下載並檢閱 Amazon Connect 聯絡人控制台 (CCP) 日誌 - Amazon Connect

本文為英文版的機器翻譯版本,如內容有任何歧義或不一致之處,概以英文版為準。

下載並檢閱 Amazon Connect 聯絡人控制台 (CCP) 日誌

本主題適用於需要對客服的聯絡人控制台 (CCP) 問題進行疑難排解的 IT 管理員和開發人員。

下載 CCP 日誌

  1. 在客服人員桌面上的 CCP 中,選擇設定下載日誌

    CCP,右上角的設定圖示,頁面底部的下載日誌連結。
  2. agent-log.txt 檔案會儲存到瀏覽器的預設目錄中。下載檔案後,您可以像重新命名電腦上的任何其他檔案一樣變更檔案的名稱。您無法在下載檔案之前自訂檔案名稱。

使用 Amazon Connect CCP 日誌剖析器檢閱 CCP 日誌

下載客服的 CCP 日誌後,您可以使用 Amazon Connect CCP 日誌剖析器進一步疑難排解,並更清楚地檢視錯誤,以及詳細了解錯誤發生方式。檢視 CCP 日誌也可讓您識別錯誤並盡可能將其解決。

將 CCP 日誌檔案載入至 CCP 日誌剖析器並檢視日誌
  1. 開啟 CCP 日誌剖析器 (https://tools.connect.aws/ccp-log-parser/)。

  2. 例如,將您的日誌檔案 (例如 agent-log.txt) 拖放至剖析器。下圖顯示日誌剖析器。

    Amazon Connect CCP 日誌剖析器介面顯示用於分析客服日誌的檔案上傳區域。
  3. 快照和日誌索引標籤上,您可以看到客服工作階段期間記錄的日誌。

    通常,日誌項目會收合,但大多數日誌項目都包含更多資訊。若要查看 JSON 格式的原始日誌物件,請按一下 + 以展開或收合具有更多資訊的日誌行。

    注意

    CCP 日誌不會在瀏覽器重新整理後持續存在。

    CCP 日誌剖析器會顯示剖析的客服日誌項目,其中具有可展開的詳細資訊。
  4. 在日誌項目的左側,您可以選擇快照。CCP 會定期從 Amazon Connect 擷取 AgentSnapshot。快照會顯示在這些擷取期間擷取的客服狀態。按一下某個快照會醒目提示來自該快照直到後續快照的區段。

    CCP 日誌剖析器顯示快照面板,其中具有客服狀態資訊。
  5. 下圖顯示快照日誌,其中具有軟體電話錯誤。

    CCP 日誌剖析器顯示軟體電話日誌,其中具有軟體電話錯誤訊息。
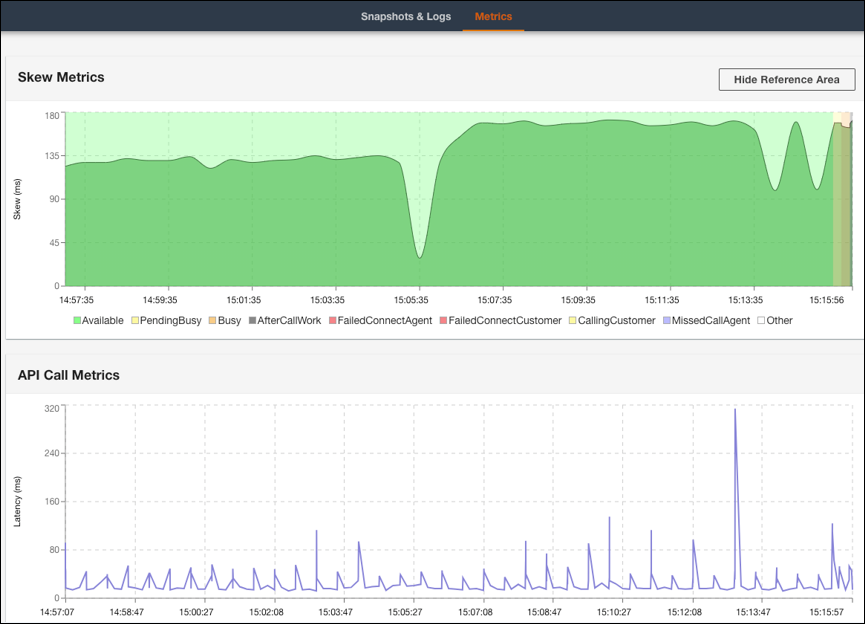
  6. 指標索引標籤上,您可以檢視下列指標:

    • 偏差指標顯示用戶端 (客服的工作站) 本機時間戳記與伺服器端 (Amazon Connect 服務) 時間戳記之間的差異,以毫秒為單位。

    • API 呼叫指標顯示來自 CCP 的 API 呼叫延遲。

    • WebRTC 指標:如果使用 CCP 進行通話,則可用。WebRTC 指標顯示通話期間的媒體串流條件。

    CCP 日誌剖析器指標索引標籤顯示偏差指標和 API 呼叫指標資料。
    CCP 日誌剖析器 WebRTC 指標區段顯示通話期間的媒體串流條件。

如需對通話品質問題進行疑難排解的指示,請參閱 在聯絡人記錄中使用 QualityMetrics 對音訊品質問題進行疑難排解