Métricas do painel de controle para o AWS End User Messaging SMS - AWS SMS de mensagens para o usuário final

As traduções são geradas por tradução automática. Em caso de conflito entre o conteúdo da tradução e da versão original em inglês, a versão em inglês prevalecerá.

Métricas do painel de controle para o AWS End User Messaging SMS

A página do Painel contém vários gráficos e métricas que fornecem uma visão geral do envio de mensagens, feedback de mensagens e mensagens avaliadas pelo Protect. Veja uma lista completa de todas as métricas do CloudWatch em CloudWatch métricas. Para obter instruções sobre como configurar um alarme, consulte Criar CloudWatch alarmes.

Métricas de visão geral da conta: referentes aos últimos 30 dias de atividade.

  • Envio de partes da mensagem — O número total de partes da mensagem que foram enviadas, mas um recibo de entrega (DLR) ainda não foi recebido da transportadora.

  • Partes de mensagem entregues – o número total de partes de mensagem que foram enviadas e receberam um DLR de sucesso.

  • Feedback recebido – o número total de mensagens que receberam feedback de mensagem.

  • Mensagens enviadas com protect – o número total de mensagens que foram enviadas usando uma configuração de protect.

Guia Métricas

  • Métricas de entrega de mensagens — Métricas sobre o número de mensagens enviadas e os dez principais países de destino.

    • Número de SMS enviados e porcentagem de entrega: a contagem de mensagens SMS que foram enviadas e a porcentagem dessas mensagens que foram entregues.

    • Dez principais destinos do envio de SMS: a contagem de mensagens SMS que foram enviados para os 10 principais países.

    • Número de MMS enviados e porcentagem de entrega: a contagem de mensagens MMS que foram enviadas e a porcentagem dessas mensagens que foram entregues.

    • Dez principais destinos do envio de MMS: a contagem de mensagens MMS que foram enviados para os 10 principais países.

    Mostra o número de mensagens e a porcentagem que foram enviadas, por país.
  • Métricas de feedback de mensagens — Métricas para mensagens enviadas usando feedback de mensagens.

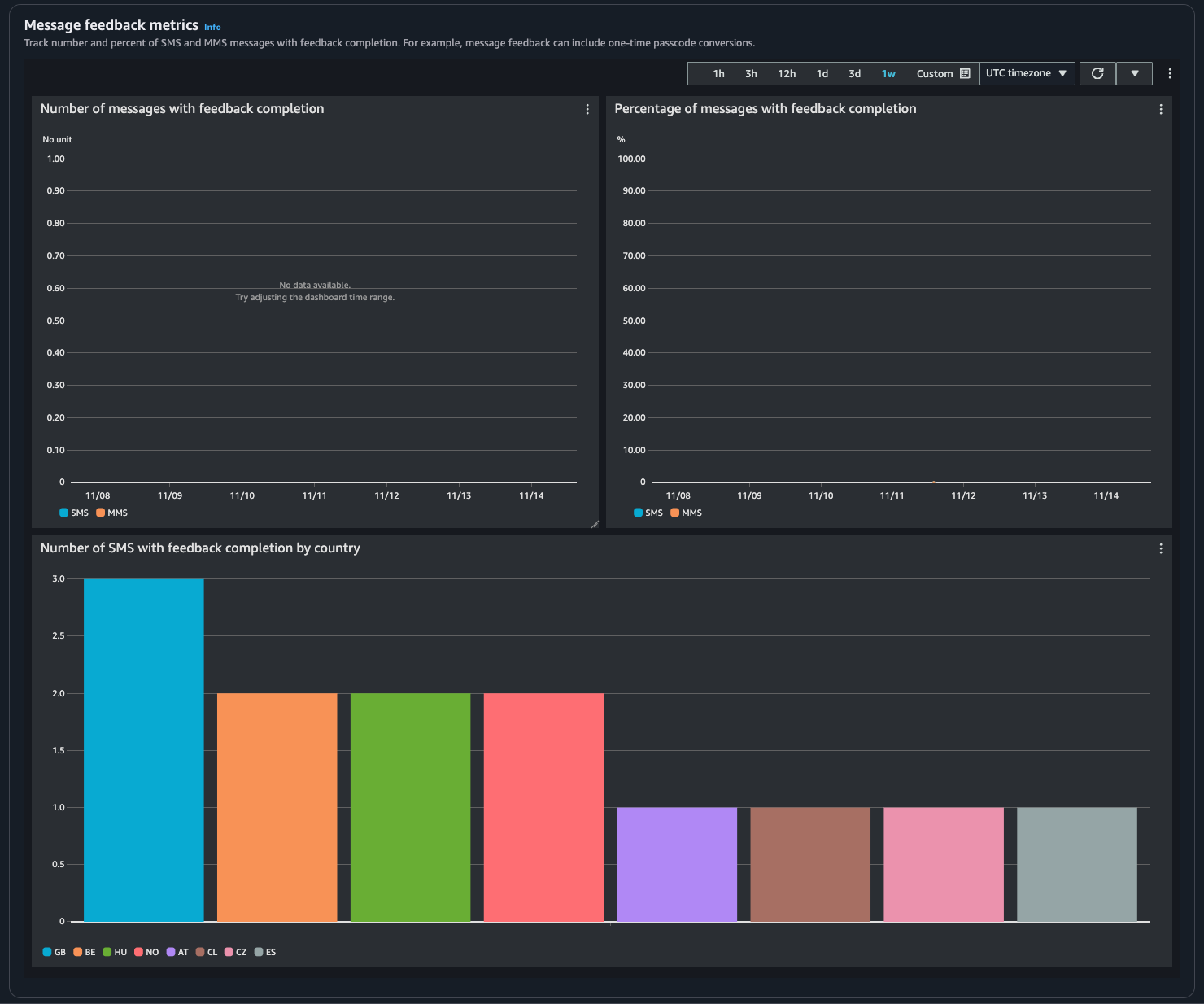
    • Número de mensagens com conclusão de feedback – a contagem de mensagens SMS e MMS em que o registro de feedback da mensagem está definido como RECEIVED.

    • Porcentagem de mensagens com conclusão de feedback: a porcentagem de mensagens SMS e MMS em que o registro de feedback da mensagem está definido como RECEIVED.

    • Número de SMS com conclusão de feedback por país: a contagem de feedbacks recebidos por país.

    Mostra o número de mensagens e a porcentagem que receberam feedback, por país.
  • Métricas de proteção — Métricas para cada configuração de proteção em mensagens bloqueadas. Escolha Exibir detalhes para visualizar os gráficos de uma configuração de proteção.

Você pode acessar métricas do console do AWS End User Messaging SMS, do console do CloudWatch usando o ou usando AWS CLI a API do CloudWatch. Você também pode configurar alarmes do CloudWatch para métricas do AWS End User Messaging SMS.

AWS End User Messaging SMS Console
  1. Abra o console do AWS End User Messaging SMS em https://console.aws.amazon.com/sms-voice/.

  2. No painel de navegação, escolha Painel.

  3. Escolha uma das guias para ver as métricas de: Entrega de mensagens, Conversão de mensagens ou Proteção.

    Você pode encontrar mais informações sobre um gráfico passando o mouse sobre o ícone de informações ou a avaliação Monitoramento de mensagens SMS para usuários AWS finais com a Amazon CloudWatch.

    1. Para alterar o intervalo de tempo, use o menu suspenso Intervalo de tempo e selecione o intervalo de tempo desejado.

    2. Escolha um gráfico para ver estatísticas adicionais sobre ele.

    3. Na caixa de diálogo Detalhes do monitoramento do CloudWatch, você pode escolher uma estatística como soma, média ou contagem de amostras. Para obter uma lista de estáticas suportadas, consulte CloudWatch métricas para mensagens SMS para usuários AWS finais.

    4. Para acessar recursos adicionais do CloudWatch, escolha Visualizar todas as métricas do CloudWatch e siga as instruções na guia do console do CloudWatch.

CloudWatch Console
  1. Abra o console do CloudWatch em https://console.aws.amazon.com/cloudwatch/.

  2. No painel de navegação, selecione Métricas.

  3. Na guia Todas as métricas, selecione o namespace AWS/SMSVoice.

  4. Escolha uma das dimensões métricas disponíveis.

  5. Agora você pode classificar e filtrar a métrica por:

    1. Classifique as métricas usando o cabeçalho da coluna

    2. Crie um gráfico escolhendo a caixa de seleção ao lado dele

    3. Filtre uma métrica selecionando o nome da métrica e escolhendo Adicionar à pesquisa

    Para obter mais informações e opções, consulte Métricas do gráfico e Usar painéis do CloudWatch no Guia do usuário do Amazon CloudWatch.

AWS CLI

Para acessar as métricas do AWS End User Messaging SMS usando o AWS CLI, execute o comando get-metric-statistics. Para obter mais informações, consulte Obter as estatísticas de uma métrica no Guia do usuário do Amazon CloudWatch.

CloudWatch API

Para acessar as métricas de SMS do AWS End User Messaging usando a API do CloudWatch, use a ação GetMetricStatistics. Para obter mais informações, consulte Obter as estatísticas de uma métrica no Guia do usuário do Amazon CloudWatch.