View a markdown version of this page

在 Grafana 中視覺化和共用資料 - AWS IoT SiteWise

本文為英文版的機器翻譯版本,如內容有任何歧義或不一致之處,概以英文版為準。

在 Grafana 中視覺化和共用資料

本教學課程將引導您使用 AWS IoT SiteWise 資料視覺化平台 Grafana 設定資料來源外掛程式。使用 Grafana,您可以建立可視覺化和監控工業資料的儀表板。在本教學課程中,風力發電廠示範的範例資料集會用來說明關鍵概念。熟悉程序後,您可以使用自己的資料重複教學課程。

完成本教學課程後,您可以執行下列動作:

  • 從工業設備收集、查詢和分析資料

  • 建立互動式 Grafana 儀表板,以視覺化資產效能指標

  • 透過統一界面監控操作資料

  • 使用 Grafana 的協同合作功能與您的團隊分享洞見

  • 將 AWS IoT SiteWise 資料與其他 AWS 資料來源結合,例如 Amazon CloudWatchAmazon Timestream

先決條件

為了完成本教學,您需要以下項目:

  • AWS 帳戶。如果您沒有帳戶,請參閱 設定 AWS 帳戶

  • 具有管理員許可的 AWS Identity and Access Management (IAM) 使用者。如需詳細說明,請參閱 AWS IoT SiteWise 如何使用 IAM

  • 執行中的 AWS IoT SiteWise 示範。

    注意

    本教學課程需要使用 使用 AWS IoT SiteWise 示範中建立的資源。您必須先完成,才能繼續本教學課程。

    示範通常需要約 3 分鐘才能建立。如果示範無法建立,可能表示您 AWS 帳戶中的許可不足。在此情況下,請切換到具有管理存取權的帳戶。如需所需許可的相關資訊,請參閱AWS IoT SiteWise 如何使用 IAM

    重要

    保留所有示範資源,直到您完成本教學課程為止。刪除任何元件可能會中斷示範的功能,並影響您在 Grafana 中顯示資料的能力。

步驟 1:設定您的 Amazon Managed Grafana 工作區

在此程序中,建立並設定 Amazon Managed Grafana 工作區,以視覺化您的風力發電廠資料。

  1. 登入 Amazon Managed Grafana 主控台

  2. 選擇建立工作區

  3. 工作區詳細資訊下,輸入工作區的名稱,例如 SiteWiseTutorialDemo

  4. Grafana 版本下,選擇最新版本。選擇此版本以取得up-to-date功能。如需不同版本集的詳細資訊,請參閱《Amazon Managed Grafana 使用者指南》中的 Grafana 版本之間的差異

  5. 選擇下一步

  6. 身分驗證存取下,選擇 AWS IAM Identity Center

  7. 許可類型下,選擇服務受管。Amazon Managed Grafana 會自動為您選擇在此工作區中使用的任何 AWS 資料來源建立和設定必要的 IAM 角色和許可。對於組織成員帳戶,只有在帳戶指定為委派管理員時,才能使用服務受管選項。如需有關設定委派管理員帳戶的資訊,請參閱CloudFormation 《 使用者指南》中的註冊委派管理員成員帳戶

  8. 工作區組態選項下,採取下列動作:

    1. 選取開啟 Grafana 提醒。使用此設定,您可以透過工作區中的集中式界面建立和管理提醒。如需詳細資訊,請參閱《Amazon Managed Grafana 使用者指南》中的使用 Grafana 提醒

    2. 選取開啟外掛程式管理。這可讓您在工作區中安裝、更新和解除安裝外掛程式。如需詳細資訊,請參閱《Amazon Managed Grafana 使用者指南》中的使用外掛程式擴展工作區

    重要

    請務必啟用外掛程式管理。如果您未選取此選項,則無法在下列步驟中新增 AWS IoT SiteWise 做為資料來源。

  9. 網路存取控制下,選擇開放存取。您可以在本教學課程中使用示範資料,以便公開提供工作區。

    • 開放存取 – 允許公開存取您的工作區。

    • 限制存取 – 限制對特定 IP 範圍或 VPC 端點的存取。如需詳細資訊,請參閱《Amazon Managed Grafana 使用者指南》中的 VPC 連線如何運作

  10. 選擇下一步

  11. 服務受管許可設定頁面下,選擇目前帳戶,讓 Amazon Managed Grafana 自動建立存取您帳戶中 AWS 資料的政策和許可。

  12. 資料來源下,選取 AWS IoT SiteWise。如需詳細資訊,請參閱《Amazon Managed Grafana 使用者指南》中的連線至 AWS IoT SiteWise 資料來源

  13. (選用) 在通知管道下,選取 Amazon SNS 以啟用透過 Amazon SNS 傳送 Grafana 警示,這會建立 IAM 政策,允許以 Grafana 開頭的名稱發佈至 Amazon SNS 主題。您需要稍後在工作區的 Grafana 主控台中完成通知管道設定。

  14. 確認工作區詳細資訊,然後選擇建立工作區。此程序需要幾分鐘的時間。

  15. 身分驗證索引標籤的 AWS IAM Identity Center 下。 會執行下列動作,將使用者或群組指派給您的工作區:

    1. 若要指派將管理 AWS IoT SiteWise 資料的使用者,請選擇指派新使用者或群組。然後從動作下拉式清單中選擇建立管理員,以授予他們管理權限。

      重要

      若要管理 Grafana 工作區,您必須將Admin角色指派給至少一個使用者。此使用者將擁有 Grafana 工作區主控台的完整存取權。

您現在已設定 Grafana 工作區。在下一個步驟中,您可以將 新增 AWS IoT SiteWise 為資料來源,並開始為您的風力發電廠資料建立視覺化效果。您可以從工作區即時查詢、視覺化和分析工業資料。如需 Amazon Managed Grafana 工作區的詳細資訊,請參閱《Amazon Managed Grafana 使用者指南》中的使用您的 Grafana 工作區。

步驟 2:新增 AWS IoT SiteWise 做為資料來源

為了協助您視覺化資料,Amazon Managed Grafana 包含 AWS 資料來源外掛程式,可簡化 的連線程序 AWS 服務。此外掛程式已預先安裝在您的工作區中,並提供統一的界面,以探索和設定 AWS 資源做為資料來源。對於您的風力發電廠視覺化,您將使用此外掛程式連線到 AWS IoT SiteWise。如需詳細資訊,請參閱《Amazon Managed Grafana 使用者指南》中的連線至 AWS IoT SiteWise 資料來源

在您開始查詢風力發電廠資料之前, AWS 資料來源外掛程式需要適當的許可才能存取您的 AWS IoT SiteWise 資源。當您在上一個步驟中選取 AWS IoT SiteWise 做為資料來源時,系統會自動設定這些許可。如需外掛程式許可的詳細資訊,請參閱《Amazon Managed Grafana 使用者指南》中的必要許可

AWS IoT SiteWise 連線至 Grafana 工作區

  1. 開啟 Amazon Managed Grafana 主控台。在工作區詳細資訊頁面中,選擇顯示在 Grafana 工作區 URL 下的 URL。工作區 URL 會開啟 Grafana 工作區主控台登入頁面。

  2. 選擇使用 IAM Identity Center AWS 登入,然後輸入您的登入資料。這些登入資料只有在您回應來自 Amazon Managed Grafana 的電子郵件,提示您為 IAM Identity Center 建立密碼時才有效。

  3. 在左側導覽窗格中,選擇應用程式,然後選擇AWS 資料來源,然後選擇AWS 服務標籤。

  4. 在 下AWS IoT SiteWise,選擇立即安裝以安裝最新版本的 AWS IoT SiteWise 外掛程式。

  5. 導覽至資料來源索引標籤,然後選取 IoT SiteWise 做為服務。

  6. 預設區域下,選取您要從中擷取資料的區域,例如美國東部 (維吉尼亞北部)

  7. 指定外掛程式的參數之後,請選取新增資料來源

  8. 選取前往設定

  9. 連線詳細資訊下,選取儲存並測試以驗證服務是否正常運作。

步驟 3:建立儀表板以探索和視覺化您的資料

在此步驟中,建立 Grafana 儀表板,以視覺化您先前建立的示範風力發電廠資料。儀表板透過在單一檢視中顯示多個視覺效果,協助您監控資料。您可以使用儀表板來追蹤指標、分析模式,並從工業資料中取得洞見。如需詳細資訊,請參閱《Amazon Managed Grafana 使用者指南》中的建立您的第一個儀表板

在 Grafana 中建立您的第一個儀表板

  1. 在左側導覽窗格中,選取儀表板,然後選擇建立儀表板以開始建置您的第一個儀表板。

  2. 選取新增視覺化。這會開啟面板編輯器,您可以在其中設定資料來源、查詢和視覺化設定。

  3. 查詢索引標籤下,從下拉式功能表中選取 AWS IoT SiteWise 資料來源。

  4. 查詢類型下,從下拉式功能表中選取取得屬性值彙總,以擷取一段時間內資產屬性的彙總值。

  5. 選取探索以檢視階層中的可用資產。從階層索引標籤中,選取示範風力發電廠資產,然後選取示範渦輪資產 1

  6. 屬性下,從可用的屬性中選取平均功率。選取執行查詢以執行查詢,讓您可以預覽輸出。視覺化將會更新以顯示 的平均功率資料Demo Turbine Asset 1

  7. 在右側導覽窗格中,為新面板提供標題,例如 Turbine Demo 1 (Average Power)。選擇 Apply (套用) 來儲存您的變更。

    警告

    每當您對儀表板進行任何變更時,請先儲存儀表板,再重新整理頁面或離開導覽。否則,您的進度將會遺失。

  8. 在右上角,選取儲存儀表板。系統會提示您輸入儀表板的名稱,例如 SiteWise Wind Farm Demo Dashboard

  9. 選擇儲存

如需共用儀表板的資訊,請參閱《Amazon Managed Grafana 使用者指南》中的共用儀表板和面板

新增另一個面板以視覺化風速

  1. 選取新增視覺化以開啟空白面板。

  2. 查詢索引標籤下,從下拉式功能表中選取 AWS IoT SiteWise 資料來源。

  3. 查詢類型下,從下拉式功能表中選取取得屬性值,然後在資產下選取 Demo Wind Farm Asset,然後選取 Demo Turbine Asset 1

  4. 屬性下,從可用的屬性中選取風速。選取執行查詢以更新變更。

  5. 視覺化下,選取計量。計量最適合顯示單一即時指標,例如風速。

  6. 在右側導覽窗格中,為新面板提供標題,例如 Turbine Demo 1 (Wind Speed)

  7. 在面板選項的標準選項下,選取單位。選擇速度,然後選擇公尺/秒 (m/s)

  8. 選擇 Apply (套用) 來儲存您的變更。

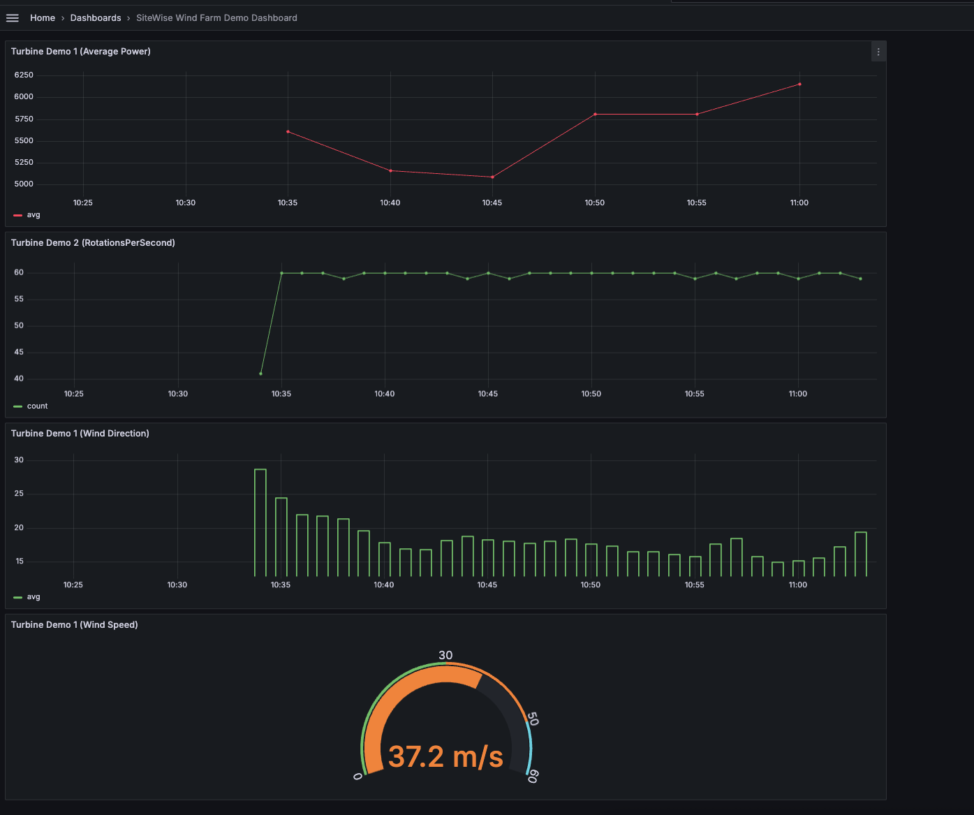
    下圖顯示完成此步驟時 Grafana 儀表板的外觀。

    使用風力發電廠示範資料建立的範例儀表板。

(選用) 步驟 4:設定提醒以監控效能

警示指出發生狀態變更,以識別工業設備的效能問題。如需詳細資訊,請參閱《Amazon Managed Grafana 使用者指南》中的 Amazon Managed Grafana 提醒

在 Grafana 中設定提醒

  1. 在 的規則索引標籤下Turbine Demo 1 (Average Power),將評估每個 設定為 5m,將 設定為 15m。此組態每 5 分鐘評估一次平均功率,並在條件持續超過 15 分鐘時觸發警示。

  2. 條件下,選取 IS BELOW 7,020 並輸入瓦。如果平均渦輪機條件低於 7,020 瓦,超過 5 分鐘,此設定將通知您。如需建立提醒的詳細資訊,請參閱《Amazon Managed Grafana 使用者指南》中的提醒規則欄位

您已完成教學課程。在此程序中,您建立了 Grafana 工作區,並將其設定為從中視覺化風力發電廠資料 AWS IoT SiteWise。您已建置具有多種小工具類型的互動式儀表板,包括平均功率的時間序列圖和風速計。您也可以設定警示來監控渦輪機效能,讓您在潛在問題中斷生產之前加以識別。您可以繼續增強儀表板,方法是新增更多視覺化效果、建立其他提醒,或連接其他 AWS 資料來源,以深入了解工業操作。

步驟 5:在教學課程之後清除資源

完成有關使用 Grafana 視覺化資料的本教學課程後,請清理您的資源,以避免產生額外費用。

刪除 AWS IoT SiteWise 示範

  1. 導覽至 AWS IoT SiteWise 主控台

  2. 在頁面的右上角,選擇刪除示範

  3. 在確認對話方塊中輸入 DELETE,然後選擇 Delete (刪除)

如需詳細資訊,請參閱刪除 AWS IoT SiteWise 示範

如果您刪除 Amazon Managed Grafana,也會刪除該工作區的所有組態資料。這包括儀表板、資料來源組態、提醒和快照。

刪除 Amazon Managed Grafana 工作區

  1. 開啟 Amazon Managed Grafana 主控台

  2. 在左側導覽窗格中,選擇功能表圖示。

  3. 選擇所有工作區

  4. 選擇您要刪除的工作區名稱。

  5. 選擇 刪除

  6. 若要確認刪除,請輸入工作區的名稱,然後選擇刪除

    注意

    此程序會刪除工作區。無法刪除其他資源。例如,不會刪除工作區正在使用的 IAM 角色 (但如果不再使用,可能會解除鎖定)。

如需詳細資訊,請參閱《Amazon Managed Grafana 使用者指南》中的刪除 Amazon Managed Grafana 工作區

其他資源

如需視覺化資料的詳細資訊,請參閱下列資源: