자습서:를 사용하여 서버리스 애플리케이션 빌드 및 테스트 AWS Lambda - AWS Amazon Q를 사용한 도구 키트

기계 번역으로 제공되는 번역입니다. 제공된 번역과 원본 영어의 내용이 상충하는 경우에는 영어 버전이 우선합니다.

자습서:를 사용하여 서버리스 애플리케이션 빌드 및 테스트 AWS Lambda

AWS Toolkit for Visual Studio 템플릿을 사용하여 서버리스 Lambda 애플리케이션을 빌드할 수 있습니다. Lambda 프로젝트 템플릿에는 AWS 서버리스 애플리케이션 모델(SAM)의 AWS Toolkit for Visual Studio 구현인 서버리스 애플리케이션용 템플릿이 포함되어 있습니다. AWSAWS 이 프로젝트 유형을 사용하면 AWS Lambda 함수 모음을 개발하고 필요한 AWS 리소스와 함께 전체 애플리케이션으로 배포할 수 있습니다.를 사용하여 배포를 오케스트레이션 AWS CloudFormation 할 수 있습니다.

설정에 대한 사전 조건 및 정보는 Toolkit for Visual Studio의 Lambda 템플릿 사용을 AWS Toolkit for Visual Studio참조하세요. AWSAWS

새 AWS 서버리스 애플리케이션 프로젝트 생성

AWS 서버리스 애플리케이션 프로젝트는 서버리스 CloudFormation 템플릿으로 Lambda 함수를 생성합니다. CloudFormation templates를 사용하면 데이터베이스와 같은 추가 리소스를 정의하고, IAM 역할을 추가하고, 한 번에 여러 함수를 배포할 수 있습니다. 이는 단일 AWS Lambda 함수를 개발하고 배포하는 데 중점을 둔 Lambda 프로젝트와 다릅니다.

다음 절차에서는 새로운 AWS 서버리스 애플리케이션 프로젝트를 생성하는 방법을 설명합니다.

  1. Visual Studio에서 파일 메뉴와 새로 만들기를 확장한 다음 프로젝트를 선택합니다.

  2. 새 프로젝트 대화 상자에서 언어, 플랫폼프로젝트 유형 드롭다운 상자가 ‘모두…’로 설정되어 있는지 확인하고 검색 필드에 aws lambda를 입력합니다.

  3. 테스트가 포함된AWS 서버리스 애플리케이션(.NET Core - C#) 템플릿을 선택하세요.

    참고

    테스트가 포함된AWS 서버리스 애플리케이션(.NET Core - C#) 템플릿이 결과 상단에 채워지지 않을 수 있습니다.

  4. 다음을 클릭하여 새 프로젝트 구성 대화 상자를 엽니다.

  5. 새 프로젝트 구성 대화 상자에서 이름ServerlessPowertools를 입력한 다음 나머지 필드를 원하는 대로 작성합니다. 생성 버튼을 선택하여 블루프린트 선택 대화 상자로 이동합니다.

  6. 블루프린트 선택 대화 상자에서 AWS Lambda용 Powertools 블루프린트를 선택한 후 완료를 선택하여 Visual Studio 프로젝트를 만듭니다.

서버리스 애플리케이션 파일 검토

다음 섹션에서는 프로젝트에 대해 생성된 3개의 서버리스 애플리케이션 파일을 자세히 살펴봅니다.

  1. serverless.template

  2. Functions.cs

  3. aws-lambda-tools-defaults.json

1. serverless.template

serverless.template 파일은 Serverless 함수 및 기타 AWS 리소스를 선언하기 위한 AWS CloudFormation 템플릿입니다. 이 프로젝트에 포함된 파일에는 Amazon API Gateway를 통해 HTTP *Get* 작업으로 노출되는 단일 Lambda 함수에 대한 선언이 포함되어 있습니다. 이 템플릿을 편집하여 기존 함수를 사용자 지정하거나 애플리케이션에 필요한 함수 및 기타 리소스를 더 추가할 수 있습니다.

다음은 serverless.template 파일의 예제입니다.

{ "AWSTemplateFormatVersion": "2010-09-09", "Transform": "AWS::Serverless-2016-10-31", "Description": "An AWS Serverless Application.", "Resources": { "Get": { "Type": "AWS::Serverless::Function", "Properties": { "Architectures": [ "x86_64" ], "Handler": "ServerlessPowertools::ServerlessPowertools.Functions::Get", "Runtime": "dotnet8", "CodeUri": "", "MemorySize": 512, "Timeout": 30, "Role": null, "Policies": [ "AWSLambdaBasicExecutionRole" ], "Environment": { "Variables": { "POWERTOOLS_SERVICE_NAME": "ServerlessGreeting", "POWERTOOLS_LOG_LEVEL": "Info", "POWERTOOLS_LOGGER_CASE": "PascalCase", "POWERTOOLS_TRACER_CAPTURE_RESPONSE": true, "POWERTOOLS_TRACER_CAPTURE_ERROR": true, "POWERTOOLS_METRICS_NAMESPACE": "ServerlessGreeting" } }, "Events": { "RootGet": { "Type": "Api", "Properties": { "Path": "/", "Method": "GET" } } } } } }, "Outputs": { "ApiURL": { "Description": "API endpoint URL for Prod environment", "Value": { "Fn::Sub": "https://${ServerlessRestApi}.execute-api.${AWS::Region}.amazonaws.com/Prod/" } } } }

많은 ...AWS:: Serverless::Function... 선언 필드가 Lambda 프로젝트 배포의 필드와 유사합니다. Powertools 로깅, 지표 및 추적은 다음 환경 변수를 통해 구성됩니다.

  • POWERTOOLS_SERVICE_NAME=ServerlessGreeting

  • POWERTOOLS_LOG_LEVEL=Info

  • POWERTOOLS_LOGGER_CASE=PascalCase

  • POWERTOOLS_TRACER_CAPTURE_RESPONSE=true

  • POWERTOOLS_TRACER_CAPTURE_ERROR=true

  • POWERTOOLS_METRICS_NAMESPACE=ServerlessGreeting

환경 변수에 대한 정의 및 추가 세부 정보는 Powertools for AWS Lambda references 웹 사이트를 참조하세요.

2. Functions.cs

Functions.cs는 템플릿 파일에 선언된 단일 함수에 매핑된 C# 메서드가 포함된 클래스 파일입니다. Lambda 함수는 API Gateway의 HTTP Get 메서드에 응답합니다. 다음은 Functions.cs 파일의 예입니다.

public class Functions { [Logging(LogEvent = true, CorrelationIdPath = CorrelationIdPaths.ApiGatewayRest)] [Metrics(CaptureColdStart = true)] [Tracing(CaptureMode = TracingCaptureMode.ResponseAndError)] public APIGatewayProxyResponse Get(APIGatewayProxyRequest request, ILambdaContext context) { Logger.LogInformation("Get Request"); var greeting = GetGreeting(); var response = new APIGatewayProxyResponse { StatusCode = (int)HttpStatusCode.OK, Body = greeting, Headers = new Dictionary (string, string) { { "Content-Type", "text/plain" } } }; return response; } [Tracing(SegmentName = "GetGreeting Method")] private static string GetGreeting() { Metrics.AddMetric("GetGreeting_Invocations", 1, MetricUnit.Count); return "Hello Powertools for AWS Lambda (.NET)"; } }

3. aws-lambda-tools-defaults.json

aws-lambda-tools-defaults.json는 Visual Studio 내의 AWS 배포 마법사 기본값과 .NET Core CLI에 추가된 AWS Lambda 명령을 제공합니다. 다음은 이 프로젝트에 포함된 aws-lambda-tools-defaults.json 파일의 예입니다.

{ "profile": "Default", "region": "us-east-1", "configuration": "Release", "s3-prefix": "ServerlessPowertools/", "template": "serverless.template", "template-parameters": "" }

서버리스 애플리케이션 배포

서버리스 애플리케이션을 배포하려면 다음 단계를 완료합니다.

  1. 솔루션 탐색기에서 프로젝트의 컨텍스트 메뉴(마우스 오른쪽 버튼 클릭)를 열고 AWS Lambda에 게시를 선택하여 AWS 서버리스 애플리케이션 게시 대화 상자를 엽니다.

  2. AWS 서버리스 애플리케이션 게시 대화 상자에서 CloudFormation 스택 이름 필드에 스택 컨테이너의 이름을 입력합니다.

  3. S3 버킷 필드에서 애플리케이션 번들이 업로드할 Amazon S3 버킷을 선택하거나 새로 만들기... 버튼을 선택하고 새 Amazon S3 버킷의 이름을 입력합니다. 그런 다음 게시를 선택하여 애플리케이션 배포를 게시합니다.

    참고

    CloudFormation 스택과 Amazon S3 버킷이 동일한 AWS 리전에 있어야 합니다. 프로젝트의 나머지 설정은 serverless.template 파일에 정의되어 있습니다.

    AWS 서버리스 애플리케이션 게시 대화 상자의 이미지입니다.
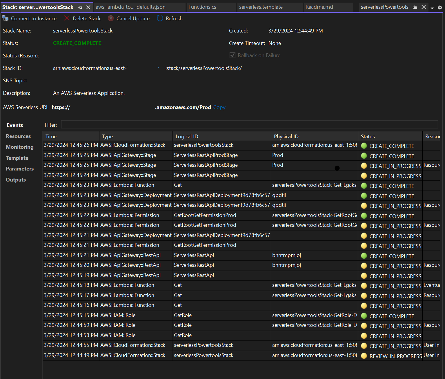
  4. 게시 프로세스 중에 스택 보기 창이 열리고 배포가 완료되면 상태 필드에 CREATE_COMPLETE가 표시됩니다.

    Visual Studio의 배포 스택 보기 창 이미지입니다.

서버리스 애플리케이션 테스트

스택 생성이 완료되면 AWS 서버리스 URL을 사용하여 애플리케이션을 볼 수 있습니다. 함수나 파라미터를 추가하지 않고이 자습서를 완료한 경우 AWS 서버리스 URL에 액세스하면 웹 브라우저에 라는 문구가 표시됩니다Hello Powertools for AWS Lambda (.NET).