Metrik dasbor untuk SMS Pesan Pengguna AWS Akhir - AWS SMS Pesan Pengguna Akhir

Terjemahan disediakan oleh mesin penerjemah. Jika konten terjemahan yang diberikan bertentangan dengan versi bahasa Inggris aslinya, utamakan versi bahasa Inggris.

Metrik dasbor untuk SMS Pesan Pengguna AWS Akhir

Halaman Dasbor berisi beberapa bagan dan metrik yang memberikan gambaran umum tentang pengiriman pesan, umpan balik pesan, dan pesan yang dievaluasi oleh Protect. Untuk daftar semua CloudWatch metrik, lihatCloudWatch metrik. Untuk petunjuk tentang cara mengatur alarm, lihatBuat CloudWatch Alarm.

Metrik ikhtisar akun: Untuk 30 hari terakhir aktivitas.

  • Bagian Pesan Kirim — Jumlah total bagian pesan yang telah dikirim tetapi tanda terima pengiriman (DLR) belum diterima dari operator..

  • Bagian Pesan Terkirim — Jumlah total bagian pesan yang telah dikirim dan menerima DLR sukses.

  • Umpan Balik Diterima — Jumlah total pesan yang telah menerima umpan balik pesan.

  • Pesan yang dikirim dengan proteksi — Jumlah total pesan yang dikirim menggunakan konfigurasi proteksi.

Tab metrik

  • Metrik pengiriman pesan — Metrik jumlah pesan yang dikirim dan sepuluh negara tujuan teratas.

    • Jumlah SMS yang dikirim dan persen terkirim — Jumlah pesan SMS yang telah dikirim dan persentase pesan yang telah dikirim.

    • 10 Destinasi Terkirim SMS Teratas — Hitungan pesan SMS yang telah dikirim ke 10 negara teratas.

    • Jumlah MMS yang dikirim dan persen terkirim — Jumlah pesan MMS yang telah dikirim dan persentase pesan yang telah dikirim.

    • 10 tujuan terkirim MMS teratas - Jumlah pesan MMS yang telah dikirim ke 10 negara teratas.

    Menunjukkan jumlah pesan dan persentase yang dikirim dan menurut negara.
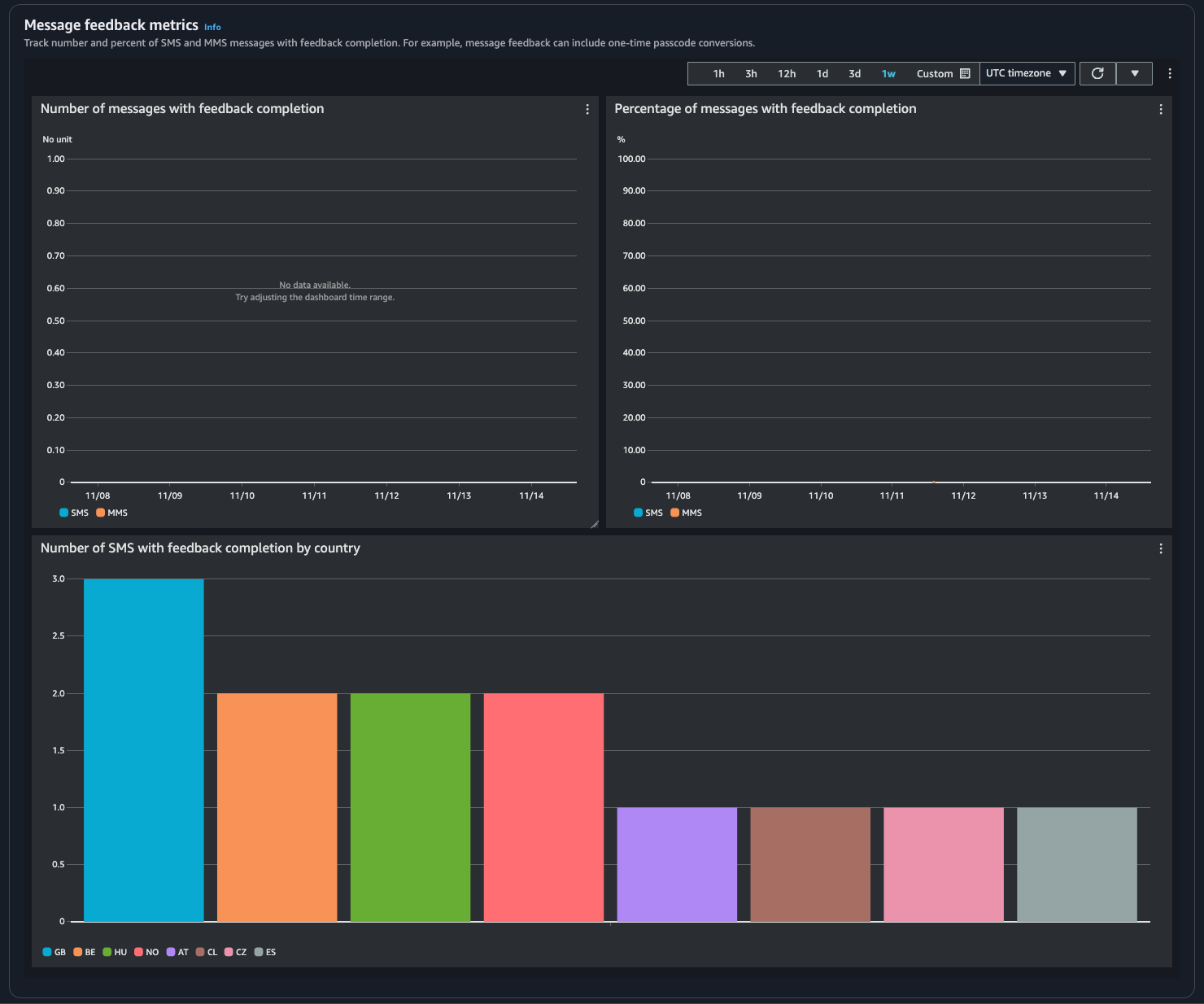
  • Metrik umpan balik pesan — Metrik untuk pesan yang dikirim menggunakan umpan balik pesan.

    • Jumlah pesan dengan penyelesaian umpan balik — Hitungan pesan SMS dan MMS tempat catatan umpan balik pesan diatur. RECEIVED

    • Persentase pesan dengan penyelesaian umpan balik — Persentase pesan SMS dan MMS tempat catatan umpan balik pesan diatur. RECEIVED

    • Jumlah SMS dengan penyelesaian umpan balik menurut negara — Hitungan umpan balik pesan yang diterima oleh negara.

    Menunjukkan jumlah pesan dan persentase yang menerima umpan balik dan menurut negara.
  • Lindungi metrik — Metrik untuk setiap konfigurasi proteksi pada pesan yang diblokir. Pilih Lihat detail untuk melihat grafik untuk konfigurasi proteksi.

Anda dapat mengakses metrik dari konsol SMS AWS End User Messaging, CloudWatch konsol, menggunakan AWS CLI, atau menggunakan CloudWatch API. Anda juga dapat mengatur CloudWatch alarm untuk metrik SMS Pesan Pengguna AWS Akhir.

AWS End User Messaging SMS Console
  1. Buka konsol SMS AWS End User Messaging di https://console.aws.amazon.com/sms-voice/.

  2. Di panel navigasi pilih Dasbor.

  3. Pilih salah satu tab untuk melihat metrik: Pengiriman Pesan, Konversi Pesan, atau Lindungi.

    Anda dapat menemukan informasi lebih lanjut tentang grafik dengan mengarahkan kursor ke ikon informasi atau ulasan. Memantau SMS Pesan Pengguna AWS Akhir dengan Amazon CloudWatch

    1. Untuk mengubah rentang waktu, gunakan dropdown Rentang Waktu dan pilih rentang waktu yang diinginkan.

    2. Pilih grafik untuk melihat statistik tambahan untuknya.

    3. Di kotak dialog Detail CloudWatch Pemantauan, Anda dapat memilih statistik seperti jumlah, rata-rata, atau jumlah sampel. Untuk daftar statistik yang didukung, lihatCloudWatch metrik untuk SMS Pesan Pengguna AWS Akhir.

    4. Untuk mengakses CloudWatch fitur tambahan, pilih Lihat semua CloudWatch metrik dan ikuti petunjuk di tab CloudWatch konsol.

CloudWatch Console
  1. Buka CloudWatch konsol di https://console.aws.amazon.com/cloudwatch/.

  2. Di panel navigasi, pilih Metrik.

  3. Pada tab Semua metrik, pilih AWS/SMSVoice namespace.

  4. Pilih salah satu dimensi metrik yang tersedia.

  5. Anda sekarang dapat mengurutkan dan memfilter metrik berdasarkan:

    1. Urutkan metrik menggunakan judul kolom

    2. Buat grafik dengan memilih kotak centang di sebelahnya

    3. Filter pada metrik dengan memilih nama metrik dan memilih Tambahkan ke pencarian

    Untuk informasi selengkapnya dan opsi tambahan, lihat Metrik Grafik dan Menggunakan CloudWatch Dasbor Amazon di CloudWatch Panduan Pengguna Amazon.

AWS CLI

Untuk mengakses metrik SMS Pesan Pengguna AWS Akhir menggunakan AWS CLI, jalankan get-metric-statistics perintah. Untuk informasi selengkapnya, lihat Mendapatkan Statistik untuk Metrik di Panduan CloudWatch Pengguna Amazon.

CloudWatch API

Untuk mengakses metrik SMS Pesan Pengguna AWS Akhir menggunakan CloudWatch API, gunakan GetMetricStatistics tindakan. Untuk informasi selengkapnya, lihat Mendapatkan Statistik untuk Metrik di Panduan CloudWatch Pengguna Amazon.