View a markdown version of this page

Statistiques du tableau de bord pour les messages SMS destinés aux utilisateurs AWS finaux - AWS Messagerie SMS à l'utilisateur final

Les traductions sont fournies par des outils de traduction automatique. En cas de conflit entre le contenu d'une traduction et celui de la version originale en anglais, la version anglaise prévaudra.

Statistiques du tableau de bord pour les messages SMS destinés aux utilisateurs AWS finaux

La page du tableau de bord contient plusieurs graphiques et statistiques qui fournissent une vue d'ensemble de l'envoi des messages, des commentaires sur les messages et des messages évalués par Protect. Pour obtenir la liste de tous les CloudWatch indicateurs, voirCloudWatch métriques. Pour obtenir des instructions sur la configuration d'une alarme, voirCréation d' CloudWatch alarmes.

Aperçu des statistiques du compte : concernent les 30 derniers jours d'activité.

  • Envoi de parties du message : nombre total de parties du message qui ont été envoyées mais aucun reçu de livraison (DLR) n'a encore été reçu du transporteur.

  • Parties du message livrées : nombre total de parties du message qui ont été envoyées et reçues avec succès par un DLR.

  • Feedback reçu : nombre total de messages ayant reçu des commentaires.

  • Messages envoyés avec protection : nombre total de messages envoyés à l'aide d'une configuration de protection.

Onglets métriques

  • Mesures de livraison des messages — Mesures relatives au nombre de messages envoyés et aux dix principaux pays de destination.

    • Nombre de SMS envoyés et pourcentage remis : nombre de SMS envoyés et pourcentage de messages envoyés.

    • Les 10 principales destinations d'envoi de SMS — Le nombre de SMS envoyés dans les 10 principaux pays.

    • Nombre de MMS envoyés et pourcentage remis — Le nombre de messages MMS envoyés et le pourcentage de ces messages qui ont été remis.

    • Les 10 principales destinations d'envoi de MMS : le nombre de messages MMS envoyés dans les 10 principaux pays.

    Indique le nombre de messages et le pourcentage qui ont été envoyés et par pays.
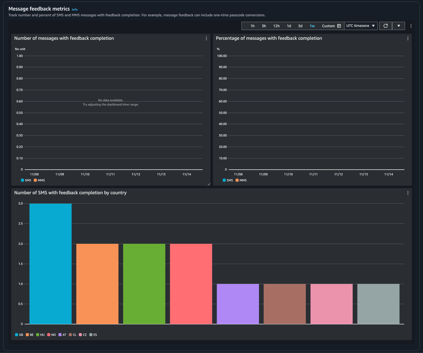
  • Mesures relatives aux commentaires sur les messages : mesures relatives aux messages envoyés à l'aide des commentaires.

    • Nombre de messages où les commentaires sont terminés : nombre de SMS et MMS pour RECEIVED lesquels l'enregistrement des commentaires est défini sur.

    • Pourcentage de messages dont les commentaires sont terminés : pourcentage de messages SMS et MMS pour RECEIVED lesquels l'enregistrement des commentaires est défini sur.

    • Nombre de SMS complétés par pays : nombre de messages envoyés par pays. Nombre de messages envoyés par pays.

    Indique le nombre de messages et le pourcentage de personnes ayant reçu des commentaires, par pays.
  • Mesures de protection : mesures pour chaque configuration de protection des messages bloqués. Choisissez Afficher les détails pour afficher les graphiques d'une configuration de protection.

Vous pouvez accéder aux métriques à partir de la console SMS de messagerie utilisateur AWS final, de la CloudWatch console, à l' AWS CLI aide de ou à l'aide de l' CloudWatch API. Vous pouvez également définir des CloudWatch alarmes pour les métriques de messagerie SMS destinées aux utilisateurs AWS finaux.

AWS End User Messaging SMS Console
  1. Ouvrez la console SMS de messagerie de l'utilisateur AWS final à l'adresse https://console.aws.amazon.com/sms-voice/.

  2. Dans le volet de navigation, choisissez Dashboard.

  3. Choisissez l'un des onglets pour afficher les statistiques relatives à la livraison des messages, à la conversion des messages ou à la protection.

    Vous pouvez trouver plus d'informations sur un graphique en passant le curseur sur l'icône d'informations ou en le consultant. Surveillance des SMS envoyés aux utilisateurs AWS finaux avec Amazon CloudWatch

    1. Pour modifier la plage de temps, utilisez le menu déroulant Plage de temps et sélectionnez la plage de temps souhaitée.

    2. Choisissez un graphique pour afficher des statistiques supplémentaires le concernant.

    3. Dans la boîte de dialogue Détails de CloudWatch surveillance, vous pouvez choisir une statistique telle que la somme, la moyenne ou le nombre d'échantillons. Pour obtenir une liste des statistiques prises en charge, consultez la section CloudWatch statistiques pour les messages SMS destinés aux utilisateurs AWS finaux.

    4. Pour accéder à des CloudWatch fonctionnalités supplémentaires, choisissez Afficher toutes les CloudWatch statistiques et suivez les instructions dans l'onglet CloudWatch console.

CloudWatch Console
  1. Ouvrez la CloudWatch console à l'adresse https://console.aws.amazon.com/cloudwatch/.

  2. Dans le panneau de navigation, sélectionnez ‎Métriques.

  3. Dans l'onglet Toutes les métriques, choisissez AWS/SMSVoice namespace.

  4. Choisissez l'une des dimensions métriques disponibles.

  5. Vous pouvez désormais trier et filtrer la métrique selon les critères suivants :

    1. Triez les métriques à l'aide de l'en-tête de colonne

    2. Créez un graphique en cochant la case à côté

    3. Filtrez sur une métrique en choisissant le nom de la métrique et en choisissant Ajouter à la recherche

    Pour plus d'informations et des options supplémentaires, consultez Graph Metrics et Using Amazon CloudWatch Dashboards dans le guide de l' CloudWatch utilisateur Amazon.

AWS CLI

Pour accéder aux métriques des messages SMS destinés aux utilisateurs AWS finaux à l'aide de AWS CLI, exécutez la get-metric-statistics commande. Pour plus d'informations, consultez Obtenir des statistiques pour une métrique dans le guide de CloudWatch l'utilisateur Amazon.

CloudWatch API

Pour accéder aux métriques des messages SMS destinés aux utilisateurs AWS finaux à l'aide de l' CloudWatch API, utilisez l'GetMetricStatisticsaction. Pour plus d'informations, consultez Obtenir des statistiques pour une métrique dans le guide de CloudWatch l'utilisateur Amazon.