Métricas del panel para Mensajes SMS para usuarios finales de AWS - AWS SMS de mensajería para el usuario final

Las traducciones son generadas a través de traducción automática. En caso de conflicto entre la traducción y la version original de inglés, prevalecerá la version en inglés.

Métricas del panel para Mensajes SMS para usuarios finales de AWS

La página Panel contiene varios gráficos y métricas que proporcionan información general del envío de mensajes, las respuestas a los mensajes y los mensajes evaluados por Protect. Para obtener una lista de todas las métricas de CloudWatch, consulte CloudWatch métricas. Para obtener instrucciones sobre cómo configurar una alarma, consulte Cree CloudWatch alarmas.

Métricas de información general de la cuenta: corresponden a los últimos 30 días de actividad.

  • Envío de partes del mensaje: el número total de partes del mensaje que se han enviado, pero para las que aún no se ha recibido un acuse de recibo (DLR) del operador.

  • Partes del mensaje entregadas: el número total de partes del mensaje que se han enviado y de las que se ha recibido correctamente un DLR.

  • Respuestas recibidas: el número total de mensajes que han recibido respuestas a los mensajes.

  • Mensajes enviados con protección: el número total de mensajes que se enviaron con una configuración de protección.

Pestaña Métricas

  • Métricas de entrega de mensajes: métricas sobre el número de mensajes enviados y los diez principales países de destino.

    • Número de SMS enviados y porcentaje entregado: el número de mensajes SMS que se han enviado y el porcentaje de esos mensajes que se han entregado.

    • Los 10 principales destinos de SMS enviados: el número de mensajes SMS que se han enviado a los 10 principales países.

    • Número de MMS enviados y porcentaje entregado: el número de mensajes MMS que se han enviado y el porcentaje de esos mensajes que se han entregado.

    • Los 10 principales destinos de MMS enviados: el número de mensajes MMS que se han enviado a los 10 países principales.

    Muestra el número de mensajes y el porcentaje que se han enviado y por país.
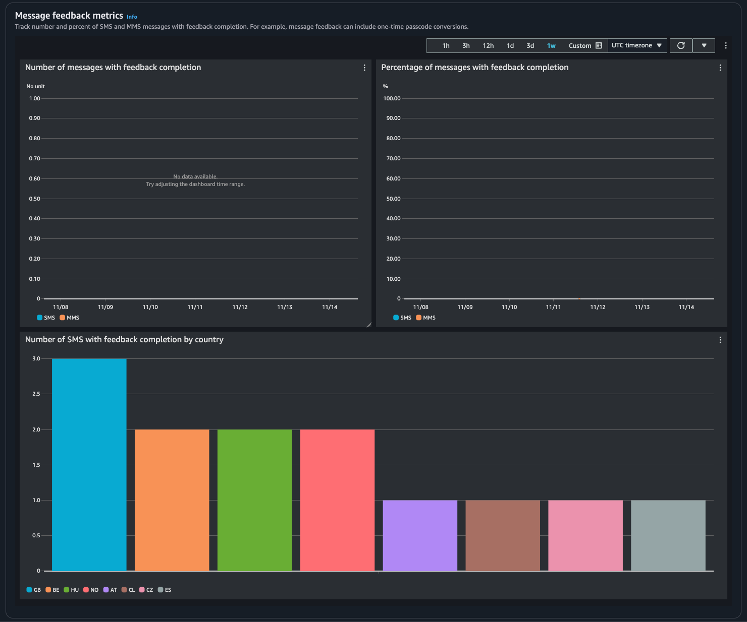
  • Métricas de respuesta a los mensajes: para los mensajes enviados mediante respuestas a los mensajes.

    • Número de mensajes con respuesta completada: el número de mensajes SMS y MMS en los que el registro de respuestas a los mensajes está establecido en RECEIVED.

    • Porcentaje de mensajes con respuesta completada: el porcentaje de mensajes SMS y MMS en los que el registro de respuestas a los mensajes está establecido en RECEIVED.

    • Número de SMS con respuesta completada por país: el número de respuestas a los mensajes recibido por país.

    Muestra el número de mensajes y el porcentaje que han recibido respuestas y por país.
  • Métricas de protección: métricas de cada configuración de protección de los mensajes bloqueados. Seleccione Ver detalles para ver los gráficos de una configuración de protección.

Puede acceder a las métricas desde la consola de Mensajes SMS para usuarios finales de AWS, la consola de CloudWatch, mediante la AWS CLI o la API de CloudWatch. También puede establecer alarmas de CloudWatch para las métricas de Mensajes SMS para usuarios finales de AWS.

AWS End User Messaging SMS Console
  1. Abra la consola de Mensajes SMS para usuarios finales de AWS en https://console.aws.amazon.com/sms-voice/.

  2. En el panel de navegación, elija Panel.

  3. Elija una de las pestañas para ver las métricas de entrega de mensajes, conversión de mensajes o protección.

    Para obtener más información sobre un gráfico, coloque el cursor sobre el icono de información o consulte Supervisión de los mensajes SMS de los usuarios AWS finales con Amazon CloudWatch.

    1. Para cambiar el intervalo de tiempo, use el menú desplegable Intervalo de tiempo y seleccione el intervalo deseado.

    2. Elija un gráfico para ver sus estadísticas adicionales.

    3. En el cuadro de diálogo Detalles de monitorización con CloudWatch, puede elegir una estadística como la suma, el promedio o el recuento de muestra. Para ver una lista de las estadísticas admitidas, consulte CloudWatch métricas para los mensajes SMS de los usuarios AWS finales.

    4. Para acceder a características adicionales de CloudWatch, seleccione Ver todas las métricas de CloudWatch y siga las instrucciones de la pestaña de la consola de CloudWatch.

CloudWatch Console
  1. Abra la consola de CloudWatch en https://console.aws.amazon.com/cloudwatch/.

  2. En el panel de navegación, seleccione Métricas.

  3. En la pestaña Todas las métricas, elija el espacio de nombres de AWS/SMSVoice.

  4. Elija una de las dimensiones métricas disponibles.

  5. Esto le permite ordenar y filtrar la métrica por:

    1. Ordenado de las métricas mediante el encabezado de columna

    2. Creación de un gráfico seleccionando la casilla de verificación situada junto a él

    3. Filtrado por métrica seleccionado el nombre de la métrica y eligiendo Añadir a la búsqueda

    Para obtener más información y opciones adicionales, consulte Representación gráfica de métricas y Uso de los paneles de Amazon CloudWatch en la Guía del usuario de Amazon CloudWatch.

AWS CLI

Para acceder a las métricas de Mensajes SMS para usuarios finales de AWS mediante la AWS CLI, ejecute el comando get-metric-statistics. Para obtener más información, consulte Cómo obtener estadísticas de una métrica específica en la Guía del usuario de Amazon CloudWatch.

CloudWatch API

Para acceder a las métricas de Mensajes SMS para usuarios finales de AWS mediante la API de CloudWatch, utilice la acción GetMetricStatistics. Para obtener más información, consulte Cómo obtener estadísticas de una métrica específica en la Guía del usuario de Amazon CloudWatch.