View a markdown version of this page

使用 CloudFormation 範本建立自訂 CloudWatch 儀表板 - Amazon WorkSpaces

本文為英文版的機器翻譯版本,如內容有任何歧義或不一致之處,概以英文版為準。

使用 CloudFormation 範本建立自訂 CloudWatch 儀表板

AWS 提供 CloudFormation 範本,可用來為 WorkSpaces 建立自訂 CloudWatch 儀表板。從下列 CloudFormation 範本選項中選擇,在 CloudFormation 主控台中為您的 WorkSpaces 建立自訂儀表板。

入門前的考量事項

開始使用自訂 CloudWatch 儀表板之前,請考慮下列事項:

  • 在與您要監控的已部署 WorkSpaces AWS 區域 相同的 中建立儀表板。

  • 您也可以使用 CloudWatch 主控台建立自訂儀表板。

  • 成本可能與自訂 CloudWatch 儀表板相關聯。如需定價的相關資訊,請參閱 Amazon CloudWatch 定價

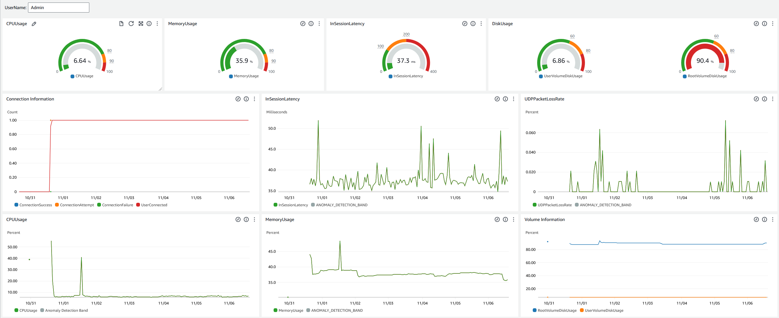
服務台儀表板

服務台儀表板會顯示特定 WorkSpace 的下列指標:

  • CPU 用量

  • 記憶體用量

  • 工作階段內延遲

  • 根磁碟區

  • 使用者磁碟區

  • 封包遺失

  • 硬碟使用量

以下是服務台儀表板的範例。

CloudWatch 的範例服務台儀表板。

完成下列程序,使用 在 CloudWatch 中建立自訂儀表板 CloudFormation。

  1. 在 CloudFormation 主控台中開啟建立堆疊頁面。此連結會開啟頁面,其中包含預先填入服務台自訂 CloudWatch 儀表板範本的 Amazon S3 儲存貯體位置。

  2. 檢閱建立堆疊頁面上的預設選取項目。請注意,Amazon S3 URL 欄位會預先填入 CloudFormation 範本的 Amazon S3 儲存貯體位置。

  3. 選擇下一步

  4. 堆疊名稱文字方塊中,輸入堆疊的名稱。

    堆疊名稱是一個識別碼,可協助您從堆疊清單中找到特定堆疊。堆疊名稱只能包含英數字元 (區分大小寫) 和連字號。必須以字母字元開頭,且長度不可超過 128 個字元。

  5. DashboardName 文字方塊中,輸入您要提供儀表板的名稱。

    儀表板名稱只能包含英數字元、破折號 () 和底線 ()_

  6. 選擇下一步

  7. 檢閱設定堆疊選項頁面上的預設選擇,然後選擇下一步

  8. 向下捲動至轉換可能需要存取功能,並勾選確認方塊。然後選擇提交以建立堆疊和自訂 CloudWatch 儀表板。

    重要

    成本可能與自訂 CloudWatch 儀表板相關聯。如需定價的相關資訊,請參閱 Amazon CloudWatch 定價

  9. 透過 https://console.aws.amazon.com/cloudwatch/ 開啟 CloudWatch 主控台。

  10. 在左側導覽列中,選擇儀表板

  11. 自訂儀表板下,使用您在此程序中稍早輸入的儀表板名稱選擇儀表板。

  12. 使用服務台範例範本,輸入 WorkSpace 的 UserName 來監控其資料。

Connection Insights 儀表板

Connection Insights 儀表板會顯示連線至 WorkSpaces 的用戶端版本、平台和 IP 地址。此儀表板可讓您更了解使用者連線的方式,以便使用過時的用戶端主動通知使用者。動態變數可讓您監控 IP 地址或特定目錄的詳細資訊。

以下是 Connection Insights 儀表板的範例。

CloudWatch 的範例連線洞察儀表板。

完成下列程序,使用 在 CloudWatch 中建立自訂儀表板 CloudFormation。

  1. 在 CloudFormation 主控台中開啟建立堆疊頁面。此連結會開啟頁面,其中已預先填入 Connection Insights 自訂 CloudWatch 儀表板範本的 Amazon S3 儲存貯體位置。

  2. 檢閱建立堆疊頁面上的預設選取項目。請注意,Amazon S3 URL 欄位會預先填入 CloudFormation 範本的 Amazon S3 儲存貯體位置。

  3. 選擇下一步

  4. 堆疊名稱文字方塊中,輸入堆疊的名稱。

    堆疊名稱是一個識別碼,可協助您從堆疊清單中找到特定堆疊。堆疊名稱只能包含英數字元 (區分大小寫) 和連字號。必須以字母字元開頭,且長度不可超過 128 個字元。

  5. DashboardName 文字方塊中,輸入您要提供儀表板的名稱。輸入其他相關的 CloudWatch 存取群組設定資訊。

    儀表板名稱只能包含英數字元、破折號 () 和底線 ()_

  6. LogRetention 下,輸入您要保留 LogGroup 的天數。

  7. SetupEventBridge 下,選擇是否要部署 EventBridge 規則以取得 WorkSpaces 存取日誌。

  8. WorkSpaceAccessLogsName 下,輸入具有 WorkSpaces 存取日誌的 CloudWatch LogGroup 名稱。

  9. 選擇下一步

  10. 檢閱設定堆疊選項頁面上的預設選擇,然後選擇下一步

  11. 向下捲動至轉換可能需要存取功能,並勾選確認方塊。然後選擇提交以建立堆疊和自訂 CloudWatch 儀表板。

    重要

    成本可能與自訂 CloudWatch 儀表板相關聯。如需定價的資訊,請參閱 Amazon CloudWatch 定價

  12. 透過 https://console.aws.amazon.com/cloudwatch/ 開啟 CloudWatch 主控台。

  13. 在左側導覽列中,選擇儀表板

  14. 自訂儀表板下,使用您在此程序中稍早輸入的儀表板名稱選擇儀表板。

  15. 您現在可以使用 Connection Insights 儀表板監控 WorkSpace 的資料。

網路監控儀表板

網路監控儀表板會顯示您的使用者用來加入 WorkSpaces 執行個體的網際網路服務供應商 (ISP) 詳細資訊。它提供有關城市、州、ASN、網路名稱、連線 WorkSpaces 數量、效能和體驗分數的詳細資訊。您也可以使用特定 IP 地址,取得從特定位置連線之使用者的詳細資訊。部署 CloudWatch 網際網路監視器以取得 ISP 資料資訊。如需詳細資訊,請參閱使用 Amazon CloudWatch 網路監視器

以下是網際網路監控儀表板的範例。

CloudWatch 的網際網路監控儀表板範例。
使用 在 CloudWatch 中建立自訂儀表板 CloudFormation
注意

建立自訂儀表板之前,請務必使用 CloudWatch 網路監視器建立網路監視器。如需詳細資訊,請參閱使用主控台在 Amazon CloudWatch 網路監視器中建立監視器

  1. 在 CloudFormation 主控台中開啟建立堆疊頁面。此連結會開啟頁面,並預先填入網際網路監控自訂 CloudWatch 儀表板範本的 Amazon S3 儲存貯體位置。

  2. 檢閱建立堆疊頁面上的預設選取項目。請注意,Amazon S3 URL 欄位會預先填入 CloudFormation 範本的 Amazon S3 儲存貯體位置。

  3. 選擇下一步

  4. 堆疊名稱文字方塊中,輸入堆疊的名稱。

    堆疊名稱是一個識別碼,可協助您從堆疊清單中找到特定堆疊。堆疊名稱只能包含英數字元 (區分大小寫) 和連字號。必須以字母字元開頭,且長度不可超過 128 個字元。

  5. DashboardName 文字方塊中,輸入您要提供儀表板的名稱。輸入其他相關的 CloudWatch 存取群組設定資訊。

    儀表板名稱只能包含英數字元、破折號 () 和底線 ()_

  6. ResourcesToMonitor 下,輸入您已啟用網際網路監控之目錄的目錄 ID。

  7. MonitorName 下,輸入您要使用的網際網路監視器名稱。

  8. 選擇下一步

  9. 檢閱設定堆疊選項頁面上的預設選擇,然後選擇下一步

  10. 向下捲動至轉換可能需要存取功能,並勾選確認方塊。然後選擇提交以建立堆疊和自訂 CloudWatch 儀表板。

    重要

    成本可能與自訂 CloudWatch 儀表板相關聯。如需定價的資訊,請參閱 Amazon CloudWatch 定價

  11. 透過 https://console.aws.amazon.com/cloudwatch/ 開啟 CloudWatch 主控台。

  12. 在左側導覽列中,選擇儀表板

  13. 自訂儀表板下,使用您在此程序中稍早輸入的儀表板名稱選擇儀表板。

  14. 您現在可以使用網際網路監控儀表板來監控 WorkSpace 的資料。