View a markdown version of this page

使用 Cluster Insights 進行統一的操作監控 - Amazon OpenSearch Service

本文為英文版的機器翻譯版本,如內容有任何歧義或不一致之處,概以英文版為準。

使用 Cluster Insights 進行統一的操作監控

Amazon OpenSearch Service 現在包含 Cluster Insights,這是一種監控解決方案,可透過單一儀表板提供叢集的完整操作可見性。這消除了必須分析和關聯各種日誌和指標的複雜性,以識別叢集可用性或效能的潛在風險。解決方案可自動化跨節點、索引和碎片的關鍵操作資料的整合,將複雜的故障診斷轉換為簡化的程序。您可以偵測大型碎片和低磁碟浮水印等問題、檢視節點、索引和碎片層級的詳細指標,以及存取安全和彈性最佳實務。

注意

所有執行 OpenSearch 2.17 版或更新版本的使用者都可以透過 OpenSearch Service UI 使用 Cluster Insights,無需額外費用。此外,具有 OpenSearch 2.17 和 2.19 版的網域也需要接受最新的服務軟體版本更新。

優勢

  • 主動監控 - 使用所有元件的詳細效能指標主動監控叢集運作狀態 - 從個別節點和索引到碎片和搜尋查詢。

  • 統一可見性 - 將監控資料合併到單一儀表板

  • 可行的建議 - 取得問題解決的step-by-step指引

  • 全面涵蓋 - 監控 OpenSearch 叢集的安全性、穩定性和彈性

  • 查詢最佳化 - 識別資源密集型查詢並最佳化效能

使用 Cluster Insights,您可以維持最佳叢集效能、降低營運開銷,並確保 OpenSearch 叢集的最佳實務一致

透過主控台存取 Cluster Insights

檢閱效能和彈性建議,並在相同的主控台中進行必要的組態變更。在主控台的叢集運作狀態索引標籤下,您可以存取列出所有作用中洞見的叢集洞見。按一下任何 Insight 以檢視建議。

Screen-1:Cluster Health 索引標籤下的 Cluster Insights

透過 OpenSearch UI 存取 Cluster Insights 和詳細指標

您可以透過 OpenSearch UI (儀表板) 檢視特定 OpenSearch Service 叢集的洞見。在 OpenSearch UI 中,應用程式只是資料夾之類的組織建構。每個應用程式都可以連接到多個 OpenSearch Service 叢集並顯示洞見。存取 Cluster Insights 需要 OpenSearch UI 應用程式中的管理角色。

注意

存取 Cluster Insights 需要 OpenSearch UI 應用程式中的管理角色。

建立和設定應用程式以檢視 Cluster Insights

  1. 在 開啟 OpenSearch Service 主控台 https://console.aws.amazon.com/aos/home

  2. 從左側導覽中選擇 OpenSearch UI (儀表板)

  3. 完成下列步驟以建立和設定應用程式:

  4. 完成上述兩個步驟後,您可以在設定 > 資料管理員 > Cluster Insights 區段下的 OpenSearch UI 儀表板中檢視 Cluster Insights。設定圖示位於 OpenSearch UI 畫面的左下角。

Screen-2:從 OpenSearch UI 存取資料管理員

Screen-3:管理資料區段下的叢集洞見

了解 Cluster Insights

本節說明 Cluster Insights 中可用的各種洞見。

概觀儀表板

Cluster Insights 概觀頁面,如下列螢幕擷取畫面所示,在應用程式層級提供叢集運作狀態的高階檢視,並包含下列各節:

Screen-4:OpenSearch UI 應用程式中的 Cluster Insights 登陸頁面。

目前叢集狀態

甜甜圈圖表會顯示您的叢集運作狀態:

  • 綠色 - 所有主要碎片和複本都會配置給節點

  • 黃色 - 已配置所有主要碎片,但不會配置某些複本

  • 紅色 - 至少一個主碎片未配置給任何節點

Insights 趨勢

趨勢圖表會追蹤過去 30 天的問題模式,協助您識別新興問題並監控解決進度。

目前開放的洞見

依過去 30 天內開放洞見嚴重性整理的計數。

OpenSearch Service 叢集

本節列出所有 OpenSearch 叢集的金鑰統計資料,包括節點計數、碎片計數和作用中查詢。

依嚴重性列出的最佳洞見

您可以檢閱應用程式中所有網域的洞見。本節優先考慮需要立即注意的問題 (關鍵和高嚴重性)。每個洞見都包含描述和特定建議,可協助您先專注於關鍵問題。

洞見詳細資訊

依嚴重性排名前的洞察區段中的每個洞察都是互動式的,並提供詳細的分析。例如,當您選擇大型碎片大小洞見時:

  1. 您可以看到有多少碎片超過閾值,以及哪些索引受到影響。

  2. 資源映射會識別每個大型碎片及其索引、ID 和目前大小。

  3. 建議索引標籤提供step-by-step修補指引。

  4. 歷史記錄索引標籤會顯示資源修復動作的時間軸。

叢集詳細資訊

當您在 OpenSearch Service 叢集區段中選取特定叢集時,OpenSearch 會在下列索引標籤中顯示該叢集的洞見:叢集運作狀態、節點檢視、索引檢視、碎片檢視和查詢檢視。叢集運作狀態索引標籤會顯示下列資訊:

概觀

金鑰資訊包括叢集運作狀態、碎片計數、節點計數、索引計數和文件統計資料。

設定最佳實務

甜甜圈圖表顯示符合建議的彈性和安全性設定。

洞見

資料表列出為叢集產生的近期洞見,並提供與概觀頁面相同的詳細明細和修復指引。

Screen-5:Cluster Health 概觀提供關鍵指標、最佳實務和 Insights

當您按一下任何洞見時,可以看到詳細資訊和受影響的資源、建議。此外,您也可以查看固定資源的歷史記錄。

Screen-6:洞見詳細資訊。為您提供詳細資訊、建議和歷史時間軸。

指標區段

本節中的互動式圖表會顯示下列叢集指標:

  • 整體叢集運作狀態指標,例如叢集狀態、寫入狀態和可搜尋的文件

  • KPIs(關鍵績效指標),例如索引和搜尋率和延遲

  • JVM 和 CPU 使用率等資源使用率指標

節點、索引和碎片檢視

節點索引碎片檢視使用 OpenSearch 統計資料來提供叢集操作的詳細可見性。您可以檢視:

  • CPU 使用率和 JVM 記憶體壓力等即時指標

  • 搜尋和索引效能資料

  • 叢集元件之間的資源熱點

  • 精細節點層級診斷

  • 配置的頂端碎片堆積

Screen-7:節點、索引和碎片層級指標

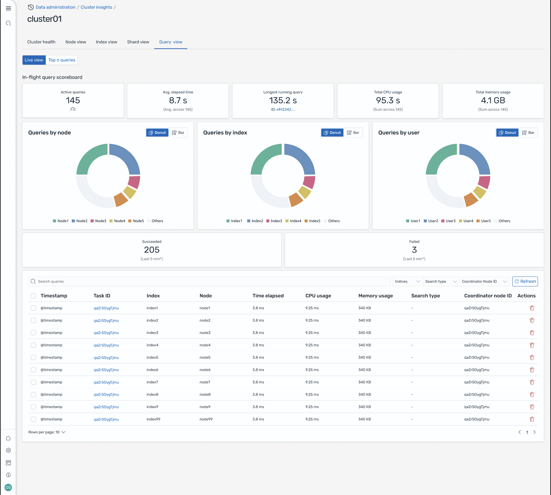
查詢檢視

注意

OpenSearch 2.19 版或更新版本支援查詢檢視功能。

查詢檢視頁面可協助您使用下列項目監控資源密集型查詢:

存取設定

檢視前 N 個查詢需要精細存取控制許可。請確定下列事項:

  • 在您的網域上啟用精細存取控制。

  • 您的 IAM 角色 (或內部使用者) 會映射至具有查詢洞察所需叢集許可的 OpenSearch 角色。

  • 如需完整的管理員存取權,請將您的 IAM 角色 ARN 對應為後端角色,同時映射至 all_access 和 security_manager 角色。您可以在安全 > 角色 > 選取角色 > 映射使用者 > 管理映射,或使用安全 API (PUT _plugins/_security/api/rolesmapping/all_access) 在 OpenSearch Dashboards 中執行此操作。

如果沒有適當的角色映射,使用者在嘗試存取查詢洞見資料時可能會收到 403 禁止的錯誤。如需詳細資訊,請參閱精細存取控制

即時儀表板

檢視每個查詢的執行統計資料、CPU 和記憶體用量,以及完成進度。

前 N 個查詢

排名資料表顯示最重要的查詢,其中包含詳細資訊,包括:

  • 查詢計數

  • 延遲、CPU 和記憶體用量

  • 搜尋類型和協調器節點

  • 目標索引和碎片計數

查詢詳細資訊

按兩下任何查詢以查看:

  • 確切的查詢承載和執行步驟

  • 每個階段的延遲明細 (擴展、查詢、擷取)

  • 最佳化建議

Screen-8:傳輸中即時檢視。您也可以檢視前 N 個查詢

透過 Amazon EventBridge 事件存取 Insights

您可以透過 Amazon EventBridge 事件監控洞見。如需其他詳細資訊,請檢查通知