使用自然語言產生視覺化效果 - Amazon OpenSearch Service

本文為英文版的機器翻譯版本,如內容有任何歧義或不一致之處,概以英文版為準。

使用自然語言產生視覺化效果

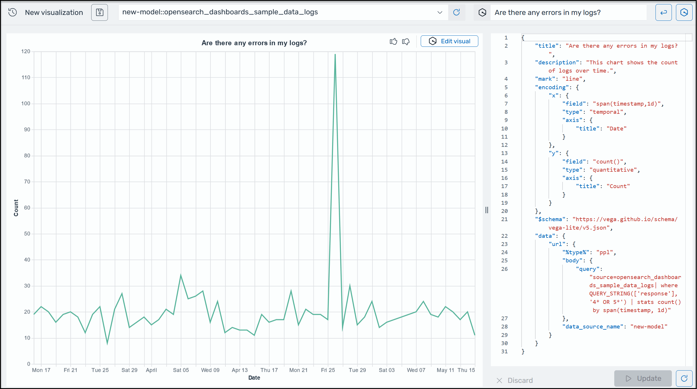
為了協助您深入了解營運資料,適用於 OpenSearch Service 的 AI Assistant 支援使用自然語言提示來建置視覺化效果。開始之前,請確認您已為 OpenSearch Service 設定 AI 助理。確認後,啟動 OpenSearch Service UI 應用程式,導覽至視覺化頁面,選取 + 建立視覺化按鈕,然後選擇自然語言。您現在可以指定資料來源,並以自然語言輸入產生視覺效果的需求。請見此處範例。

OpenSearch Service 中的 Amazon Q 視覺化範例。

視覺化可以根據不同的維度細分錯誤分析,以加速故障診斷。視覺化也可協助您識別模式和趨勢、加速決策、揭露關係,以及簡化複雜的資料。或者,您也可以在探索頁面中建立視覺化,做為查詢結果的一部分。