View a markdown version of this page

績效詳情儀表板概觀 - Amazon DocumentDB

本文為英文版的機器翻譯版本,如內容有任何歧義或不一致之處,概以英文版為準。

績效詳情儀表板概觀

儀表板是與績效詳情進行互動的最簡單方式。下列範例顯示 Amazon DocumentDB 執行個體的儀表板。根據預設,績效詳情儀表板會顯示過去一小時內的資料。

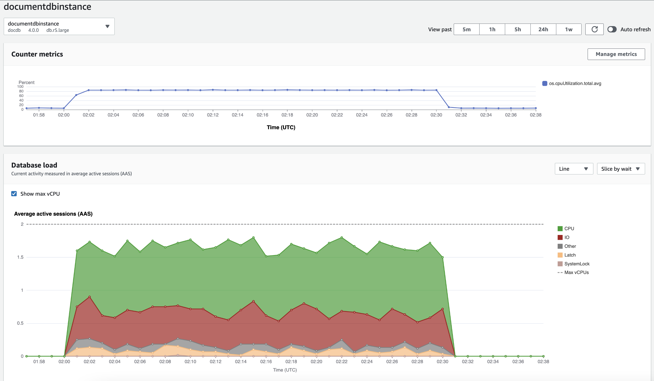
Performance Insights 儀表板顯示 Amazon DocumentDB 執行個體的 CPU 使用率和資料庫負載隨時間的變化。

儀表板分成下列部分:

  1. 計數器指標 – 顯示特定效能計數器指標的資料。

  2. 資料庫負載 – 顯示資料庫負載與資料庫執行個體容量的比較,以最大 vCPU 行表示。

  3. 最高維度 - 顯示造成資料庫負載的最高維度。這些維度包括 waitsqueriesdatabaseshostsapplications

計數器指標圖表

您可以使用計數器指標來自訂績效詳情儀表板,以包含高達 10 個其它圖表。這些圖表顯示數十種作業系統指標的選擇。您可以將此資訊與資料庫負載相互關聯,以協助識別和分析效能問題。

Counter Metrics (計數器指標) 圖表顯示效能計數器的資料。

計數器指標圖表顯示 CPU 使用率隨時間的變化。

若要變更效能計數器,請選擇管理指標。您可以選取多個作業系統指標,如下列螢幕擷取畫面所示。若要查看任何指標的詳細資訊,請將游標移到指標名稱上。

Performance Insights 儀表板指標選擇介面與作業系統指標選項。

資料庫負載圖表

資料庫負載圖表顯示資料庫活動與執行個體容量的比較,如最大 vCPU 行所表示。依預設,堆疊折線圖以每個時間單位的平均作用中工作階段數來表示資料庫負載。資料庫負載依等待狀態切割 (分組)。

資料庫負載圖表顯示一段時間內的平均作用中工作階段,CPU 用量在接近尾端時爆增。
資料庫負載依維度配量

您可以選擇將負載顯示為作用中工作階段 (依任何支援維度分組)。下圖顯示 Amazon DocumentDB 執行個體的維度。

圖表顯示下拉式清單中顯示具有各種「依配量」選項的資料庫載入。
維度項目的資料庫負載詳細資訊

若要查看有關維度內資料庫負載項目的詳細資訊,請將游標移到項目名稱上。下圖顯示查詢陳述式的詳細資訊。

長條圖顯示資料庫載入,並在將滑鼠游標暫留在項目名稱上時顯示其他詳細資訊。

若要以圖例查看在所選時段內任何項目的詳細資訊,請將游標移到該項目上。

長條圖顯示資料庫載入,並在將游標暫留在長條上時顯示其他詳細資訊。

最高維度表格

最高維度資料表會依不同維度分割資料庫負載。維度是資料庫負載各種特性的類別或「配量依據」。如果維度是查詢,則熱門查詢會顯示對資料庫負載貢獻最大的查詢陳述式。

選擇下列任一維度索引標籤:

最高查詢維度索引標籤顯示兩個最高查詢。

下表提供每個索引標籤的簡短描述。

Tab Description

最高等待

資料庫後端正在等待的事件

熱門查詢

目前正在執行的查詢陳述式

最高主機

連線用戶端的主機 IP 和連接埠

最高資料庫

用戶端連線的資料庫名稱

最高應用程式

連線至資料庫的應用程式名稱

若要了解如何使用熱門查詢索引標籤來分析查詢,請參閱 熱門查詢索引標籤概觀