View a markdown version of this page

測試和模擬儀表板 - Amazon Connect

本文為英文版的機器翻譯版本,如內容有任何歧義或不一致之處,概以英文版為準。

測試和模擬儀表板

Amazon Connect 支援測試和模擬儀表板和指標。若要檢視這些儀表板,您必須在儀表板分析和最佳化的安全性設定檔頁面中將 許可設定為全部,並在安全性設定檔中將 許可設定為測試和模擬,以便測試案例檢視。

下列程序說明如何檢視儀表板。

若要檢視儀表板
  1. https://console.aws.amazon.com/connect/ 開啟 Amazon Connect 主控台。

  2. 在主導覽窗格中,選擇分析和最佳化,然後選擇儀表板和報告

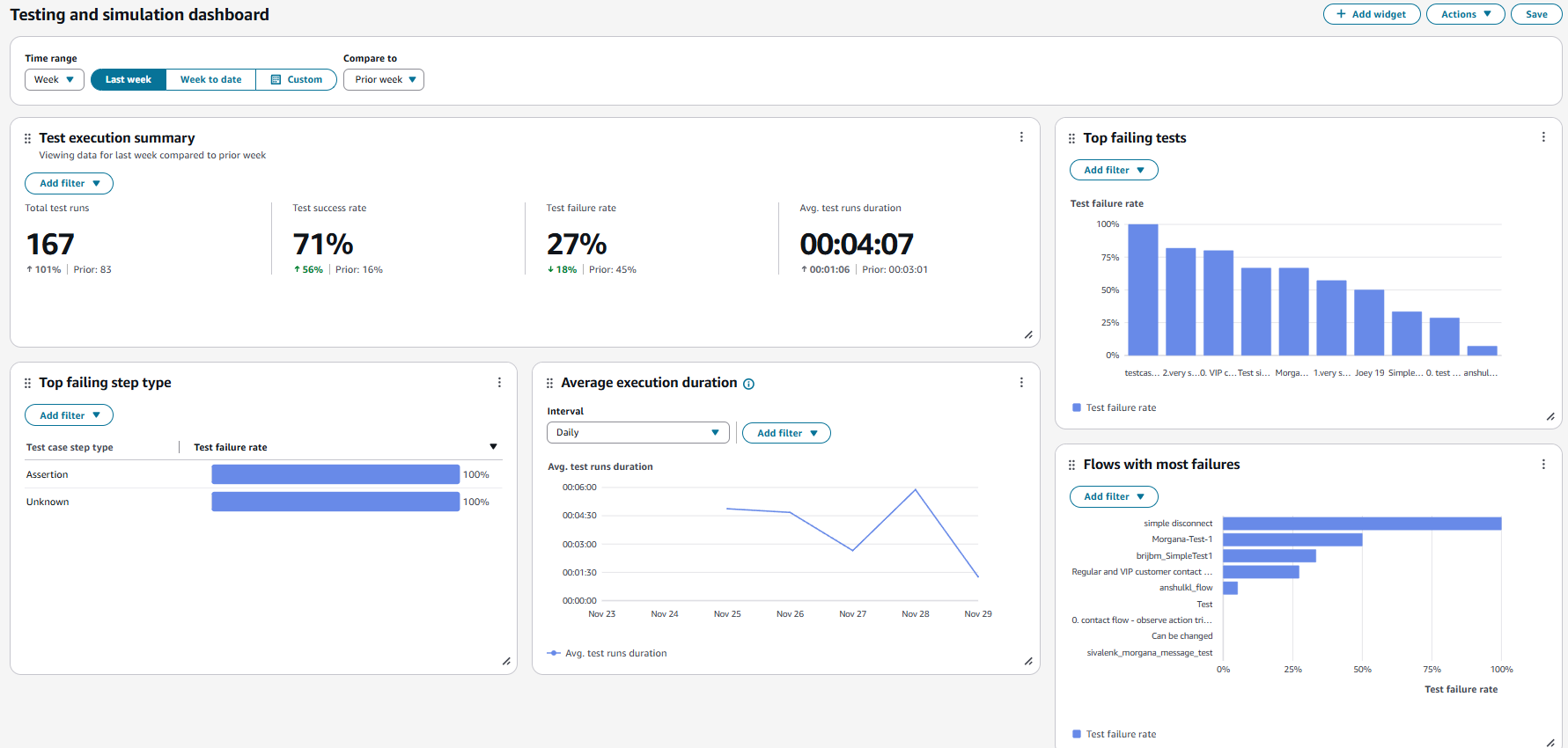
  3. 選擇測試和模擬儀表板。儀表板會顯示測試執行的分析報告,包括摘要指標、各種失敗指標的明細,以及執行持續時間指標。