評估您的預測擴展政策 - Amazon EC2 Auto Scaling

本文為英文版的機器翻譯版本,如內容有任何歧義或不一致之處,概以英文版為準。

評估您的預測擴展政策

使用預測擴展政策來擴展 Auto Scaling 群組之前,請在 Amazon EC2 Auto Scaling 主控台中檢閱建議和政策的其他資料。這很重要,因為您不希望預測擴展政策在您知道其預測準確之前擴展實際容量。

如果 Auto Scaling 群組是新群組,Amazon EC2 Auto Scaling 需要 24 小時才能建立第一個預測。

Amazon EC2 Auto Scaling 建立預測時,會使用歷史資料。如果您的 Auto Scaling 群組還沒有太多的最新歷史資料,Amazon EC2 Auto Scaling 可能會使用從目前可用的歷史彙總建立的彙總來暫時回填預測。預測會在政策建立日期前的兩週內回填。

檢視您的預測擴展建議

為了獲得有效的分析,Amazon EC2 Auto Scaling 應具有至少兩個可進行比較的預測擴展政策。(不過,您仍然可以檢閱單一政策的問題清單。) 建立多個政策時,您可以根據使用不同指標的政策,評估使用一個指標的政策。您也可以評估不同目標值和指標組合的影響。建立預測擴展政策之後,Amazon EC2 Auto Scaling 會立即開始評估哪些政策可以更好地擴展您的群組。

在 Amazon EC2 Auto Scaling 主控台中檢視建議
  1. 前往網址 https://console.aws.amazon.com/ec2/ 開啟 Amazon EC2 主控台,然後從導覽窗格中選擇 Auto Scaling 群組

  2. 選取 Auto Scaling 群組旁的核取方塊。

    頁面底部會開啟一個分割窗格。

  3. Auto Scaling 索引標籤的預測擴展政策下,您可以檢視政策的相關詳細資訊以及我們的建議。該建議會告訴您使用預測擴展政策的結果是否優於不使用它。

    如果您不確定預測擴展政策是否適合您的群組,請檢閱可用性影響成本影響欄,以選擇正確的政策。每一欄的資訊都會說明政策的影響。

    • 可用性影響:說明政策是否會佈建足夠的執行個體來處理工作負載,以避免對可用性造成負面影響 (相較於不使用該政策)。

    • 成本影響:說明政策是否不會過度佈建執行個體,以避免對成本造成負面影響 (相較於不使用該政策)。如果過度佈建比較嚴重,執行個體就會出現使用率過低或閒置情況,這只會增加成本影響。

    如果您有多個政策,則以較低成本提供最多可用性優勢的政策名稱旁會顯示最佳預測標籤。可用性影響會獲得更多加權。

  4. (選用) 若要選取建議結果所需的期間,請從評估期間下拉式清單中選擇您偏好的值:2 天1 週2 週4 週6 週8 週。根據預設,評估期間是最近兩週。較長的評估期間會為建議結果提供更多資料點。不過,如果負載模式發生變更 (例如在一段異常需求期間後),新增更多資料點可能無法改善結果。在這種情況下,您可以查看最新資料以獲得更有針對性的建議。

注意

只會針對處於僅預測模式的政策產生建議。當政策在整個評估期間都處於僅預測模式時,建議功能的效果會更好。如果您在預測和擴展模式中啟動政策,並於稍後將其切換至僅預測模式,則該政策的問題清單可能會有偏差。這是因為該政策已經為實際容量做出了貢獻。

檢閱預測擴展監控圖表

在 Amazon EC2 Auto Scaling 主控台中,您可以檢閱前幾天、前幾週或前幾個月的預測,以視覺化方式呈現政策在一段時間內的表現。在決定是否允許政策擴展實際容量時,您也可以使用此資訊來評估預測的準確性。

在 Amazon EC2 Auto Scaling 主控台中檢閱預測擴展監控圖表
  1. 預測擴展政策清單中選擇政策。

  2. 監控區段中,您可以根據實際值檢視政策在過去和未來的負載和容量預測。負載圖表會顯示所選負載指標的負載預測與實際值。容量圖表會顯示政策預測的執行個體數量。它還包括實際啟動的執行個體數量。垂直線會將歷史值與未來預測隔開。建立政策後,這些圖表很快就可以使用。

  3. (選用) 若要變更圖表中顯示的歷史資料量,請從頁面頂端的評估期間下拉式清單中選擇您偏好的值。評估期間不會以任何方式轉換此頁面上的資料。它只會變更顯示的歷史資料量。

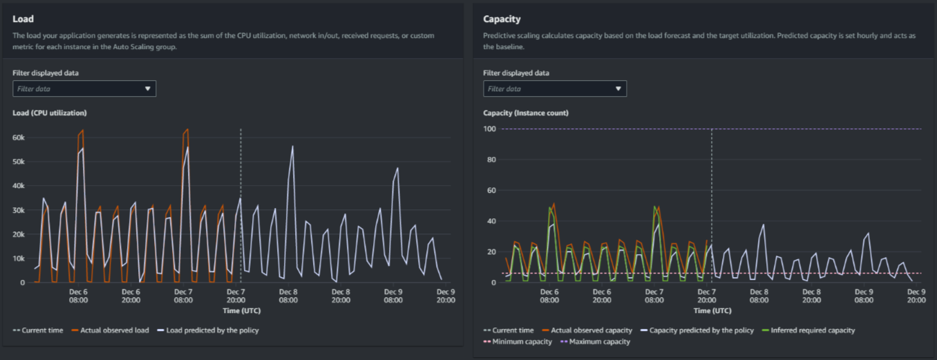
下圖顯示已多次套用預測時的負載容量圖表。預測擴展會根據您的歷史負載資料預測負載。應用程式產生的負載會以 Auto Scaling 群組中每個執行個體的 CPU 使用率、網路輸入/輸出、收到的請求或自訂指標的總和表示。預測擴展會根據您希望為擴展指標達成的負載預測和目標使用率來計算未來容量需求。

預測擴展圖表
比較負載圖表中的資料

每條水平線代表每間隔一小時報告的一組不同資料點:

  1. 實際觀察到的負載會使用所選負載指標的 SUM 統計資料來顯示過去的每小時總負載。

  2. 政策預測的負載會顯示每小時的負載預測。此預測是基於前兩週的實際負載觀察結果。

比較容量圖表中的資料

每條水平線代表每間隔一小時報告的一組不同資料點:

  1. 實際觀察到的容量會顯示啟用 GroupTotalInstances 指標時 Auto Scaling 群組的過去實際容量。此容量取決於您的其他擴展政策和所選期間內的群組大小下限。

  2. 政策預測的容量會顯示政策處於預測和擴展模式時,可預期在每小時開始時獲得的基準容量。

  3. 推斷的所需容量會顯示將擴展指標維持在所選目標值的理想容量。

  4. 最小容量會顯示 Auto Scaling 群組的最小容量。

  5. 最大容量會顯示 Auto Scaling 群組的最大容量。

為了計算推斷的所需容量,我們首先假設以指定的目標值平均使用每個執行個體。實際上,並不會平均使用執行個體。但是,假設使用率均勻地分散在執行個體之間,我們就可以對所需容量進行可能的估算。然後,容量需求的計算結果會與您用於預測擴展政策的擴展指標成反比。換句話說,隨著容量增加,擴展指標會以相同的速率減少。例如,如果容量加倍,擴展指標必定會減半。

推斷的所需容量公式:

sum of (actualCapacityUnits*scalingMetricValue)/(targetUtilization)

例如,我們使用特定一小時的 actualCapacityUnits (10) 和 scalingMetricValue (30)。然後,我們會使用您在預測擴展政策中指定的 targetUtilization (60),並計算同一小時內推斷的所需容量。這會傳回值 5。這表示 5 是維持容量與擴展指標目標值正好成反比所需的推斷容量。

注意

您可以使用各種控制桿來調整和改善應用程式的成本節省效益和可用性。

  • 您可以針對基準容量使用預測擴展,並使用動態擴展來處理額外的容量。動態擴展會與預測擴展分開運作,可根據目前的使用率進行縮減和擴增。首先,Amazon EC2 Auto Scaling 會針對每個動態擴展政策計算建議的執行個體數量。然後,它會根據提供最多執行個體數量的政策進行擴展。

  • 為了允許在負載減少時進行縮減,Auto Scaling 群組應隨時至少具有一個動態擴展政策,並啟用縮減部分。

  • 您可以確保您的最小和最大容量沒有太大限制,以提高擴展效能。如果政策的建議執行個體數量不在最小和最大容量範圍內,將無法進行縮減和擴增。