使用 CloudFormation 模板创建自定义 CloudWatch 仪表板 - Amazon WorkSpaces

本文属于机器翻译版本。若本译文内容与英语原文存在差异,则一律以英文原文为准。

使用 CloudFormation 模板创建自定义 CloudWatch 仪表板

AWS 提供了可用于为其创建自定义 CloudWatch 仪表板的 CloudFormation 模板 WorkSpaces。从以下 CloudFormation 模板选项中进行选择,以便在 CloudFormation 控制台 WorkSpaces 中为您创建自定义仪表板。

开始之前要考虑的事项

在开始使用自定义 CloudWatch 仪表板之前,请考虑以下几点:

  • 使用与要监控的已部署仪表板 AWS 区域 相同 WorkSpaces 的方式创建仪表板。

  • 您也可以使用 CloudWatch 控制台创建自定义仪表板。

  • 费用可能与自定义 CloudWatch 仪表板有关。有关定价的信息,请参阅 Amazon CloudWatch 定价

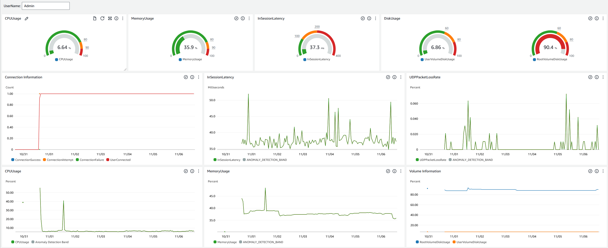
帮助台控制面板

服务台仪表板显示特定指标的以下指标 WorkSpace:

  • CPU 使用率

  • 内存使用量

  • 会话中延迟

  • 根卷

  • 用户卷

  • 数据包丢失

  • 磁盘使用量

以下是帮助台控制面板的示例。

的示例帮助台仪表板 CloudWatch。

完成以下步骤以 CloudWatch 使用创建自定义仪表板 CloudFormation。

  1. 在@@ CloudFormation 控制台中打开 “创建堆栈” 页面。此链接打开页面,其中预先填充了帮助台自定义 CloudWatch控制面板模板的 Amazon S3 存储桶位置。

  2. 创建堆栈页面上查看默认选项。请注意,Amazon S3 网址字段已预先填充了 CloudFormation 模板的 Amazon S3 存储桶位置。

  3. 选择下一步

  4. 堆栈名称文本框中,输入堆栈名称。

    堆栈名称是帮助您从堆栈列表中查找特定堆栈的标识符。堆栈名称只能包含字母数字字符(区分大小写)和连字符。该名称必须以字母字符开头,且不得超过 128 个字符。

  5. DashboardName文本框中,输入您要为仪表板命名的名称。

    控制面板名称只能包含字母数字、破折号()和下划线(_)。

  6. 选择下一步

  7. 配置堆栈选项页面上,查看默认选项,然后选择下一步

  8. 向下滚动到转换可能需要访问功能,然后选中复选框进行确认。然后选择 S ub mit 以创建堆栈和自定义 CloudWatch控制面板。

    重要

    费用可能与自定义 CloudWatch 仪表板有关。有关定价的信息,请参阅 Amazon CloudWatch 定价

  9. 打开 CloudWatch 控制台,网址为https://console.aws.amazon.com/cloudwatch/

  10. 在左侧导航窗格中,选择控制面板

  11. 自定义控制面板下,选择带有您之前在此过程中输入的控制面板名称的控制面板。

  12. 使用服务台示例模板,输入 UserName WorkSpace 以监控其数据。

Connection Insights 控制面板

Connection Insights 控制面板显示连接到您的客户端版本、平台和 IP 地址 WorkSpaces。通过此控制面板,您可以更好地了解用户的连接方式,以便可以使用过时的客户端主动通知用户。动态变量允许您监控 IP 地址或特定目录的详细信息。

以下是 Connection Insights 控制面板的示例。

的示例连接见解仪表板 CloudWatch。

完成以下步骤以 CloudWatch 使用创建自定义仪表板 CloudFormation。

  1. 在@@ CloudFormation 控制台中打开 “创建堆栈” 页面。此链接打开页面,其中预先填充了 Connection Insights 自定义 CloudWatch 控制面板模板的 Amazon S3 存储桶位置。

  2. 创建堆栈页面上查看默认选项。请注意,Amazon S3 网址字段已预先填充了 CloudFormation 模板的 Amazon S3 存储桶位置。

  3. 选择下一步

  4. 堆栈名称文本框中,输入堆栈名称。

    堆栈名称是帮助您从堆栈列表中查找特定堆栈的标识符。堆栈名称只能包含字母数字字符(区分大小写)和连字符。该名称必须以字母字符开头,且不得超过 128 个字符。

  5. DashboardName文本框中,输入您要为仪表板命名的名称。输入其他相关的 CloudWatch 访问组设置信息。

    控制面板名称只能包含字母数字、破折号()和下划线(_)。

  6. 在下方 LogRetention,输入您想要保留的天数。 LogGroup

  7. 在下 SetupEventBridge,选择是否要部署 EventBridge 规则以获取 WorkSpaces 访问日志。

  8. 在下方 WorkSpaceAccessLogsName,输入包含 CloudWatch LogGroup WorkSpaces 访问日志的名称。

  9. 选择下一步

  10. 配置堆栈选项页面上,查看默认选项,然后选择下一步

  11. 向下滚动到转换可能需要访问功能,然后选中复选框进行确认。然后选择 S ub mit 以创建堆栈和自定义 CloudWatch控制面板。

    重要

    费用可能与自定义 CloudWatch 仪表板有关。有关定价的信息,请参阅 Amazon CloudWatch 定价

  12. 打开 CloudWatch 控制台,网址为https://console.aws.amazon.com/cloudwatch/

  13. 在左侧导航窗格中,选择控制面板

  14. 自定义控制面板下,选择带有您之前在此过程中输入的控制面板名称的控制面板。

  15. 现在,你可以使用 Connec WorkSpace tion Insights 控制面板监控自己的数据。

Internet Monitoring 控制面板

Internet 监控控制面板显示有关您的用户用于加入其 WorkSpaces 实例的互联网服务提供商 (ISP) 的详细信息。它提供了有关城市、州、ASN、网络名称、连接数量 WorkSpaces、性能和体验分数的详细信息。您还可以使用特定的 IP 地址来获取从特定位置连接的用户的详细信息。部署 CloudWatch 互联网监控器以获取 ISP 的数据信息。有关更多信息,请参阅使用 Amazon CloudWatch 互联网监视器

以下是 Internet Monitoring 控制面板的示例。

的 Internet 监控仪表板示例 CloudWatch。
要在中创建自定义仪表板, CloudWatch 请使用 CloudFormation
注意

在创建自定义控制面板之前,请务必使用互联网监视器创建 CloudWatch 互联网监视器。有关更多信息,请参阅使用控制台在 Amazon CloudWatch Internet Monitor 中创建监控器

  1. 在@@ CloudFormation 控制台中打开 “创建堆栈” 页面。此链接将打开预先填充互联网监控自定义 CloudWatch 控制面板模板的 Amazon S3 存储桶位置的页面。

  2. 创建堆栈页面上查看默认选项。请注意,Amazon S3 网址字段已预先填充了 CloudFormation 模板的 Amazon S3 存储桶位置。

  3. 选择下一步

  4. 堆栈名称文本框中,输入堆栈名称。

    堆栈名称是帮助您从堆栈列表中查找特定堆栈的标识符。堆栈名称只能包含字母数字字符(区分大小写)和连字符。该名称必须以字母字符开头,且不得超过 128 个字符。

  5. DashboardName文本框中,输入您要为仪表板命名的名称。输入其他相关的 CloudWatch 访问组设置信息。

    控制面板名称只能包含字母数字、破折号()和下划线(_)。

  6. 在下方 ResourcesToMonitor,输入您已为其启用互联网监控的目录的目录 ID。

  7. 在下方 MonitorName,输入要使用的互联网监视器的名称。

  8. 选择下一步

  9. 配置堆栈选项页面上,查看默认选项,然后选择下一步

  10. 向下滚动到转换可能需要访问功能,然后选中复选框进行确认。然后选择 S ub mit 以创建堆栈和自定义 CloudWatch控制面板。

    重要

    费用可能与自定义 CloudWatch 仪表板有关。有关定价的信息,请参阅 Amazon CloudWatch 定价

  11. 打开 CloudWatch 控制台,网址为https://console.aws.amazon.com/cloudwatch/

  12. 在左侧导航窗格中,选择控制面板

  13. 自定义控制面板下,选择带有您之前在此过程中输入的控制面板名称的控制面板。

  14. 现在,您可以使用 “互联网监控” 控制面板监控您的 WorkSpace数据。