使用自然语言生成可视化效果 - 亚马逊 OpenSearch 服务

本文属于机器翻译版本。若本译文内容与英语原文存在差异,则一律以英文原文为准。

使用自然语言生成可视化效果

为了帮助您进一步了解运营数据,AI Assistant for S OpenSearch ervice 支持使用自然语言提示来构建可视化效果。在开始之前,请确认您已为 OpenSearch 服务设置了 AI 助手。确认后,启动您的 OpenSearch 服务 UI 应用程序,导航到可视化效果页面,选择 + 创建可视化按钮,然后选择自然语言。现在,您可以指定数据源,并以自然语言输入生成可视化效果的要求。见下列。

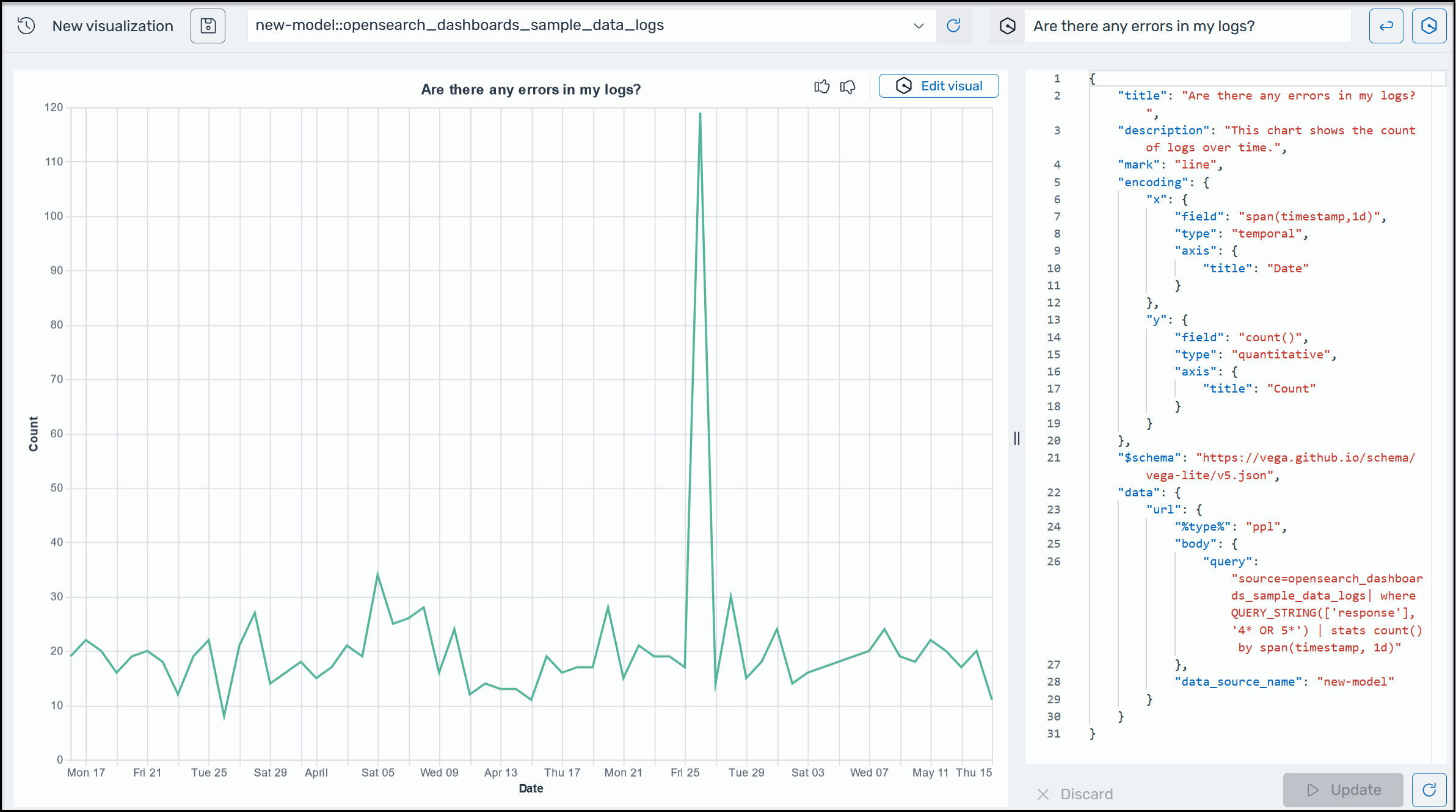
OpenSearch 服务中的 Amazon Q 可视化示例。

可视化效果可根据不同的维度细分错误分析,以加速故障排除。可视化效果还能帮助您识别模式和趋势、加快决策速度、揭示关联关系,并简化复杂数据。或者,您也可以在 “发现” 页面中创建可视化效果作为查询结果的一部分。