在 Grafana 中可视化和共享数据 - AWS IoT SiteWise

本文属于机器翻译版本。若本译文内容与英语原文存在差异,则一律以英文原文为准。

在 Grafana 中可视化和共享数据

本教程将指导您使用 AWS IoT SiteWise 数据可视化平台 Grafana 配置数据源插件。借助 Grafana,您可以创建用于可视化和监控工业数据的仪表板。在本教程中,使用风力发电场演示中的示例数据集来说明关键概念。熟悉该过程后,你可以用自己的数据重复本教程。

完成本教程后,您可以执行以下操作:

  • 收集、查询和分析来自工业设备的数据

  • 创建交互式 Grafana 仪表板以可视化资产绩效指标

  • 通过统一界面监控运营数据

  • 使用 Grafana 的协作功能与您的团队分享见解

  • 将 AWS IoT SiteWise 数据与其他 AWS 数据源(例如亚马逊 CloudWatch或亚马逊 Time stream)相结合

先决条件

要完成本教程,您需要:

  • 一个 AWS 账户。如果没有,请参阅设置一个 AWS 账户

  • 具有管理员权限的 AWS Identity and Access Management (IAM) 用户。有关详细说明,请参阅如何 AWS IoT SiteWise 与 IAM 配合使用

  • 一个正在运行的 AWS IoT SiteWise 演示。

    注意

    本教程需要使用在 Use the AWS IoT SiteWise demo 中创建的资源。在继续本教程之前,必须先完成本教程。

    创建该演示通常需要大约 3 分钟。如果演示创建失败,则可能表明您的 AWS 账户权限不足。在这种情况下,请切换到具有管理权限的帐户。有关所需权限的更多信息,请参阅如何 AWS IoT SiteWise 与 IAM 配合使用

    重要

    在完成本教程之前,请保留所有演示资源。删除任何组件都可能会中断演示的功能并影响您在 Grafana 中显示数据的能力。

第 1 步:配置您的亚马逊托管 Grafana 工作空间

在此过程中,创建并配置 Amazon Managed Grafana 工作空间,以可视化您的风电场数据。

  1. 登录亚马逊托管 Grafana 控制台。

  2. 选择创建工作区

  3. 工作区详细信息下,输入工作空间的名称,例如SiteWiseTutorialDemo

  4. Grafana 版本下,选择最新版本。选择此版本可获得最多的 up-to-date特性和功能。有关不同版本集的更多信息,请参阅亚马逊托管 Grafana 用户指南中的 Grafana 版本之间的差异

  5. 选择下一步

  6. 在 “身份验证访问权限” 下,选择 AWS IAM 身份中心

    • 如果您的账户 AWS 中的 IAM 身份中心未启用,系统将提示您先进行设置。有关如何设置用户访问权限的详细说明,请参阅亚马逊托管 Grafana 用户指南中的亚马逊托管 Grafana 基于身份的策略示例

  7. 在 “权限类型” 下,选择 “服务管理”。Amazon Managed Grafana 会自动为您选择在此工作空间中使用的 AWS 任何数据源创建和配置必要的 IAM 角色和权限。对于组织成员账户,只有当账户被指定为委托管理员时,服务管理选项才可用。有关设置委派管理员账户的信息,请参阅《CloudFormation 用户指南》中的注册委托管理员成员账户

  8. “工作区配置选项” 下,执行以下操作:

    1. 选择 “打开 Grafana 提醒”。使用此设置,您可以通过工作区中的集中式界面创建和管理警报。有关更多信息,请参阅《亚马逊托管 Grafana 用户指南》中的 “使用 Grafana 提醒”。

    2. 选择 “开启插件管理”。这允许您在工作区中安装、更新和卸载插件。有关更多信息,请参阅《Amazon Managed Grafana 用户指南》中的使用插件扩展您的工作空间

    重要

    请务必启用插件管理。如果不选择此选项,则无法在后续步骤中添加 AWS IoT SiteWise 为数据源。

  9. 在 “网络访问控制” 下,选择 “开放访问”。您将在本教程中使用演示数据,因此可以公开使用工作区。

  10. 选择下一步

  11. 服务托管权限设置页面下,选择当前账户,让 Amazon Managed Grafana 自动创建 AWS 访问您账户内数据的策略和权限。

  12. 在 “数据源” 下,选择AWS IoT SiteWise。有关更多信息,请参阅《亚马逊托管 Grafana 用户指南》中的 “连接到 AWS IoT SiteWise 数据源”。

  13. (可选)在通知渠道下,选择亚马逊 SNS 以允许通过亚马逊 SNS 发送 Grafana 提醒。这将创建一个 IAM 策略,允许向亚马逊 SNS 发布名称以 Grafana 开头的主题。稍后你需要在工作区内的 Grafana 控制台中完成通知频道设置。

  14. 确认工作区的详细信息,然后选择创建工作区。此过程需要几分钟。

  15. 在 “身份验证” 选项卡上AWS 的 IAM Identity Cen ter 下,通过执行以下操作将用户或群组分配到您的工作空间:

    1. 要分配管理 AWS IoT SiteWise 数据的用户,请选择分配新用户或群组。然后从 “操作” 下拉列表中选择 “设为管理员”,授予他们管理权限。

      重要

      要管理 Grafana 工作区,必须将角色分配给Admin至少一个用户。该用户将拥有对 Grafana 工作区控制台的完全访问权限。

现在,您已经设置并配置了您的 Grafana 工作空间。在下一步中,您可以添加 AWS IoT SiteWise 为数据源,然后开始为风力发电场数据创建可视化效果。在您的工作空间中,您可以实时查询、可视化和分析您的工业数据。有关亚马逊托管 Grafana 工作空间的更多信息,请参阅亚马逊托管 Grafana 用户指南中的使用您的 Grafana 工作空间。

步骤 2:添加 AWS IoT SiteWise 为数据源

为了帮助您可视化数据,Amazon Managed Grafana 包含 AWS 数据源插件,可简化连接的过程。 AWS 服务此插件已预先安装在您的工作区中,它提供了一个统一的界面,用于发现和配置 AWS 资源作为数据源。为了实现风力发电场的可视化,您将使用此插件进行连接 AWS IoT SiteWise。有关更多信息,请参阅《亚马逊托管 Grafana 用户指南》中的 “连接到 AWS IoT SiteWise 数据源”。

在开始查询风电场数据之前, AWS 数据源插件需要相应的权限才能访问您的 AWS IoT SiteWise 资源。当您在上一步中选择 AWS IoT SiteWise 作为数据源时,这些权限是自动配置的。有关插件权限的更多信息,请参阅 Amazon Managed Grafana 用户指南中的必需权限

AWS IoT SiteWise 连接到你的 Grafana 工作空间

  1. 打开 Amazon Managed Grafana 控制台。在您的工作空间详情页面中,选择 Grafana 工作空间 URL 下显示的网址。工作空间 URL 将打开 Grafana 工作空间控制台登录页面。

  2. 选择使用 AWS IAM 身份中心登录并输入您的证书。只有当你回复了 Amazon Managed Grafana 发送的提示你为 IAM 身份中心创建密码的电子邮件时,这些证书才有效。

  3. 在左侧导航窗格中,选择应用程序,然后选择AWS 数据源,然后选择AWS 服务选项卡。

  4. 在 “立即安装” 下 AWS IoT SiteWise,选择 “立即安装” 以安装最新版本的 AWS IoT SiteWise 插件。

  5. 导航到数据源选项卡,然后选择物联网 SiteWise作为服务。

  6. 默认区域下,选择要从中检索数据的区域,例如美国东部(弗吉尼亚北部)

  7. 为插件指定参数后,选择添加数据源

  8. 选择 “前往设置”

  9. 在 “连接详细信息” 下,选择 “保存并测试” 以验证服务是否正常运行。

第 3 步:创建仪表板以浏览和可视化您的数据

在此步骤中,创建 Grafana 仪表板,以可视化您之前创建的演示风电场数据。仪表板通过在单个视图中显示多个可视化效果来帮助您监控数据。您可以使用仪表板来跟踪指标、分析模式并从工业数据中获得见解。有关更多信息,请参阅《亚马逊托管 Grafana 用户指南》中的创建您的第一个控制面板

在 Grafana 中创建你的第一个控制面板

  1. 在左侧导航窗格中,选择仪表板,然后选择创建仪表板开始构建您的第一个仪表板。

  2. 选择添加可视化。这将打开面板编辑器,您可以在其中配置数据源、查询和可视化设置。

  3. 在 “查询” 选项卡下,从下拉菜单中选择 AWS IoT SiteWise 数据源。

  4. 在 “查询类型” 下,从下拉菜单中选择 “获取属性值聚合”,以检索一段时间内资产属性的聚合值。

  5. 选择 “浏览” 以查看层次结构中的可用资产。从 “层次结构” 选项卡中,选择 “演示风电场资产”,然后选择 “演示涡轮机资产 1”。

  6. 在 “属性” 下,从可用属性中选择 “平均功率”。选择 “运行查询” 以运行查询,以便您可以预览输出。可视化将更新以显示的平均功率数据Demo Turbine Asset 1

  7. 在右侧导航窗格中,为新面板指定一个标题,例如Turbine Demo 1 (Average Power)。选择 Apply (应用) 以保存更改。

    警告

    每当你对仪表板进行任何更改时,请先保存仪表板,然后再刷新页面或导航离开。否则,您将失去进度。

  8. 在右上角,选择保存仪表板。系统将提示您输入仪表板的名称,例如SiteWise Wind Farm Demo Dashboard

  9. 选择保存

有关共享控制面板的信息,请参阅 Amazon Managed Grafana 用户指南中的共享控制面板和面板

添加另一个面板以可视化风速

  1. 选择添加可视化以打开一个空白面板。

  2. 在 “查询” 选项卡下,从下拉菜单中选择 AWS IoT SiteWise 数据源。

  3. 在 “查询类型” 下,从下拉菜单中选择 “获取属性值Demo Wind Farm Asset,然后在 “资产” 下选择Demo Turbine Asset 1

  4. 在 “属性” 下,从可用属性中选择 “风速”。选择 “运行查询” 以更新更改。

  5. 在 “可视化” 下,选择仪表。仪表最适合显示风速等单个实时指标。

  6. 在右侧导航窗格中,为新面板指定一个标题,例如Turbine Demo 1 (Wind Speed)

  7. 在 “面板” 选项的 “标准” 选项下,选择 “单位”。选择 “速度”,然后选择 “meters/second (m/s)”。

  8. 选择 Apply (应用) 以保存更改。

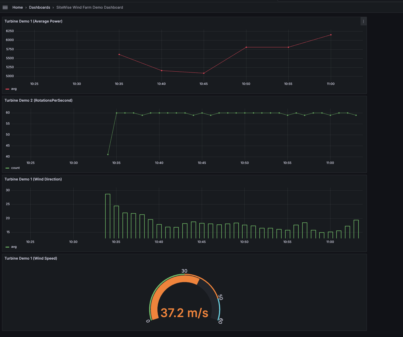
    下图显示了完成此步骤后 Grafana 仪表板的外观。

    使用风电场演示数据创建的示例仪表板。

(可选)步骤 4:设置警报以监控性能

警报在发生后会显示状态变化,以识别您的工业设备的性能问题。有关更多信息,请参阅亚马逊托管 Grafana 用户指南中的亚马逊托管 Grafana 提醒。

在 Grafana 中设置提醒

  1. 在 “规则” 选项卡下Turbine Demo 1 (Average Power),将 “评估每个 to” 5m 和 “For” 设置15m。此配置每 5 分钟评估一次平均功率,如果情况持续超过 15 分钟,则会触发警报。

  2. 在 “条件” 下,选择 “低于” 并输入7,020瓦特。如果平均涡轮机状态降至低于 7,020 瓦特且持续时间超过 5 分钟,则此设置将通知您。有关创建警报的更多信息,请参阅 Amazon Managed Grafana 用户指南中的警报规则字段

您已完成本教程。在此过程中,您创建了一个 Grafana 工作区,并将其配置为可视化来自的风电场数据。 AWS IoT SiteWise您构建了一个包含多种控件类型的交互式仪表板,包括平均功率的时间序列图和风速仪表。您还可以设置警报来监控涡轮机性能,使您能够在潜在问题中断生产之前将其识别出来。您可以通过添加更多可视化效果、创建更多警报或连接其他 AWS 数据源来继续增强仪表板,以更深入地了解您的工业运营。

第 5 步:完成教程后清理资源

完成有关使用 Grafana 可视化数据的本教程后,请清理资源以免产生额外费用。

要删除演 AWS IoT SiteWise 示

  1. 导航至 AWS IoT SiteWise 控制台

  2. 在页面的右上角,选择删除演示。

  3. 在确认对话框中,输入 DELETE,然后选择 删除

有关更多信息,请参阅 删除演 AWS IoT SiteWise 示

如果您删除 Amazon Managed Grafana,则该工作空间的所有配置数据也会被删除。这包括控制面板、数据来源配置、警报和快照。

删除亚马逊托管 Grafana 工作空间

  1. 打开 Amazon Managed Grafana 控制台

  2. 在左侧导航窗格中,选择菜单图标。

  3. 选择所有工作区

  4. 选择要删除的工作区的名称。

  5. 选择删除

  6. 要确认删除,请输入工作区的名称并选择删除

    注意

    此过程将删除工作区。其他资源可能不会删除。例如,该工作区使用的 IAM 角色不会删除(但如果不再使用,可能会被解锁)。

有关更多信息,请参阅亚马逊托管 Grafana 用户指南中的删除亚马逊托管 Grafana 工作空间

其他资源

有关可视化数据的更多信息,请参阅以下资源: