View a markdown version of this page

Performance Insights 控制面板概览 - Amazon DocumentDB

本文属于机器翻译版本。若本译文内容与英语原文存在差异,则一律以英文原文为准。

Performance Insights 控制面板概览

与 Performance Insights 进行交互的最简单方式即为控制面板。以下示例显示了 Amazon DocumentDB 实例的控制面板。默认情况下,Performance Insights 控制面板将显示最近一小时的数据。

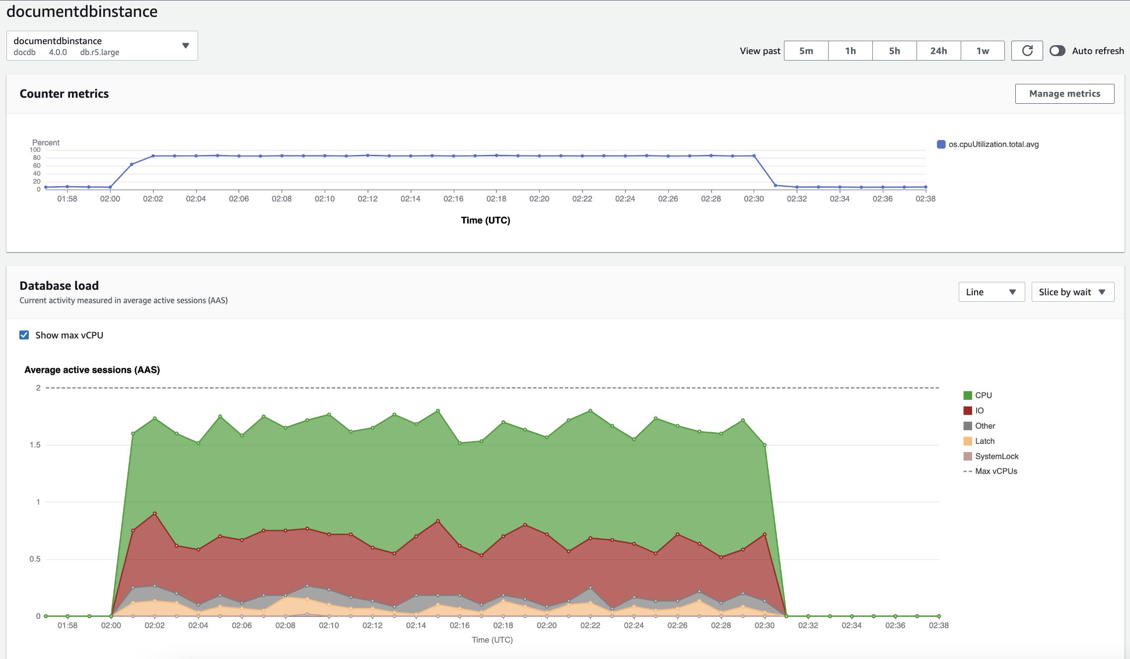
性能详情控制面板,其中显示了 Amazon DocumentDB 实例随时间推移的 CPU 利用率和数据库负载。

控制面板分为以下几个部分:

  1. 计数器指标:显示特定性能计数器指标的数据。

  2. 数据库负载:显示数据库负载与最大 vCPU 线表示的数据库实例容量的比较情况。

  3. 主要维度:显示对数据库负载影响最大的主要维度。这些维度包括 waitsquerieshostsdatabasesapplications

计数器指标图表

使用计数器指标,您可以自定义 Performance Insights 控制面板来包括最多 10 个其他图表。这些图表显示了所选的数十个操作系统指标。您可将此信息与数据库负载相关联,以帮助识别和分析性能问题。

计数器指标图表显示了性能计数器的数据。

计数器指标图表,其中显示了随时间推移的 CPU 利用率。

要更改性能计数器,请选择管理指标。您可以选择多个 OS 指标,如以下屏幕截图所示。要查看任何指标的详细信息,请将鼠标悬停在相应指标名称上。

性能详情控制面板指标选择界面,其中具有操作系统指标选项。

数据库负载图表

数据库负载图表显示数据库负载与最大 vCPU 线表示的实例容量的比较情况。预设情况下,堆叠折线图将以每单位时间的平均活动会话数表示数据库负载。数据库负载按等待状态进行切片(分组)。

数据库负载图表,其中显示了随时间推移的平均活动会话数,在接近末尾时出现 CPU 使用率激增。
按维度切片的数据库负载

您可以选择按任何受支持维度分组的活动会话显示负载。下图显示了 Amazon DocumentDB 实例的维度。

图表,其中显示了数据库负载,下拉列表中显示了各种“切片依据”选项。
维度项目的数据库负载详细信息

要查看维度中数据库负载项目的详细信息,请将光标悬停在相应项目名称上。下图显示了查询语句的详细信息。

条形图,其中显示了数据库负载,将鼠标悬停在项目名称上时会显示其他详细信息。

要在图例中查看任何项目在选定时间段内的详细信息,请将鼠标悬停在相应项目上。

条形图,其中显示了数据库负载,将鼠标悬停在条形上时会显示其他详细信息。

主要维度表

主要维度表将按不同的维度切割数据库负载。维度是数据库负载不同特征的类别或“切片依据”。如果维度为查询,则主要查询显示了对数据库负载影响最大的查询语句。

请选择以下任何一个维度选项卡。

“排名靠前的查询维度”选项卡,其中显示了两个排名靠前的查询。

下表简要说明了每个选项卡。

选项卡 说明

主要等待

数据库后端正在等待的事件

主要查询

当前正在运行的查询语句

主要主机

所连接客户端的主机 IP 和端口

主要数据库

客户端所连接的数据库的名称

主要应用程序

连接到数据库的应用程序的名称

要了解如何使用主要查询选项卡分析查询,请参阅 主要查询选项卡概览