View a markdown version of this page

测试和仿真仪表板 - Amazon Connect

本文属于机器翻译版本。若本译文内容与英语原文存在差异,则一律以英文原文为准。

测试和仿真仪表板

Amazon Connect 支持测试和模拟控制面板和指标。要查看这些仪表板,您必须在安全配置文件页面中将仪表板分析和优化的权限设置为全部,并在测试和模拟的安全配置文件中设置权限以供测试用例查看。

以下过程说明如何查看仪表板。

查看控制面板
  1. 打开 Amazon Connect 控制台,网址为https://console.aws.amazon.com/connect/

  2. 在主导航窗格中,选择 “分析和优化”,然后选择 “仪表板和报告”。

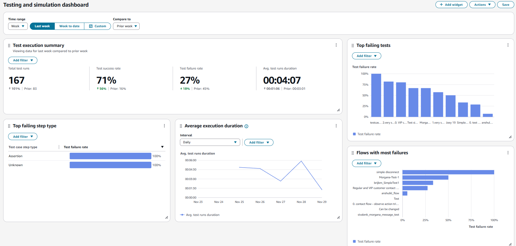
  3. 选择 “测试和仿真” 仪表板。仪表板显示有关测试执行的分析报告,包括摘要指标、各种失败指标的明细以及执行持续时间指标。