View a markdown version of this page

下载并查看 Amazon Connect 联系人控制面板(CCP)日志 - Amazon Connect

本文属于机器翻译版本。若本译文内容与英语原文存在差异,则一律以英文原文为准。

下载并查看 Amazon Connect 联系人控制面板(CCP)日志

本主题适用于需要排查座席的联系人控制面板(CCP)问题的 IT 管理员和开发人员。

下载 CCP 日志

  1. 在座席桌面上的 CCP 中,选择设置下载日志

    CCP,右上角的设置图标,页面底部的下载日志链接。
  2. agent-log.txt 文件将保存到浏览器的默认目录中。下载文件后,您可以像重命名计算机上任何其他文件一样更改文件名。在下载文件之前,您无法自定义文件名。

使用 Amazon Connect CCP 日志解析器查看 CCP 日志

下载座席的 CCP 日志后,您可以使用 Amazon Connect CCP 日志解析器进一步排除故障,更好地了解错误和错误发生方式的详细细节。查看 CCP 日志还将使您能够识别错误并在可能的情况下解决错误问题。

将 CCP 日志文件加载到 CCP 日志解析器中并查看日志
  1. 打开 CCP 日志解析器https://tools.connect.aws/ccp-log-parser/)。

  2. 将诸如 agent-log.txt 日志文件拖放到解析器中。下图显示了日志解析器。

    Amazon Connect CCP 日志解析器界面,其中显示了用于分析座席日志的文件上传区域。
  3. 快照和日志选项卡上,您可以查看座席会话期间记录的日志。

    通常,日志条目会折叠,但大多数日志条目都包含更多信息。要查看 JSON 格式的原始日志对象,请单击 + 展开或折叠包含更多信息的日志行。

    注意

    CCP 日志不会在浏览器刷新后保留。

    CCP 日志解析器,其中显示已解析的座席日志条目以及可扩展的详细信息。
  4. 在日志条目的左侧,您可以选择“快照”。CCP 会定期 AgentSnapshot 从 Amazon Connect 中检索。“快照”会显示在这些检索期间捕获的座席状态。点击某个快照会突出显示从该快照直到下一个快照的相应部分。

    CCP 日志解析器,其中显示包含座席状态信息的快照面板。
  5. 下图显示了一个快照日志,其中包含一个软电话错误。

    CCP 日志解析器,其中显示包含一个软电话错误消息的快照日志。
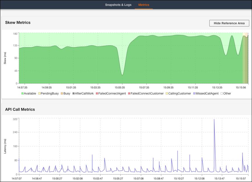
  6. 指标选项卡上,您可以查看以下指标:

    • 倾斜指标显示座席端(座席的工作站)本地时间戳与服务器端(Amazon Connect 服务)时间戳之间的差异(以毫秒为单位)。

    • API 调用指标显示来自 CCP 的 API 调用的延迟。

    • WebRTC 指标:如果呼叫是通过 CCP 拨打的,则此指标可用。WebRTC 指标显示通话期间的媒体流状况。

    “CCP 日志解析器指标”选项卡,其中显示了倾斜指标和 API 调用指标数据。
    CCP 日志解析器 WebRTC 指标部分,其中显示了通话期间的媒体流状况。

有关排查通话质量问题的说明,请参阅 使用联系记录中的 QualityMetrics 来解决音频质量问题