Crie CloudWatch painéis personalizados usando modelos CloudFormation - Amazon WorkSpaces

As traduções são geradas por tradução automática. Em caso de conflito entre o conteúdo da tradução e da versão original em inglês, a versão em inglês prevalecerá.

Crie CloudWatch painéis personalizados usando modelos CloudFormation

AWS fornece CloudFormation modelos que você pode usar para criar CloudWatch painéis personalizados. WorkSpaces Escolha entre as seguintes opções de CloudFormation modelo para criar painéis personalizados para você WorkSpaces no CloudFormation console.

Considerações antes de começar

Considere o seguinte antes de começar a usar CloudWatch painéis personalizados:

  • Crie seus painéis da mesma forma que Região da AWS os implantados WorkSpaces que você deseja monitorar.

  • Você também pode criar painéis personalizados usando o CloudWatch console.

  • Um custo pode estar associado a CloudWatch painéis personalizados. Para obter informações sobre preços, consulte Amazon CloudWatch Pricing

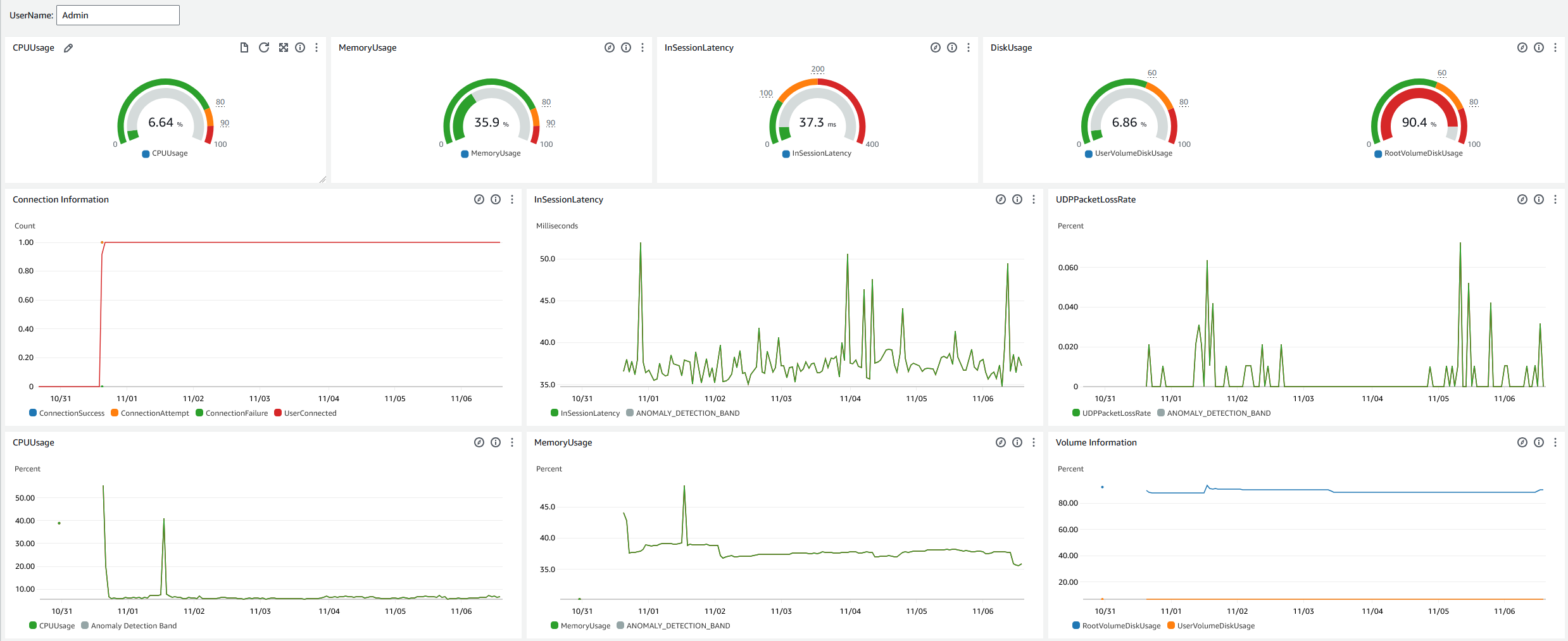
Painel do Help Desk

O painel do Help Desk exibe as seguintes métricas para uma específica WorkSpace:

  • Uso da CPU

  • Uso de memória

  • Latência na sessão

  • Volume raiz

  • Volume do usuário

  • Perda de pacotes

  • Uso do disco

A seguir está um exemplo do painel do Help Desk.

O exemplo de painel de suporte técnico para CloudWatch.

Conclua o procedimento a seguir para criar um painel personalizado CloudWatch usando CloudFormation.

  1. Abra a página Criar pilha no CloudFormation console. Esse link abre a página com a localização do bucket Amazon S3 do modelo de CloudWatch painel personalizado do Help Desk pré-preenchida.

  2. Revise as seleções padrão na página Criar pilha. Observe que o campo URL do Amazon S3 é pré-preenchido com a localização do bucket do Amazon S3 do modelo. CloudFormation

  3. Escolha Próximo.

  4. Na caixa Nome da pilha, insira o nome da pilha.

    O nome da pilha é um identificador que ajuda a encontrar uma determinada pilha em uma lista de pilhas. Um nome de pilha pode conter apenas caracteres alfanuméricos (sensíveis a maiúsculas e minúsculas) e hifens. Ele deve começar com um caractere alfabético e não pode ter mais de 128 caracteres.

  5. Na caixa de DashboardNametexto, insira o nome que você deseja dar ao seu painel.

    O nome do painel pode conter somente caracteres alfanuméricos, traço () e sublinhado (_).

  6. Escolha Próximo.

  7. Revise as seleções padrão na página Configurar opções de pilha e selecione Próximo.

  8. Role a tela para baixo até Transformações podem exigir recursos de acesso e marque as caixas para confirmação. Em seguida, escolha Enviar para criar a pilha e o CloudWatch painel personalizado.

    Importante

    Um custo pode estar associado a CloudWatch painéis personalizados. Para obter informações sobre preços, consulte Amazon CloudWatch Pricing

  9. Abra o CloudWatch console em https://console.aws.amazon.com/cloudwatch/.

  10. Na barra de navegação à esquerda, escolha Painéis.

  11. Em Painéis personalizados, escolha o painel com o nome que você inseriu anteriormente neste procedimento.

  12. Usando o modelo de amostra do Help Desk, insira o UserName do WorkSpace para monitorar seus dados.

Painel do Connection Insights

O painel do Connection Insights exibe as versões, plataformas e endereços IP do cliente que estão conectados ao seu WorkSpaces. Esse painel permite que você entenda melhor como seus usuários estão se conectando para poder notificá-los de modo proativo usando um cliente desatualizado. As variáveis dinâmicas permitem monitorar os detalhes dos endereços IP ou diretórios específicos.

A seguir está um exemplo do painel do Connection Insights.

O exemplo de painel de insights de conexão para CloudWatch.

Conclua o procedimento a seguir para criar um painel personalizado CloudWatch usando CloudFormation.

  1. Abra a página Criar pilha no CloudFormation console. Esse link abre a página com a localização do bucket Amazon S3 do modelo de CloudWatch painel personalizado do Connection Insights pré-preenchida.

  2. Revise as seleções padrão na página Criar pilha. Observe que o campo URL do Amazon S3 é pré-preenchido com a localização do bucket do Amazon S3 do modelo. CloudFormation

  3. Escolha Próximo.

  4. Na caixa Nome da pilha, insira o nome da pilha.

    O nome da pilha é um identificador que ajuda a encontrar uma determinada pilha em uma lista de pilhas. Um nome de pilha pode conter apenas caracteres alfanuméricos (sensíveis a maiúsculas e minúsculas) e hifens. Ele deve começar com um caractere alfabético e não pode ter mais de 128 caracteres.

  5. Na caixa de DashboardNametexto, insira o nome que você deseja dar ao seu painel. Insira outras informações relevantes de configuração do grupo de CloudWatch acesso.

    O nome do painel pode conter somente caracteres alfanuméricos, traço () e sublinhado (_).

  6. Em LogRetention, insira o número de dias LogGroup pelos quais você deseja reter seu.

  7. Em SetupEventBridge, escolha se você deseja implantar a EventBridge regra para obter registros de WorkSpaces acesso.

  8. Em WorkSpaceAccessLogsName, insira o nome do CloudWatch LogGroup que tem os registros de WorkSpaces acesso.

  9. Escolha Próximo.

  10. Revise as seleções padrão na página Configurar opções de pilha e selecione Próximo.

  11. Role a tela para baixo até Transformações podem exigir recursos de acesso e marque as caixas para confirmação. Em seguida, escolha Enviar para criar a pilha e o CloudWatch painel personalizado.

    Importante

    Um custo pode estar associado a CloudWatch painéis personalizados. Para obter informações sobre preços, consulte Amazon CloudWatch Pricing

  12. Abra o CloudWatch console em https://console.aws.amazon.com/cloudwatch/.

  13. Na barra de navegação à esquerda, escolha Painéis.

  14. Em Painéis personalizados, escolha o painel com o nome que você inseriu anteriormente neste procedimento.

  15. Agora você pode monitorar seus dados usando o painel Connection Insights. WorkSpace

Painel de monitoramento da Internet

O painel de monitoramento da Internet exibe detalhes sobre o provedor de serviços de Internet (ISP) que seus usuários estão usando para ingressar em suas WorkSpaces instâncias. Ele fornece detalhes sobre cidade, estado, ASN, nome da rede, número de conexões WorkSpaces, desempenho e pontuações de experiência. Você também pode usar endereços IP específicos para obter os detalhes de seus usuários que se conectam a partir de um local específico. Implante um monitor de CloudWatch internet para obter informações de dados do ISP. Para obter mais informações, consulte Usando o Amazon CloudWatch Internet Monitor.

A seguir está um exemplo do painel de monitoramento da Internet.

O exemplo de painel de monitoramento da Internet para CloudWatch.
Para criar um painel personalizado CloudWatch usando CloudFormation
nota

Antes de criar um painel personalizado, certifique-se de criar um Monitor da Internet com o Monitor CloudWatch da Internet. Para obter mais informações, consulte Criação de um monitor no Amazon CloudWatch Internet Monitor usando o console

  1. Abra a página Criar pilha no CloudFormation console. Esse link abre a página com a localização do bucket Amazon S3 do modelo de CloudWatch painel personalizado do Internet Monitoring pré-preenchida.

  2. Revise as seleções padrão na página Criar pilha. Observe que o campo URL do Amazon S3 é pré-preenchido com a localização do bucket do Amazon S3 do modelo. CloudFormation

  3. Escolha Próximo.

  4. Na caixa Nome da pilha, insira o nome da pilha.

    O nome da pilha é um identificador que ajuda a encontrar uma determinada pilha em uma lista de pilhas. Um nome de pilha pode conter apenas caracteres alfanuméricos (sensíveis a maiúsculas e minúsculas) e hifens. Ele deve começar com um caractere alfabético e não pode ter mais de 128 caracteres.

  5. Na caixa de DashboardNametexto, insira o nome que você deseja dar ao seu painel. Insira outras informações relevantes de configuração do grupo de CloudWatch acesso.

    O nome do painel pode conter somente caracteres alfanuméricos, traço () e sublinhado (_).

  6. Em ResourcesToMonitor, insira o ID do diretório para o qual você ativou o monitoramento da Internet.

  7. Em MonitorName, insira o nome do monitor da Internet que você deseja usar.

  8. Escolha Próximo.

  9. Revise as seleções padrão na página Configurar opções de pilha e selecione Próximo.

  10. Role a tela para baixo até Transformações podem exigir recursos de acesso e marque as caixas para confirmação. Em seguida, escolha Enviar para criar a pilha e o CloudWatch painel personalizado.

    Importante

    Um custo pode estar associado a CloudWatch painéis personalizados. Para obter informações sobre preços, consulte Amazon CloudWatch Pricing

  11. Abra o CloudWatch console em https://console.aws.amazon.com/cloudwatch/.

  12. Na barra de navegação à esquerda, escolha Painéis.

  13. Em Painéis personalizados, escolha o painel com o nome que você inseriu anteriormente neste procedimento.

  14. Agora você pode monitorar seus dados usando o painel de monitoramento da Internet. WorkSpace