Utilização de consultas programadas e dados brutos para detalhamentos - Amazon Timestream

Para recursos semelhantes aos do Amazon Timestream para, considere o Amazon Timestream LiveAnalytics para InfluxDB. Ele oferece ingestão de dados simplificada e tempos de resposta de consulta de um dígito em milissegundos para análises em tempo real. Saiba mais aqui.

As traduções são geradas por tradução automática. Em caso de conflito entre o conteúdo da tradução e da versão original em inglês, a versão em inglês prevalecerá.

Utilização de consultas programadas e dados brutos para detalhamentos

É possível utilizar as estatísticas agregadas de toda a sua frota para identificar áreas que necessitam de mais detalhes e, posteriormente, empregar os dados brutos para aprofundar a análise e obter insights mais detalhados.

Neste exemplo, você verá como usar o painel agregado para identificar qualquer implantação (uma implantação é para um determinado microsserviço em uma determinada região, célula, silo e zona de disponibilidade) que parece ter maior utilização da CPU em comparação com outras implantações. Em seguida, é possível detalhar para entender melhor o uso dos dados brutos. Como esses detalhamentos podem ser pouco frequentes e acessar apenas dados relevantes para a implantação, é possível usar os dados brutos para essa análise e não precisa usar consultas agendadas.

Detalhamento por implantação

O painel abaixo fornece informações detalhadas sobre estatísticas mais granulares e em nível de servidor em uma determinada implantação. Para ajudá-lo a detalhar as diferentes partes da sua frota, esse painel usa variáveis como região, célula, silo, microsserviço e zona de disponibilidade. Em seguida, mostra algumas estatísticas agregadas dessa implantação.

Dashboard showing deployment statistics with filters for region, cell, silo, and other parameters.
CPU distribution graph showing consistent patterns for avg, p90, p95, and p99 values over 24 hours.

Na consulta abaixo, você pode ver que os valores escolhidos na lista suspensa das variáveis são usados como predicados na cláusula WHERE da consulta, o que permite que você se concentre apenas nos dados da implantação. Em seguida, o painel traça as métricas agregadas de CPU para instâncias nessa implantação. É possível os dados brutos para realizar esse detalhamento com latência de consulta interativa para obter insights mais profundos.

SELECT bin(time, 5m) as minute, ROUND(AVG(cpu_user), 2) AS avg_value, ROUND(APPROX_PERCENTILE(cpu_user, 0.9), 2) AS p90_value, ROUND(APPROX_PERCENTILE(cpu_user, 0.95), 2) AS p95_value, ROUND(APPROX_PERCENTILE(cpu_user, 0.99), 2) AS p99_value FROM "raw_data"."devops" WHERE time BETWEEN from_milliseconds(1636527099476) AND from_milliseconds(1636613499476) AND region = 'eu-west-1' AND cell = 'eu-west-1-cell-10' AND silo = 'eu-west-1-cell-10-silo-1' AND microservice_name = 'demeter' AND availability_zone = 'eu-west-1-3' AND measure_name = 'metrics' GROUP BY bin(time, 5m) ORDER BY 1

Estatísticas da instância

Esse painel calcula ainda outra variável que também lista as servers/instances com alta utilização da CPU, classificadas em ordem decrescente de utilização. A consulta usada para calcular essa variável é exibida abaixo.

WITH microservice_cell_avg AS ( SELECT AVG(cpu_user) AS microservice_avg_metric FROM "raw_data"."devops" WHERE $__timeFilter AND measure_name = 'metrics' AND region = '${region}' AND cell = '${cell}' AND silo = '${silo}' AND availability_zone = '${availability_zone}' AND microservice_name = '${microservice}' ), instance_avg AS ( SELECT instance_name, AVG(cpu_user) AS instance_avg_metric FROM "raw_data"."devops" WHERE $__timeFilter AND measure_name = 'metrics' AND region = '${region}' AND cell = '${cell}' AND silo = '${silo}' AND microservice_name = '${microservice}' AND availability_zone = '${availability_zone}' GROUP BY availability_zone, instance_name ) SELECT i.instance_name FROM instance_avg i CROSS JOIN microservice_cell_avg m WHERE i.instance_avg_metric > (1 + ${utilization_threshold}) * m.microservice_avg_metric ORDER BY i.instance_avg_metric DESC

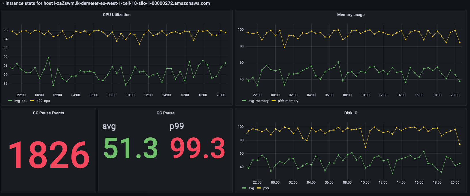
Na consulta anterior, a variável é recalculada dinamicamente, dependendo dos valores escolhidos para as outras variáveis. Depois que a variável é preenchida para uma implantação, é possível escolher instâncias individuais da lista para visualizar melhor as métricas dessa instância. É possível escolher as diferentes instâncias no menu suspenso dos nomes das instâncias, conforme visto no instantâneo abaixo.

List of Amazon Web Services (AWS) resource identifiers for Demeter instances in eu-west-1 region.
Dashboard showing CPU utilization, memory usage, GC pause events, and disk I/O metrics for an AWS instance.

Os painéis anteriores mostram as estatísticas da instância selecionada e abaixo estão as consultas usadas para obter essas estatísticas.

SELECT BIN(time, 30m) AS time_bin, AVG(cpu_user) AS avg_cpu, ROUND(APPROX_PERCENTILE(cpu_user, 0.99), 2) as p99_cpu FROM "raw_data"."devops" WHERE time BETWEEN from_milliseconds(1636527099477) AND from_milliseconds(1636613499477) AND measure_name = 'metrics' AND region = 'eu-west-1' AND cell = 'eu-west-1-cell-10' AND silo = 'eu-west-1-cell-10-silo-1' AND availability_zone = 'eu-west-1-3' AND microservice_name = 'demeter' AND instance_name = 'i-zaZswmJk-demeter-eu-west-1-cell-10-silo-1-00000272.amazonaws.com' GROUP BY BIN(time, 30m) ORDER BY time_bin desc
SELECT BIN(time, 30m) AS time_bin, AVG(memory_used) AS avg_memory, ROUND(APPROX_PERCENTILE(memory_used, 0.99), 2) as p99_memory FROM "raw_data"."devops" WHERE time BETWEEN from_milliseconds(1636527099477) AND from_milliseconds(1636613499477) AND measure_name = 'metrics' AND region = 'eu-west-1' AND cell = 'eu-west-1-cell-10' AND silo = 'eu-west-1-cell-10-silo-1' AND availability_zone = 'eu-west-1-3' AND microservice_name = 'demeter' AND instance_name = 'i-zaZswmJk-demeter-eu-west-1-cell-10-silo-1-00000272.amazonaws.com' GROUP BY BIN(time, 30m) ORDER BY time_bin desc
SELECT COUNT(gc_pause) FROM "raw_data"."devops" WHERE time BETWEEN from_milliseconds(1636527099477) AND from_milliseconds(1636613499478) AND measure_name = 'events' AND region = 'eu-west-1' AND cell = 'eu-west-1-cell-10' AND silo = 'eu-west-1-cell-10-silo-1' AND availability_zone = 'eu-west-1-3' AND microservice_name = 'demeter' AND instance_name = 'i-zaZswmJk-demeter-eu-west-1-cell-10-silo-1-00000272.amazonaws.com'
SELECT avg(gc_pause) as avg, round(approx_percentile(gc_pause, 0.99), 2) as p99 FROM "raw_data"."devops" WHERE time BETWEEN from_milliseconds(1636527099478) AND from_milliseconds(1636613499478) AND measure_name = 'events' AND region = 'eu-west-1' AND cell = 'eu-west-1-cell-10' AND silo = 'eu-west-1-cell-10-silo-1' AND availability_zone = 'eu-west-1-3' AND microservice_name = 'demeter' AND instance_name = 'i-zaZswmJk-demeter-eu-west-1-cell-10-silo-1-00000272.amazonaws.com'
SELECT BIN(time, 30m) AS time_bin, AVG(disk_io_reads) AS avg, ROUND(APPROX_PERCENTILE(disk_io_reads, 0.99), 2) as p99 FROM "raw_data"."devops" WHERE time BETWEEN from_milliseconds(1636527099478) AND from_milliseconds(1636613499478) AND measure_name = 'metrics' AND region = 'eu-west-1' AND cell = 'eu-west-1-cell-10' AND silo = 'eu-west-1-cell-10-silo-1' AND availability_zone = 'eu-west-1-3' AND microservice_name = 'demeter' AND instance_name = 'i-zaZswmJk-demeter-eu-west-1-cell-10-silo-1-00000272.amazonaws.com' GROUP BY BIN(time, 30m) ORDER BY time_bin desc