View a markdown version of this page

Monitoramento operacional unificado com o Cluster Insights - OpenSearch Serviço Amazon

As traduções são geradas por tradução automática. Em caso de conflito entre o conteúdo da tradução e da versão original em inglês, a versão em inglês prevalecerá.

Monitoramento operacional unificado com o Cluster Insights

O Amazon OpenSearch Service agora inclui o Cluster Insights, uma solução de monitoramento que fornece visibilidade operacional abrangente de seus clusters por meio de um único painel. Isso elimina a complexidade de ter que analisar e correlacionar vários registros e métricas para identificar riscos potenciais à disponibilidade ou ao desempenho do cluster. A solução automatiza a consolidação de dados operacionais críticos entre nós, índices e fragmentos, transformando a solução de problemas complexa em um processo simplificado. Você pode detectar problemas como fragmentos grandes e marcas d'água com pouco disco, visualizar métricas detalhadas nos níveis de nó, índice e fragmento e acessar as melhores práticas de segurança e resiliência.

nota

O Cluster Insights está disponível por meio da interface de usuário do OpenSearch serviço sem custo adicional para todos os usuários que executam a OpenSearch versão 2.17 ou posterior. Além disso, os domínios com OpenSearch as versões 2.17 e 2.19 também precisam estar na atualização mais recente da versão do software de serviço.

Benefícios

  • Monitoramento proativo - monitore a integridade do cluster de forma proativa com métricas de desempenho detalhadas em todos os componentes, desde nós e índices individuais até fragmentos e consultas de pesquisa.

  • Visibilidade unificada - consolide os dados de monitoramento em um único painel

  • Recomendações acionáveis — Obtenha step-by-step orientação para a resolução de problemas

  • Cobertura abrangente — monitore a segurança, a estabilidade e a resiliência em seus OpenSearch clusters

  • Otimização de consultas - identifique consultas que consomem muitos recursos e otimize o desempenho

Com o Cluster Insights, você pode manter o desempenho ideal do cluster, reduzir a sobrecarga operacional e garantir as melhores práticas consistentes em seus OpenSearch clusters

Acesse o Cluster Insights por meio do console

Analise as recomendações de desempenho e resiliência e faça as alterações de configuração necessárias, tudo no mesmo console. No console, na guia Integridade do cluster, você pode acessar o Cluster Insights que lista todos os Insights ativos. Clique em qualquer Insight para ver as recomendações.

Tela 1: Cluster Insights na guia Cluster Health

Acesse o Cluster Insights e métricas detalhadas por meio da OpenSearch interface

Você pode visualizar insights de um cluster de OpenSearch serviços específico por meio da OpenSearch interface do usuário (painéis). Na OpenSearch interface do usuário, um aplicativo é simplesmente uma construção organizacional, como uma pasta. Cada aplicativo pode se conectar e exibir insights para vários clusters OpenSearch de serviços. O acesso ao Cluster Insights requer uma função administrativa no aplicativo de OpenSearch interface do usuário.

nota

O acesso ao Cluster Insights requer uma função administrativa no aplicativo de OpenSearch interface do usuário.

Crie e configure um aplicativo para visualizar o Cluster Insights

  1. Abra o console OpenSearch de serviço em https://console.aws.amazon.com/aos/home

  2. Escolha OpenSearch UI (painéis) na navegação à esquerda

  3. Conclua as etapas a seguir para criar e configurar um aplicativo:

  4. Depois de concluir as duas etapas acima, você pode visualizar o Cluster Insights no painel de OpenSearch interface do usuário na seção Configurações > Administrador de dados > Cluster Insights. O ícone Configurações está localizado na parte inferior esquerda da tela da OpenSearch interface do usuário.

Tela 2: Acesse o administrador de dados a partir da interface OpenSearch

Tela 3: Cluster Insights na seção Gerenciar dados

Compreendendo o Cluster Insights

Esta seção descreve os vários insights disponíveis no Cluster Insights.

Painel de visão geral

A página Visão geral do Cluster Insights, conforme mostrado na captura de tela a seguir, fornece uma visão de alto nível da integridade do seu cluster no nível do aplicativo e compreende as seguintes seções:

Tela 4: página inicial do Cluster Insights no aplicativo de OpenSearch interface do usuário.

Status atual do cluster

Um gráfico de rosca exibe o status de integridade do seu cluster:

  • Verde - Todos os fragmentos e réplicas primários são alocados aos nós

  • Amarelo - Todos os fragmentos primários são alocados, mas algumas réplicas não

  • Vermelho - Pelo menos um fragmento primário não está alocado em nenhum nó

Tendência de insights

O gráfico de tendências acompanha os padrões de problemas nos últimos 30 dias, ajudando você a identificar problemas emergentes e monitorar o progresso da resolução.

Insights abertos atuais

Uma contagem organizada por severidade dos insights abertos nos últimos 30 dias.

OpenSearch Clusters de serviços

Esta seção lista todos os seus OpenSearch clusters com estatísticas importantes, incluindo contagem de nós, contagem de fragmentos e consultas ativas.

Principais insights por severidade

Você pode revisar os insights em todos os domínios do seu aplicativo. Esta seção prioriza os problemas que precisam de atenção imediata (Críticos e de Alta Gravidade). Cada insight inclui uma descrição e recomendações específicas, que podem ajudar você a se concentrar primeiro em questões críticas.

Detalhes dos insights

Cada insight na seção Principais insights por gravidade é interativo e fornece uma análise detalhada. Por exemplo, quando você escolhe o insight Large Shard Size:

  1. Você vê quantos fragmentos excedem o limite e quais índices são afetados.

  2. Um mapa de recursos identifica cada fragmento superdimensionado com seu índice, ID e tamanho atual.

  3. A guia de recomendações fornece orientação sobre step-by-step remediação.

  4. A guia Histórico exibe um cronograma das ações de remediação de recursos.

Detalhes do cluster

Quando você seleciona um cluster específico na seção OpenSearch Service Clusters, OpenSearch exibe insights desse cluster nas seguintes guias: Integridade do cluster, visualização de nós, visualização de índice, visualização de fragmentos e visualização de consulta. A guia Integridade do cluster exibe as seguintes informações:

Visão geral do

As principais informações incluem integridade do cluster, contagem de fragmentos, contagem de nós, contagem de índices e estatísticas de documentos.

Práticas recomendadas para configuração

Os gráficos de rosca mostram a conformidade com as configurações recomendadas de resiliência e segurança.

Insights

Uma tabela lista os insights recentes gerados para o cluster, com as mesmas orientações detalhadas de detalhamento e remediação disponíveis na página de visão geral.

Tela 5: A visão geral do Cluster Health fornece as principais métricas, melhores práticas e insights

Ao clicar em qualquer informação, você pode ver detalhes, recursos e recomendações impactados. Além disso, você também pode ver o histórico dos recursos fixos.

Tela 6: detalhes do Insight. Fornece detalhes, recomendações e cronograma histórico.

Seção de métricas

Os gráficos interativos desta seção exibem as seguintes métricas de cluster:

  • Métricas gerais de integridade do cluster, como status do cluster, status de gravação e documentos pesquisáveis

  • KPIs (Indicadores-chave de desempenho), como taxas e latências de indexação e pesquisa

  • Métricas de utilização de recursos, como JVM e utilização de CPU

Visualizações Node, Index e Shard

As visualizações Node, Index e Shard usam OpenSearch estatísticas para fornecer visibilidade detalhada das operações do cluster. Você pode ver:

  • Métricas em tempo real, como utilização da CPU e pressão da memória JVM

  • Pesquisa e indexação de dados de desempenho

  • Pontos de acesso de recursos em todos os componentes do cluster

  • Diagnóstico granular em nível de nó

  • Maior pilha de fragmentos alocada

Tela 7: métricas de nível de Node, Index e Shard

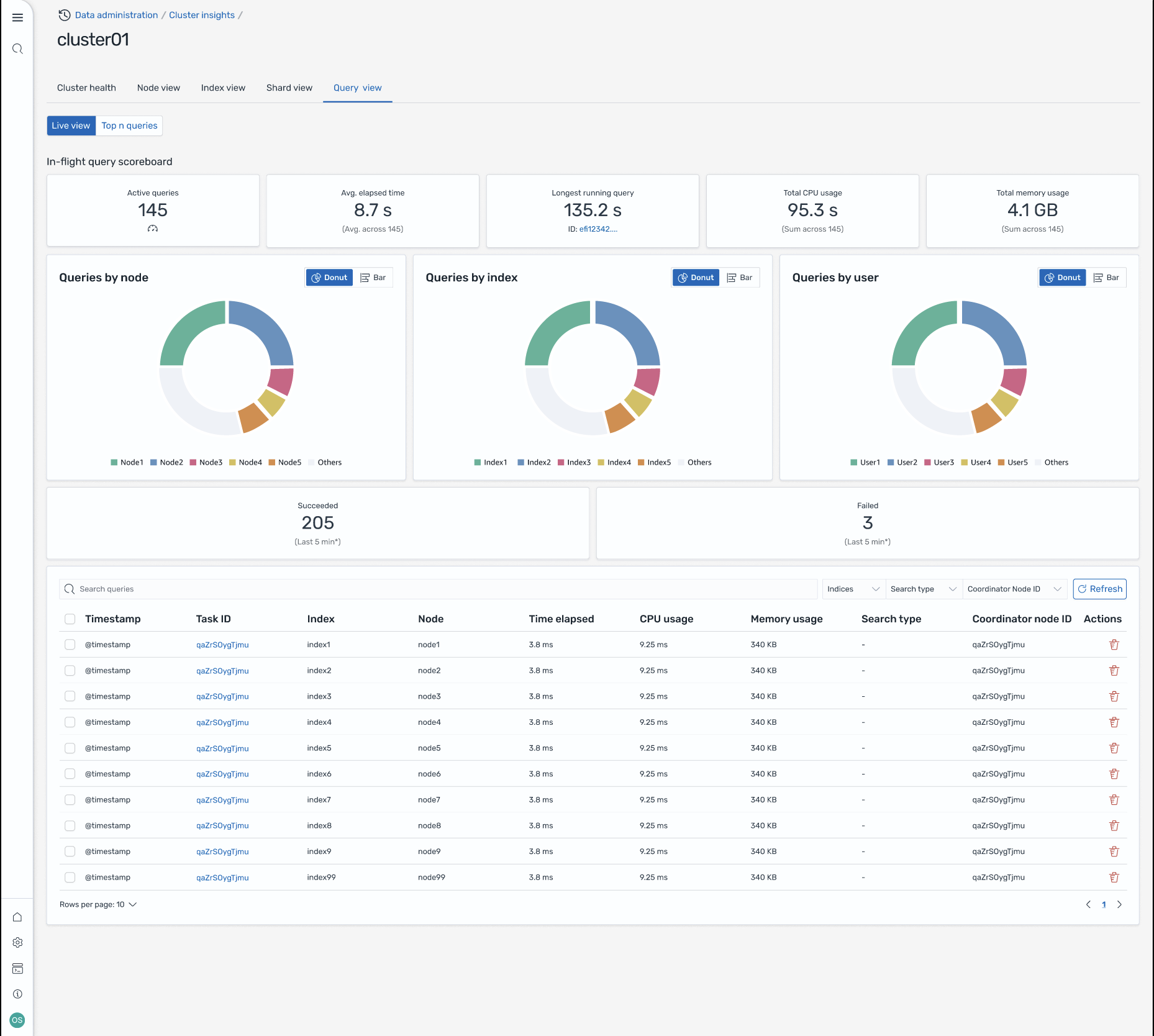
Visualização da consulta

nota

O recurso Query View é compatível com as OpenSearch versões 2.19 ou posteriores.

A página Visualização da consulta ajuda você a monitorar consultas que consomem muitos recursos com:

Configuração de acesso

A visualização das N principais consultas requer permissões de controle de acesso refinadas. Verifique o seguinte:

  • O controle de acesso refinado está ativado em seu domínio.

  • Sua função do IAM (ou usuário interno) é mapeada para uma OpenSearch função com as permissões de cluster necessárias para insights de consulta.

  • Para obter acesso total de administrador, mapeie o ARN da sua função do IAM como uma função de back-end para as funções all_access e security_manager. Você pode fazer isso em OpenSearch Painéis em Segurança > Funções > selecionar a função > Usuários mapeados > Gerenciar mapeamento ou usando a API de segurança (PUT _plugins/_ security/api/rolesmapping/all _access).

Sem mapeamentos de função adequados, os usuários podem receber erros 403 Proibidos ao tentar acessar os dados do Query Insights. Para obter detalhes, consulte Controle de acesso refinado.

Painéis ao vivo

Veja as estatísticas de execução, o uso da CPU e da memória e o progresso da conclusão de cada consulta.

Principais N consultas

Uma tabela classificada mostra as consultas mais significativas com detalhes que incluem:

  • Contagem de consultas

  • Latência, CPU e uso de memória

  • Tipo de pesquisa e nó coordenador

  • Índices alvo e contagem de fragmentos

Detalhes da consulta

Clique duas vezes em qualquer consulta para ver:

  • Carga útil exata da consulta e etapas de execução

  • Detalhamento da latência para cada fase (expandir, consultar, buscar)

  • Recomendações de otimização

Tela 8: visualização ao vivo durante o voo. Você também pode ver as consultas Top-N

Acesse Insights por meio de EventBridge eventos da Amazon

Você pode monitorar insights por meio de EventBridge eventos da Amazon. Para obter detalhes adicionais, verifique as notificações.