Gerar visualizações usando linguagem natural - OpenSearch Serviço Amazon

As traduções são geradas por tradução automática. Em caso de conflito entre o conteúdo da tradução e da versão original em inglês, a versão em inglês prevalecerá.

Gerar visualizações usando linguagem natural

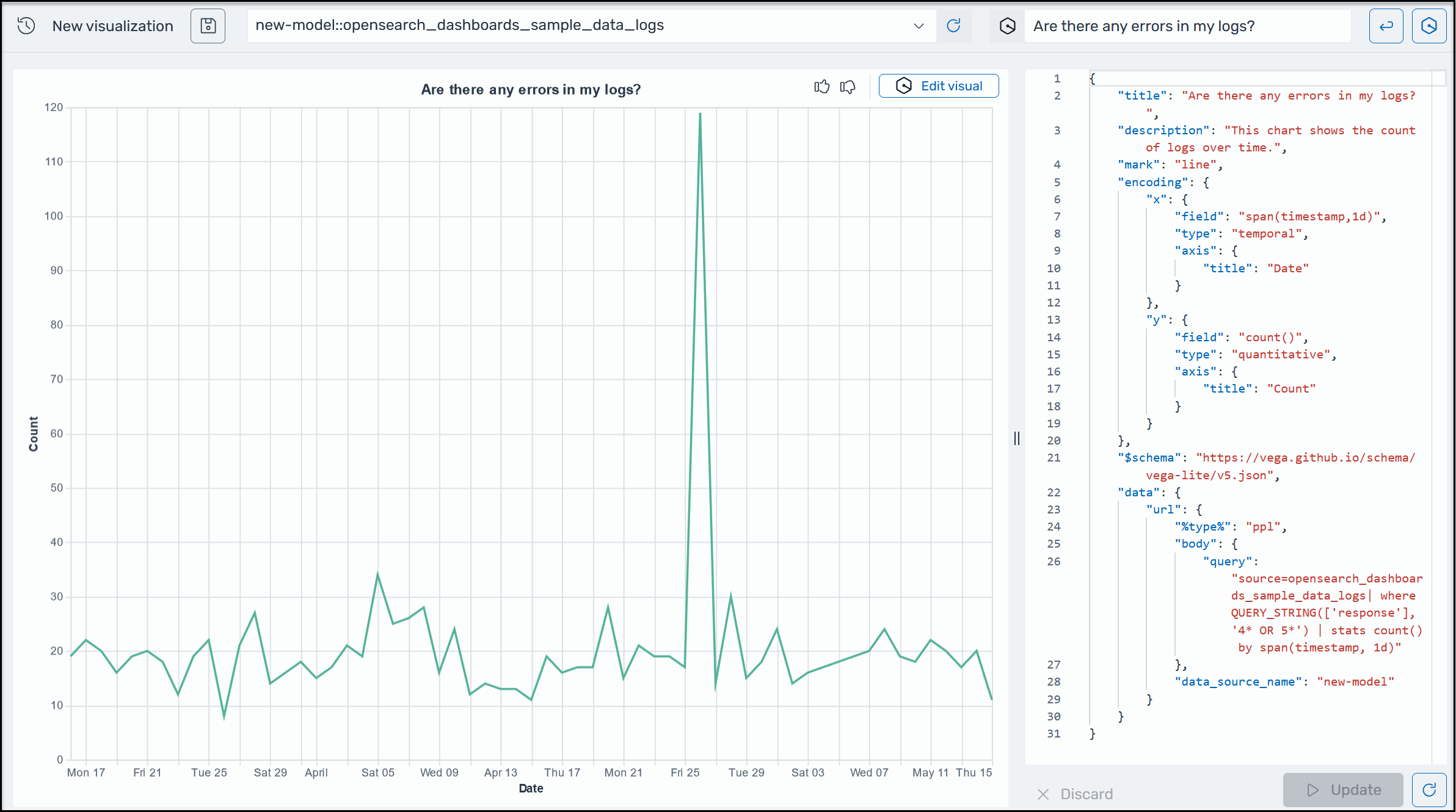
Para ajudá-lo a obter mais informações sobre seus dados operacionais, o AI Assistant for OpenSearch Service oferece suporte ao uso de instruções em linguagem natural para criar visualizações. Antes de começar, verifique se você configurou o AI Assistant for OpenSearch Service. Depois de confirmado, inicie seu aplicativo OpenSearch Service UI, navegue até a página de visualizações, selecione o botão + Criar visualização e escolha a linguagem natural. Agora você pode especificar uma fonte de dados e inserir um requisito em linguagem natural para gerar as visualizações. Aqui está um exemplo.

Um exemplo de visualização do Amazon Q em OpenSearch Service.

As visualizações podem agilizar a solução de problemas dividindo a análise de erros de acordo com diferentes dimensões. As visualizações também podem ajudar a identificar padrões e tendências, acelerar a tomada de decisões, mostrar relacionamentos e simplificar dados complexos. Como alternativa, você também pode criar visualizações na página Descobrir como parte dos resultados da consulta.