View a markdown version of this page

Visão geral do painel do Performance Insights - Amazon DocumentDB

As traduções são geradas por tradução automática. Em caso de conflito entre o conteúdo da tradução e da versão original em inglês, a versão em inglês prevalecerá.

Visão geral do painel do Performance Insights

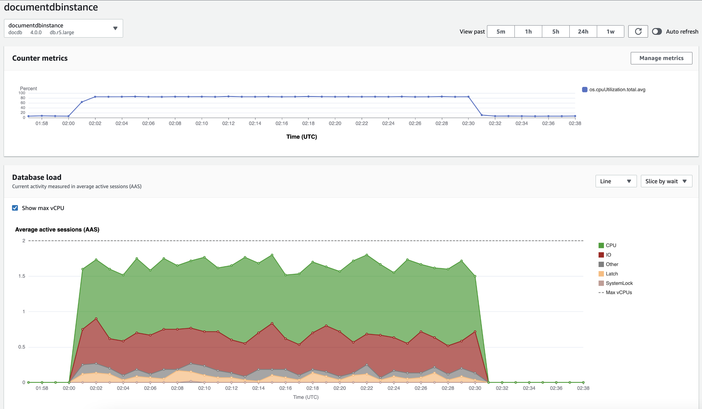
O painel é a maneira mais fácil de interagir com o Performance Insights. O exemplo a seguir mostra o painel de uma instância de Amazon DocumentDB. Por padrão, o painel do Performance Insights exibe dados da última hora.

Painel dos Insights de performance, mostrando a utilização da CPU e a carga do banco de dados ao longo do tempo para uma instância do Amazon DocumentDB.

O painel é dividido nas seguintes partes:

  1. Counter metrics: mostra dados das métricas de contador de performance específicas.

  2. Database load: mostra como a carga de banco de dados se compara à capacidade da instância de banco de dados conforme representada pela linha Máx. vCPU.

  3. Dimensões principais – Mostra as principais dimensões que contribuem para a carga do banco de dados. Essas dimensões incluem waits, queries, hosts, databases e applications.

Gráfico de métricas de contador

Com métricas de contador, você pode personalizar o painel do Performance Insights para incluir até 10 gráficos adicionais. Esses gráficos mostram uma seleção de dezenas de métricas de performance do sistema operacional. É possível correlacionar essas informações à carga do banco de dados para ajudar a identificar e analisar problemas de performance.

O gráfico Métricas de contador exibe dados dos contadores de performance.

Gráfico Métricas de contadores mostrando a utilização da CPU ao longo do tempo.

Para alterar os contadores de performance, escolha Gerenciar métricas. É possível selecionar várias Métricas de SO, conforme mostrado na captura de tela a seguir. Para ver detalhes de qualquer métrica, passe o mouse sobre o nome da métrica.

Interface de seleção de métricas do painel dos Insights de performance com opções de métricas do sistema operacional.

Gráfico de carga do banco de dados

O gráfico Carga do banco de dados mostra como a atividade do banco de dados se compara à capacidade da instância de banco de dados representada pela linha Máximo de vCPU. Por padrão, o gráfico de linhas empilhadas representa a carga do banco de dados como sessões ativas médias por unidade de tempo. A carga do banco de dados é separada (agrupada) por estados de espera.

Gráfico Carga do banco de dados, mostrando a média de sessões ativas ao longo do tempo, com o aumento do uso da CPU próximo ao fim.
Carga de banco de dados separada por dimensões

É possível optar por exibir a carga como sessões ativas agrupadas por quaisquer dimensões aceitas. A imagem a seguir mostra as dimensões de uma instância de banco de dados do Amazon DocumentDB.

Gráfico mostrando a carga do banco de dados com várias opções “Fatiar por” exibidas em uma lista suspensa.
Detalhes de carga de banco de dados para um item de dimensão

Para ver detalhes sobre um item de carga de banco de dados dentro de uma dimensão, passe o mouse sobre o nome do item. A imagem a seguir mostra detalhes de uma instrução de consulta.

Gráfico de barras mostrando a carga do banco de dados com detalhes adicionais exibidos ao passar o mouse sobre o nome de um item.

Para ver detalhes de qualquer item do período selecionado na legenda, passe o mouse sobre esse item.

Gráfico de barras mostrando a carga do banco de dados com detalhes adicionais exibidos ao passar o mouse sobre uma barra.

Tabela Top dimensions

A tabela Principais dimensões separa a carga do banco de dados com base em diferentes dimensões. Uma dimensão é uma categoria ou “pedaços” de diferentes características de uma carga de banco de dados. Se a dimensão for consulta, Principais consultas mostrará as instruções SQL que mais contribuem para a carga do banco de dados.

Escolha qualquer uma das guias de dimensão a seguir.

A guia Dimensões das consultas principais, mostrando as duas consultas principais.

A tabela a seguir fornece uma breve descrição de cada guia.

Tab Description

Esperas principais

O evento para o qual o backend do banco de dados está aguardando

Principais consultas

As instruções de consulta que estão sendo executadas no momento

Hosts principais

O host IP e porta do cliente conectado

Principais bancos de dados

O nome do banco de dados ao qual o cliente está conectado

Principais aplicações

O nome da aplicação que está conectada ao banco de dados

Para aprender a analisar consultas utilizando a guia Principais consultas, consulte Visão geral da guia Principais consultas.