Teste e simule o painel - Amazon Connect

As traduções são geradas por tradução automática. Em caso de conflito entre o conteúdo da tradução e da versão original em inglês, a versão em inglês prevalecerá.

Teste e simule o painel

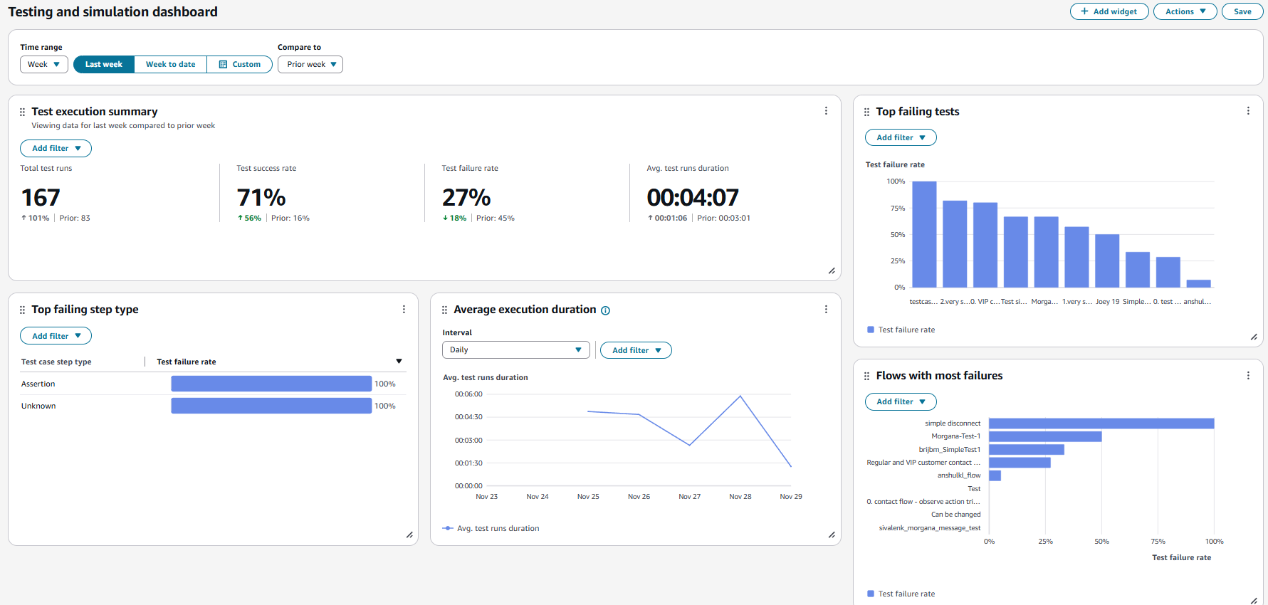
O Amazon Connect oferece suporte a painéis e métricas de teste e simulação. Para visualizar esses painéis, você deve definir a permissão na página de perfis de segurança do Analytics and Optimization for Dashboards para todos e definir a permissão nos perfis de segurança para teste e simulação para visualização do caso de teste.

O procedimento a seguir mostra como visualizar o painel.

Para visualizar o painel
  1. Abra o console do Amazon Connect em https://console.aws.amazon.com/connect/.

  2. No painel de navegação principal, escolha Análise e otimização e, em seguida, escolha Painéis e relatórios.

  3. Escolha Painel de teste e simulação. O painel mostra relatórios analíticos sobre a execução do teste, incluindo métricas resumidas, detalhamento de várias métricas de falha e métricas de duração da execução.