Baixar e analisar logs do Painel de controle do contato (CCP) do Amazon Connect - Amazon Connect

As traduções são geradas por tradução automática. Em caso de conflito entre o conteúdo da tradução e da versão original em inglês, a versão em inglês prevalecerá.

Baixar e analisar logs do Painel de controle do contato (CCP) do Amazon Connect

Este tópico é para administradores e desenvolvedores de TI que precisam solucionar problemas com o Painel de controle de contatos (CCP) de um atendente.

Baixar logs do CCP

  1. Na área de trabalho do atendente, no CCP, escolha Configurações, Baixar logs.

    O CCP, o ícone Configurações no canto superior direito, o link Baixar logs na parte inferior da página.
  2. O arquivo agent-log.txt é salvo no diretório padrão do navegador. Depois que o arquivo for baixado, você poderá alterar o nome do arquivo da mesma forma que renomeia qualquer outro arquivo no seu computador. Você não pode personalizar o nome do arquivo antes de ele ser baixado.

Analisar os logs do CCP usando o analisador de logs do CCP do Amazon Connect

Depois de baixar os logs do CCP do atendente, você pode usar o analisador de logs do CCP do Amazon Connect para solucionar problemas adicionais e ter uma visão melhor dos erros e detalhes detalhados sobre como o erro ocorre. A visualização dos logs do CCP também permitirá que você identifique erros e os resolva sempre que possível.

Como carregar o arquivo de log do CCP no analisador de logs do CCP e visualizar os logs
  1. Abra o Analisador de logs do CCP (https://tools.connect.aws/ccp-log-parser/).

  2. Arraste e solte seu arquivo de log, por exemplo, agent-log.txt no analisador. A imagem a seguir mostra o analisador de logs.

    A interface do analisador de logs do CCP do Amazon Connect mostra a área de upload de arquivos para analisar os logs do atendente.
  3. Na guia Snapshots e logs, você pode ver os logs registrados durante a sessão do atendente.

    Normalmente, as entradas de log são recolhidas, mas a maioria das entradas de log contém mais informações. Para ver o objeto de log original no formato JSON, clique em + para expandir ou recolher as linhas do log com mais informações.

    nota

    Os logs do CCP não são mantidos durante as atualizações do navegador.

    O analisador de logs do CCP exibindo entradas de log do atendente analisadas com detalhes expansíveis.
  4. No lado esquerdo da entrada do log, você pode escolher Snapshots. A CCP recupera periodicamente e AgentSnapshot do Amazon Connect. O Snapshot exibe o status do atendente que foi capturado durante esses períodos de recuperação. Clicar em um Snapshot destaca a seção desse snapshot até o snapshot subsequente.

    O analisador de logs do CCP mostrando o painel Snapshots com informações de status do atendente.
  5. A imagem a seguir mostra um log do Snapshot com um erro do telefone virtual.

    O analisador de logs do CCP exibe um log do Snapshot com uma mensagem de erro do telefone virtual.
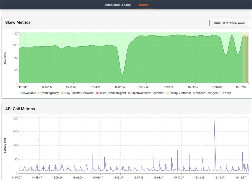
  6. Na guia Métricas, você pode visualizar as seguintes métricas:

    • A opção Métricas de assimetria mostra a diferença entre o carimbo de data/hora local (estação do atendente) do lado do cliente e o carimbo de data/hora (serviço Amazon Connect) do lado do servidor em milissegundos.

    • A opção Métricas de chamadas de API mostra a latência da chamada de API do CCP.

    • A opção Métricas do WebRTC: disponível se a chamada foi feita com o CCP. A opção Métricas do WebRTC mostra a condição do fluxo de mídia durante uma chamada.

    A guia Métricas do analisador de logs do CCP mostrando dados das opções Métricas assimétricas e Métricas da chamada de API.
    A seção Métricas do WebRTC do analisador de logs do CCP mostrando as condições do fluxo de mídia durante uma chamada.

Para receber instruções sobre como solucionar problemas de qualidade da chamada, consulte Solucionar problemas de qualidade de áudio usando QualityMetrics no registro de contato.