Avaliar as políticas de escalabilidade preditiva - Amazon EC2 Auto Scaling

As traduções são geradas por tradução automática. Em caso de conflito entre o conteúdo da tradução e da versão original em inglês, a versão em inglês prevalecerá.

Avaliar as políticas de escalabilidade preditiva

Antes de usar uma política de escalabilidade preditiva para escalar seu grupo do Auto Scaling, analise as recomendações e outros dados da política no console do Amazon EC2 Auto Scaling. Isso é importante porque você não quer que uma política de escalabilidade preditiva escale sua capacidade real até saber que suas previsões estão corretas.

Se o grupo do Auto Scaling for novo, permita que o Amazon EC2 Auto Scaling tenha 24 horas para criar a primeira previsão.

Ao criar uma previsão, o Amazon EC2 Auto Scaling usa dados históricos. Se o grupo do Auto Scaling ainda não tiver muitos dados históricos recentes, o Amazon EC2 Auto Scaling poderá preencher temporariamente a previsão com agregados criados com base nos agregados históricos disponíveis atualmente. As previsões são preenchidas até duas semanas anteriores à data de criação da política.

Visualizar recomendações de escalabilidade preditiva

Para realizar uma análise eficaz, o Amazon EC2 Auto Scaling deve ter pelo menos duas políticas de escalabilidade preditiva para comparação. (Porém, ainda é possível analisar as conclusões de uma única política.) Ao criar várias políticas, é possível avaliar uma política que usa uma métrica em relação a uma política que usa outra métrica. Também é possível avaliar o impacto de diferentes combinações de valores de destino e métricas. Depois que as políticas de escalabilidade preditiva são criadas, o Amazon EC2 Auto Scaling imediatamente começa a avaliar qual política faria um trabalho melhor ao escalar seu grupo.

Para visualizar as recomendações no console do Amazon EC2 Auto Scaling
  1. Abra o console do Amazon EC2 em https://console.aws.amazon.com/ec2/e escolha Auto Scaling Groups no painel de navegação.

  2. Marque a caixa de seleção ao lado do grupo do Auto Scaling.

    Um painel dividido é aberto na parte inferior da página.

  3. Na guia Auto Scaling, em Políticas de escalabilidade preditiva, visualize detalhes sobre uma política junto com nossa recomendação. A recomendação indica se é melhor usar a política de escalabilidade preditiva ou não usá-la.

    Se você não tiver certeza se uma política de escalabilidade preditiva é apropriada para seu grupo, analise as colunas Impacto na disponibilidade e Impacto no custo para escolher a política certa. As informações de cada coluna indicam qual é o impacto da política.

    • Impacto na disponibilidade: descreve se a política evitaria um impacto negativo na disponibilidade ao provisionar instâncias suficientes para lidar com a workload, em comparação com o não uso da política.

    • Impacto no custo: descreve se a política evitaria um impacto negativo em seus custos ao não superprovisionar as instâncias, em comparação com o não uso da política. Com o provisionamento excessivo, suas instâncias ficam subutilizadas ou ociosas, o que só aumenta o impacto nos custos.

    Se você tiver várias políticas, uma etiqueta Melhor previsão será exibida ao lado do nome da política que oferece mais benefícios de disponibilidade a um custo menor. O impacto na disponibilidade tem um peso maior.

  4. (Opcional) Para selecionar o período desejado para os resultados da recomendação, escolha o valor de sua preferência no menu suspenso Período de avaliação: 2 dias, 1 semana, 2 semanas, 4 semanas, 6 semanas ou 8 semanas. Por padrão, o período de avaliação são as duas últimas semanas. Um período de avaliação mais longo oferece mais pontos de dados para os resultados da recomendação. Porém, adicionar mais pontos de dados pode não melhorar os resultados, se seus padrões de carga tiverem sido alterados, como após um período de demanda excepcional. Nesse caso, é possível obter uma recomendação mais focada analisando dados mais recentes.

nota

As recomendações são geradas somente para políticas que estão no modo Somente previsão. O recurso de recomendações funciona melhor quando uma política está no modo Somente previsão durante o período de avaliação. Se você iniciar uma política no modo de Prever e escalar e alterná-la para o modo Somente previsão posteriormente, é provável que as conclusões dessa política tenham desvios. Isso ocorre porque a política já contribuiu em favor da capacidade real.

Analisar grafos de monitoramento de escalabilidade preditiva

No console do Amazon EC2 Auto Scaling, é possível analisar a previsão dos dias, semanas ou meses anteriores para visualizar a performance da política ao longo do tempo. Você também pode usar essas informações para avaliar a precisão das previsões ao decidir se permitirá que uma política escale a capacidade real.

Para analisar grafos de monitoramento de escalabilidade preditiva no console do Amazon EC2 Auto Scaling
  1. Escolha uma política na lista Políticas de escalabilidade preditiva.

  2. Na seção Monitorar, você pode visualizar as previsões passadas e futuras de carga e de capacidade da política em relação aos valores reais. O grafo Carga exibe a previsão de carga e os valores reais para a métrica de carga escolhida. O grafo Capacidade exibe o número de instâncias previstas pela política. Também inclui o número real de instâncias iniciadas. A linha vertical separa os valores históricos das previsões futuras. Esses grafos ficam disponíveis logo após a criação da política.

  3. (Opcional) Para alterar a quantidade de dados históricos exibidos no gráfico, escolha o valor de sua preferência no menu suspenso Período de avaliação na parte superior da página. O período de avaliação não transforma os dados desta página de maneira alguma. Ele altera apenas a quantidade de dados históricos exibidos.

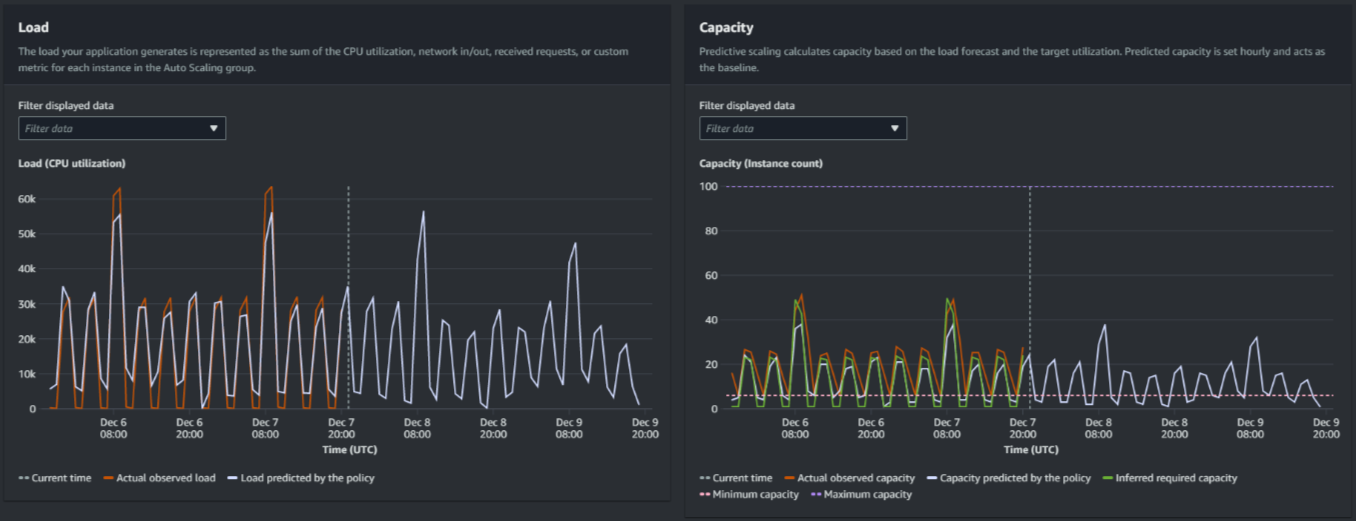
A imagem a seguir exibe os grafos Carga e Capacidade quando as previsões foram aplicadas várias vezes. A escalabilidade preditiva prevê a carga com base nos dados históricos de carga. A carga que sua aplicação gera é representada como a soma da utilização da CPU, entrada/saída da rede, solicitações recebidas ou métrica personalizada para cada instância no grupo do Auto Scaling. A escalabilidade preditiva calcula as necessidades futuras de capacidade com base na previsão de carga e na utilização desejada que você deseja alcançar para a métrica de escalabilidade.

Grafos de escalabilidade preditiva
Compare dados no grafo Carga

Cada linha horizontal representa um conjunto diferente de pontos de dados relatados em intervalos de uma hora:

  1. A Carga real observada usa a estatística SUM da métrica de carga escolhida para exibir a carga horária total passada.

  2. A Carga prevista pela política exibe a previsão de carga horária. Essa previsão é baseada nas duas semanas anteriores de observações da carga real.

Compare dados no grafo Capacidade

Cada linha horizontal representa um conjunto diferente de pontos de dados relatados em intervalos de uma hora:

  1. A capacidade real observada mostra a capacidade real anterior do seu grupo de Auto Scaling quando a GroupTotalInstancesmétrica está ativada. Essa capacidade depende de suas outras políticas de escalabilidade e do tamanho mínimo do grupo durante o período selecionado.

  2. A Capacidade prevista pela política exibe a capacidade básica que você pode esperar ter no início de cada hora quando a política estiver no modo de Prever e escalar.

  3. A Capacidade necessária inferida exibe a capacidade ideal para manter a métrica de escalabilidade no valor de destino que você escolheu.

  4. A Capacidade mínima exibe a capacidade mínima do grupo do Auto Scaling.

  5. A Capacidade máxima exibe a capacidade máxima do grupo do Auto Scaling.

Com o objetivo de calcular a capacidade necessária inferida, começamos supondo que cada instância é igualmente utilizada em um valor de destino especificado. Na prática, as instâncias não são utilizadas igualmente. Porém, ao supor que a utilização é distribuída uniformemente entre as instâncias, podemos fazer uma estimativa da probabilidade da quantidade de capacidade necessária. Então, o requisito de capacidade é calculado de modo a ser inversamente proporcional à métrica de escalabilidade que você usou para sua política de escalabilidade preditiva. Em outras palavras, à medida que a capacidade aumenta, a métrica de escalabilidade diminui na mesma proporção. Por exemplo, se a capacidade dobra, a métrica de escalabilidade deve diminuir pela metade.

A fórmula da capacidade necessária inferida:

sum of (actualCapacityUnits*scalingMetricValue)/(targetUtilization)

Por exemplo, pegamos actualCapacityUnits (10) e scalingMetricValue (30) para determinada hora. Em seguida, pegamos a targetUtilization especificada em sua política de escalabilidade preditiva (60) e calculamos a capacidade necessária inferida para a mesma hora. Isso retorna um valor de 5. Isso significa que cinco é a quantidade inferida de capacidade necessária para manter a capacidade em proporção inversa direta ao valor de destino da métrica de escala.

nota

Há várias alavancas disponíveis para você ajustar e melhorar a economia de custos e a disponibilidade de sua aplicação.

  • Utilize escalabilidade preditiva para a capacidade de linha de base e escalabilidade dinâmica para lidar com capacidade adicional. A escalabilidade dinâmica funciona independentemente da escalabilidade preditiva, aumentando e reduzindo a escala horizontalmente com base na utilização atual. Primeiro, o Amazon EC2 Auto Scaling calcula o número recomendado de instâncias para cada política de escalabilidade dinâmica. Em seguida, ele escala com base na política que fornece o maior número de instâncias.

  • Para permitir que a redução da escala horizontalmente ocorra quando a carga diminui, seu grupo do Auto Scaling deve sempre ter pelo menos uma política de escalabilidade dinâmica com a parte de redução da escala horizontalmente habilitada.

  • Você pode melhorar a performance da escalabilidade verificando se a capacidade mínima e máxima não são muito restritivas. Uma política com um número recomendado de instâncias que não esteja dentro da faixa de capacidade mínima e máxima será impedida de aumentar e reduzir a escala horizontalmente.