View a markdown version of this page

적응형 샘플링 구성 - AWS X-Ray

기계 번역으로 제공되는 번역입니다. 제공된 번역과 원본 영어의 내용이 상충하는 경우에는 영어 버전이 우선합니다.

적응형 샘플링 구성

이상 스파이크 중에 중요한 추적이 누락되면 근본 원인 분석이 어려울 수 있습니다. 그러나 샘플링 속도를 높게 유지하려면 비용이 많이 듭니다. X-Ray 적응형 샘플링은 이상 현상에 대한 완전한 가시성을 제공하고 정상 운영 중에 비용을 제어합니다. 적응형 샘플링을 사용하면 최대 샘플링 속도를 설정하면 X-Ray가 해당 제한 내에서 자동으로 조정됩니다. X-Ray는 오류 추적을 캡처하는 데 필요한 최소 부스트를 계산합니다. 기준 속도가 충분한 데이터를 캡처하면 부스트가 발생하지 않습니다. 필요한 경우에만 추가 샘플링 비용을 지불합니다.

적응형 샘플링 사용의 이점:

  • 전체 인시던트 가시성 - 인시던트 발생 시 수동 개입 없이 전체 추적을 얻을 수 있습니다. X-Ray는 샘플링 속도를 자동으로 조정하여 오류 추적을 캡처한 다음 정상 속도로 돌아갑니다.

  • 근본 원인 가시성 - 항상 문제의 원인을 확인합니다. X-Ray는 전체 추적 샘플링이 트리거되지 않은 경우에도 중요한 오류 데이터를 캡처합니다.

  • 비용 최적화 - 짧은 샘플링 부스트(최대 1분) 및 자동 휴지 기간이 오버샘플링을 방지합니다. 문제를 진단하는 데 필요한 데이터에 대해서만 비용을 지불합니다.

지원되는 SDK 및 플랫폼

지원되는 SDK - 적응형 샘플링에는 AWS Distro for OpenTelemetry(ADOT) SDK가 필요합니다.

지원되는 언어

애플리케이션은 지원되는 ADOT SDK로 계측되고 Amazon CloudWatch 에이전트 또는 OpenTelemetry Collector와 함께 실행되어야 합니다.

예를 들어 Amazon EC2, Amazon ECS 및 Amazon EKS는 AWS Application Signals가 ADOT SDK 및 Amazon CloudWatch 에이전트를 활성화하기 위한 지침을 제공하는 일반적인 플랫폼입니다.

적응형 샘플링 접근 방식 선택

적응형 샘플링은 샘플링 부스트와 이상 스팬 캡처라는 두 가지 접근 방식을 지원합니다. 이들은 독립적으로 적용하거나 함께 결합할 수 있습니다.

샘플링 부스트

적응형 샘플링 부스트는 샘플링 규칙을 기반으로 하며 기존 X-Ray 헤드 기반 샘플링 모델과 함께 작동합니다. 헤드 기반 샘플링은 루트 서비스에서 샘플링 결정을 내리고 샘플링 플래그가 콜 체인의 모든 서비스에 다운스트림으로 전달됨을 의미합니다.

  • 규칙 기반 부스팅 - 부스팅은 항상 특정 X-Ray 샘플링 규칙과 연결됩니다. 각 규칙은 자체 최대 부스트 속도와 휴지 동작을 정의할 수 있습니다.

  • 헤드 기반 샘플링 - 샘플링 결정은 루트 서비스에서 이루어지며 샘플링 플래그는 콜 체인의 모든 서비스에 다운스트림으로 전달됩니다.

  • 이상 중심 - X-Ray는 SDK를 사용하여 이상 통계를 보고합니다. X-Ray는 오류 또는 높은 지연 시간과 같은 이상을 감지하면 이러한 통계를 사용하여 적절한 부스트 속도(구성된 최대 수치까지)를 계산합니다.

이상 보고

직접 호출 체인의 모든 애플리케이션 서비스는 필요한 SDK를 통해 이상 통계를 내보낼 수 있습니다.

  • 루트 서비스 - 샘플링 부스트를 활성화하려면 지원되는 SDK 및 플랫폼에서 실행해야 합니다. 루트 서비스가 지원되지 않으면 부스트가 발생하지 않습니다.

  • 다운스트림 서비스 - 다운스트림 서비스는 이상만 보고하며 샘플링 결정을 내릴 수는 없습니다. 다운스트림 서비스가 지원되는 SDK를 실행 중인 경우 이상 현상이 감지되면 샘플링 부스트가 트리거될 수 있습니다. 다운스트림 서비스가 지원되지 않는 경우(예: 이전 SDK 실행) 해당 서비스의 이상 현상은 부스트를 트리거하지 않습니다. 이러한 서비스는 표준 컨텍스트 전파(예: W3C 추적 컨텍스트 및 배기지)를 따를 때 여전히 다운스트림으로 컨텍스트를 전파할 수 있습니다. 이렇게 하면 추가 다운스트림 서비스에서 지원되는 SDK가 부스트를 트리거하는 이상 현상을 보고할 수 있습니다.

부스트 타이밍 및 범위

  • 트리거 지연 - X-Ray가 이상을 감지한 후 최소 10초 후에 샘플링 부스트가 시작될 것으로 예상할 수 있습니다.

  • 부스트 기간 - X-Ray가 부스트를 트리거한 후 최대 1분 동안 지속된 후 기본 샘플링 속도로 돌아갑니다.

  • 휴지 부스트 - 부스트가 발생한 후 휴지 기간이 경과할 때까지 X-Ray는 동일한 규칙에 대해 다른 부스트를 트리거하지 않습니다.

    예를 들어 cooldown을 10분으로 설정하면 부스트가 종료되면 다음 10분 기간까지 새 부스트를 트리거할 수 없습니다.

    특수 사례: cooldown을 1분으로 설정한 경우 부스트 자체가 최대 1분 동안 지속될 수 있으므로 이상이 지속되면 부스트가 계속 효과적으로 트리거될 수 있습니다.

참고

루트 서비스에 지원되는 SDK 및 플랫폼을 사용합니다. 샘플링 부스트는 지원되는 SDK 및 플랫폼에서만 작동합니다. 샘플링 부스트는 이상 추적을 캡처할 가능성이 높지만 모든 이상 추적을 캡처하지는 못할 수 있습니다.

가시성 향상

샘플링 규칙이 적응형 샘플링 부스트로 구성된 경우 X-Ray는 부스트 활동을 모니터링할 수 있는 판매 지표를 자동으로 내보냅니다.

  • 메트릭 이름SamplingRate

  • 차원 - RuleName(실제 규칙 이름으로 설정됨)

SamplingRateBoost가 활성화된 각 규칙은 기준 비율과 임시 부스트를 모두 포함하여 유효 샘플링 비율을 게시합니다. 다음 작업을 수행할 수 있습니다.

  • 부스트가 트리거될 때 추적

  • 각 규칙의 유효 샘플링 속도 모니터링

  • 부스트를 애플리케이션 이상(예: 오류 급증 또는 지연 시간 이벤트)과 연관시킵니다.

Amazon CloudWatch Metrics의 AWS/X-Ray 네임스페이스에서 이러한 지표를 볼 수 있습니다. 지표 값은 유효 샘플링 속도를 나타내는 0과 1 사이의 부동 소수점 숫자입니다.

X-Ray 샘플링 규칙을 사용하여 샘플링 부스트 구성

SamplingRateBoost 필드를 추가하여 기존 X-Ray 샘플링 규칙에서 직접 적응형 샘플링을 활성화할 수 있습니다. 자세한 내용은 샘플링 규칙 사용자 지정을 참조하세요. 이를 통해 애플리케이션 코드를 수정하거나 애플리케이션 배포를 적용하지 않고도 적응형 샘플링을 활성화할 수 있는 중앙 집중식 방법을 제공합니다. 적응형 샘플링을 활성화하면 X-Ray는 구성된 최대값 내에서 샘플링 속도를 유지하면서 오류 급증 또는 지연 시간 이상치와 같은 이상 현상 중에 샘플링을 자동으로 늘립니다. SamplingRateBoostDefault 샘플링 규칙을 제외한 모든 사용자 지정 샘플링 규칙에 적용할 수 있습니다.

SamplingRateBoost 필드는 이상 중심 샘플링에 대한 상한 및 동작을 정의합니다.

"SamplingRateBoost": { "MaxRate": 0.25, "CooldownWindowMinutes": 10, "DisableDefaultAnomalyDetection": false }

MaxRate는 이상을 감지할 때 X-Ray가 적용할 최대 샘플링 속도를 정의합니다. 값 범위는 0.0~1.0입니다. 예를 들어 "MaxRate": 0.25는 이상 기간 동안 샘플링이 요청의 최대 25%까지 증가하도록 허용합니다. X-Ray는 이상 활동에 따라 기준과 최대값 사이의 적절한 비율을 결정합니다.

CooldownWindowMinutes는 샘플링 속도 부스트를 하나만 트리거할 수 있는 기간(분)을 정의합니다. 부스트가 발생한 후에는 다음 기간까지 추가 부스트가 허용되지 않습니다. 값 유형은 정수(분)입니다.

는 ADOT SDK가 기본 제공 기본 이상 조건(HTTP 5xx 장애 응답)을 사용하여 샘플링 부스트를 트리거할지 여부를 DisableDefaultAnomalyDetection 제어합니다. 값 유형은 부울이고 기본값은 입니다false. 로 설정하면 SDK는 기본적으로 HTTP 5xx 응답에 대한 샘플링true을 더 이상 부스팅하지 않습니다. 이 경우 부스트는를 통해 명시적으로 정의한 이상 조건에 의해서만 트리거됩니다로컬 SDK 구성. 이상을 구성하는 항목(예: 특정 오류 코드 또는 지연 시간 임계값만)을 완전히 제어하고 모든 5xx 응답에 대한 부스트를 방지하려는 경우이 옵션을 사용합니다.

적응형 샘플링을 사용하는 규칙 예제

{ "RuleName": "MyAdaptiveRule", "Priority": 1, "ReservoirSize": 1, "FixedRate": 0.05, "ServiceName": "*", "ServiceType": "*", "Host": "*", "HTTPMethod": "*", "URLPath": "*", "SamplingRateBoost": { "MaxRate": 0.25, "CooldownWindowMinutes": 10 } }

이 예제에서 기준 샘플링은 5%(FixedRate: 0.05)입니다. 이상 발생 시 X-Ray는 샘플링을 최대 25%(MaxRate: 0.25)까지 늘릴 수 있습니다. 10분마다 한 번만 부스트합니다.

이상 조건 구성

이상 조건 구성이 제공되지 않은 경우 ADOT SDK는 HTTP 5xx 오류 코드를 기본 이상 조건으로 사용하여 샘플링 부스트를 트리거합니다. SamplingRateBoost 필드에서 DisableDefaultAnomalyDetection를 로 설정하여이 기본값을 비활성화할 수 true 있습니다.

환경 변수를 사용하여 지원되는 ADOT SDK에서 이상 조건을 로컬로 미세 조정할 수도 있습니다. 자세한 내용은 로컬 SDK 구성 단원을 참조하십시오.

이상 스팬 캡처

이상 스팬 캡처를 사용하면 전체 추적이 샘플링되지 않더라도 이상을 나타내는 중요한 스팬이 항상 기록됩니다. 이 기능은 향후 추적에 대한 샘플링을 늘리는 대신 이상 현상 자체를 캡처하는 데 집중하여 샘플링 부스트를 보완합니다.

ADOT SDK는 이상을 감지하면 샘플링 결정에 관계없이 즉시 해당 스팬을 방출합니다. SDK는 이상과 관련된 스팬만 내보내므로 이러한 추적은 전체 종단 간 트랜잭션이 아니라 부분 추적입니다.

ADOT SDK가 이상 스팬을 감지하면 동일한 추적에서 가능한 한 많은 스팬을 내보내려고 시도합니다. 이 기능에서 내보내는 모든 스팬에는 속성 aws.trace.flag.sampled = 0으로 태그가 지정됩니다. 이를 통해 트랜잭션 검색 및 분석에서 부분 추적(이상 캡처)과 전체 추적(정상 샘플링)을 쉽게 구별할 수 있습니다.

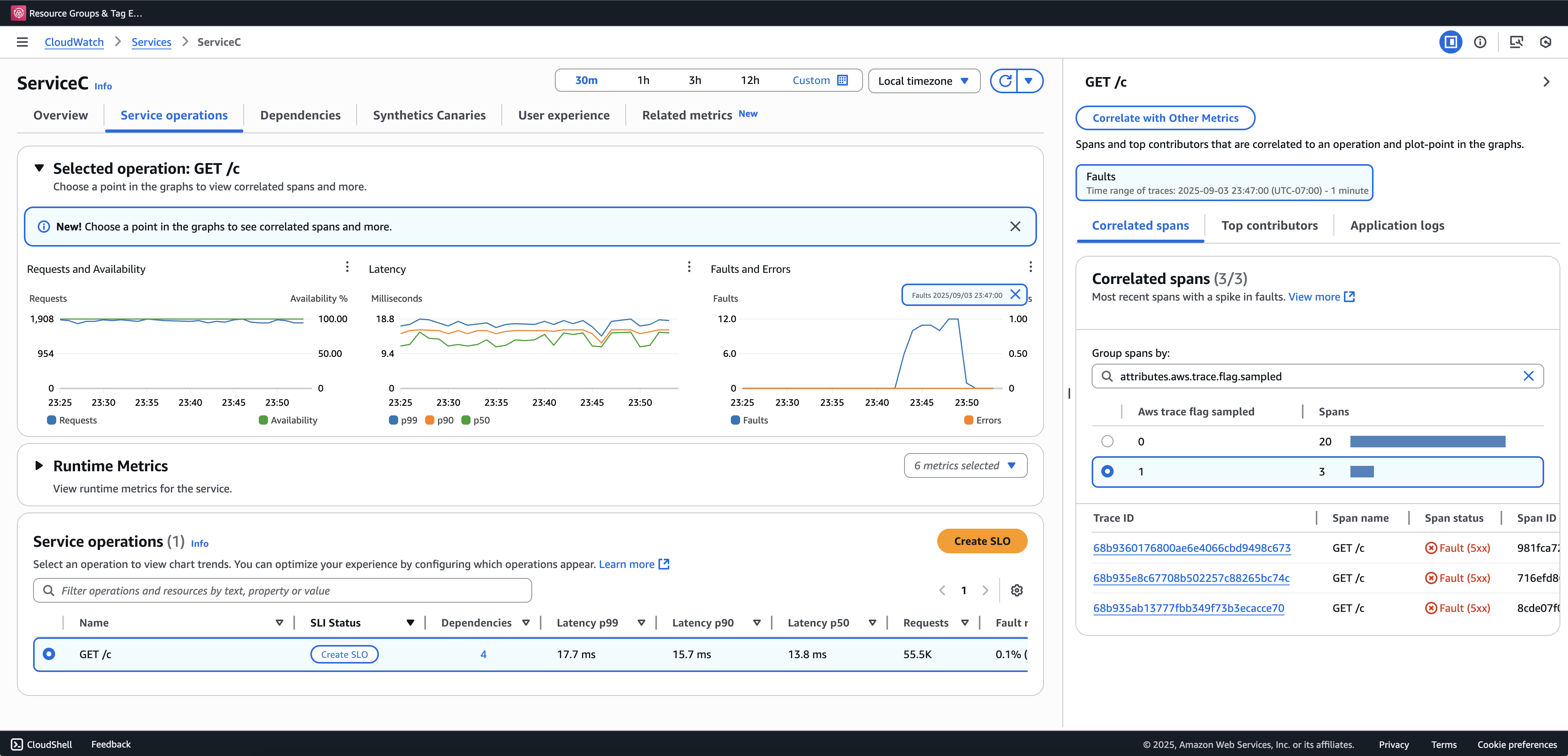
부분 추적을 보고 쿼리하려면 트랜잭션 검색을 온보딩하는 것이 좋습니다. 다음 예제는 Application Signals 콘솔의 서비스 페이지를 보여줍니다. ServiceC는 이상 스팬 캡처로 구성되며 샘플링 부스트가 적용되는 콜 체인의 일부입니다. 이 구성은 전체 추적과 부분 추적을 모두 생성합니다. aws.trace.flag.sampled 속성을 사용하여 추적 유형을 구분할 수 있습니다.

이상 스팬 캡처

이상 스팬 캡처는 로컬 SDK 구성을 통해서만 활성화하거나 사용자 지정할 수 있습니다.

로컬 SDK 구성

환경 변수를 통해 YAML 구성을 제공하여 ADOT SDK에서 적응형 샘플링 기능을 구성할 수 있습니다. 로컬 구성은 이상 조건, 임계값을 세밀하게 제어할 수 있습니다.

이는 이상 스팬 캡처에 필요하며 샘플링 부스트 조건을 사용자 지정하기 위한 선택 사항입니다. 다음은 구성의 예입니다.

version: 1.0 anomalyConditions: - errorCodeRegex: "^5\\d\\d$" usage: both - operations: - "/api" errorCodeRegex: "^429|5\\d\\d$" highLatencyMs: 300 usage: sampling-boost - highLatencyMs: 1000 usage: anomaly-span-capture anomalyCaptureLimit: anomalyTracesPerSecond: 1

필드 정의는 다음과 같습니다.

  • version - 해당 구성 파일의 스키마 버전입니다.

  • anomalyConditions - 이상이 감지되는 조건과 사용 방법을 정의합니다.

    • errorCodeRegex - 이상으로 간주되는 HTTP 상태 코드를 정의하는 정규 표현식입니다.

    • operations - 조건이 적용되는 작업 또는 엔드포인트 목록이빈다.

    • highLatencyMs - 스팬이 이상으로 처리되는 지연 시간 임계값(밀리초)입니다.

    • usage - 조건이 적용되는 기능을 정의합니다.

      • both - 샘플링 부스트이상 스팬 캡처에 적용됩니다(사용이 지정되지 않은 경우 기본값).

      • sampling-boost - 샘플링 부스트를 트리거하는 데만 사용됩니다.

      • anomaly-span-capture - 이상 스팬 캡처에만 사용됩니다.

  • anomalyCaptureLimit - 이상 스팬이 방출되는 추적 수에 대한 제한을 정의합니다.

    anomalyTracesPerSecond - 과도한 스팬 볼륨을 방지하기 위해 초당 캡처된 이상 스팬이 있는 최대 추적 수입니다(anomalyCaptureLimit이 없는 경우 기본값은 1).

참고
  • AnomalyConditions는 샘플링 부스트(HTTP 5xx)에 대한 기본 이상 조건을 재정의합니다. 로컬 구성을 사용하는 동안 기본 조건을 유지하려면 AnomalyConditions의 모든 항목에 명시적으로 포함해야 합니다.

  • anomalyConditions 항목에 대해:

    • operations 필드를 생략하면 조건이 모든 작업(서비스 수준)에 적용됩니다.

    • operations 필드가 있지만 빈 목록으로 설정된 경우 조건은 작업 없음에 적용되므로 해당 항목이 작동하지 않습니다.

    • errorCodeRegexhighLatencyMs를 모두 생략하면 조건에 평가할 이상 기준이 없으므로 해당 항목이 작동하지 않습니다.

  • 논리적 관계:

    • anomalyConditions의 항목 간 관계는 OR입니다.

    • 단일 항목 내에서 여러 필드(예: errorCodeRegexhighLatencyMs)가 AND로 결합됩니다.

      예제:

      errorCodeRegex: "^429|5\\d\\d$" highLatencyMs: 300

      이 조건은 상태 코드가 429 또는 5xx와 일치하고 지연 시간이 ≥ 300ms임을 의미합니다.

ADOT SDK에 로컬 구성 적용

환경 변수 AWS_XRAY_ADAPTIVE_SAMPLING_CONFIG를 설정하여 ADOT SDK에 로컬 구성을 적용할 수 있습니다. 값은 유효한 YAML 문서(인라인 또는 중첩)여야 합니다.

예를 들어 Amazon EC2 및 Amazon ECS는 환경 변수를 직접 설정합니다.

AWS_XRAY_ADAPTIVE_SAMPLING_CONFIG="{version: 1.0, anomalyConditions: [{errorCodeRegex: \"^500$\", usage: \"sampling-boost\"}, {errorCodeRegex: \"^501$\", usage: \"anomaly-trace-capture\"}], anomalyCaptureLimit: {anomalyTracesPerSecond: 10}}"

Amazon EKS의 경우 포드 사양 내의 환경 변수를 중첩된 YAML로 정의합니다.

apiVersion: v1 kind: Pod metadata: name: adot-sample spec: containers: - name: adot-app image: my-app:latest env: - name: AWS_XRAY_ADAPTIVE_SAMPLING_CONFIG value: | version: 1.0 anomalyConditions: - errorCodeRegex: "^500$" usage: sampling-boost - errorCodeRegex: "^501$" usage: anomaly-trace-capture anomalyCaptureLimit: anomalyTracesPerSecond: 10