CloudFormation 템플릿을 사용하여 사용자 지정 CloudWatch 대시보드 생성 - Amazon WorkSpaces

기계 번역으로 제공되는 번역입니다. 제공된 번역과 원본 영어의 내용이 상충하는 경우에는 영어 버전이 우선합니다.

CloudFormation 템플릿을 사용하여 사용자 지정 CloudWatch 대시보드 생성

AWS 는 WorkSpaces용 사용자 지정 CloudWatch 대시보드를 생성하는 데 사용할 수 있는 CloudFormation 템플릿을 제공합니다. 다음 CloudFormation 템플릿 옵션 중에서 선택하여 CloudFormation 콘솔에서 WorkSpaces에 대한 사용자 지정 대시보드를 생성합니다.

시작하기 전에 고려해야 할 사항

사용자 지정 CloudWatch 대시보드를 시작하기 전에 다음 사항을 고려하세요.

  • 모니터링하려는 배포된 WorkSpaces AWS 리전 와 동일한에서 대시보드를 생성합니다.

  • CloudWatch 콘솔을 사용하여 사용자 지정 대시보드를 만들 수도 있습니다.

  • 비용은 사용자 지정 CloudWatch 대시보드와 연결될 수 있습니다. 요금에 대한 자세한 내용은 Amazon CloudWatch 요금을 참조하세요.

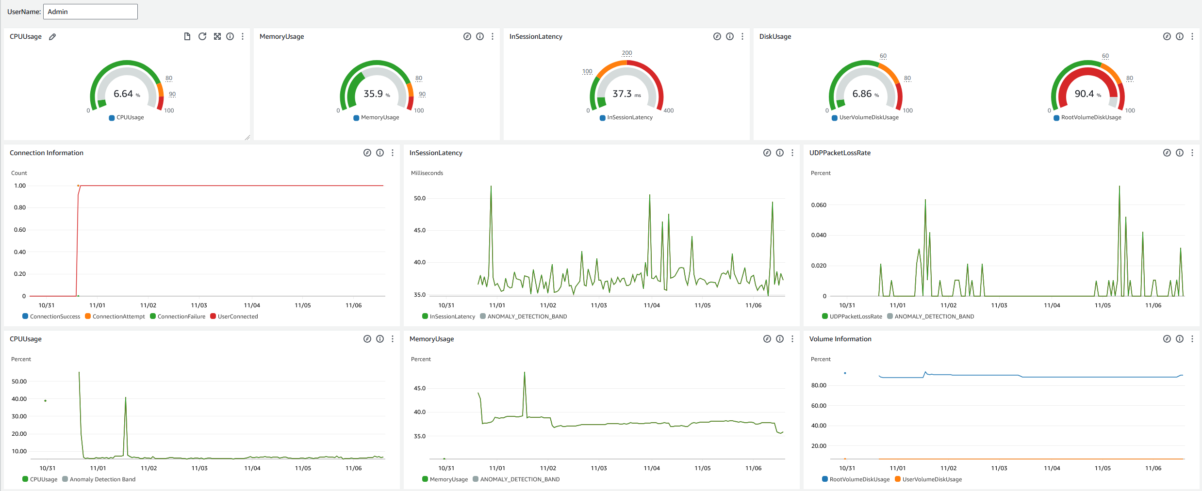
헬프 데스크 대시보드

헬프 데스크 대시보드에는 특정 WorkSpace에 대한 다음 지표가 표시됩니다.

  • CPU 사용량

  • 메모리 사용량

  • 세션 내 지연 시간

  • 루트 볼륨

  • 사용자 볼륨

  • 패킷 손실

  • 디스크 사용량

다음은 헬프 데스크 대시보드의 예입니다.

CloudWatch 에 대한 샘플 헬프 데스크 대시보드입니다.

CloudFormation을 사용하여 CloudWatch에서 사용자 지정 대시보드를 만들려면 다음 절차를 완료합니다.

  1. CloudFormation 콘솔에서 스택 생성 페이지를 엽니다. 이 링크는 헬프 데스크 사용자 지정 CloudWatch 대시보드 템플릿의 Amazon S3 버킷 위치가 미리 채워진 페이지를 엽니다.

  2. 스택 생성 페이지에서 기본 선택을 검토합니다. Amazon S3 URL 필드는 CloudFormation 템플릿의 Amazon S3 버킷 위치로 미리 채워집니다.

  3. 다음을 선택합니다.

  4. 스택 이름 상자에 스택 이름을 입력합니다.

    스택 이름은 스택 목록에서 특정 스택을 찾을 수 있도록 도와주는 식별자입니다. 스택 이름에는 영숫자(대소문자 구분)와 하이픈만 사용할 수 있습니다. 영문자로 시작해야 하고 128자 이하여야 합니다.

  5. DashboardName 텍스트 상자에 대시보드에 부여할 이름을 입력합니다.

    대시보드 이름에는 영숫자, 대시() 및 밑줄(_)만 포함할 수 있습니다.

  6. 다음을 선택합니다.

  7. 스택 옵션 구성 페이지에서 기본 선택 사항을 검토하고 다음을 선택합니다.

  8. 아래로 스크롤하여 변형은 액세스 기능이 필요할 수 있습니다로 이동한 후 확인란을 선택하여 확인합니다. 그런 다음 제출을 선택하여 스택과 사용자 지정 CloudWatch 대시보드를 만듭니다.

    중요

    비용은 사용자 지정 CloudWatch 대시보드와 연결될 수 있습니다. 요금에 대한 자세한 내용은 Amazon CloudWatch 요금을 참조하세요.

  9. https://console.aws.amazon.com/cloudwatch/에서 CloudWatch 콘솔을 엽니다.

  10. 왼쪽 탐색 표시줄에서 대시보드를 선택합니다.

  11. 사용자 지정 대시보드에서 이 절차의 앞부분에서 입력한 대시보드 이름이 있는 대시보드를 선택합니다.

  12. 헬프 데스크 샘플 템플릿을 사용하여 WorkSpace의 UserName을 입력하고 데이터를 모니터링합니다.

Connection Insights 대시보드

Connection Insights 대시보드에는 WorkSpaces에 연결된 클라이언트 버전, 플랫폼 및 IP 주소가 표시됩니다. 이 대시보드를 통해 사용자의 연결 방식을 더 잘 이해할 수 있으므로 오래된 클라이언트를 사용하는 사용자에게 미리 알릴 수 있습니다. 동적 변수를 사용하면 IP 주소 또는 특정 디렉터리의 세부 정보를 모니터링할 수 있습니다.

다음은 Connection Insights 대시보드의 예입니다.

CloudWatch에 대한 샘플 연결 인사이트 대시보드입니다.

CloudFormation을 사용하여 CloudWatch에서 사용자 지정 대시보드를 만들려면 다음 절차를 완료합니다.

  1. CloudFormation 콘솔에서 스택 생성 페이지를 엽니다. 이 링크는 Connection Insights 사용자 지정 CloudWatch 대시보드 템플릿의 Amazon S3 버킷 위치가 미리 채워진 페이지를 엽니다.

  2. 스택 생성 페이지에서 기본 선택을 검토합니다. Amazon S3 URL 필드는 CloudFormation 템플릿의 Amazon S3 버킷 위치로 미리 채워집니다.

  3. 다음을 선택합니다.

  4. 스택 이름 상자에 스택 이름을 입력합니다.

    스택 이름은 스택 목록에서 특정 스택을 찾을 수 있도록 도와주는 식별자입니다. 스택 이름에는 영숫자(대소문자 구분)와 하이픈만 사용할 수 있습니다. 영문자로 시작해야 하고 128자 이하여야 합니다.

  5. DashboardName 텍스트 상자에 대시보드에 부여할 이름을 입력합니다. 기타 관련 CloudWatch 액세스 그룹 설정 정보를 입력합니다.

    대시보드 이름에는 영숫자, 대시() 및 밑줄(_)만 포함할 수 있습니다.

  6. LogRetention에서 LogGroup을 유지할 일수를 입력합니다.

  7. SetupEventBridge에서 EventBridge 규칙을 배포하여 WorkSpaces 액세스 로그를 가져올지 여부를 선택합니다.

  8. WorkSpaceAccessLogsName에서 WorkSpaces 액세스 로그가 있는 CloudWatch LogGroup의 이름을 입력합니다.

  9. 다음을 선택합니다.

  10. 스택 옵션 구성 페이지에서 기본 선택 사항을 검토하고 다음을 선택합니다.

  11. 아래로 스크롤하여 변형은 액세스 기능이 필요할 수 있습니다로 이동한 후 확인란을 선택하여 확인합니다. 그런 다음 제출을 선택하여 스택과 사용자 지정 CloudWatch 대시보드를 만듭니다.

    중요

    비용은 사용자 지정 CloudWatch 대시보드와 연결될 수 있습니다. 요금에 대한 자세한 내용은 Amazon CloudWatch 요금을 참조하세요.

  12. https://console.aws.amazon.com/cloudwatch/에서 CloudWatch 콘솔을 엽니다.

  13. 왼쪽 탐색 표시줄에서 대시보드를 선택합니다.

  14. 사용자 지정 대시보드에서 이 절차의 앞부분에서 입력한 대시보드 이름이 있는 대시보드를 선택합니다.

  15. 이제 Connection Insights 대시보드를 사용하여 WorkSpace의 데이터를 모니터링할 수 있습니다.

Internet Monitoring 대시보드

Internet Monitoring 대시보드에는 사용자가 WorkSpaces 인스턴스에 조인하는 데 사용하는 인터넷 서비스 제공업체(ISP)에 대한 세부 정보가 표시됩니다. 도시, 상태, ASN, 네트워크 이름, 연결된 WorkSpaces 수, 성능 및 경험 점수에 대한 세부 정보를 제공합니다. 특정 IP 주소를 사용하여 특정 위치에서 연결하는 사용자의 세부 정보를 가져올 수도 있습니다. CloudWatch 인터넷 모니터를 배포하여 ISP 데이터 정보를 가져옵니다. 자세한 내용은 Amazon CloudWatch Internet Monitor API 사용을 참조하세요.

다음은 Internet Monitoring 대시보드의 예입니다.

CloudWatch용 샘플 Internet Monitoring 대시보드입니다.
를 사용하여 CloudWatch에서 사용자 지정 대시보드를 생성하려면 CloudFormation
참고

사용자 지정 대시보드를 만들기 전에 CloudWatch Internet Monitor를 사용하여 Internet Monitor를 만들어야 합니다. 자세한 내용은 콘솔을 사용하여 Amazon CloudWatch Internet Monitor에서 모니터 생성을 참조하세요.

  1. CloudFormation 콘솔에서 스택 생성 페이지를 엽니다. 이 링크는 Internet Monitoring 사용자 지정 CloudWatch 대시보드 템플릿의 Amazon S3 버킷 위치가 미리 채워진 페이지를 엽니다.

  2. 스택 생성 페이지에서 기본 선택을 검토합니다. Amazon S3 URL 필드는 CloudFormation 템플릿의 Amazon S3 버킷 위치로 미리 채워집니다.

  3. 다음을 선택합니다.

  4. 스택 이름 상자에 스택 이름을 입력합니다.

    스택 이름은 스택 목록에서 특정 스택을 찾을 수 있도록 도와주는 식별자입니다. 스택 이름에는 영숫자(대소문자 구분)와 하이픈만 사용할 수 있습니다. 영문자로 시작해야 하고 128자 이하여야 합니다.

  5. DashboardName 텍스트 상자에 대시보드에 부여할 이름을 입력합니다. 기타 관련 CloudWatch 액세스 그룹 설정 정보를 입력합니다.

    대시보드 이름에는 영숫자, 대시() 및 밑줄(_)만 포함할 수 있습니다.

  6. ResourcesToMonitor에서 인터넷 모니터링을 활성화한 디렉터리의 디렉터리 ID를 입력합니다.

  7. MonitorName에서 사용하려는 인터넷 모니터의 이름을 입력합니다.

  8. 다음을 선택합니다.

  9. 스택 옵션 구성 페이지에서 기본 선택 사항을 검토하고 다음을 선택합니다.

  10. 아래로 스크롤하여 변형은 액세스 기능이 필요할 수 있습니다로 이동한 후 확인란을 선택하여 확인합니다. 그런 다음 제출을 선택하여 스택과 사용자 지정 CloudWatch 대시보드를 만듭니다.

    중요

    비용은 사용자 지정 CloudWatch 대시보드와 연결될 수 있습니다. 요금에 대한 자세한 내용은 Amazon CloudWatch 요금을 참조하세요.

  11. https://console.aws.amazon.com/cloudwatch/에서 CloudWatch 콘솔을 엽니다.

  12. 왼쪽 탐색 표시줄에서 대시보드를 선택합니다.

  13. 사용자 지정 대시보드에서 이 절차의 앞부분에서 입력한 대시보드 이름이 있는 대시보드를 선택합니다.

  14. 이제 Internet Monitoring 대시보드를 사용하여 WorkSpace의 데이터를 모니터링할 수 있습니다.