View a markdown version of this page

Cluster Insights를 사용한 통합 운영 모니터링 - Amazon OpenSearch Service

기계 번역으로 제공되는 번역입니다. 제공된 번역과 원본 영어의 내용이 상충하는 경우에는 영어 버전이 우선합니다.

Cluster Insights를 사용한 통합 운영 모니터링

Amazon OpenSearch Service에는 이제 단일 대시보드를 통해 클러스터의 포괄적인 운영 가시성을 제공하는 모니터링 솔루션인 Cluster Insights가 포함되어 있습니다. 따라서 클러스터 가용성 또는 성능에 대한 잠재적 위험을 식별하기 위해 다양한 로그와 지표를 분석하고 상호 연관시킬 필요가 없습니다. 이 솔루션은 노드, 인덱스 및 샤드 전반의 중요한 운영 데이터 통합을 자동화하여 복잡한 문제 해결을 간소화된 프로세스로 변환합니다. 큰 샤드 및 디스크 워터마크 부족과 같은 문제를 감지하고, 노드, 인덱스 및 샤드 수준에서 자세한 지표를 보고, 보안 및 복원력 모범 사례에 액세스할 수 있습니다.

참고

Cluster Insights는 OpenSearch 버전 2.17 이상을 실행하는 모든 사용자에게 추가 비용 없이 OpenSearch Service UI를 통해 제공됩니다. 또한 OpenSearch 버전 2.17 및 2.19가 있는 도메인도 최신 서비스 소프트웨어 버전 업데이트 상태여야 합니다.

이점

  • 사전 모니터링 - 개별 노드 및 인덱스부터 샤드 및 검색 쿼리에 이르기까지 모든 구성 요소에서 상세한 성능 지표를 사용하여 클러스터 상태를 사전에 모니터링합니다.

  • 통합 가시성 - 모니터링 데이터를 단일 대시보드로 통합

  • 실행 가능한 권장 사항 - 문제 해결을 위한 step-by-step 지침 받기

  • 포괄적인 적용 범위 - OpenSearch 클러스터 전반의 보안, 안정성 및 복원력 모니터링

  • 쿼리 최적화 - 리소스 집약적인 쿼리 식별 및 성능 최적화

Cluster Insights를 사용하면 최적의 클러스터 성능을 유지하고, 운영 오버헤드를 줄이고, OpenSearch 클러스터 전반에서 일관된 모범 사례를 보장할 수 있습니다.

콘솔을 통해 Cluster Insights에 액세스

동일한 콘솔 내에서 성능 및 복원력 권장 사항을 검토하고 필요한 구성을 변경합니다. 콘솔의 클러스터 상태 탭에서 모든 활성 Insights를 나열하는 Cluster Insights에 액세스할 수 있습니다. 권장 사항을 보려면 Insight를 클릭합니다.

Screen-1: 클러스터 상태 탭 아래의 Cluster Insights

OpenSearch UI를 통해 Cluster Insights 및 세부 지표에 액세스

OpenSearch UI(대시보드)를 통해 특정 OpenSearch Service 클러스터에 대한 인사이트를 볼 수 있습니다. OpenSearch UI에서 애플리케이션은 폴더와 같은 조직 구성입니다. 각 애플리케이션은 여러 OpenSearch Service 클러스터에 연결하고 인사이트를 표시할 수 있습니다. Cluster Insights에 액세스하려면 OpenSearch UI 애플리케이션에서 관리 역할이 필요합니다.

참고

Cluster Insights에 액세스하려면 OpenSearch UI 애플리케이션에서 관리 역할이 필요합니다.

Cluster Insights를 볼 수 있도록 애플리케이션 생성 및 구성

  1. 에서 OpenSearch Service 콘솔을 엽니다. https://console.aws.amazon.com/aos/home

  2. 왼쪽 탐색 창에서 OpenSearch UI(대시보드)를 선택합니다.

  3. 다음 단계를 완료하여 애플리케이션을 생성하고 구성합니다.

  4. 위의 두 단계를 완료한 후 설정 > 데이터 관리자 > 클러스터 인사이트 섹션에서 OpenSearch UI 대시보드의 클러스터 인사이트를 볼 수 있습니다. 설정 아이콘은 OpenSearch UI 화면의 왼쪽 하단에 있습니다.

Screen-2: OpenSearch UI에서 데이터 관리자 액세스

Screen-3: 데이터 관리 섹션 아래의 Cluster Insights

Cluster Insights 이해

이 섹션에서는 Cluster Insights에서 사용할 수 있는 다양한 인사이트를 설명합니다.

개요 대시보드

다음 스크린샷과 같이 Cluster Insights 개요 페이지에서는 애플리케이션 수준에서 클러스터 상태를 개괄적으로 볼 수 있으며 다음 섹션으로 구성됩니다.

Screen-4: OpenSearch UI 애플리케이션의 Cluster Insights 랜딩 페이지.

현재 클러스터 상태

도넛 차트에는 클러스터 상태가 표시됩니다.

  • 녹색 - 모든 기본 샤드 및 복제본이 노드에 할당됩니다.

  • 노란색 - 모든 기본 샤드가 할당되지만 일부 복제본은 할당되지 않습니다.

  • 빨간색 - 하나 이상의 기본 샤드가 노드에 할당되지 않음

인사이트 추세

추세 그래프는 지난 30일 동안의 문제 패턴을 추적하여 새로운 문제를 식별하고 해결 진행 상황을 모니터링하는 데 도움이 됩니다.

현재 열린 인사이트

지난 30일 동안 열린 인사이트의 심각도별로 정리된 개수입니다.

OpenSearch 서비스 클러스터

이 섹션에서는 노드 수, 샤드 수 및 활성 쿼리를 포함한 주요 통계가 포함된 모든 OpenSearch 클러스터를 나열합니다.

심각도별 상위 인사이트

애플리케이션의 모든 도메인에 대한 인사이트를 검토할 수 있습니다. 이 섹션에서는 즉각적인 주의가 필요한 문제(심각 및 심각도 높음)의 우선순위를 지정합니다. 각 인사이트에는 중요한 문제에 먼저 집중하는 데 도움이 되는 설명과 특정 권장 사항이 포함되어 있습니다.

인사이트 세부 정보

심각도별 상위 인사이트 섹션의 각 인사이트는 대화형이며 자세한 분석을 제공합니다. 예를 들어 라지 샤드 크기 인사이트를 선택하는 경우:

  1. 임계값을 초과하는 샤드 수와 영향을 받는 인덱스가 표시됩니다.

  2. 리소스 맵은 인덱스, ID 및 현재 크기로 각 크기 초과 샤드를 식별합니다.

  3. 권장 사항 탭은 step-by-step 문제 해결 지침을 제공합니다.

  4. 기록 탭에는 리소스 수정 작업의 타임라인이 표시됩니다.

클러스터 세부 정보

OpenSearch Service Clusters 섹션에서 특정 클러스터를 선택하면 OpenSearch는 클러스터 상태, 노드 보기, 인덱스 보기, 샤드 보기 및 쿼리 보기 탭에서 해당 클러스터에 대한 인사이트를 표시합니다. 클러스터 상태 탭에는 다음 정보가 표시됩니다.

개요

주요 정보에는 클러스터 상태, 샤드 수, 노드 수, 인덱스 수 및 문서 통계가 포함됩니다.

구성 모범 사례

도넛형 차트는 복원력 및 보안에 대한 권장 설정 준수를 보여줍니다.

인사이트

표에는 클러스터에 대해 생성된 최근 인사이트가 나열되어 있으며 개요 페이지에서 사용할 수 있는 것과 동일한 세부 분석 및 수정 지침이 나와 있습니다.

Screen-5: 클러스터 상태 개요는 주요 지표, 모범 사례 및 인사이트를 제공합니다.

인사이트를 클릭하면 세부 정보와 영향을 받는 리소스, 권장 사항을 볼 수 있습니다. 또한 고정된 리소스의 기록도 볼 수 있습니다.

Screen-6: 인사이트 세부 정보. 세부 정보, 권장 사항 및 기록 타임라인을 제공합니다.

지표 섹션

이 섹션의 대화형 차트에는 다음과 같은 클러스터 지표가 표시됩니다.

  • 클러스터 상태, 쓰기 상태 및 검색 가능한 문서와 같은 전체 클러스터 상태 지표

  • 인덱싱 및 검색 비율 및 지연 시간과 같은 KPIs(핵심 성과 지표)

  • JVM 및 CPU 사용률과 같은 리소스 사용률 지표

노드, 인덱스 및 샤드 뷰

노드, 인덱스샤드 뷰는 OpenSearch 통계를 사용하여 클러스터 작업에 대한 자세한 가시성을 제공합니다. 해당 페이지에서는 다음과 같은 내용을 볼 수 있습니다.

  • CPU 사용률 및 JVM 메모리 압력과 같은 실시간 지표

  • 성능 데이터 검색 및 인덱싱

  • 클러스터 구성 요소 간 리소스 핫스팟

  • 세분화된 노드 수준 진단

  • 할당된 상위 샤드 힙

Screen-7: 노드, 인덱스 및 샤드 수준 지표

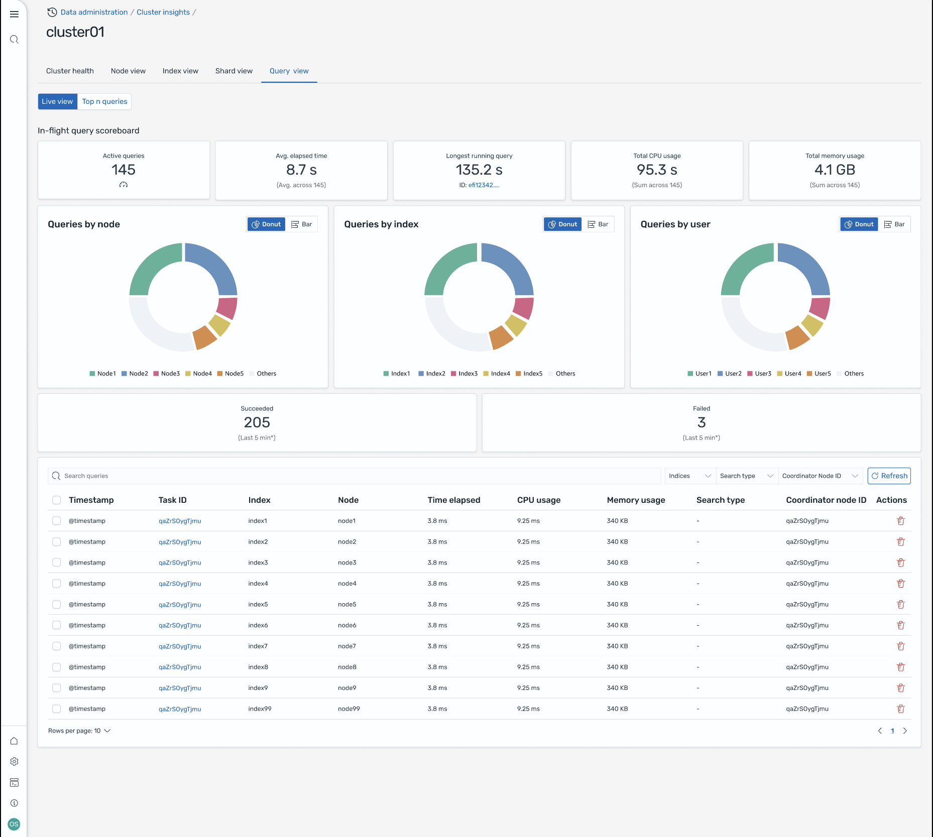
쿼리 보기

참고

쿼리 보기 기능은 OpenSearch 버전 2.19 이상에서 지원됩니다.

쿼리 보기 페이지에서는 다음을 사용하여 리소스 집약적인 쿼리를 모니터링할 수 있습니다.

액세스 설정

상위 N개 쿼리를 보려면 세분화된 액세스 제어 권한이 필요합니다. 다음을 확인하세요.

  • 도메인에서 세분화된 액세스 제어가 활성화됩니다.

  • IAM 역할(또는 내부 사용자)은 쿼리 인사이트에 필요한 클러스터 권한이 있는 OpenSearch 역할에 매핑됩니다.

  • 전체 관리자 액세스를 위해 IAM 역할 ARN을 백엔드 역할로 all_access 및 security_manager 역할 모두에 매핑합니다. 보안 > 역할 > 역할 선택 > 매핑된 사용자 > 매핑 관리의 OpenSearch 대시보드에서 또는 보안 API(PUT _plugins/_security/api/rolesmapping/all_access)를 사용하여이 작업을 수행할 수 있습니다.

적절한 역할 매핑이 없으면 쿼리 인사이트 데이터에 액세스하려고 할 때 사용자에게 403 금지됨 오류가 발생할 수 있습니다. 자세한 내용은 세분화된 액세스 제어를 참조하세요.

라이브 대시보드

모든 쿼리에 대한 실행 통계, CPU 및 메모리 사용량, 완료 진행 상황을 확인합니다.

상위 N개 쿼리

순위가 매겨진 표에는 다음과 같은 세부 정보가 포함된 가장 중요한 쿼리가 표시됩니다.

  • 쿼리 수

  • 지연 시간, CPU 및 메모리 사용량

  • 검색 유형 및 조정자 노드

  • 대상 인덱스 및 샤드 수

쿼리 세부 정보

쿼리를 두 번 클릭하여 다음을 확인합니다.

  • 정확한 쿼리 페이로드 및 실행 단계

  • 각 단계의 지연 시간 분석(확장, 쿼리, 가져오기)

  • 최적화 권장 사항

Screen-8: 진행 중인 라이브 뷰. Top-N 쿼리를 볼 수도 있습니다.

Amazon EventBridge 이벤트를 통해 Insights에 액세스

Amazon EventBridge 이벤트를 통해 인사이트를 모니터링할 수 있습니다. 추가 세부 정보는 알림을 확인하세요.