자연어를 사용하여 시각화 생성 - Amazon OpenSearch Service

기계 번역으로 제공되는 번역입니다. 제공된 번역과 원본 영어의 내용이 상충하는 경우에는 영어 버전이 우선합니다.

자연어를 사용하여 시각화 생성

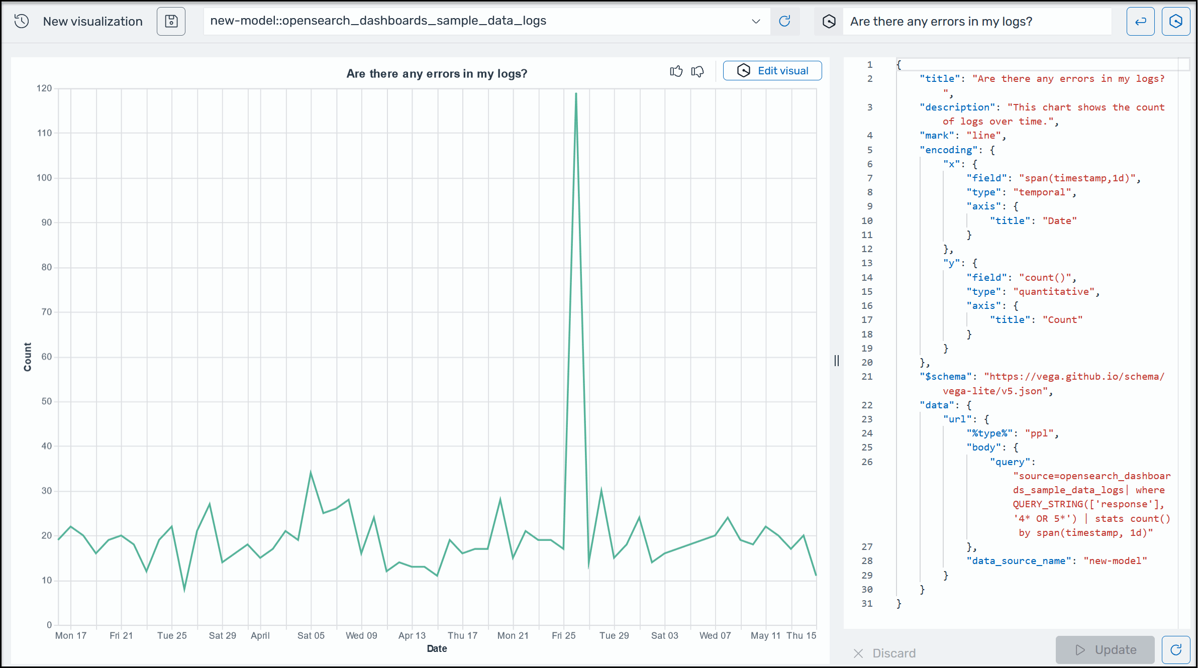
운영 데이터에 대한 추가 인사이트를 얻을 수 있도록 OpenSearch Service용 AI Assistant는 자연어 프롬프트를 사용하여 시각화를 구축하도록 지원합니다. 시작하기 전에 OpenSearch Service용 AI 어시스턴트를 설정했는지 확인합니다. 확인되면 OpenSearch Service UI 애플리케이션을 시작하고 시각화 페이지로 이동하여 + 시각화 생성 버튼을 선택한 다음 자연어를 선택합니다. 이제 데이터 소스를 지정하고 자연어로 요구 사항을 입력하여 시각화를 생성할 수 있습니다. 다음 예를 참고하세요

OpenSearch Service의 샘플 Amazon Q 시각화.

시각화는 다양한 차원에 따라 오류를 분석하여 문제 해결을 가속화할 수 있습니다. 아울러 시각화를 통해 패턴과 추세를 식별하고, 의사 결정 속도를 높이고, 관계를 파악하고, 복잡한 데이터를 간소화할 수 있습니다. 또는 검색 페이지에서 쿼리 결과의 일부로 시각화를 생성할 수도 있습니다.