Grafana에서 데이터 시각화 및 공유 - AWS IoT SiteWise

기계 번역으로 제공되는 번역입니다. 제공된 번역과 원본 영어의 내용이 상충하는 경우에는 영어 버전이 우선합니다.

Grafana에서 데이터 시각화 및 공유

이 자습서에서는 AWS IoT SiteWise 데이터 시각화 플랫폼인 Grafana를 사용하여 데이터 소스 플러그인을 구성하는 방법을 안내합니다. Grafana를 사용하면 산업 데이터를 시각화하고 모니터링하는 대시보드를 생성할 수 있습니다. 이 자습서에서는 풍력 발전소 데모의 샘플 데이터 세트를 사용하여 주요 개념을 설명합니다. 프로세스에 익숙해지면 자체 데이터로 자습서를 반복할 수 있습니다.

이 자습서를 완료한 후 다음을 수행할 수 있습니다.

  • 산업 장비에서 데이터 수집, 쿼리 및 분석

  • 대화형 Grafana 대시보드를 생성하여 자산 성능 지표 시각화

  • 통합 인터페이스를 통해 운영 데이터 모니터링

  • Grafana의 공동 작업 기능을 사용하여 팀과 인사이트 공유

  • AWS IoT SiteWise Amazon Amazon CloudWatch Timestream과 같은 다른 AWS 데이터 소스와 데이터 결합

사전 조건

이 자습서를 완료하려면 다음이 필요합니다.

  • AWS 계정. 없으면 AWS 계정 설정 단원을 참조하세요.

  • 관리자 권한이 있는 AWS Identity and Access Management (IAM) 사용자. 자세한 지침은 AWS IoT SiteWise 에서 IAM을 사용하는 방법 섹션을 참조하세요.

  • 실행 중인 AWS IoT SiteWise 데모입니다.

    참고

    이 자습서에서는 AWS IoT SiteWise 데모 사용에서 생성된 리소스를 사용해야 합니다. 이 자습서를 진행하기 전에 완료해야 합니다.

    데모를 생성하는 데 일반적으로 약 3분이 걸립니다. 데모가 생성되지 않으면 AWS 계정에 권한이 충분하지 않은 것일 수 있습니다. 이 경우 관리 액세스 권한이 있는 계정으로 전환합니다. 필요한 권한에 대한 자세한 내용은 AWS IoT SiteWise 에서 IAM을 사용하는 방법 섹션을 참조하세요.

    중요

    이 자습서를 완료할 때까지 모든 데모 리소스를 유지합니다. 구성 요소를 삭제하면 데모 기능이 중단되고 Grafana에서 데이터를 표시하는 기능에 영향을 미칠 수 있습니다.

1단계: Amazon Managed Grafana 워크스페이스 구성

이 절차에서는 Amazon Managed Grafana 워크스페이스를 생성하고 구성하여 풍력 발전소 데이터를 시각화합니다.

  1. Amazon Managed Grafana 콘솔에 로그인합니다.

  2. 워크스페이스 생성을 선택합니다.

  3. 워크스페이스 세부 정보에서와 같은 워크스페이스의 이름을 입력합니다SiteWiseTutorialDemo.

  4. Grafana 버전에서 최신 버전을 선택합니다. up-to-date 기능을 보려면이 버전을 선택합니다. 다양한 버전 세트에 대한 자세한 내용은 Amazon Managed Grafana 사용 설명서의 Grafana 버전 간 차이점을 참조하세요.

  5. 다음을 선택합니다.

  6. 인증 액세스에서 AWS IAM Identity Center를 선택합니다.

  7. 권한 유형에서 서비스 관리를 선택합니다. Amazon Managed Grafana는이 워크스페이스에서 사용하기로 선택한 모든 AWS 데이터 소스에 필요한 IAM 역할 및 권한을 자동으로 생성하고 구성합니다. 조직 멤버 계정의 경우 계정이 위임된 관리자로 지정된 경우에만 서비스 관리형 옵션을 사용할 수 있습니다. 위임된 관리자 계정 설정에 대한 자세한 내용은 CloudFormation 사용 설명서위임된 관리자 멤버 계정 등록을 참조하세요.

  8. Workspace 구성 옵션에서 다음 작업을 수행합니다.

    1. Grafana 알림 켜기를 선택합니다. 이 설정을 사용하면 워크스페이스의 중앙 집중식 인터페이스를 통해 알림을 생성하고 관리할 수 있습니다. 자세한 내용은 Amazon Managed Grafana 사용 설명서의 Grafana 알림 작업을 참조하세요.

    2. 플러그인 관리 켜기를 선택합니다. 이렇게 하면 워크스페이스에 플러그인을 설치, 업데이트 및 제거할 수 있습니다. 자세한 내용은 Amazon Managed Grafana 사용 설명서플러그인으로 워크스페이스 확장을 참조하세요.

    중요

    플러그인 관리를 활성화해야 합니다. 이 옵션을 선택하지 않으면 다음 단계에서를 데이터 소스 AWS IoT SiteWise 로 추가할 수 없습니다.

  9. 네트워크 액세스 제어에서 액세스 열기를 선택합니다. 이 자습서에서는 데모 데이터를 사용하므로 워크스페이스를 공개적으로 사용할 수 있습니다.

    • 오픈 액세스 - 워크스페이스에 공개적으로 액세스할 수 있도록 허용합니다.

    • 제한된 액세스 - 특정 IP 범위 또는 VPC 엔드포인트에 대한 액세스를 제한합니다. 자세한 내용은 Amazon Managed Grafana 사용 설명서VPC 연결 작동 방식을 참조하세요.

  10. 다음을 선택합니다.

  11. 서비스 관리형 권한 설정 페이지에서 현재 계정을 선택하여 Amazon Managed Grafana가 계정 내 AWS 데이터에 액세스하기 위한 정책 및 권한을 자동으로 생성하도록 합니다.

  12. 데이터 소스에서를 선택합니다AWS IoT SiteWise. 자세한 내용은 Amazon Managed Grafana 사용 설명서AWS IoT SiteWise 데이터 소스에 연결을 참조하세요.

  13. (선택 사항) 알림 채널에서 Amazon SNS를 선택하여 Grafana 알림을 Amazon SNS를 통해 전송할 수 있도록 합니다. 그러면 이름이 Grafana로 시작하는 Amazon SNS 주제에 게시할 수 있는 IAM 정책이 생성됩니다. 나중에 워크스페이스 내의 Grafana 콘솔에서 알림 채널 설정을 완료해야 합니다.

  14. 워크스페이스 세부 정보를 확인하고 워크스페이스 생성을 선택하세요. 이 프로세스는 몇 분 정도 걸립니다.

  15. 인증 탭의 AWS IAM Identity Center에서 다음을 수행하여 워크스페이스에 사용자 또는 그룹을 할당합니다.

    1. AWS IoT SiteWise 데이터를 관리할 사용자를 할당하려면 새 사용자 또는 그룹 할당을 선택합니다. 그런 다음 작업 드롭다운 목록에서 관리자 지정을 선택하여 관리 권한을 부여합니다.

      중요

      Grafana 워크스페이스를 관리하려면 한 명 이상의 사용자에게 Admin 역할을 할당해야 합니다. 이 사용자는 Grafana 워크스페이스 콘솔에 대한 전체 액세스 권한을 갖습니다.

이제 Grafana 워크스페이스를 설정하고 구성했습니다. 다음 단계에서는를 데이터 소스 AWS IoT SiteWise 로 추가하고 풍력 발전소 데이터에 대한 시각화 생성을 시작할 수 있습니다. 워크스페이스에서 산업 데이터를 실시간으로 쿼리, 시각화 및 분석할 수 있습니다. Amazon Managed Grafana 워크스페이스에 대한 자세한 내용은 Amazon Managed Grafana 사용 설명서의 Grafana 워크스페이스 사용을 참조하세요.

2단계: 데이터 소스 AWS IoT SiteWise 로 추가

데이터를 시각화하는 데 도움이 되도록 Amazon Managed Grafana에는 연결 프로세스를 간소화하는 AWS 데이터 소스 플러그인이 포함되어 있습니다 AWS 서비스. 이 플러그인은 워크스페이스에 사전 설치되어 있으며 AWS 리소스를 데이터 소스로 검색하고 구성하기 위한 통합 인터페이스를 제공합니다. 풍력 발전소 시각화를 위해이 플러그인을 사용하여에 연결합니다 AWS IoT SiteWise. 자세한 내용은 Amazon Managed Grafana 사용 설명서AWS IoT SiteWise 데이터 소스에 연결을 참조하세요.

풍력 발전소 데이터 쿼리를 시작하려면 AWS 먼저 데이터 소스 플러그인에 AWS IoT SiteWise 리소스에 액세스할 수 있는 적절한 권한이 필요합니다. 이러한 권한은 이전 단계에서 데이터 소스 AWS IoT SiteWise 로를 선택할 때 자동으로 구성되었습니다. 플러그인 권한에 대한 자세한 내용은 Amazon Managed Grafana 사용 설명서필수 권한을 참조하세요.

Grafana 워크스페이스 AWS IoT SiteWise 에 연결하려면

  1. Amazon Managed Grafana 콘솔을 여세요. 워크스페이스 세부 정보 페이지에서 Grafana 워크스페이스 URL 아래에 표시된 URL을 선택합니다. 워크스페이스 URL은 Grafana 워크스페이스 콘솔 로그인 페이지를 엽니다.

  2. AWS IAM Identity Center로 로그인을 선택하고 자격 증명을 입력합니다. 이러한 자격 증명은 IAM Identity Center의 암호를 생성하라는 Amazon Managed Grafana의 이메일에 응답한 경우에만 작동합니다.

  3. 왼쪽 탐색 창에서 , AWS 데이터 소스를 차례로 선택한 다음 AWS 서비스 탭을 선택합니다.

  4. 에서 지금 설치를 AWS IoT SiteWise선택하여 최신 버전의 AWS IoT SiteWise 플러그인을 설치합니다.

  5. 데이터 소스 탭으로 이동하여 서비스로 IoT SiteWise를 선택합니다.

  6. 기본 리전에서 미국 동부(버지니아 북부)와 같이 데이터를 검색할 리전을 선택합니다.

  7. 플러그인에 대한 파라미터를 지정한 후 데이터 소스 추가를 선택합니다.

  8. 설정으로 이동을 선택합니다.

  9. 연결 세부 정보에서 저장 및 테스트를 선택하여 서비스가 작동하는지 확인합니다.

3단계: 대시보드를 생성하여 데이터 탐색 및 시각화

이 단계에서는 Grafana 대시보드를 생성하여 이전에 생성한 데모 풍력 발전소 데이터를 시각화합니다. 대시보드를 사용하면 단일 보기에 여러 시각화를 표시하여 데이터를 모니터링할 수 있습니다. 대시보드를 사용하여 지표를 추적하고, 패턴을 분석하고, 산업 데이터에서 인사이트를 얻을 수 있습니다. 자세한 내용은 Amazon Managed Grafana 사용 설명서첫 번째 대시보드 생성을 참조하세요.

Grafana에서 첫 번째 대시보드를 생성하려면

  1. 왼쪽 탐색 창에서 대시보드를 선택한 다음 대시보드 생성을 선택하여 첫 번째 대시보드 구축을 시작합니다.

  2. 시각화 추가를 선택합니다. 그러면 데이터 소스, 쿼리 및 시각화 설정을 구성할 수 있는 패널 편집기가 열립니다.

  3. 쿼리 탭의 드롭다운 메뉴에서 AWS IoT SiteWise 데이터 소스를 선택합니다.

  4. 쿼리 유형의 드롭다운 메뉴에서 속성 값 집계 가져오기를 선택하여 시간 경과에 따른 자산 속성의 집계된 값을 검색합니다.

  5. 탐색을 선택하여 계층 구조에서 사용 가능한 자산을 봅니다. 계층 구조 탭에서 데모 풍력 발전소 자산을 선택한 다음 데모 터빈 자산 1을 선택합니다.

  6. 속성의 사용 가능한 속성에서 평균 전력을 선택합니다. 출력을 미리 볼 수 있도록 쿼리 실행을 선택하여 쿼리를 실행합니다. 시각화는에 대한 평균 전력 데이터를 표시하도록 업데이트됩니다Demo Turbine Asset 1.

  7. 오른쪽 탐색 창에서 새 패널에와 같은 제목을 지정합니다Turbine Demo 1 (Average Power). 적용을 선택해 변경 사항을 저장합니다.

    주의

    대시보드를 변경할 때마다 페이지를 새로 고치거나 이동하기 전에 대시보드를 저장하세요. 그렇지 않으면 진행 상황이 손실됩니다.

  8. 오른쪽 상단 모서리에서 대시보드 저장을 선택합니다. 예를 들어와 같이 대시보드의 이름을 입력하라는 메시지가 표시됩니다SiteWise Wind Farm Demo Dashboard.

  9. 저장을 선택합니다.

대시보드 공유에 대한 자세한 내용은 Amazon Managed Grafana 사용 설명서대시보드 및 패널 공유를 참조하세요.

바람 속도를 시각화하기 위해 다른 패널을 추가하려면

  1. 시각화 추가를 선택하여 빈 패널을 엽니다.

  2. 쿼리 탭의 드롭다운 메뉴에서 AWS IoT SiteWise 데이터 소스를 선택합니다.

  3. 쿼리 유형에서 드롭다운 메뉴에서 속성 값 가져오기를 선택하고 자산에서 Demo Wind Farm Asset를 선택한 다음를 선택합니다Demo Turbine Asset 1.

  4. 속성의 사용 가능한 속성에서 바람 속도를 선택합니다. 쿼리 실행을 선택하여 변경 사항을 업데이트합니다.

  5. 시각화에서 게이지를 선택합니다. 게이지는 풍속과 같은 단일 실시간 지표를 표시하는 데 가장 적합합니다.

  6. 오른쪽 탐색 창에서 새 패널에와 같은 제목을 지정합니다Turbine Demo 1 (Wind Speed).

  7. 패널 옵션의 표준 옵션에서 단위를 선택합니다. 속도를 선택한 다음 미터/초(m/s)를 선택합니다.

  8. 적용을 선택해 변경 사항을 저장합니다.

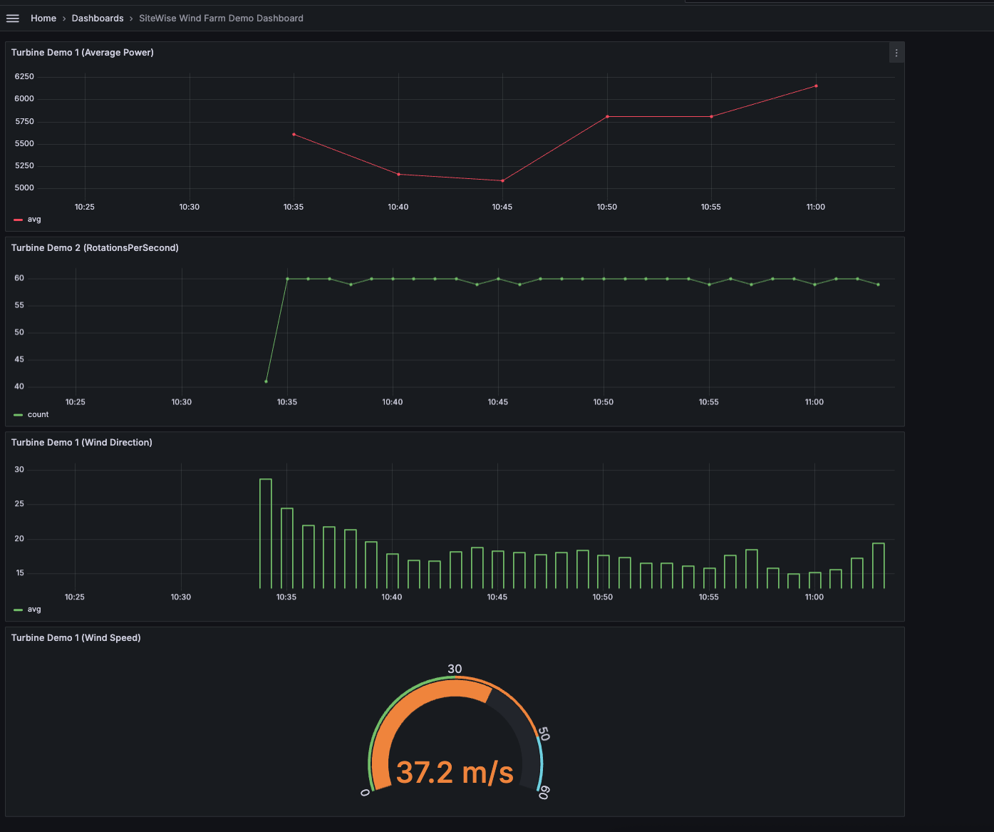
    다음 이미지는이 단계를 완료할 때 Grafana 대시보드가 어떻게 보일 수 있는지 보여줍니다.

    풍력 발전소 데모 데이터로 생성된 샘플 대시보드입니다.

(선택 사항) 4단계: 성능 모니터링을 위한 알림 설정

알림은 산업 장비의 성능 문제를 식별하기 위해 상태 변경이 발생한 후 이를 나타냅니다. 자세한 내용은 Amazon Managed Grafana 사용 설명서의 Amazon Managed Grafana 알림을 참조하세요.

Grafana에서 알림을 설정하려면

  1. 규칙 탭에서 모든에 대해 평가를 Turbine Demo 1 (Average Power)설정하고에 5m 대해를 로 설정합니다15m. 이 구성은 5분마다 평균 전력을 평가하고 조건이 15분 이상 지속되면 알림을 트리거합니다.

  2. 조건에서 IS BELOW를 선택하고 7,020 와트를 입력합니다. 이 설정은 평균 터빈 조건이 5분 이상 7,020와트 미만으로 떨어지면 알려줍니다. 알림 생성에 대한 자세한 내용은 Amazon Managed Grafana 사용 설명서알림 규칙 필드를 참조하세요.

자습서를 완료했습니다. 이 절차에서는 Grafana 워크스페이스를 생성하고 풍력 발전소 데이터를 시각화하도록 구성했습니다 AWS IoT SiteWise. 평균 전력에 대한 시계열 그래프와 바람 속도에 대한 게이지를 포함하여 여러 위젯 유형으로 대화형 대시보드를 구축했습니다. 또한 터빈 성능을 모니터링하도록 알림을 설정하여 프로덕션을 중단하기 전에 잠재적 문제를 식별할 수 있습니다. 더 많은 시각화를 추가하거나, 추가 알림을 생성하거나, 다른 AWS 데이터 소스를 연결하여 산업 운영에 대한 심층적인 인사이트를 얻어 대시보드를 계속 개선할 수 있습니다.

5단계: 자습서 후 리소스 정리

Grafana를 사용한 데이터 시각화에 대한이 자습서를 완료한 후 추가 요금이 발생하지 않도록 리소스를 정리합니다.

AWS IoT SiteWise 데모를 삭제하려면

  1. AWS IoT SiteWise 콘솔로 이동합니다.

  2. 페이지 오른쪽 상단에서 데모 삭제를 선택합니다.

  3. 확인 대화 상자에 DELETE를 입력한 다음 삭제를 선택합니다.

자세한 내용은 AWS IoT SiteWise 데모 삭제 단원을 참조하십시오.

Amazon Managed Grafana를 삭제하면 해당 워크스페이스에 대한 모든 구성 데이터도 삭제됩니다. 여기에는 대시보드, 데이터 소스 구성, 알림 및 스냅샷이 포함됩니다.

Amazon Managed Grafana 워크스페이스를 삭제하려면

  1. Amazon Managed Grafana 콘솔을 여세요.

  2. 탐색 창에서 메뉴 아이콘을 선택하세요.

  3. 모든 워크스페이스를 선택하세요.

  4. 삭제할 워크스페이스의 이름을 선택하세요.

  5. 삭제를 선택합니다.

  6. 삭제를 확인하려면 워크스페이스 이름을 입력하고 삭제를 선택하세요.

    참고

    이 절차에서는 워크스페이스를 삭제합니다. 다른 리소스는 삭제하지 못할 수 있습니다. 예를 들어 워크스페이스에서 사용 중인 IAM 역할은 삭제되지 않습니다(단, 사용 중이 아닌 경우 잠금 해제될 수 있음).

자세한 내용은 Amazon Managed Grafana 사용 설명서의 Amazon Managed Grafana 워크스페이스 삭제를 참조하세요.

추가 리소스

데이터 시각화에 대한 자세한 내용은 다음 리소스를 참조하세요.