컨트롤 플레인 모니터링 - Amazon EKS

기계 번역으로 제공되는 번역입니다. 제공된 번역과 원본 영어의 내용이 상충하는 경우에는 영어 버전이 우선합니다.

컨트롤 플레인 모니터링

API 서버

API 서버를 볼 때는 제어 영역의 과부하를 방지하기 위해 인바운드 요청을 제한하는 기능 중 하나라는 점을 기억해야 합니다. API 서버 수준에서 병목 현상처럼 보일 수 있는 것은 실제로 더 심각한 문제로부터 병목 현상을 보호하는 것일 수 있습니다. 시스템을 통해 이동하는 요청의 양을 늘리는 장단점을 고려해야 합니다. API 서버 값을 늘려야 하는지 여부를 결정하려면 다음 사항에 유의해야 합니다.

  1. 시스템을 통해 이동하는 요청의 지연 시간은 얼마입니까?

  2. 이 지연 시간은 API 서버 자체입니까, 아니면 etcd와 같은 "다운스트림"입니까?

  3. API 서버 대기열 깊이가이 지연 시간의 요인입니까?

  4. 원하는 API 호출 패턴에 대해 API 우선 순위 및 공정성(APF) 대기열이 올바르게 설정되어 있습니까?

문제는 어디에 있나요?

먼저 API 지연 시간에 대한 지표를 사용하여 API 서버가 요청을 처리하는 데 걸리는 시간을 파악할 수 있습니다. 아래 PromQL 및 Grafana 히트맵을 사용하여이 데이터를 표시해 보겠습니다.

max(increase(apiserver_request_duration_seconds_bucket{subresource!="status",subresource!="token",subresource!="scale",subresource!="/healthz",subresource!="binding",subresource!="proxy",verb!="WATCH"}[$__rate_interval])) by (le)
참고

이 문서에 사용된 API 대시보드를 사용하여 API 서버를 모니터링하는 방법에 대한 자세한 내용은 다음 블로그를 참조하세요.

API 요청 기간 히트맵

이러한 요청은 모두 1초 표시 아래에 있으며, 이는 컨트롤 플레인이 적시에 요청을 처리하고 있음을 나타내는 좋은 표시입니다. 하지만 그렇지 않다면 어떻게 해야 할까요?

위의 API 요청 기간에서 사용 중인 형식은 히트맵입니다. 히트맵 형식의 장점은 기본적으로 API의 제한 시간 값(60초)을 알려주는 것입니다. 하지만 진정으로 알아야 할 것은 제한 시간 임계값에 도달하기 전에이 값을 고려해야 하는 임계값입니다. 허용되는 임계값에 대한 대략적인 지침을 보려면 여기에서 찾을 수 있는 업스트림 Kubernetes SLO를 사용할 수 있습니다.

참고

이 문에서 최대 함수를 확인하시겠습니까? 여러 서버(기본적으로 EKS의 API 서버 2개)를 집계하는 지표를 사용하는 경우 해당 서버의 평균을 구하지 않는 것이 중요합니다.

비대칭 트래픽 패턴

한 API 서버[포드]가 약간 로드되고 다른 API 서버[포드]가 많이 로드되면 어떻게 되나요? 이 두 숫자의 평균을 구했다면 어떤 일이 발생했는지 잘못 해석할 수 있습니다. 예를 들어, 여기에는 세 개의 API 서버가 있지만 모든 로드는 이러한 API 서버 중 하나에 있습니다. 일반적으로 규모 및 성능 문제를 투자할 때는 etcd 및 API 서버와 같이 여러 서버가 있는 모든 것을 구분해야 합니다.

총 진행 중인 요청 수

API 우선 순위 및 공정성으로 전환하면 시스템의 총 요청 수는 API 서버가 초과 구독되었는지 확인하는 한 가지 요소일 뿐입니다. 이제 시스템이 일련의 대기열에서 작동하므로 이러한 대기열이 가득 찼는지, 해당 대기열의 트래픽이 삭제되고 있는지 확인해야 합니다.

다음 쿼리를 사용하여 이러한 대기열을 살펴보겠습니다.

max without(instance)(apiserver_flowcontrol_nominal_limit_seats{})
참고

API A&F의 작동 방식에 대한 자세한 내용은 다음 모범 사례 가이드를 참조하세요.

다음은 클러스터에서 기본적으로 제공되는 7개의 서로 다른 우선 순위 그룹입니다.

공유 동시성

다음으로 특정 우선 순위 수준이 포화되고 있는지 이해할 수 있도록 해당 우선 순위 그룹의 몇 퍼센트가 사용되고 있는지 확인하고자 합니다. 워크로드 낮음 수준에서 요청을 제한하는 것이 바람직하지만 리더 선출 수준의 하락은 바람직하지 않습니다.

API 우선순위 및 공정성(APF) 시스템에는 여러 가지 복잡한 옵션이 있으며, 이러한 옵션 중 일부는 의도하지 않은 결과를 초래할 수 있습니다. 필드에 표시되는 일반적인 문제는 대기열 깊이를 불필요한 지연 시간을 추가하기 시작하는 지점까지 늘리는 것입니다. apiserver_flowcontrol_current_inqueue_request 지표를 사용하여이 문제를 모니터링할 수 있습니다. 를 사용하여 드롭을 확인할 수 있습니다apiserver_flowcontrol_rejected_requests_total. 버킷이 동시성을 초과하는 경우 이러한 지표는 0이 아닌 값이 됩니다.

사용 중인 요청

대기열 깊이를 늘리면 API 서버가 상당한 지연 시간 소스가 될 수 있으므로 주의해서 수행해야 합니다. 생성된 대기열 수에 신중을 기하는 것이 좋습니다. 예를 들어 EKS 시스템의 공유 수는 600개입니다. 대기열을 너무 많이 생성하면 리더-선택 대기열 또는 시스템 대기열과 같이 처리량이 필요한 중요한 대기열의 공유를 줄일 수 있습니다. 대기열을 너무 많이 생성하면 이러한 대기열의 크기를 올바르게 조정하기가 더 어려울 수 있습니다.

APF에서 수행할 수 있는 단순하고 영향력 있는 변경에 초점을 맞추기 위해 활용도가 낮은 버킷에서 공유를 가져와 최대 사용량에 있는 버킷의 크기를 늘리기만 하면 됩니다. 이러한 버킷 간에 공유를 지능적으로 재배포하면 드롭의 가능성을 줄일 수 있습니다.

자세한 내용은 EKS 모범 사례 안내서의 API 우선순위 및 공정성 설정을 참조하세요.

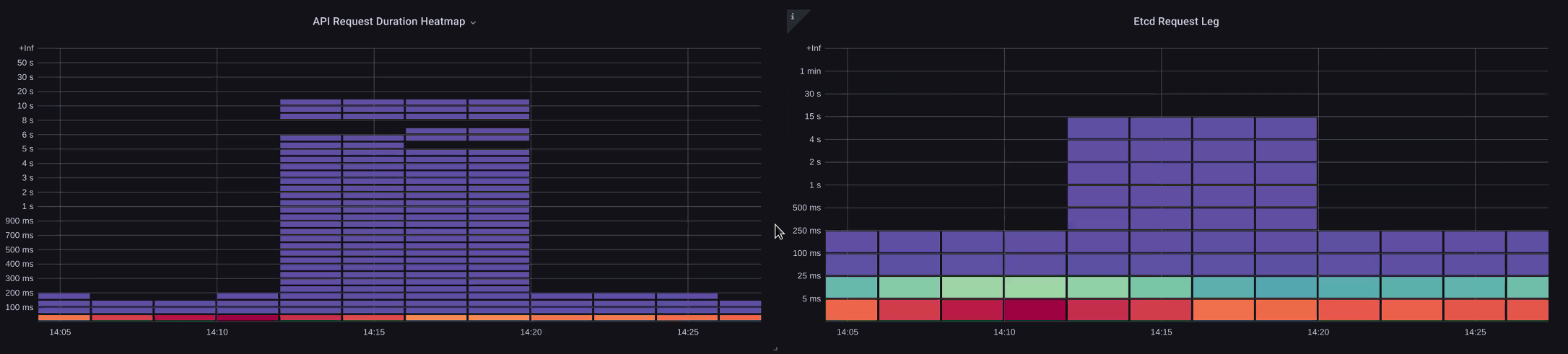
API 및 etcd 지연 시간

API 서버의 지표/로그를 사용하여 API 서버에 문제가 있는지, API 서버의 업스트림/다운스트림에 문제가 있는지 또는 둘 다에 문제가 있는지 확인하려면 어떻게 해야 합니까? 이를 더 잘 이해하기 위해 API Server와 etcd의 관련성과 잘못된 시스템 문제를 해결하는 것이 얼마나 쉬운지 살펴보겠습니다.

아래 차트에서는 API 서버 지연 시간을 볼 수 있지만, 그래프의 막대가 etcd 수준에서 대부분의 지연 시간을 표시하기 때문에 이러한 지연 시간의 대부분은 etcd 서버와 상관관계가 있습니다. 15초의 etcd 지연 시간이 동시에 20초의 API 서버 지연 시간이 있는 경우 대부분의 지연 시간은 실제로 etcd 수준에 있습니다.

전체 흐름을 살펴보면 API 서버에만 집중하지 않고 etcd가 부족하다는 신호(예: 느린 적용 카운터 증가)도 찾는 것이 좋습니다. 대시보드를 강력하게 만들려면 한 눈에 적절한 문제 영역으로 빠르게 이동할 수 있어야 합니다.

참고

섹션의 대시보드는 https://github.com/RiskyAdventure/Troubleshooting-Dashboards/blob/main/api-troubleshooter.json 찾을 수 있습니다.

ETCD 듀레스

컨트롤 플레인과 클라이언트 측 문제 비교

이 차트에서는 해당 기간 동안 완료하는 데 가장 많은 시간이 걸린 API 직접 호출을 찾고 있습니다. 이 경우 사용자 지정 리소스(CRD)가 05:40 기간 동안 가장 지연된 호출인 APPLY 함수를 호출하는 것을 볼 수 있습니다.

가장 느린 요청

이 데이터로 무장하면 Ad-Hoc PromQL 또는 CloudWatch Insights 쿼리를 사용하여 해당 기간 동안 감사 로그에서 LIST 요청을 가져와 어떤 애플리케이션이 될 수 있는지 확인할 수 있습니다.

CloudWatch를 사용하여 소스 찾기

지표는 검토하려는 문제 영역을 찾고 문제의 기간과 검색 파라미터를 모두 좁히는 데 가장 적합합니다. 이 데이터가 확보되면 더 자세한 시간과 오류를 위해 로그로 전환하려고 합니다. 이를 위해 CloudWatch Logs Insights를 사용하여 로그를 지표로 변환합니다.

예를 들어 위의 문제를 조사하기 위해 다음 CloudWatch Logs Insights 쿼리를 사용하여 userAgent 및 requestURI를 가져와서 이러한 지연 시간을 유발하는 애플리케이션을 고정할 수 있습니다.

참고

시계에서 정상적인 목록/재동기 동작을 가져오지 않으려면 적절한 개수를 로 사용해야 합니다.

fields @timestamp, @message
| filter @logStream like "kube-apiserver-audit"
| filter ispresent(requestURI)
| filter verb = "list"
| parse requestReceivedTimestamp /\d+-\d+-(?<StartDay>\d+)T(?<StartHour>\d+):(?<StartMinute>\d+):(?<StartSec>\d+).(?<StartMsec>\d+)Z/
| parse stageTimestamp /\d+-\d+-(?<EndDay>\d+)T(?<EndHour>\d+):(?<EndMinute>\d+):(?<EndSec>\d+).(?<EndMsec>\d+)Z/
| fields (StartHour * 3600 + StartMinute * 60 + StartSec + StartMsec / 1000000) as StartTime, (EndHour * 3600 + EndMinute * 60 + EndSec + EndMsec / 1000000) as EndTime, (EndTime - StartTime) as DeltaTime
| stats avg(DeltaTime) as AverageDeltaTime, count(*) as CountTime by requestURI, userAgent
| filter CountTime >=50
| sort AverageDeltaTime desc

이 쿼리를 사용하여 많은 수의 지연 시간이 긴 목록 작업을 실행하는 두 개의 에이전트를 찾았습니다. Splunk 및 CloudWatch 에이전트. 데이터를 사용하여이 컨트롤러를 제거, 업데이트 또는 다른 프로젝트로 대체하기로 결정할 수 있습니다.

쿼리 결과
참고

이 주제에 대한 자세한 내용은 다음 블로그를 참조하세요.

스케줄러

EKS 컨트롤 플레인 인스턴스는 별도의 AWS 계정에서 실행되므로 지표에 대해 해당 구성 요소를 스크레이프할 수 없습니다(API 서버는 예외임). 그러나 이러한 구성 요소에 대한 감사 로그에 액세스할 수 있으므로 이러한 로그를 지표로 변환하여 하위 시스템 중 하나에서 조정 병목 현상이 발생하는지 확인할 수 있습니다. CloudWatch Logs Insights를 사용하여 스케줄러 대기열에 있는 예약되지 않은 포드 수를 확인해 보겠습니다.

스케줄러 로그의 예약되지 않은 포드

자체 관리형 Kubernetes(예: Kops)에서 스케줄러 지표를 직접 스크레이프할 수 있는 액세스 권한이 있는 경우 다음 PromQL을 사용하여 스케줄러 백로그를 이해합니다.

max without(instance)(scheduler_pending_pods)

EKS에서 위의 지표에 액세스할 수 없으므로 아래 CloudWatch Logs Insights 쿼리를 사용하여 특정 기간 동안 예약되지 않은 포드 수를 확인하여 백로그를 확인합니다. 그런 다음 피크 시간대에 메시지를 자세히 살펴보고 병목 현상의 특성을 이해할 수 있습니다. 예를 들어 노드가 충분히 빠르게 회전하지 않거나 스케줄러 자체의 속도 제한기입니다.

fields timestamp, pod, err, @message
| filter @logStream like "scheduler"
| filter @message like "Unable to schedule pod"
| parse @message  /^.(?<date>\d{4})\s+(?<timestamp>\d+:\d+:\d+\.\d+)\s+\S*\s+\S+\]\s\"(.*?)\"\s+pod=(?<pod>\"(.*?)\")\s+err=(?<err>\"(.*?)\")/
| count(*) as count by pod, err
| sort count desc

여기에서는 스토리지 PVC를 사용할 수 없어 포드가 배포되지 않았다는 스케줄러의 오류를 볼 수 있습니다.

CloudWatch Logs 쿼리
참고

이 함수를 활성화하려면 컨트롤 플레인에서 감사 로깅을 활성화해야 합니다. 또한 시간 경과에 따른 비용을 불필요하게 늘리지 않도록 로그 보존을 제한하는 것이 좋습니다. 아래 EKSCTL 도구를 사용하여 모든 로깅 함수를 켜는 예제입니다.

cloudWatch: clusterLogging: enableTypes: ["*"] logRetentionInDays: 10

Kube 컨트롤러 관리자

Kube Controller Manager는 다른 모든 컨트롤러와 마찬가지로 한 번에 수행할 수 있는 작업 수에 제한이 있습니다. 이러한 파라미터를 설정할 수 있는 KOPS 구성을 살펴보면서 이러한 플래그의 일부를 살펴보겠습니다.

kubeControllerManager: concurrentEndpointSyncs: 5 concurrentReplicasetSyncs: 5 concurrentNamespaceSyncs: 10 concurrentServiceaccountTokenSyncs: 5 concurrentServiceSyncs: 5 concurrentResourceQuotaSyncs: 5 concurrentGcSyncs: 20 kubeAPIBurst: 30 kubeAPIQPS: "20"

이러한 컨트롤러에는 클러스터의 이탈률이 높은 시간 동안 채워지는 대기열이 있습니다. 이 경우 복제본 세트 컨트롤러의 대기열에 큰 백로그가 있는 것을 볼 수 있습니다.

Queues

이러한 상황을 해결하는 방법에는 두 가지가 있습니다. 자체 관리형을 실행하는 경우 동시 고루틴을 늘릴 수 있지만 KCM에서 더 많은 데이터를 처리하면 etcd에 영향을 미칠 수 있습니다. 다른 옵션은 배포.spec.revisionHistoryLimit에서를 사용하여 복제본 객체 수를 줄여 롤백할 수 있는 복제본 객체 수를 줄여이 컨트롤러에 대한 부담을 줄이는 것입니다.

spec: revisionHistoryLimit: 2

다른 Kubernetes 기능은 이탈률이 높은 시스템의 압력을 줄이기 위해 조정하거나 끌 수 있습니다. 예를 들어 포드의 애플리케이션이 k8s API와 직접 통신할 필요가 없는 경우 프로젝션된 보안 암호를 해당 포드로 끄면 ServiceaccountTokenSyncs의 부하가 줄어듭니다. 이는 가능한 경우 이러한 문제를 해결하는 더 바람직한 방법입니다.

kind: Pod spec: automountServiceAccountToken: false

지표에 액세스할 수 없는 시스템에서는 로그를 다시 살펴보고 경합을 감지할 수 있습니다. 컨트롤러당 또는 집계 수준에서 처리 중인 요청 수를 확인하려면 다음 CloudWatch Logs Insights 쿼리를 사용합니다.

KCM에서 처리한 총 볼륨

# Query to count API qps coming from kube-controller-manager, split by controller type.
# If you're seeing values close to 20/sec for any particular controller, it's most likely seeing client-side API throttling.
fields @timestamp, @logStream, @message
| filter @logStream like /kube-apiserver-audit/
| filter userAgent like /kube-controller-manager/
# Exclude lease-related calls (not counted under kcm qps)
| filter requestURI not like "apis/coordination.k8s.io/v1/namespaces/kube-system/leases/kube-controller-manager"
# Exclude API discovery calls (not counted under kcm qps)
| filter requestURI not like "?timeout=32s"
# Exclude watch calls (not counted under kcm qps)
| filter verb != "watch"
# If you want to get counts of API calls coming from a specific controller, uncomment the appropriate line below:
# | filter user.username like "system:serviceaccount:kube-system:job-controller"
# | filter user.username like "system:serviceaccount:kube-system:cronjob-controller"
# | filter user.username like "system:serviceaccount:kube-system:deployment-controller"
# | filter user.username like "system:serviceaccount:kube-system:replicaset-controller"
# | filter user.username like "system:serviceaccount:kube-system:horizontal-pod-autoscaler"
# | filter user.username like "system:serviceaccount:kube-system:persistent-volume-binder"
# | filter user.username like "system:serviceaccount:kube-system:endpointslice-controller"
# | filter user.username like "system:serviceaccount:kube-system:endpoint-controller"
# | filter user.username like "system:serviceaccount:kube-system:generic-garbage-controller"
| stats count(*) as count by user.username
| sort count desc

여기서 중요한 점은 확장성 문제를 살펴볼 때 세부 문제 해결 단계로 이동하기 전에 경로의 모든 단계(API, 스케줄러, KCM 등)를 살펴보는 것입니다. 프로덕션 환경에서 시스템이 가장 뛰어난 성능을 발휘할 수 있도록 Kubernetes의 여러 부분을 조정하는 경우가 많습니다. 병목이 훨씬 더 큰 증상(예: 노드 제한 시간)에 불과한 문제를 실수로 해결하는 것은 쉽습니다.

ETCD

etcd는 메모리 매핑된 파일을 사용하여 키 값 페어를 효율적으로 저장합니다. 일반적으로 2, 4 및 8GB 제한에서 설정된이 메모리 공간의 크기를 설정하는 보호 메커니즘이 있습니다. 데이터베이스의 객체 수가 적을수록 객체가 업데이트되고 이전 버전을 정리해야 할 때 수행해야 할 정리 작업이 줄어듭니다. 이전 버전의 객체를 정리하는이 프로세스를 압축이라고 합니다. 여러 압축 작업 후 특정 임계값을 초과하거나 고정된 일정에 따라 발생하는 조각 모음이라고 하는 사용 가능한 공간 공간을 복구하는 후속 프로세스가 있습니다.

Kubernetes의 객체 수를 제한하여 압축 및 조각 제거 프로세스의 영향을 줄이기 위해 수행할 수 있는 몇 가지 사용자 관련 항목이 있습니다. 예를 들어 Helm은 높은를 유지합니다revisionHistoryLimit. 이렇게 하면 시스템의 ReplicaSets와 같은 이전 객체가 롤백을 수행할 수 있습니다. 기록 제한을 2로 설정하면 객체(예: ReplicaSets) 수를 10개에서 2개로 줄여 시스템에 부하를 줄일 수 있습니다.

apiVersion: apps/v1 kind: Deployment spec: revisionHistoryLimit: 2

모니터링 관점에서 시스템 지연 시간 스파이크가 시간 단위로 구분된 설정 패턴에서 발생하는 경우이 조각 모음 프로세스가 소스인지 확인하는 것이 도움이 될 수 있습니다. CloudWatch Logs를 사용하여 이를 확인할 수 있습니다.

조각 모음의 시작/종료 시간을 보려면 다음 쿼리를 사용합니다.

fields @timestamp, @message
| filter @logStream like /etcd-manager/
| filter @message like /defraging|defraged/
| sort @timestamp asc
쿼리 조각 모음