View a markdown version of this page

성능 개선 도우미 대시보드 개요 - Amazon DocumentDB

기계 번역으로 제공되는 번역입니다. 제공된 번역과 원본 영어의 내용이 상충하는 경우에는 영어 버전이 우선합니다.

성능 개선 도우미 대시보드 개요

대시보드는 성능 개선 도우미와 상호 작용하는 가장 간편한 방법입니다. 다음 예제는 Amazon DocumentDB 인스턴스의 대시보드를 보여줍니다. 성능 개선 도우미 대시보드는 기본적으로 마지막 1시간 동안 수집된 데이터를 표시합니다.

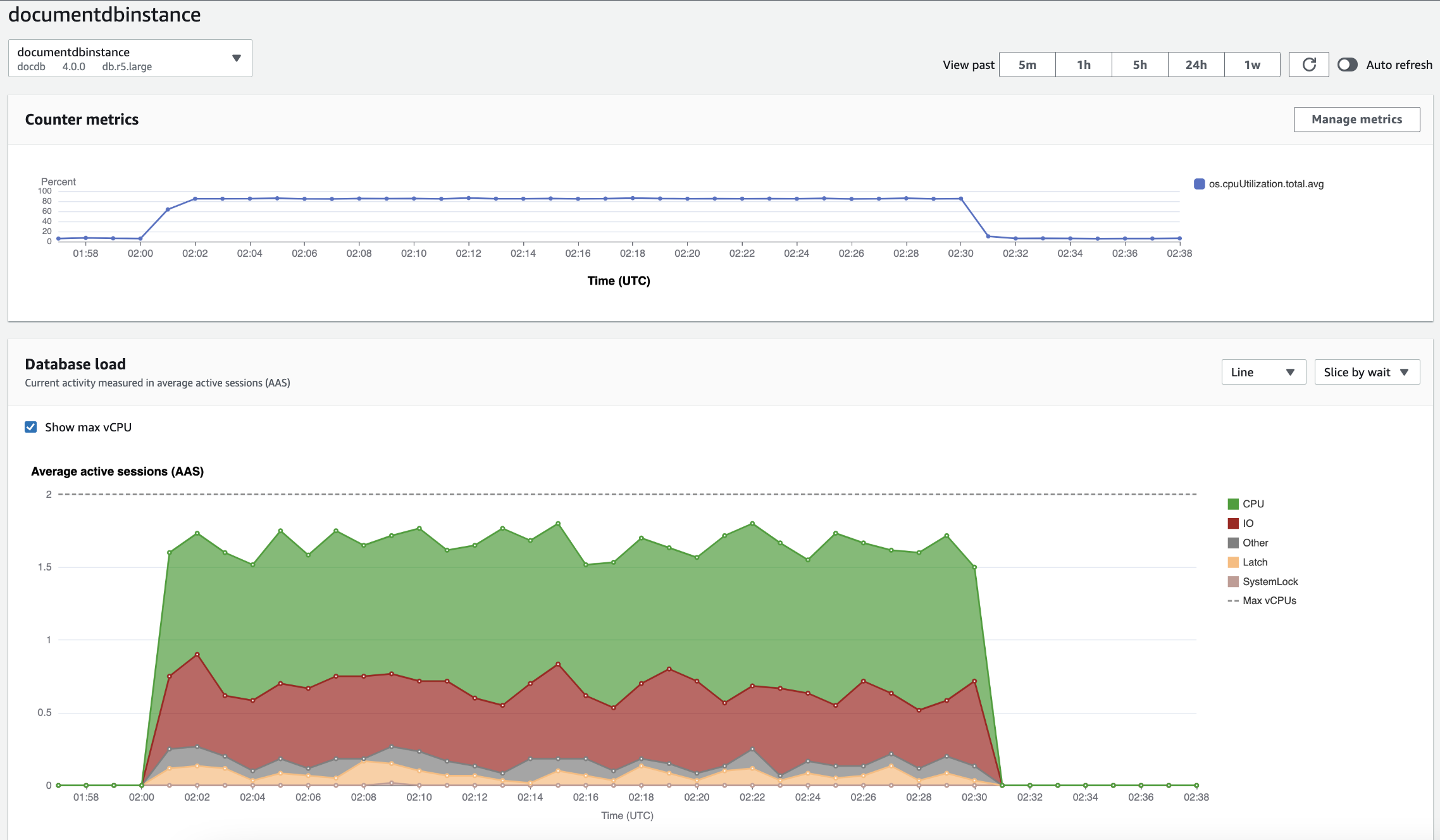
Amazon DocumentDB 인스턴스의 시간 경과에 따른 CPU 사용률 및 데이터베이스 로드를 보여주는 성능 개선 도우미 대시보드입니다.

대시보드는 다음과 같은 부분으로 나뉩니다:

  1. 카운터 지표 – 특정 성능 카운터 지표의 데이터를 보여줍니다.

  2. 데이터베이스 로드최대 vCPU 선으로 표시된 바와 같이 DB 로드와 DB 인스턴스 용량을 비교하는 방식을 표시합니다.

  3. 상위 차원 – DB 로드에 기여하는 상위 차원을 보여줍니다. 이러한 차원에는 waits, queries, hosts, databases, 및 applications가 포함됩니다.

카운터 지표 차트

계수기 지표를 통해 성능 개선 도우미 대시보드에 최대 10개의 추가 그래프가 포함되도록 사용자 지정할 수 있습니다. 이 그래프는 수십 개의 운영 체제 지표를 보여줍니다. 이 정보와 데이터베이스 로드를 연관지으면 성능 문제를 식별하고 분석하는 데 도움이 됩니다.

카운터 지표 차트에는 성능 카운터의 데이터가 표시됩니다.

시간 경과에 따른 CPU 사용률을 보여주는 카운터 지표 차트입니다.

지표 관리를 선택하여 성능 카운터를 변경합니다. 다음 스크린샷과 같이 여러 OS 메트릭을 선택할 수 있습니다. 지표에 대한 세부 정보를 보려면 지표 이름 위에 마우스 포인터를 놓습니다.

OS 지표 옵션이 포함된 성능 개선 도우미 대시보드 지표 선택 인터페이스입니다.

데이터베이스 로드 차트

데이터베이스 로드 차트는 최대 vCPU 선으로 표시된 바와 같이 데이터베이스 활동과 인스턴스 용량을 비교하는 방식을 표시합니다. 기본적으로 누적 꺾은선형 차트는 단위 시간당 평균 활성 세션으로 DB 로드를 나타냅니다. DB 로드는 대기 상태에 따라 슬라이스(그룹화)됩니다.

시간 경과에 따른 평균 활성 세션과, 끝 부근에서 CPU 사용량 스파이크를 보여주는 데이터베이스 로드 차트입니다.
차원을 기준으로 분할된 DB 로드

지원되는 차원별로 그룹화된 활성 세션으로 로드를 표시하도록 선택할 수 있습니다. 다음 이미지는 Amazon DocumentDB 인스턴스의 치수를 보여줍니다.

드롭다운 목록에 다양한 ‘조각 기준’ 옵션을 표시하여 데이터베이스 로드를 보여주는 그래프입니다.
차원 항목에 대한 DB 로드 세부 정보

차원 내의 DB 로드 항목에 대한 세부 정보를 보려면 항목 이름 위로 마우스를 가져갑니다. 다음 이미지는 쿼리문에 대한 세부 정보를 보여줍니다.

항목 이름 위로 마우스를 가져가면 추가 세부 정보를 표시하여 데이터베이스 로드를 보여주는 막대 그래프입니다.

범례에서 선택한 기간의 항목에 대한 세부 정보를 보려면 해당 항목 위에 마우스 포인터를 놓습니다.

막대 위로 마우스를 가져가면 추가 세부 정보를 표시하여 데이터베이스 로드를 보여주는 막대 그래프입니다.

상위 측정기준 테이블

상위 측정기준 테이블은 DB 로드를 다른 차원으로 슬라이스합니다. 차원은 DB 로드의 다양한 특성에 대한 카테고리 또는 "슬라이스"입니다. 측정기준이 쿼리인 경우 상위 쿼리(Top queries)에서는 DB 로드에 가장 많이 기여하는 쿼리 문을 보여줍니다.

다음 차원 탭 중 하나를 선택합니다.

상위 쿼리 2개가 표시되는 상위 쿼리 차원 탭입니다.

다음 표는 각 탭에 대한 간략한 설명을 제공합니다.

설명

상위 대기

데이터베이스 백엔드가 대기 중인 이벤트

상위 쿼리

현재 실행 중인 쿼리 문

상위 호스트

연결된 클라이언트의 호스트 IP 및 포트

상위 데이터베이스

클라이언트가 연결된 데이터베이스의 이름

상위 애플리케이션

데이터베이스에 연결된 애플리케이션의 이름

상위 쿼리(Top queries) 탭을 사용하여 쿼리를 분석하는 방법을 알아보려면 상위 쿼리 탭 개요 섹션을 참조하세요.