View a markdown version of this page

대시보드 테스트 및 시뮬레이션 - Amazon Connect

기계 번역으로 제공되는 번역입니다. 제공된 번역과 원본 영어의 내용이 상충하는 경우에는 영어 버전이 우선합니다.

대시보드 테스트 및 시뮬레이션

Amazon Connect는 테스트 및 시뮬레이션 대시보드와 지표를 지원합니다. 이러한 대시보드를 보려면 대시보드에 대한 분석 및 최적화의 보안 프로필 페이지에서 권한을 모두로 설정하고 테스트 사례에 대한 테스트 및 시뮬레이션의 보안 프로필에서 볼 수 있는 권한을 설정해야 합니다.

다음 절차에서는 대시보드를 보는 방법을 보여줍니다.

대시보드를 보려면
  1. https://console.aws.amazon.com/connect/에서 Amazon Connect 콘솔을 엽니다.

  2. 기본 탐색 창에서 분석 및 최적화를 선택한 다음 대시보드 및 보고서를 선택합니다.

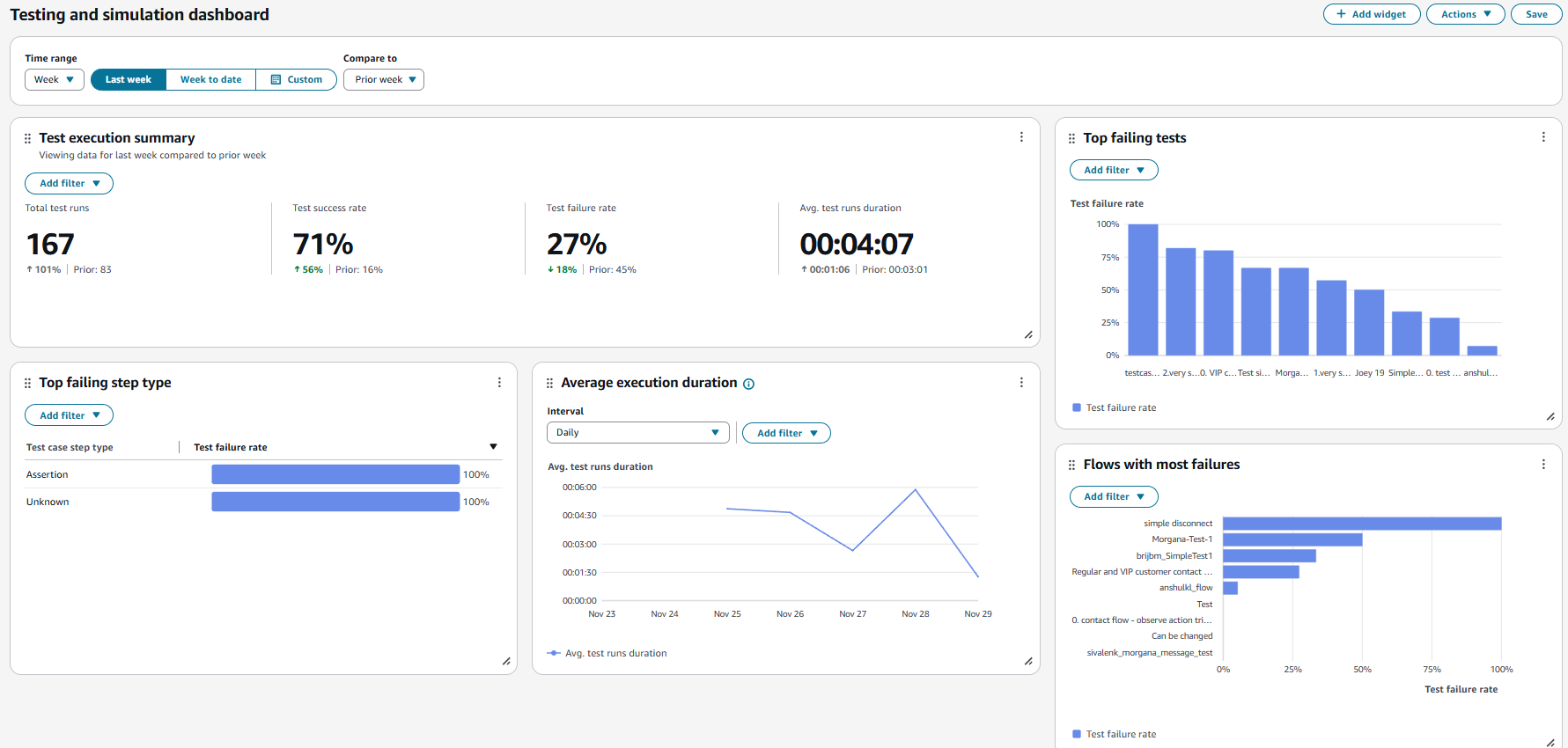
  3. 테스트 및 시뮬레이션 대시보드를 선택합니다. 대시보드에는 요약 지표, 다양한 장애 지표 분석, 실행 기간 지표를 포함한 테스트 실행에 대한 분석 보고서가 표시됩니다.