Amazon Connect 연락 제어판(CCP) 로그 다운로드 및 검토 - Amazon Connect

기계 번역으로 제공되는 번역입니다. 제공된 번역과 원본 영어의 내용이 상충하는 경우에는 영어 버전이 우선합니다.

Amazon Connect 연락 제어판(CCP) 로그 다운로드 및 검토

이 주제는 에이전트의 연락 제어판(CCP) 관련 문제를 해결해야 하는 IT 관리자와 개발자를 위한 것입니다.

CCP 로그 다운로드

  1. 에이전트의 데스크톱에 있는 CCP에서 설정, 로그 다운로드를 선택합니다.

    CCP, 오른쪽 상단 모서리의 설정 아이콘, 페이지 하단의 로그 다운로드 링크.
  2. agent-log.txt 파일은 브라우저의 기본 디렉터리에 저장됩니다. 파일을 다운로드한 후 컴퓨터에 있는 다른 파일의 이름을 바꾸는 것과 같은 방법으로 파일 이름을 변경할 수 있습니다. 파일을 다운로드하기 전에는 파일 이름을 사용자 지정할 수 없습니다.

Amazon Connect CCP Log Parser를 사용하여 CCP 로그 검토

에이전트의 CCP 로그를 다운로드한 후 Amazon Connect CCP Log Parser를 사용하여 문제를 더 자세히 해결하고 오류를 더 잘 확인하고 오류 발생 방법에 대한 세부 정보를 자세히 확인할 수 있습니다. CCP 로그를 보면 오류를 식별하고 가능한 경우 해결할 수도 있습니다.

CCP Log Parser에 CCP 로그 파일을 로드하고 로그를 보는 방법
  1. CCP Log Parser(https://tools.connect.aws/ccp-log-parser/)를 엽니다.

  2. 로그 파일(예: agent-log.txt)을 구문 분석기로 드래그 앤 드롭합니다. 다음 이미지는 로그 구문 분석기를 보여 줍니다.

    에이전트 로그를 분석하기 위한 파일 업로드 영역을 보여 주는 Amazon Connect CCP Log Parser 인터페이스입니다.
  3. 스냅샷 및 로그 탭에서 에이전트 세션 중에 기록된 로그를 볼 수 있습니다.

    일반적으로 로그 항목은 축소되지만 대부분의 로그 항목에는 추가 정보가 포함됩니다. 원본 로그 객체를 JSON 형식으로 보려면 +를 클릭하여 자세한 정보가 포함된 로그 줄을 확장하거나 축소합니다.

    참고

    CCP 로그는 브라우저를 새로 고침하면 유지되지 않습니다.

    확장 가능한 세부 정보가 포함된 구문 분석된 에이전트 로그 항목을 표시하는 CCP Log Parser입니다.
  4. 로그 항목의 왼쪽에서 스냅샷을 선택할 수 있습니다. CCP는 Amazon Connect에서 AgentSnapshot을 주기적으로 검색합니다. 스냅샷에는 이러한 검색 기간 동안 캡처된 에이전트 상태가 표시됩니다. 스냅샷 하나를 클릭하면 해당 스냅샷에서 후속 스냅샷까지 섹션이 강조 표시됩니다.

    에이전트 상태 정보가 포함된 스냅샷 패널을 보여 주는 CCP Log Parser입니다.
  5. 다음 이미지는 소프트폰 오류가 있는 스냅샷 로그를 보여 줍니다.

    소프트폰 오류 메시지와 함께 스냅샷 로그를 표시하는 CCP Log Parser입니다.
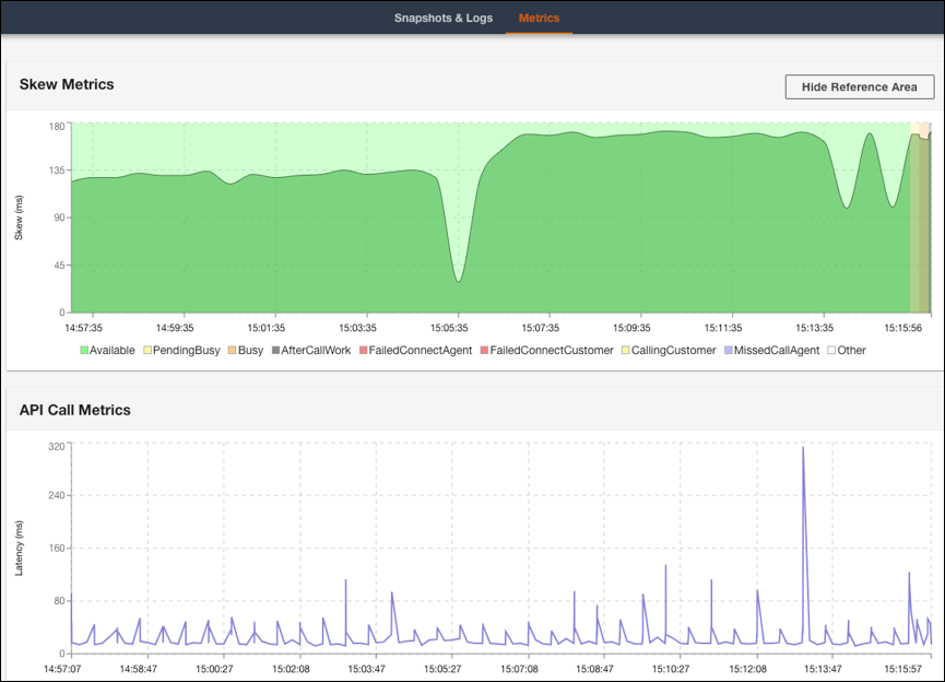
  6. 지표 탭에서 다음 지표를 볼 수 있습니다.

    • 스큐 지표는 클라이언트 측(에이전트의 워크스테이션) 로컬 타임스탬프와 서버 측(Amazon Connect 서비스) 타임스탬프 간의 차이를 밀리초 단위로 보여 줍니다.

    • API 직접 호출 지표는 CCP에서 API 직접 호출의 지연 시간을 보여 줍니다.

    • WebRTC 지표: CCP를 사용하여 통화한 경우 사용할 수 있습니다. WebRTC 지표는 통화 중 미디어 스트림 조건을 표시합니다.

    스큐 지표 및 API 직접 호출 지표 데이터를 보여 주는 CCP Log Parser 지표 탭입니다.
    통화 중 미디어 스트림 조건을 보여 주는 CCP Log Parser WebRTC 지표 섹션입니다.

통화 품질 문제 해결에 대한 지침은 연락처 레코드에서 QualityMetrics를 사용하여 오디오 품질 문제 해결 섹션을 참조하세요.