CloudFormation テンプレートを使用してカスタム CloudWatch ダッシュボードを作成する - Amazon WorkSpaces

翻訳は機械翻訳により提供されています。提供された翻訳内容と英語版の間で齟齬、不一致または矛盾がある場合、英語版が優先します。

CloudFormation テンプレートを使用してカスタム CloudWatch ダッシュボードを作成する

AWS には、WorkSpaces のカスタム CloudWatch ダッシュボードを作成するために使用できる CloudFormation テンプレートが用意されています。コンソールで WorkSpaces のカスタムダッシュボードを作成するには、次の CloudFormation テンプレートオプションから選択します CloudFormation 。

開始する前に考慮すべき点

カスタム CloudWatch ダッシュボードの作成を開始する前に、次の点を考慮してください。

  • モニタリングするデプロイされた WorkSpaces AWS リージョン と同じ にダッシュボードを作成します。

  • CloudWatch コンソールを使用してカスタムダッシュボードを作成することもできます。

  • コストは、カスタム CloudWatch ダッシュボードに関連付けられる場合があります。料金の詳細については、「Amazon CloudWatch 料金表」を参照してください。

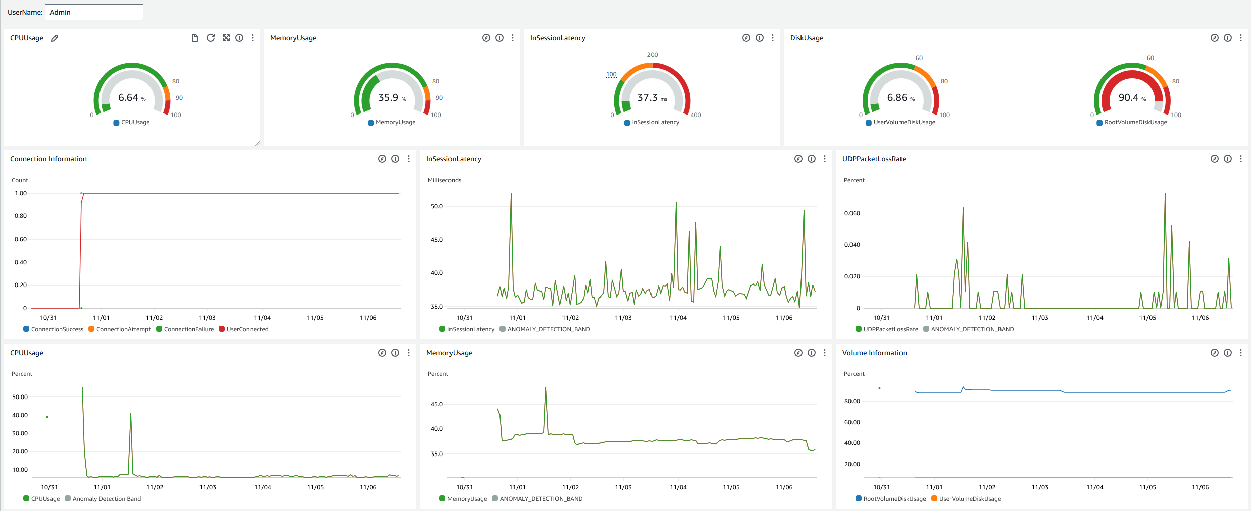
ヘルプデスク用ダッシュボード

ヘルプデスク用ダッシュボードには、特定の WorkSpace の次のメトリクスが表示されます。

  • CPU の使用

  • メモリ使用量

  • セッション内レイテンシー

  • ルートボリューム

  • ユーザーボリューム

  • パケットロス

  • ディスク使用量

以下は、ヘルプデスク用ダッシュボードの例です。

CloudWatch のヘルプデスク用ダッシュボードのサンプル。

CloudFormationを使用して CloudWatch でカスタムダッシュボードを作成するには、次の手順を実行します。

  1. CloudFormation コンソールでスタックの作成ページを開きます。このリンクをクリックすると、ヘルプデスク用カスタム CloudWatch ダッシュボードテンプレートの Amazon S3 バケットの場所があらかじめ入力された状態で、ページが開きます。

  2. [スタックの作成] ページでデフォルトの選択を確認します。Amazon S3 URL フィールドには、 CloudFormation テンプレートの Amazon S3 バケットの場所が事前に入力されていることに注意してください。

  3. [次へ] を選択します。

  4. [スタック名] ボックスに、スタックの名前を入力します。

    スタック名は、スタックのリストから特定のスタックを見つけるために役立つ識別子です。スタック名には、英数字 (大文字と小文字が区別されます) とハイフンのみを使用できます。先頭の文字はアルファベット文字である必要があります。また、128 文字より長くすることはできません。

  5. [ダッシュボード名] テキストボックスに、ダッシュボードに付ける名前を入力します。

    ダッシュボード名には、英数字、ダッシュ ()、アンダースコア (_) のみを使用できます。

  6. [次へ] を選択します。

  7. [スタックオプションの設定] ページでデフォルトの選択内容を確認し、[次へ] を選択します。

  8. [変換では、アクセス機能が必要になる場合があります] まで下にスクロールし、確認のチェックボックスをオンにします。次に、[送信] を選択してスタックとカスタム CloudWatch ダッシュボードを作成します。

    重要

    コストは、カスタム CloudWatch ダッシュボードに関連付けられる場合があります。料金の詳細については、「Amazon CloudWatch 料金表」を参照してください。

  9. CloudWatch コンソールの https://console.aws.amazon.com/cloudwatch/ を開いてください。

  10. 左のナビゲーションバーの [ダッシュボード] を選択します。

  11. [カスタムダッシュボード] で、この手順の前半で入力したダッシュボード名を持つダッシュボードを選択します。

  12. ヘルプデスク用のサンプルテンプレートを使用して、データを監視する WorkSpace のユーザー名を入力します。

接続インサイト用ダッシュボード

接続インサイト用ダッシュボードには、WorkSpaces に接続されているクライアントバージョン、プラットフォーム、IP アドレスが表示されます。このダッシュボードを使用すると、ユーザーがどのように接続しているかをよく理解できるため、古いクライアントを使用しているユーザーに対して事前に通知できます。動的変数を使用することで、IP アドレスまたは特定のディレクトリの詳細を監視できます。

以下は、接続インサイト用ダッシュボードの例です。

CloudWatch の接続インサイト用ダッシュボードの例。

CloudFormationを使用して CloudWatch でカスタムダッシュボードを作成するには、次の手順を実行します。

  1. CloudFormation コンソールでスタックの作成ページを開きます。このリンクをクリックすると、接続インサイト用カスタム CloudWatch ダッシュボードテンプレートの Amazon S3 バケットの場所があらかじめ入力された状態で、ページが開きます。

  2. [スタックの作成] ページでデフォルトの選択を確認します。Amazon S3 URL フィールドには、 CloudFormation テンプレートの Amazon S3 バケットの場所が事前に入力されていることに注意してください。

  3. [次へ] を選択します。

  4. [スタック名] ボックスに、スタックの名前を入力します。

    スタック名は、スタックのリストから特定のスタックを見つけるために役立つ識別子です。スタック名には、英数字 (大文字と小文字が区別されます) とハイフンのみを使用できます。先頭の文字はアルファベット文字である必要があります。また、128 文字より長くすることはできません。

  5. [ダッシュボード名] テキストボックスに、ダッシュボードに付ける名前を入力します。関連する他の CloudWatch アクセスグループの設定情報を入力します。

    ダッシュボード名には、英数字、ダッシュ ()、アンダースコア (_) のみを使用できます。

  6. [ログの保持期間] で、LogGroup を保持する日数を入力します。

  7. [EventBridge の設定] で、WorkSpaces のアクセスログを取得するために EventBridge ルールをデプロイするかどうかを選択します。

  8. [WorkSpace アクセスログ名] に、WorkSpace アクセスログを持つ CloudWatch LogGroup の名前を入力します。

  9. [次へ] を選択します。

  10. [スタックオプションの設定] ページでデフォルトの選択内容を確認し、[次へ] を選択します。

  11. [変換では、アクセス機能が必要になる場合があります] まで下にスクロールし、確認のチェックボックスをオンにします。次に、[送信] を選択してスタックとカスタム CloudWatch ダッシュボードを作成します。

    重要

    コストは、カスタム CloudWatch ダッシュボードに関連付けられる場合があります。料金の詳細については、「Amazon CloudWatch 料金表」を参照してください。

  12. CloudWatch コンソールの https://console.aws.amazon.com/cloudwatch/ を開いてください。

  13. 左のナビゲーションバーの [ダッシュボード] を選択します。

  14. [カスタムダッシュボード] で、この手順の前半で入力したダッシュボード名を持つダッシュボードを選択します。

  15. これで、接続インサイト用ダッシュボードを使用して WorkSpaces のデータをモニタリングできるようになりました。

インターネットモニタリング用ダッシュボード

インターネットモニタリング用ダッシュボードには、ユーザーが WorkSpaces インスタンスに接続するときに使用するインターネットサービスプロバイダー (ISP) の詳細が表示されます。都市、州、ASN、ネットワーク名、接続された WorkSpaces の数、パフォーマンス、エクスペリエンススコアに関する詳細を提供します。特定の IP アドレスを使用して、特定の場所から接続しているユーザーの詳細を取得することもできます。CloudWatch Internet Monitor をデプロイして ISP データ情報を取得します。詳細については、「Amazon CloudWatch Internet Monitor の使用」を参照してください。

以下は、インターネットモニタリング用ダッシュボードの例です。

CloudWatch のインターネットモニタリング用ダッシュボードの例。
を使用して CloudWatch でカスタムダッシュボードを作成するには CloudFormation
注記

カスタムダッシュボードを作成する前に、CloudWatch Internet Monitor でインターネットモニターを作成してください。詳細については、「コンソールを使用して Amazon CloudWatch Internet Monitor でモニターを作成する」を参照してください。

  1. CloudFormation コンソールでスタックの作成ページを開きます。このリンクをクリックすると、インターネットモニタリング用カスタム CloudWatch ダッシュボードテンプレートの Amazon S3 バケットの場所があらかじめ入力された状態で、ページが開きます。

  2. [スタックの作成] ページでデフォルトの選択を確認します。Amazon S3 URL フィールドには、 CloudFormation テンプレートの Amazon S3 バケットの場所が事前に入力されていることに注意してください。

  3. [次へ] を選択します。

  4. [スタック名] ボックスに、スタックの名前を入力します。

    スタック名は、スタックのリストから特定のスタックを見つけるために役立つ識別子です。スタック名には、英数字 (大文字と小文字が区別されます) とハイフンのみを使用できます。先頭の文字はアルファベット文字である必要があります。また、128 文字より長くすることはできません。

  5. [ダッシュボード名] テキストボックスに、ダッシュボードに付ける名前を入力します。関連する他の CloudWatch アクセスグループの設定情報を入力します。

    ダッシュボード名には、英数字、ダッシュ ()、アンダースコア (_) のみを使用できます。

  6. [監視するリソース] で、インターネットモニタリングを有効にしたディレクトリのディレクトリ ID を入力します。

  7. [モニター名] で、使用するインターネットモニターの名前を入力します。

  8. [次へ] を選択します。

  9. [スタックオプションの設定] ページでデフォルトの選択内容を確認し、[次へ] を選択します。

  10. [変換では、アクセス機能が必要になる場合があります] まで下にスクロールし、確認のチェックボックスをオンにします。次に、[送信] を選択してスタックとカスタム CloudWatch ダッシュボードを作成します。

    重要

    コストは、カスタム CloudWatch ダッシュボードに関連付けられる場合があります。料金の詳細については、「Amazon CloudWatch 料金表」を参照してください。

  11. CloudWatch コンソールの https://console.aws.amazon.com/cloudwatch/ を開いてください。

  12. 左のナビゲーションバーの [ダッシュボード] を選択します。

  13. [カスタムダッシュボード] で、この手順の前半で入力したダッシュボード名を持つダッシュボードを選択します。

  14. これで、インターネットモニタリング用ダッシュボードを使用して WorkSpaces のデータをモニタリングできるようになりました。