スケジュールされたクエリと未加工データをドリルダウンに使用する - Amazon Timestream

Amazon Timestream for LiveAnalytics に類似した機能をご希望の場合は Amazon Timestream for InfluxDB をご検討ください。リアルタイム分析に適した、シンプルなデータインジェストと 1 桁ミリ秒のクエリ応答時間を特徴としています。詳細については、こちらを参照してください。

翻訳は機械翻訳により提供されています。提供された翻訳内容と英語版の間で齟齬、不一致または矛盾がある場合、英語版が優先します。

スケジュールされたクエリと未加工データをドリルダウンに使用する

フリート全体で集計された統計を使用してドリルダウンが必要な領域を特定してから、未加工データを使用して詳細なデータにドリルダウンし、より深いインサイトを得ることができます。

この例では、集計ダッシュボードを使用し、他のデプロイと比較して CPU 使用率が高いと思われるデプロイ (特定のリージョン、セル、サイロ、アベイラビリティーゾーン内に存在する特定のマイクロサービスのデプロイ) を特定する方法を説明します。その後、ドリルダウンにより、未加工データを使用して理解を深めることができます。これらのドリルダウンは頻度が低く、デプロイに関連するデータにのみアクセスするため、この分析には未加工データを使用でき、スケジュールされたクエリを使用する必要はありません。

デプロイごとのドリルダウン

以下のダッシュボードでは、特定のデプロイ内のより詳細なサーバーレベルの統計にドリルダウンできます。フリートのさまざまな部分にドリルダウンしやすくするため、このダッシュボードでは、region、cell、silo、microservice、availability_zone などの変数を使用します。そしてダッシュボードにはそのデプロイの集計統計が表示されます。

Dashboard showing deployment statistics with filters for region, cell, silo, and other parameters.
CPU distribution graph showing consistent patterns for avg, p90, p95, and p99 values over 24 hours.

以下のクエリでは、変数のドロップダウンで選択された値がクエリの WHERE 句の述語として使用されているため、デプロイのデータのみにフォーカスできます。パネルでは、そのデプロイ内のインスタンスの集計 CPU メトリクスがプロットされます。未加工データを使用して、インタラクティブなクエリレイテンシーでこのドリルダウンを実行し、より深いインサイトを得ることができます。

SELECT bin(time, 5m) as minute, ROUND(AVG(cpu_user), 2) AS avg_value, ROUND(APPROX_PERCENTILE(cpu_user, 0.9), 2) AS p90_value, ROUND(APPROX_PERCENTILE(cpu_user, 0.95), 2) AS p95_value, ROUND(APPROX_PERCENTILE(cpu_user, 0.99), 2) AS p99_value FROM "raw_data"."devops" WHERE time BETWEEN from_milliseconds(1636527099476) AND from_milliseconds(1636613499476) AND region = 'eu-west-1' AND cell = 'eu-west-1-cell-10' AND silo = 'eu-west-1-cell-10-silo-1' AND microservice_name = 'demeter' AND availability_zone = 'eu-west-1-3' AND measure_name = 'metrics' GROUP BY bin(time, 5m) ORDER BY 1

インスタンスレベルの統計

このダッシュボードでは、CPU 使用率の高いサーバー/インスタンスを使用率の降順でソートする別の変数も計算されます。以下は、この変数の計算に使用されるクエリです。

WITH microservice_cell_avg AS ( SELECT AVG(cpu_user) AS microservice_avg_metric FROM "raw_data"."devops" WHERE $__timeFilter AND measure_name = 'metrics' AND region = '${region}' AND cell = '${cell}' AND silo = '${silo}' AND availability_zone = '${availability_zone}' AND microservice_name = '${microservice}' ), instance_avg AS ( SELECT instance_name, AVG(cpu_user) AS instance_avg_metric FROM "raw_data"."devops" WHERE $__timeFilter AND measure_name = 'metrics' AND region = '${region}' AND cell = '${cell}' AND silo = '${silo}' AND microservice_name = '${microservice}' AND availability_zone = '${availability_zone}' GROUP BY availability_zone, instance_name ) SELECT i.instance_name FROM instance_avg i CROSS JOIN microservice_cell_avg m WHERE i.instance_avg_metric > (1 + ${utilization_threshold}) * m.microservice_avg_metric ORDER BY i.instance_avg_metric DESC

上のクエリでは、変数は他の変数に対して選択された値に応じて動的に再計算されます。デプロイに対して変数が入力されたら、一覧から個々のインスタンスを選択して、そのインスタンスのメトリクスを視覚化できます。以下のスナップショットが示すように、インスタンス名のドロップダウンからさまざまなインスタンスを選択できます。

List of Amazon Web Services (AWS) resource identifiers for Demeter instances in eu-west-1 region.
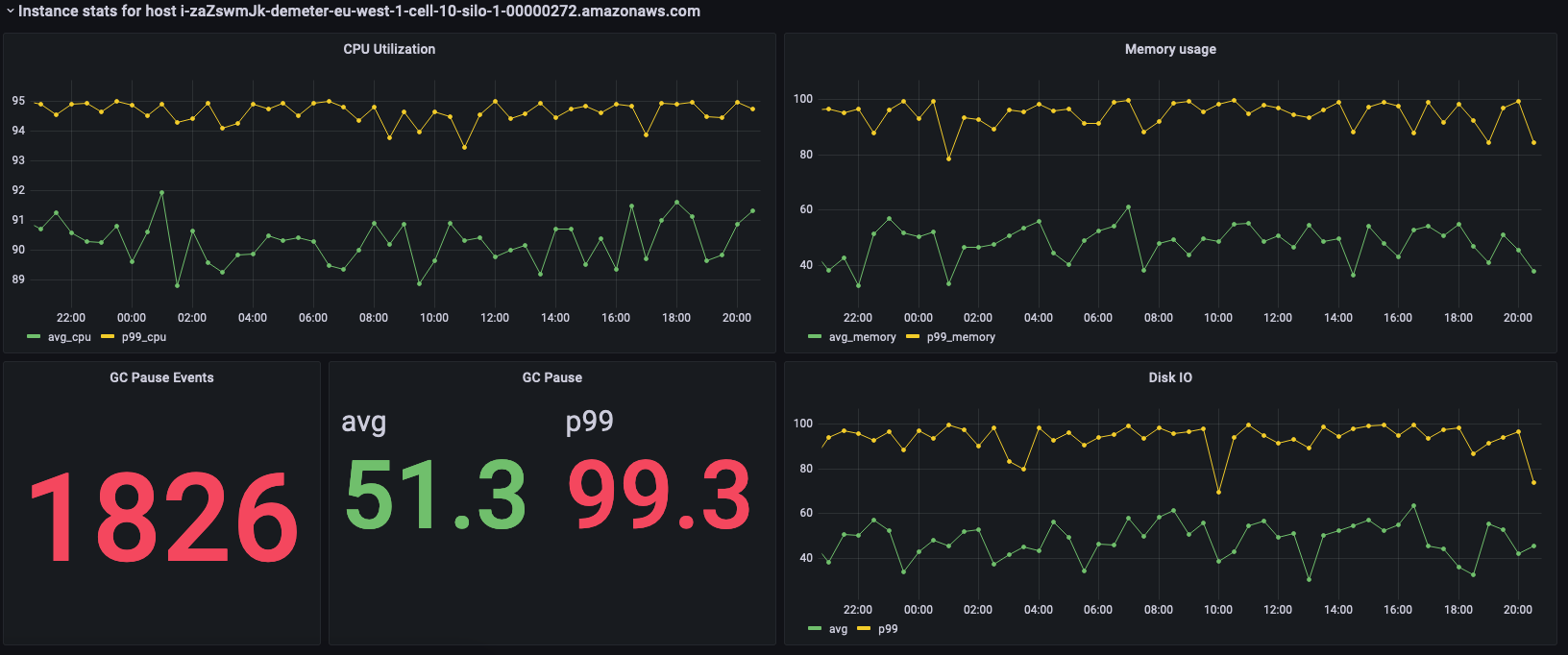
Dashboard showing CPU utilization, memory usage, GC pause events, and disk I/O metrics for an AWS instance.

上のパネルには、選択されたインスタンスの統計が表示されています。以下はこれらの統計を取得するために使用されるクエリです。

SELECT BIN(time, 30m) AS time_bin, AVG(cpu_user) AS avg_cpu, ROUND(APPROX_PERCENTILE(cpu_user, 0.99), 2) as p99_cpu FROM "raw_data"."devops" WHERE time BETWEEN from_milliseconds(1636527099477) AND from_milliseconds(1636613499477) AND measure_name = 'metrics' AND region = 'eu-west-1' AND cell = 'eu-west-1-cell-10' AND silo = 'eu-west-1-cell-10-silo-1' AND availability_zone = 'eu-west-1-3' AND microservice_name = 'demeter' AND instance_name = 'i-zaZswmJk-demeter-eu-west-1-cell-10-silo-1-00000272.amazonaws.com' GROUP BY BIN(time, 30m) ORDER BY time_bin desc
SELECT BIN(time, 30m) AS time_bin, AVG(memory_used) AS avg_memory, ROUND(APPROX_PERCENTILE(memory_used, 0.99), 2) as p99_memory FROM "raw_data"."devops" WHERE time BETWEEN from_milliseconds(1636527099477) AND from_milliseconds(1636613499477) AND measure_name = 'metrics' AND region = 'eu-west-1' AND cell = 'eu-west-1-cell-10' AND silo = 'eu-west-1-cell-10-silo-1' AND availability_zone = 'eu-west-1-3' AND microservice_name = 'demeter' AND instance_name = 'i-zaZswmJk-demeter-eu-west-1-cell-10-silo-1-00000272.amazonaws.com' GROUP BY BIN(time, 30m) ORDER BY time_bin desc
SELECT COUNT(gc_pause) FROM "raw_data"."devops" WHERE time BETWEEN from_milliseconds(1636527099477) AND from_milliseconds(1636613499478) AND measure_name = 'events' AND region = 'eu-west-1' AND cell = 'eu-west-1-cell-10' AND silo = 'eu-west-1-cell-10-silo-1' AND availability_zone = 'eu-west-1-3' AND microservice_name = 'demeter' AND instance_name = 'i-zaZswmJk-demeter-eu-west-1-cell-10-silo-1-00000272.amazonaws.com'
SELECT avg(gc_pause) as avg, round(approx_percentile(gc_pause, 0.99), 2) as p99 FROM "raw_data"."devops" WHERE time BETWEEN from_milliseconds(1636527099478) AND from_milliseconds(1636613499478) AND measure_name = 'events' AND region = 'eu-west-1' AND cell = 'eu-west-1-cell-10' AND silo = 'eu-west-1-cell-10-silo-1' AND availability_zone = 'eu-west-1-3' AND microservice_name = 'demeter' AND instance_name = 'i-zaZswmJk-demeter-eu-west-1-cell-10-silo-1-00000272.amazonaws.com'
SELECT BIN(time, 30m) AS time_bin, AVG(disk_io_reads) AS avg, ROUND(APPROX_PERCENTILE(disk_io_reads, 0.99), 2) as p99 FROM "raw_data"."devops" WHERE time BETWEEN from_milliseconds(1636527099478) AND from_milliseconds(1636613499478) AND measure_name = 'metrics' AND region = 'eu-west-1' AND cell = 'eu-west-1-cell-10' AND silo = 'eu-west-1-cell-10-silo-1' AND availability_zone = 'eu-west-1-3' AND microservice_name = 'demeter' AND instance_name = 'i-zaZswmJk-demeter-eu-west-1-cell-10-silo-1-00000272.amazonaws.com' GROUP BY BIN(time, 30m) ORDER BY time_bin desc