View a markdown version of this page

AWS End User Messaging SMS のダッシュボードメトリクス - AWS エンドユーザーメッセージング SMS

翻訳は機械翻訳により提供されています。提供された翻訳内容と英語版の間で齟齬、不一致または矛盾がある場合、英語版が優先します。

AWS End User Messaging SMS のダッシュボードメトリクス

[ダッシュボード] ページには、メッセージ送信、メッセージフィードバック、Protect によって評価されたメッセージの概要を示す、グラフとメトリクスが複数含まれています。すべての CloudWatch メトリクスのリストについては、CloudWatch メトリクス を参照してください。アラームを設定する手順については、CloudWatch アラームの作成 を参照してください。

アカウント概要メトリクス: 過去 30 日間のアクティビティです。

  • 送信済みメッセージパート – 送信されたが、配信受信 (DLR) がまだキャリアから受信されていないメッセージパートの総数。

  • 配信済みメッセージパート – 送信され正常に DLR を受信したメッセージパーツの総数。

  • 受信済みフィードバックメッセージフィードバックを受信したメッセージの総数。

  • 保護付きで送信されたメッセージ保護設定を使用して送信されたメッセージの総数。

メトリクスタブ

  • メッセージ配信メトリクス – 送信済みのメッセージ数と送信先国上位 10 か国のメトリクス。

    • 送信された SMS メッセージの数と配信された割合 – 送信された SMS メッセージの数と配信されたメッセージの割合。

    • SMS 送信先上位 10 – 上位 10 か国に送信された SMS メッセージの数。

    • 送信された MMS の数と配信された割合 – 送信された MMS メッセージの数と配信されたメッセージの割合。

    • MMS 送信先上位 10 – 上位 10 か国に送信された MMS メッセージの数。

    送信されたメッセージの数と割合を国ごとに表示します。
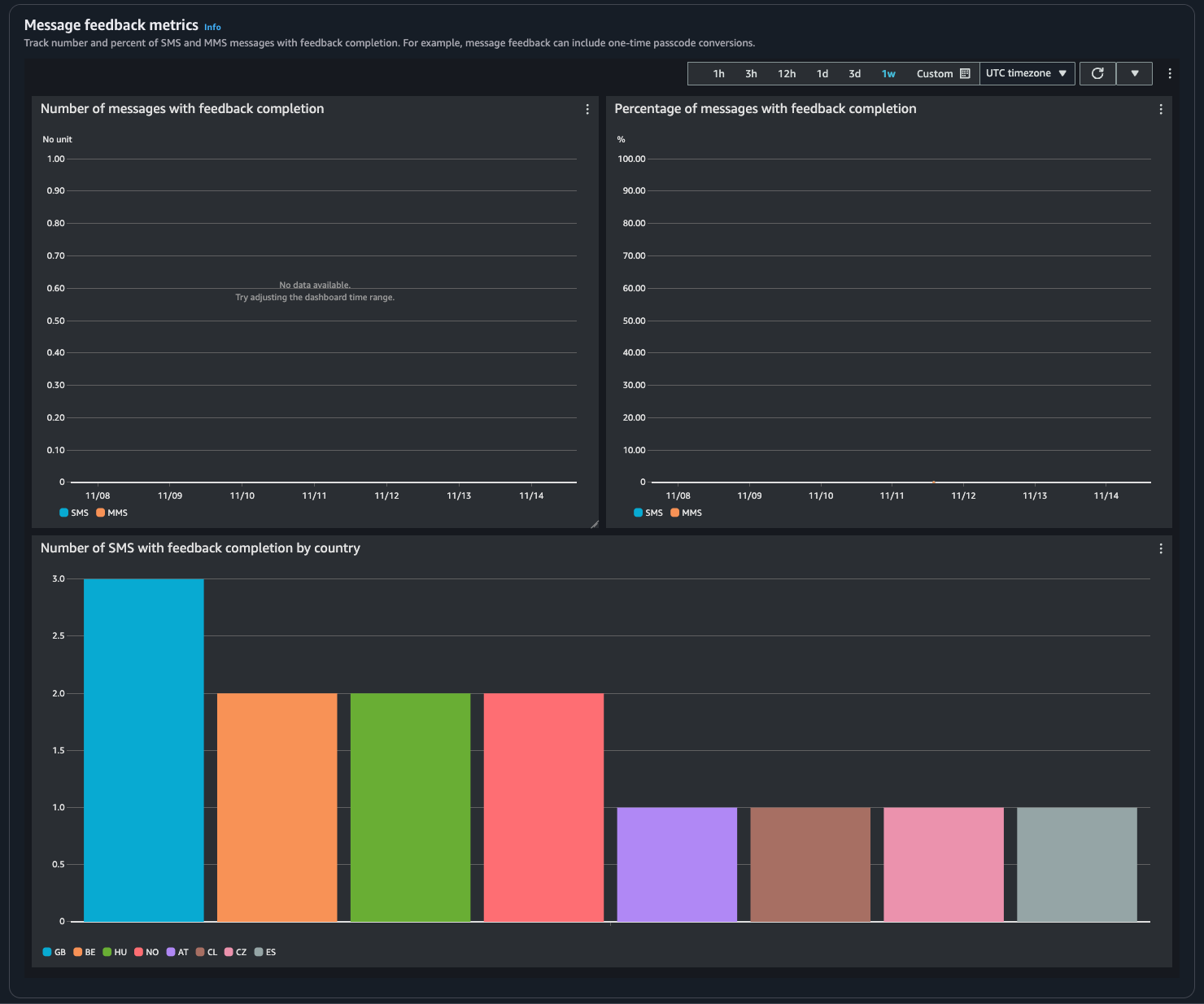
  • メッセージフィードバックメトリクスメッセージフィードバックを使用して送信されたメッセージのメトリクス。

    • フィードバック完了付きメッセージの数メッセージのフィードバックレコードRECEIVED に設定された SMS および MMS メッセージの数。

    • フィードバック完了付きメッセージの割合 – メッセージのフィードバックレコードが RECEIVED に設定された SMS および MMS メッセージの割合。

    • 国別のフィードバック完了付き SMS の数 – 国ごとの受信したメッセージフィードバック数。

    フィードバックを受け取ったメッセージの数と割合を国別に表示します。
  • 保護メトリクス – ブロックされたメッセージに対する各保護設定のメトリクス。[詳細を表示] を選択して、保護設定のグラフを表示します。

メトリクスには、AWS End User Messaging SMS コンソール、CloudWatch コンソール、AWS CLI または CloudWatch API を使用してアクセスできます。AWS End User Messaging SMS メトリクスの CloudWatch アラームを設定することもできます。

AWS End User Messaging SMS Console
  1. AWS End User Messaging SMS コンソール (https://console.aws.amazon.com/sms-voice/) を開きます。

  2. ナビゲーションペインで、[ダッシュボード] を選択します。

  3. [メッセージ配信][メッセージ変換][保護] のいずれかのタブを選択してメトリクスを表示します。

    グラフの詳細については、情報アイコンにカーソルを合わせるか、Amazon CloudWatch による AWS エンドユーザーメッセージング SMS のモニタリング を参照してください。

    1. 時間範囲を変更するには、[時間範囲] ドロップダウンを使用して目的の時間範囲を選択します。

    2. グラフを選択すると、追加の統計情報が表示されます。

    3. [CloudWatch モニタリングの詳細] ダイアログボックスで、合計、平均、サンプル数などの統計を選択できます。サポートされている統計のリストについては、「AWS エンドユーザーメッセージング SMS の CloudWatch メトリクス」を参照してください。

    4. 追加の CloudWatch 機能にアクセスするには、[すべての CloudWatch メトリクスを表示] を選択し、[CloudWatch コンソール] タブの指示に従います。

CloudWatch Console
  1. CloudWatch コンソールの https://console.aws.amazon.com/cloudwatch/ を開いてください。

  2. ナビゲーションペインで [Metrics (メトリクス)] を選択してください。

  3. [すべてのメトリクス] タブで、AWS/SMSVoice 名前空間を選択します。

  4. 使用可能なメトリクスディメンションのいずれかを選択します。

  5. 次の基準でメトリクスの並べ替えやフィルタリングができるようになりました。

    1. 列見出しでメトリクスを並べ替える

    2. 隣にあるチェックボックスを選択してグラフを作成する

    3. メトリクスをフィルタリングするには、メトリクス名を選択し、[検索に追加] を選択します。

    詳細およびその他のオプションについては、「Amazon CloudWatch ユーザーガイドメトリクスをグラフ化そしてAmazon CloudWatch ダッシュボードの使用」を参照してください。

AWS CLI

AWS CLI を使用して AWS End User Messaging SMS メトリクスにアクセスするには、get-metric-statistics コマンドを実行します。詳細については、Amazon CloudWatch ユーザーガイドの「メトリクスの統計の取得」を参照してください。

CloudWatch API

CloudWatch API を使用して AWS End User Messaging SMS メトリクスにアクセスするには、GetMetricStatistics アクションを使用します。詳細については、Amazon CloudWatch ユーザーガイドの「メトリクスの統計の取得」を参照してください。