View a markdown version of this page

Cluster Insights による統合運用モニタリング - Amazon OpenSearch Service

翻訳は機械翻訳により提供されています。提供された翻訳内容と英語版の間で齟齬、不一致または矛盾がある場合、英語版が優先します。

Cluster Insights による統合運用モニタリング

Amazon OpenSearch Service に Cluster Insights が追加されました。これは、単一のダッシュボードを通じてクラスターの包括的な運用上の可視性を提供するモニタリングソリューションです。これにより、クラスターの可用性やパフォーマンスに対する潜在的なリスクを特定するために、さまざまなログやメトリクスを分析して関連付ける必要がなくなります。このソリューションは、ノード、インデックス、シャード間の重要な運用データの統合を自動化し、複雑なトラブルシューティングを合理化されたプロセスに変換します。大きなシャードや低ディスクウォーターマークなどの問題を検出し、ノード、インデックス、シャードレベルで詳細なメトリクスを表示し、セキュリティと回復性のベストプラクティスにアクセスできます。

注記

Cluster Insights は、OpenSearch Service UI を通じて、OpenSearch バージョン 2.17 OpenSearch 以降を実行しているすべてのユーザーに追加料金なしで利用できます。さらに、OpenSearch バージョン 2.17 および 2.19 のドメインも、最新のサービスソフトウェアバージョン更新に含まれている必要があります。

利点

  • プロアクティブモニタリング - 個々のノードやインデックスからシャードや検索クエリまで、すべてのコンポーネントにわたって詳細なパフォーマンスメトリクスを使用してクラスターの状態をプロアクティブにモニタリングします。

  • 統一された可視性 - モニタリングデータを 1 つのダッシュボードに統合

  • 実用的な推奨事項 - 問題解決のためのstep-by-stepガイダンスを取得する

  • 包括的なカバレッジ - OpenSearch クラスター全体のセキュリティ、安定性、回復性をモニタリングする

  • クエリの最適化 - リソースを大量に消費するクエリを特定し、パフォーマンスを最適化する

Cluster Insights を使用すると、最適なクラスターパフォーマンスを維持し、運用オーバーヘッドを減らし、OpenSearch クラスター全体で一貫したベストプラクティスを確保できます。

コンソールからクラスターインサイトにアクセスする

パフォーマンスと回復力に関する推奨事項を確認し、必要な設定変更をすべて同じコンソール内で行います。コンソールのクラスターヘルスタブで、アクティブなすべてのインサイトを一覧表示するクラスターインサイトにアクセスできます。任意のインサイトをクリックして、レコメンデーションを表示します。

Screen-1: Cluster Health タブの下の Cluster Insights

OpenSearch UI を使用してクラスターインサイトと詳細なメトリクスにアクセスする

OpenSearch UI (ダッシュボード) を使用して、特定の OpenSearch Service クラスターのインサイトを表示できます。OpenSearch UI では、アプリケーションは単にフォルダのような組織構造です。各アプリケーションは、複数の OpenSearch Service クラスターに接続してインサイトを表示できます。Cluster Insights にアクセスするには、OpenSearch UI アプリケーションで管理ロールが必要です。

注記

Cluster Insights にアクセスするには、OpenSearch UI アプリケーションで管理ロールが必要です。

クラスターインサイトを表示するようにアプリケーションを作成および設定する

  1. で OpenSearch Service コンソールを開きます。 https://console.aws.amazon.com/aos/home

  2. 左側のナビゲーションから OpenSearch UI (ダッシュボード) を選択する

  3. アプリケーションを作成して設定するには、次の手順を実行します。

  4. 上記の 2 つのステップを完了すると、設定 > データ管理者 > クラスターインサイトセクションの OpenSearch UI ダッシュボードでクラスターインサイトを表示できます。設定アイコンは、OpenSearch UI 画面の左下にあります。

Screen-2: OpenSearch UI からデータ管理者にアクセスする

Screen-3: データの管理セクションの下のクラスターインサイト

クラスターインサイトについて

このセクションでは、Cluster Insights で使用できるさまざまなインサイトについて説明します。

概要ダッシュボード

クラスターインサイトの概要ページは、次のスクリーンショットに示すように、アプリケーションレベルでクラスターの状態の概要を示し、以下のセクションで構成されています。

Screen-4: OpenSearch UI アプリケーションのクラスターインサイトランディングページ。

現在のクラスターステータス

ドーナツグラフには、クラスターのヘルスステータスが表示されます。

  • - すべてのプライマリシャードとレプリカがノードに割り当てられています

  • - すべてのプライマリシャードが割り当てられますが、一部のレプリカは割り当てられません

  • - 少なくとも 1 つのプライマリシャードがどのノードにも割り当てられていない

インサイトの傾向

トレンドグラフは、過去 30 日間の問題パターンを追跡し、新たな問題を特定し、解決の進行状況をモニタリングするのに役立ちます。

現在のオープンインサイト

過去 30 日間のオープンインサイトの重要度別に整理された数。

OpenSearch Service クラスター

このセクションでは、ノード数、シャード数、アクティブなクエリなどの主要な統計を含むすべての OpenSearch クラスターを一覧表示します。

重要度別の上位のインサイト

アプリケーション内のすべてのドメインでインサイトを確認できます。このセクションでは、即時対応が必要な問題 (重大度が高い、重要度が高い) を優先します。各インサイトには説明と特定のレコメンデーションが含まれており、最初に重要な問題に集中するのに役立ちます。

インサイトの詳細

重要度別の上位インサイトセクションの各インサイトはインタラクティブで、詳細な分析を提供します。たとえば、ラージシャードサイズのインサイトを選択する場合:

  1. しきい値を超えるシャードの数と、影響を受けるインデックスが表示されます。

  2. リソースマップは、インデックス、ID、現在のサイズでオーバーサイズの各シャードを識別します。

  3. レコメンデーションタブにはstep-by-step修復ガイダンスが表示されます。

  4. 履歴タブには、リソース修復アクションのタイムラインが表示されます。

クラスターの詳細

OpenSearch Service クラスターセクションで特定のクラスターを選択すると、OpenSearch はクラスターの状態、ノードビュー、インデックスビュー、シャードビュー、クエリビューのタブにそのクラスターのインサイトを表示します。クラスターのヘルスタブには、次の情報が表示されます。

概要:

キー情報には、クラスターの状態、シャード数、ノード数、インデックス数、ドキュメント統計が含まれます。

設定のベストプラクティス

ドーナツグラフは、回復力とセキュリティに関する推奨設定への準拠を示しています。

Insights

表には、クラスター用に最近生成されたインサイトと、概要ページから入手できる詳細な内訳と修復ガイダンスが一覧表示されています。

Screen-5: クラスターヘルスの概要は、主要なメトリクス、ベストプラクティス、インサイトを提供します。

インサイトをクリックすると、詳細と影響を受けるリソース、推奨事項を確認できます。さらに、固定リソースの履歴を表示することもできます。

Screen-6: インサイトの詳細。詳細、推奨事項、履歴タイムラインを提供します。

メトリクスセクション

このセクションのインタラクティブグラフには、次のクラスターメトリクスが表示されます。

  • クラスターステータス、書き込みステータス、検索可能なドキュメントなどの全体的なクラスターヘルスメトリクス

  • インデックス作成や検索のレートやレイテンシーなどの KPIs (主要業績評価指標)

  • JVM や CPU 使用率などのリソース使用率メトリクス

ノード、インデックス、シャードビュー

ノードインデックスシャードビューは OpenSearch 統計を使用して、クラスターオペレーションを詳細に可視化します。 次を表示できます。

  • CPU 使用率や JVM メモリ負荷などのリアルタイムメトリクス

  • パフォーマンスデータの検索とインデックス作成

  • クラスターコンポーネント間のリソースホットスポット

  • 詳細なノードレベルの診断

  • 上位シャードヒープが割り当てられました

Screen-7: ノード、インデックス、シャードレベルのメトリクス

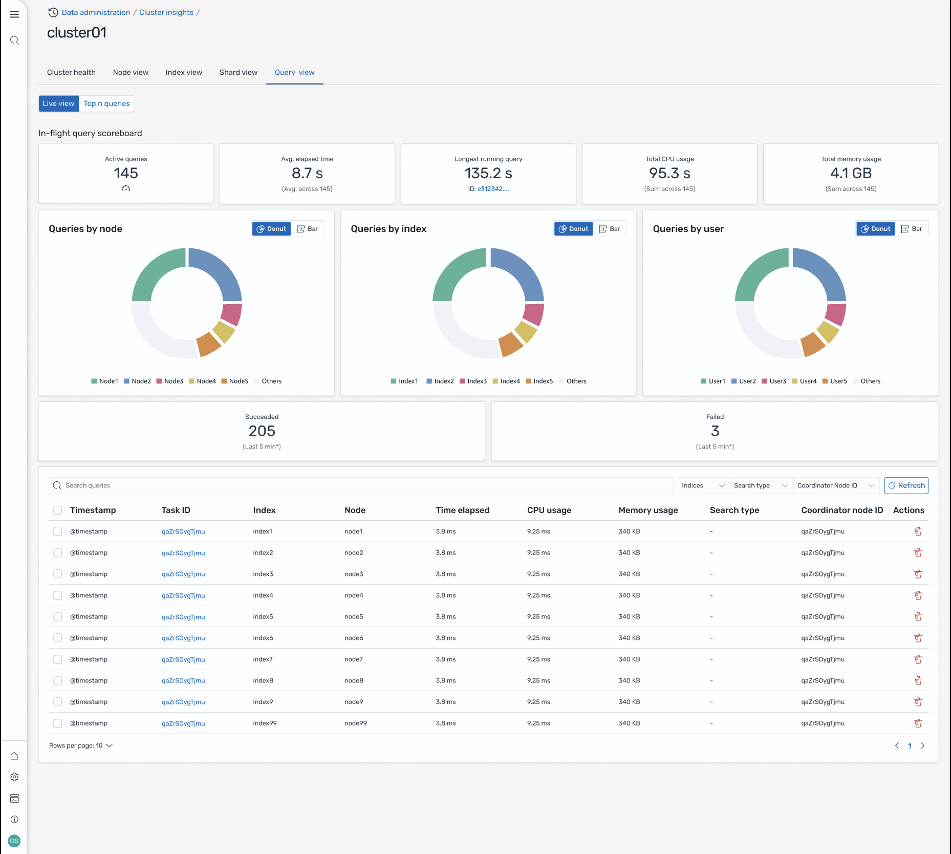
クエリビュー

注記

クエリビュー機能は、OpenSearch バージョン 2.19 以降でサポートされています。

クエリビューページは、以下を使用してリソースを大量に消費するクエリをモニタリングするのに役立ちます。

アクセス設定

上位 N 件のクエリを表示するには、きめ細かなアクセスコントロールのアクセス許可が必要です。以下のことを確認してください。

  • きめ細かなアクセスコントロールがドメインで有効になっています。

  • IAM ロール (または内部ユーザー) は、クエリインサイトに必要なクラスターアクセス許可を持つ OpenSearch ロールにマッピングされます。

  • 完全な管理者アクセスのために、IAM ロール ARN をバックエンドロールとして all_access ロールと security_manager ロールの両方にマッピングします。これは、OpenSearch Dashboards の Security > Roles > Select the role > Mapped users > Manage mapping、または Security API (PUT _plugins/_security/api/rolesmapping/all_access) を使用して行うことができます。

適切なロールマッピングがないと、クエリインサイトデータにアクセスしようとすると、ユーザーに 403 Forbidden エラーが発生する可能性があります。詳細については、「きめ細かなアクセスコントロール」を参照してください。

ライブダッシュボード

すべてのクエリの実行統計、CPU とメモリの使用状況、完了の進行状況を表示します。

上位 N 件のクエリ

ランク付けされたテーブルには、次のような詳細を含む最も重要なクエリが表示されます。

  • クエリ数

  • レイテンシー、CPU、メモリ使用量

  • 検索タイプとコーディネーターノード

  • ターゲットインデックスとシャード数

クエリの詳細

クエリをダブルクリックすると、以下が表示されます。

  • 正確なクエリペイロードと実行ステップ

  • 各フェーズのレイテンシーの内訳 (展開、クエリ、フェッチ)

  • 最適化に関する推奨事項

Screen-8: インフライトライブビュー。Top-N クエリを表示することもできます。

Amazon EventBridge イベントを通じて Insights にアクセスする

Amazon EventBridge イベントを通じてインサイトをモニタリングできます。詳細については、通知を確認してください。