自然言語を使用した視覚化の生成 - Amazon OpenSearch Service

翻訳は機械翻訳により提供されています。提供された翻訳内容と英語版の間で齟齬、不一致または矛盾がある場合、英語版が優先します。

自然言語を使用した視覚化の生成

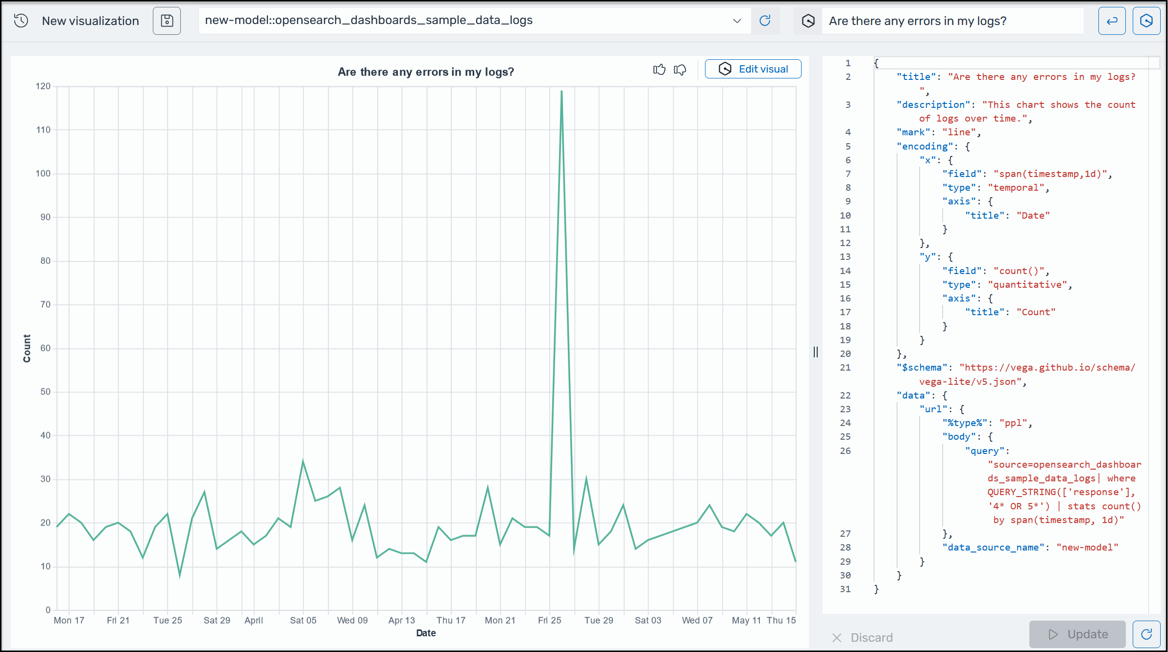
運用データに関するさらなるインサイトを得るために、AI Assistant for OpenSearch Service では、自然言語プロンプトを使用して視覚化を構築できます。開始する前に、OpenSearch Service 用の AI Assistant が設定されていることを確認します。確認したら、OpenSearch Service UI アプリケーションを起動し、ビジュアライゼーションページに移動し、+ ビジュアライゼーションの作成ボタンを選択し、自然言語を選択します。データソースを指定し、視覚化を生成するための要件を自然言語で入力できるようになりました。以下はその例です。

OpenSearch Service の Amazon Q 視覚化のサンプル。

視覚化は、さまざまなディメンションに従ってエラー分析を分割することで、トラブルシューティングを迅速化します。視覚化は、パターンと傾向の特定、意思決定の迅速化、関係の開示、および複雑なデータの簡素化にも役立ちます。または、クエリ結果の一部として Discover ページでビジュアライゼーションを作成することもできます。