View a markdown version of this page

Grafana でデータを視覚化して共有する - AWS IoT SiteWise

翻訳は機械翻訳により提供されています。提供された翻訳内容と英語版の間で齟齬、不一致または矛盾がある場合、英語版が優先します。

Grafana でデータを視覚化して共有する

このチュートリアルでは、 AWS IoT SiteWise データ視覚化プラットフォームである Grafana を使用してデータソースプラグインを設定する方法について説明します。Grafana を使用すると、産業データを視覚化およびモニタリングするダッシュボードを作成できます。このチュートリアルでは、風力発電所のデモンストレーションのサンプルデータセットを使用して、主要な概念を説明します。プロセスに慣れたら、独自のデータを使用してチュートリアルを繰り返すことができます。

このチュートリアルを完了したら、次の操作を実行できます。

  • 産業機器からデータを収集、クエリ、分析する

  • インタラクティブな Grafana ダッシュボードを作成してアセットパフォーマンスメトリクスを視覚化する

  • 統合インターフェイスを使用して運用データをモニタリングする

  • Grafana のコラボレーション機能を使用してチームとインサイトを共有する

  • Amazon Amazon CloudWatch Timestream などの他の AWS データソースと AWS IoT SiteWise データを組み合わせる

前提条件

このチュートリアルを完了するには、以下が必要です。

  • AWS アカウント。アカウントをお持ちでない場合は、「AWS アカウントを設定する」を参照してください。

  • 管理者権限を持つ AWS Identity and Access Management (IAM) ユーザー。詳細な手順については、「が IAM と AWS IoT SiteWise 連携する方法」を参照してください。

  • 実行中の AWS IoT SiteWise デモ。

    注記

    このチュートリアルでは、「 AWS IoT SiteWise デモを使用する」で作成したリソースを使用する必要があります。このチュートリアルに進む前に完了する必要があります。

    デモの作成には通常約 3 分かかります。デモの作成に失敗した場合、 AWS アカウントのアクセス許可が不十分である可能性があります。この場合、管理アクセス権を持つアカウントに切り替えます。必要なアクセス許可の詳細については、「が IAM と AWS IoT SiteWise 連携する方法」を参照してください。

    重要

    このチュートリアルを完了するまで、すべてのデモリソースを保持します。コンポーネントを削除すると、デモの機能が中断され、Grafana でデータを表示する機能に影響する可能性があります。

ステップ 1: Amazon Managed Grafana ワークスペースを設定する

この手順では、Amazon Managed Grafana ワークスペースを作成して設定し、風力発電所データを視覚化します。

  1. Amazon Managed Grafana コンソールにサインインします。

  2. [ワークスペースを作成する] を選択します。

  3. Workspace の詳細に、 などのワークスペースの名前を入力しますSiteWiseTutorialDemo

  4. Grafana バージョンで、最新バージョンを選択します。up-to-date機能については、このバージョンを選択してください。さまざまなバージョンセットの詳細については、「Amazon Managed Grafana ユーザーガイド」の「Grafana バージョンの違い」を参照してください。

  5. [次へ] を選択します。

  6. 認証アクセスで、AWS IAM アイデンティティセンターを選択します。

  7. アクセス許可タイプで、サービスマネージドを選択します。Amazon Managed Grafana は、このワークスペースで使用するデータソースに必要な IAM ロールとアクセス許可を自動的に作成および設定 AWS します。組織メンバーアカウントの場合、サービスマネージドオプションは、アカウントが委任管理者として指定されている場合にのみ使用できます。委任管理者アカウントの設定の詳細については、「 CloudFormation ユーザーガイド」の「委任管理者メンバーアカウントを登録する」を参照してください。

  8. Workspace 設定オプションで、次のアクションを実行します。

    1. Grafana アラートをオンにする を選択します。この設定では、ワークスペース内の一元化されたインターフェイスを介してアラートを作成および管理できます。詳細については、「Amazon Managed Grafana ユーザーガイド」の「Grafana アラートの使用」を参照してください。

    2. プラグイン管理をオンにする を選択します。これにより、ワークスペースにプラグインをインストール、更新、アンインストールできます。詳細については、「Amazon Managed Grafana ユーザーガイド」の「プラグインを使用してワークスペースを拡張する」を参照してください。

    重要

    プラグイン管理を必ず有効にしてください。このオプションを選択しない場合、次のステップで をデータソース AWS IoT SiteWise として追加することはできません。

  9. ネットワークアクセスコントロールで、アクセスを開くを選択します。このチュートリアルではデモデータを使用して、ワークスペースを公開できるようにします。

    • オープンアクセス – ワークスペースへのパブリックアクセスを許可します。

    • 制限付きアクセス – 特定の IP 範囲または VPC エンドポイントへのアクセスを制限します。詳細については、「Amazon Managed Grafana ユーザーガイド」の「VPC 接続の仕組み」を参照してください。

  10. [次へ] を選択します。

  11. サービスマネージドアクセス許可設定ページで、現在のアカウントを選択して、Amazon Managed Grafana がアカウント内の AWS データにアクセスするためのポリシーとアクセス許可を自動的に作成できるようにします。

  12. データソースで、 を選択しますAWS IoT SiteWise。詳細については、「Amazon Managed Grafana ユーザーガイド」のAWS IoT SiteWise 「データソースへの接続」を参照してください。

  13. (オプション) 通知チャネルで Amazon Amazon SNS を選択して、Grafana アラートを Amazon SNS 経由で送信できるようにします。これにより、Grafana で始まる名前の Amazon SNS トピックへの発行を許可する IAM ポリシーが作成されます。通知チャネルの設定は、後でワークスペース内の Grafana コンソールで完了する必要があります。

  14. ワークスペースの詳細を確認して、[ワークスペースの作成] を選択します。このプロセスには数分かかります。

  15. 認証タブの AWS IAM Identity Center で、以下を実行してワークスペースにユーザーまたはグループを割り当てます。

    1. AWS IoT SiteWise データを管理するユーザーを割り当てるには、新しいユーザーまたはグループの割り当てを選択します。次に、「アクション」ドロップダウンリストから「管理者にする」を選択して、管理者権限を付与します。

      重要

      Grafana ワークスペースを管理するには、Adminロールを少なくとも 1 人のユーザーに割り当てる必要があります。このユーザーは、Grafana ワークスペースコンソールにフルアクセスできます。

これで、Grafana ワークスペースをセットアップして設定しました。次のステップでは、 をデータソース AWS IoT SiteWise として追加し、風力発電所データの視覚化の作成を開始できます。ワークスペースから、産業用データをリアルタイムでクエリ、視覚化、分析できます。Amazon Managed Grafana ワークスペースの詳細については、「Amazon Managed Grafana ユーザーガイド」の「Grafana ワークスペースを使用する」を参照してください。

ステップ 2: をデータソース AWS IoT SiteWise として追加する

データを視覚化しやすくするために、Amazon Managed Grafana には AWS データソースプラグインが含まれており、接続プロセスが簡素化されます AWS のサービス。このプラグインはワークスペースにプリインストールされており、 AWS リソースを検出してデータソースとして設定するための統合インターフェイスを提供します。風力発電所の視覚化には、このプラグインを使用して接続します AWS IoT SiteWise。詳細については、「Amazon Managed Grafana ユーザーガイド」のAWS IoT SiteWise 「データソースへの接続」を参照してください。

風力発電所データのクエリを開始する前に、 AWS データソースプラグインには、 AWS IoT SiteWise リソースにアクセスするための適切なアクセス許可が必要です。これらのアクセス許可は、前のステップでデータソース AWS IoT SiteWise として を選択した場合に自動的に設定されました。プラグインのアクセス許可の詳細については、「Amazon Managed Grafana ユーザーガイド」の「必要なアクセス許可」を参照してください。

Grafana ワークスペース AWS IoT SiteWise に接続するには

  1. Amazon Managed Grafana コンソールを開きます。ワークスペースの詳細ページで、Grafana ワークスペース URL の下に表示される URL を選択します。ワークスペース URL で Grafana ワークスペースコンソールのログインページが開きます。

  2. IAM Identity Center AWS でサインインを選択し、認証情報を入力します。これらの認証情報は、IAM Identity Center のパスワードの作成を求める Amazon Managed Grafana からの E メールに応答した場合にのみ機能します。

  3. 左側のナビゲーションペインで、アプリAWS データソースを選択し、AWS のサービスタブを選択します。

  4. AWS IoT SiteWise今すぐインストールを選択して最新バージョンの AWS IoT SiteWise プラグインをインストールします。

  5. データソースタブに移動し、サービスとして IoT SiteWise を選択します。

  6. デフォルトリージョンで、米国東部 (バージニア北部) など、データを取得するリージョンを選択します。

  7. プラグインのパラメータを指定したら、データソースの追加を選択します。

  8. 「設定に移動」を選択します。

  9. 接続の詳細で、保存とテストを選択して、サービスが動作していることを確認します。

ステップ 3: ダッシュボードを作成してデータを調査および視覚化する

このステップでは、Grafana ダッシュボードを作成して、前に作成したデモ風力発電所データを視覚化します。ダッシュボードは、複数の視覚化を 1 つのビューに表示することで、データをモニタリングするのに役立ちます。ダッシュボードを使用して、メトリクスの追跡、パターンの分析、産業データからのインサイトの取得を行うことができます。詳細については、「Amazon Managed Grafana ユーザーガイド」の「最初のダッシュボードを作成する」を参照してください。

Grafana で最初のダッシュボードを作成するには

  1. 左側のナビゲーションペインで、ダッシュボードを選択し、ダッシュボードの作成を選択して最初のダッシュボードの構築を開始します。

  2. ビジュアライゼーションの追加を選択します。これにより、パネルエディタが開き、データソース、クエリ、視覚化設定を構成できます。

  3. クエリタブで、ドロップダウンメニューから AWS IoT SiteWise データソースを選択します。

  4. クエリタイプで、ドロップダウンメニューからプロパティ値の集計を取得するを選択し、時間の経過とともにアセットプロパティの集計値を取得します。

  5. Explore を選択して、階層内の使用可能なアセットを表示します。階層タブで、デモ風力発電所アセットを選択し、デモタービンアセット 1 を選択します。

  6. プロパティ で、使用可能なプロパティから平均電力を選択します。クエリの実行を選択してクエリを実行し、出力をプレビューできるようにします。視覚化が更新され、 の平均電力データが表示されますDemo Turbine Asset 1

  7. 右側のナビゲーションペインで、新しいパネルに などのタイトルを付けますTurbine Demo 1 (Average Power)[適用] を選択して変更を保存します。

    警告

    ダッシュボードに変更を加えるたびに、ページを更新するか移動する前にダッシュボードを保存します。そうしないと、進行状況が失われます。

  8. 右上隅で、ダッシュボードの保存を選択します。など、ダッシュボードの名前を入力するように求められますSiteWise Wind Farm Demo Dashboard

  9. [保存] を選択します。

ダッシュボードの共有については、「Amazon Managed Grafana ユーザーガイド」の「ダッシュボードとパネルの共有」を参照してください。

風速を視覚化する別のパネルを追加するには

  1. ビジュアライゼーションを追加 を選択して、空のパネルを開きます。

  2. クエリタブで、ドロップダウンメニューから AWS IoT SiteWise データソースを選択します。

  3. クエリタイプで、ドロップダウンメニューからプロパティ値の取得を選択し、アセットで を選択しDemo Wind Farm Asset、次に を選択しますDemo Turbine Asset 1

  4. プロパティで、使用可能なプロパティから風速を選択します。クエリの実行を選択して変更を更新します。

  5. 視覚化、ゲージを選択します。ゲージは、風速などの単一のリアルタイムメトリクスを表示するのに最適です。

  6. 右側のナビゲーションペインで、新しいパネルに などのタイトルを付けますTurbine Demo 1 (Wind Speed)

  7. パネルオプションの標準オプションで、単位を選択します。速度を選択し、メートル/秒 (m/s) を選択します。

  8. [適用] を選択して変更を保存します。

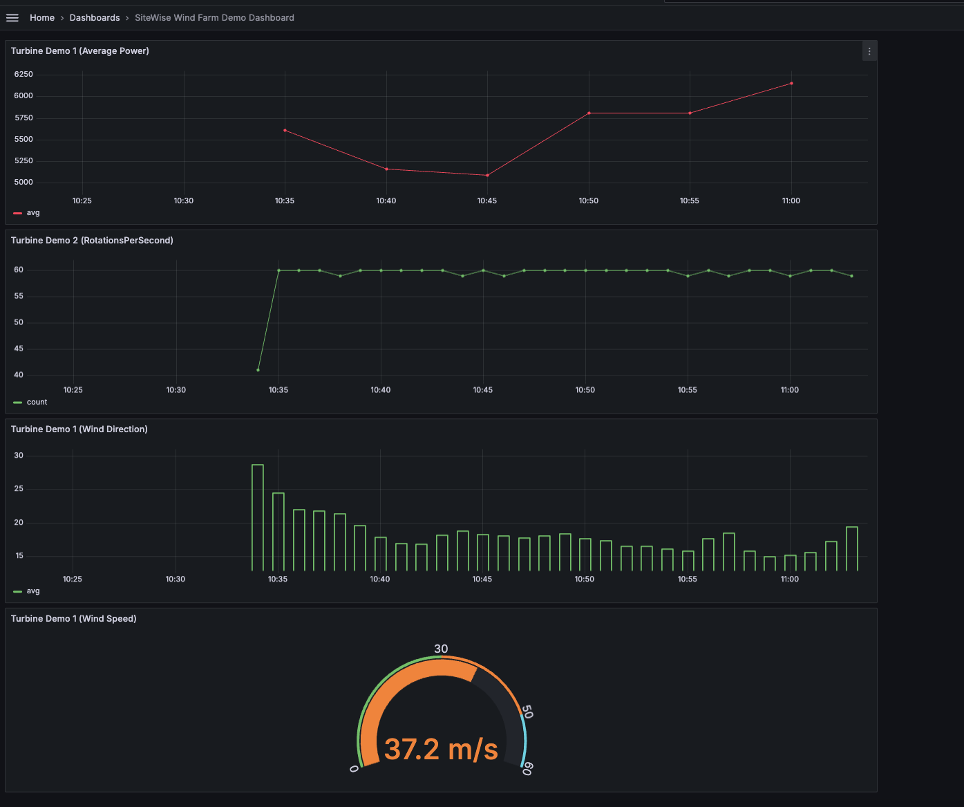
    次の図は、このステップを完了すると Grafana ダッシュボードがどのように表示されるかを示しています。

    風力発電所のデモデータを使用して作成されたサンプルダッシュボード。

(オプション) ステップ 4: アラートを設定してパフォーマンスをモニタリングする

アラートは、産業機器のパフォーマンスの問題を特定するために、状態の変化が発生した後を示します。詳細については、「Amazon Managed Grafana ユーザーガイド」の「Amazon Managed Grafana アラート」を参照してください。

Grafana でアラートを設定するには

  1. ルールタブでTurbine Demo 1 (Average Power)Evaluate every を に5mFor を に設定します15m。この設定では、5 分ごとに平均電力を評価し、条件が 15 分以上続くとアラートをトリガーします。

  2. 条件 で IS BELOW 7,020 を選択し、ワット数を入力します。この設定では、平均タービン条件が 5 分以上 7,020 ワットを下回ると通知されます。アラートの作成の詳細については、「Amazon Managed Grafana ユーザーガイド」の「アラートルールフィールド」を参照してください。

これでチュートリアルは完了です。この手順では、Grafana ワークスペースを作成し、風力発電施設のデータを視覚化するように設定しました AWS IoT SiteWise。平均電力の時系列グラフや風速のゲージなど、複数のウィジェットタイプを持つインタラクティブなダッシュボードを構築しました。また、タービンのパフォーマンスをモニタリングするアラートを設定すると、本稼働を中断する前に潜在的な問題を特定できます。ビジュアライゼーションの追加、アラートの作成、他の AWS データソースの接続により、引き続きダッシュボードを強化して、産業オペレーションに関するより深いインサイトを得ることができます。

ステップ 5: チュートリアルの後にリソースをクリーンアップする

Grafana によるデータの視覚化に関するこのチュートリアルを完了したら、追加料金が発生しないようにリソースをクリーンアップします。

AWS IoT SiteWise デモを削除するには

  1. AWS IoT SiteWise コンソールに移動します。

  2. ページの右上隅で、デモの削除を選択します。

  3. 確認フィールドに「DELETE」と入力し、[削除] を選択します。

詳細については、「AWS IoT SiteWise デモを削除する」を参照してください。

Amazon Managed Grafana を削除すると、そのワークスペースのすべての設定データも削除されます。(ダッシュボード、データソース設定、アラート、スナップショットなど) も削除されます。

Amazon Managed Grafana ワークスペースを削除するには

  1. Amazon Managed Grafana コンソールを開きます。

  2. 左側のナビゲーションペインで、メニューアイコンを選択します。

  3. [すべてのワークスペース] を選択します。

  4. 削除するワークスペースの名前を選択します。

  5. [削除] を選択します。

  6. 削除を確認するには、ワークスペース名を入力して [削除] を選択します。

    注記

    この手順で削除されるのはワークスペースで、他のリソースは削除されません。例えば、ワークスペースで使用されていた IAM ロールは削除されません (使用されなくなった場合はロック解除される可能性があります)。

詳細については、「Amazon Managed Grafana ユーザーガイド」の「Amazon Managed Grafana ワークスペースの削除」を参照してください。

その他のリソース

データの視覚化の詳細については、次のリソースを参照してください。