View a markdown version of this page

Performance Insights ダッシュボードの概要 - Amazon DocumentDB

翻訳は機械翻訳により提供されています。提供された翻訳内容と英語版の間で齟齬、不一致または矛盾がある場合、英語版が優先します。

Performance Insights ダッシュボードの概要

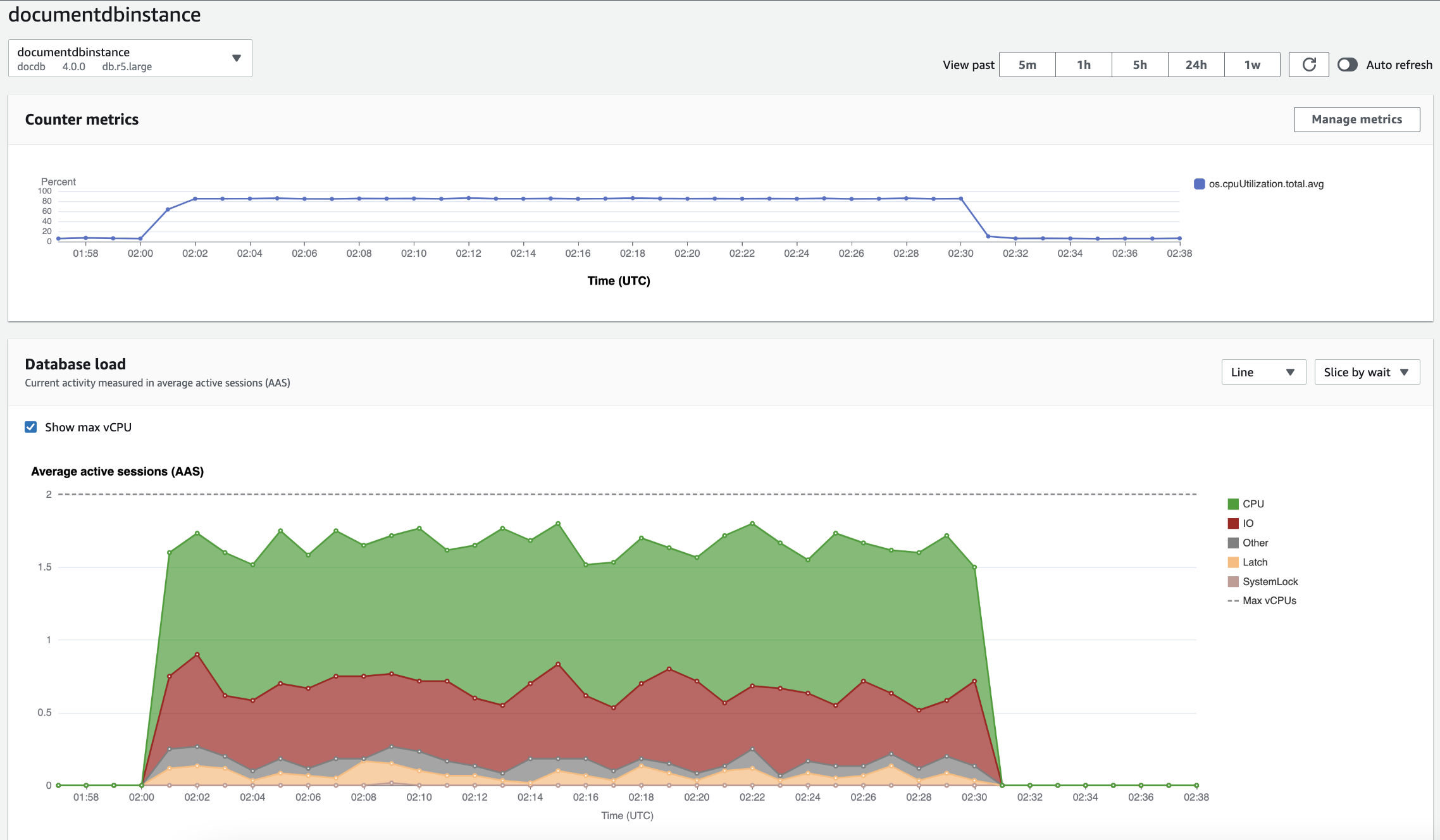
ダッシュボードは、Performance Insights を操作する最も簡単な方法です。次の例では、Amazon DocumentDB インスタンスのダッシュボードを示しています。デフォルトでは、Performance Insights ダッシュボードには過去 60 分間のデータが表示されます。

Amazon DocumentDB インスタンスの CPU 使用率と時間の経過に伴うデータベース負荷を示す [パフォーマンスインサイト] ダッシュボード。

このダッシュボードは、以下の各パートに分割されています。

  1. カウンターメトリクス - 特定のパフォーマンスカウンターメトリクスのデータを示します。

  2. データベースロード - DB ロードと DB インスタンスの容量を比較して、最大 vCPU ラインで表します。

  3. 上位ディメンション – DB ロードに影響が大きい上位ディメンションを表示します。これらのディメンションには waitsquerieshostsdatabasesapplications が含まれます。

カウンターメトリクスグラフ

カウンターメトリクスを使用すると、Performance Insights ダッシュボードをカスタマイズして最大 10 個の追加グラフを含めることができます。これらのグラフは、数十種類のオペレーティングシステムメトリクスの一部を示しています。この情報をデータベースロードと関連付けることで、パフォーマンスの問題を特定して分析できます。

カウンターメトリクスグラフはパフォーマンスカウンターのデータを表示します。

時間の経過に伴う CPU 使用率を示すカウンターメトリクスグラフ。

メトリクスの管理を選択して、パフォーマンスカウンターを変更します。以下のスクリーンショットに示すように、複数の OS メトリクスを選択できます。メトリクスの詳細を表示するには、メトリクス名にカーソルを合わせます。

OS メトリクスオプションを備えた [パフォーマンスインサイト] ダッシュボードメトリクス選択インターフェイス。

データベースロードのグラフ

データベースロードは、データベースアクティビティとインスタンス容量の比較結果が 最大 vCPU の折れ線グラフとして表示されます。デフォルトでは、折れ線グラフは DB ロードを単位時間あたりの平均アクティブセッションで表します。DB ロードは、待機状態でスライス (グループ化) されます。

CPU 使用率は最後に急増した、時間の経過に伴う平均アクティブセッション数を示すデータベース負荷グラフ。
ディメンションでスライスされた DB のロード

サポートされているディメンション別にグループ化された、アクティブなセッションとしてロードを表示するように選択できます。次の図に、Amazon DocumentDB インスタンスのディメンションを示します。

ドロップダウンリストに表示されるさまざまな「スライスバイ」オプションを含むデータベース負荷を示すグラフ。
ディメンション項目に関する DB ロードの詳細

ディメンション内の DB ロード項目の詳細を表示するには、項目名にカーソルを合わせます。次の図は、クエリステートメントの詳細を示しています。

項目名にカーソルを合わせてデータベースの負荷と追加の詳細を示す棒グラフ。

凡例で選択した期間に対する項目の詳細を表示するには、その項目にカーソルを合わせます。

バーにカーソルを合わせてデータベースの負荷と追加の詳細を示す棒グラフ。

上位のディメンションテーブル

上位ディメンションテーブルは、DB ロードを異なる次元でスライスします。ディメンションとは、DB ロードの異なる特性についてのカテゴリまたは「スライス化」のことです。ディメンションがクエリの場合、上位のクエリは、DB ロードに最も寄与しているクエリステートメントを表示します。

以下のディメンションタブのいずれかを選択します。

上位 2 つのクエリを示す上位クエリディメンションタブ。

次の表では、各タブの簡単な説明を示します。

タブ 説明

上位待機

データベースバックエンドが待っているイベント

上位のクエリ

現在実行中のクエリステートメント

上位ホスト

接続されているクライアントのホスト IP

上位データベース

プロキシが接続しているデータベースユーザーの名前

上位アプリケーション

データベースに接続されたアプリケーションの名前。

[上位のクエリ] タブを使用してクエリを分析する方法については、「[上位のクエリ] タブの概要」を参照してください。