View a markdown version of this page

ダッシュボードのテストとシミュレート - Amazon Connect

翻訳は機械翻訳により提供されています。提供された翻訳内容と英語版の間で齟齬、不一致または矛盾がある場合、英語版が優先します。

ダッシュボードのテストとシミュレート

Amazon Connect は、テストとシミュレーションのダッシュボードとメトリクスをサポートしています。これらのダッシュボードを表示するには、ダッシュボードの分析と最適化のセキュリティプロファイルページのアクセス許可をすべてに設定し、テストケースのテストとシミュレーションのセキュリティプロファイルでアクセス許可を設定する必要があります。

次の手順は、ダッシュボードを表示する方法を示しています。

ダッシュボードを表示するには
  1. Amazon Connect コンソール (https://console.aws.amazon.com/connect/) を開きます。

  2. メインナビゲーションペインで、分析と最適化を選択し、ダッシュボードとレポートを選択します。

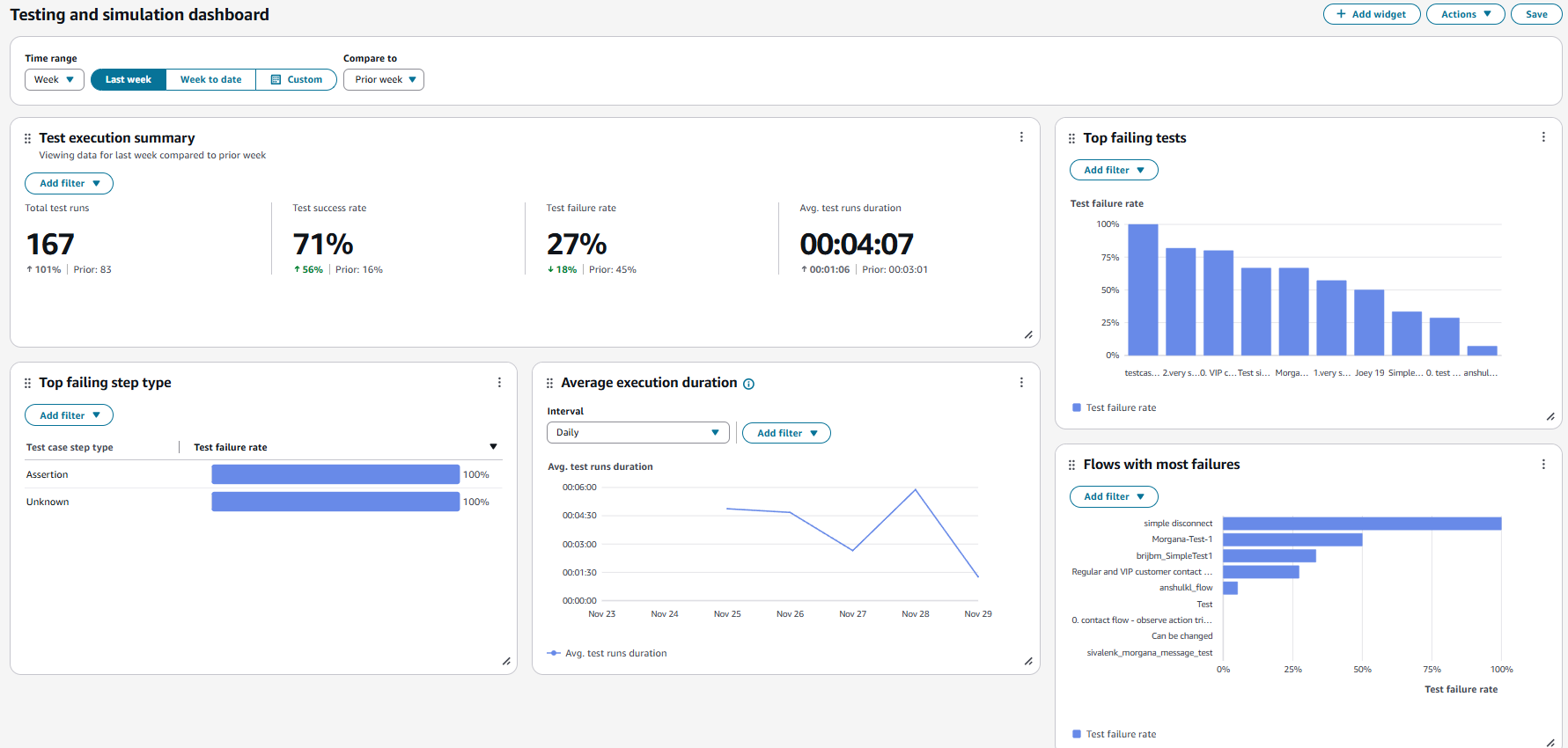
  3. テストダッシュボードとシミュレーションダッシュボードを選択します。ダッシュボードには、サマリーメトリクス、さまざまな障害メトリクスの内訳、実行期間メトリクスなど、テスト実行に関する分析レポートが表示されます。