View a markdown version of this page

Amazon Connect コンタクトコントロールパネル (CCP) のログをダウンロードして確認する - Amazon Connect

翻訳は機械翻訳により提供されています。提供された翻訳内容と英語版の間で齟齬、不一致または矛盾がある場合、英語版が優先します。

Amazon Connect コンタクトコントロールパネル (CCP) のログをダウンロードして確認する

このトピックは、エージェントのコンタクトコントロールパネル (CCP) に関する問題のトラブルシューティングが必要な IT 管理者と開発者を対象としています。

CCP ログをダウンロードする

  1. エージェントのデスクトップの CCP で、[設定][ログのダウンロード] を選択します。

    CCP、右上隅の設定アイコン、ページ下部の [ログをダウンロード] リンク。
  2. agent-log.txt ファイルは、ブラウザのデフォルトディレクトリに保存されます。ファイルをダウンロードしたら、コンピュータ上の他のファイルの名前を変更するのと同じ方法で、ファイルの名前を変更できます。ダウンロードされる前のファイル名はカスタマイズできません。

Amazon Connect CCP ログパーサーを使用して CCP ログを確認する

エージェントの CCP ログをダウンロードした後、Amazon Connect CCP ログパーサーを使用してさらにトラブルシューティングを行い、エラーをよりよく把握し、エラーの発生原因の詳細を確認できます。CCP ログを表示すると、エラーを特定し、可能な場合は解決することもできます。

CCP ログファイルを CCP ログパーサーにロードしてログを表示するには
  1. CCP ログパーサー (https://tools.connect.aws/ccp-log-parser/) を開きます。

  2. ログファイル (例えば agent-log.txt) をパーサーにドラッグアンドドロップします。次の図は、ログパーサーを示しています。

    エージェントログを分析するためのファイルアップロードエリアを示す Amazon Connect CCP ログパーサーインターフェイス。
  3. [スナップショットとログ] タブには、エージェントセッション中に記録されたログが表示されます。

    通常、ログエントリは折りたたまれていますが、ほとんどのログエントリには詳細情報が含まれています。元のログオブジェクトを JSON 形式で表示するには、+ をクリックして、ログの行を展開または折りたたんで詳細を表示します。

    注記

    CCP ログは、ブラウザを更新すると保持されません。

    解析されたエージェントログエントリを展開可能な詳細とともに表示する CCP ログパーサー。
  4. ログエントリの左側で、[スナップショット] を選択できます。CCP は、Amazon Connect から AgentSnapshot を定期的に取得します。スナップショットには、これらの取得期間中にキャプチャされたエージェントステータスが表示されます。1 つのスナップショットをクリックすると、そのスナップショットから後続のスナップショットまでのセクションが強調表示されます。

    エージェントのステータス情報を含む [スナップショット] パネルを示す CCP ログパーサー。
  5. 次の図は、ソフトフォンエラーのあるスナップショットログを示しています。

    ソフトフォンエラーのメッセージを含むスナップショットログを表示する CCP ログパーサー。
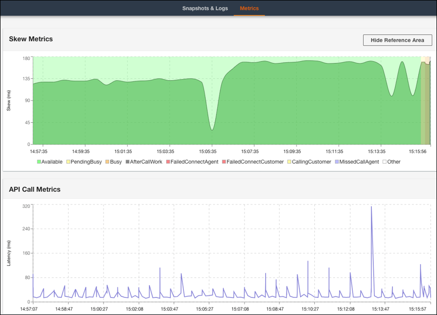
  6. [メトリクス] タブでは、次のメトリクスが表示されます。

    • [スキューメトリクス] には、クライアント側 (エージェントのワークステーション) のローカルタイムスタンプとサーバー側 (Amazon Connect サービス) のタイムスタンプの差がミリ秒単位で表示されます。

    • [API コールメトリクス] には、CCP からの API コールのレイテンシーが表示されます。

    • WebRTC メトリクス: CCP で通話が行われた場合に使用できます。[WebRTC メトリクス] には、通話中のメディアストリーム条件が表示されます。

    スキューメトリクスと API コールメトリクスデータを示す [CCP ログパーサーメトリクス] タブ。
    [CCP ログパーサー WebRTC メトリクス] セクションには、通話中のメディアストリーム条件が表示されます。

通話品質問題のトラブルシューティングの手順については、「問い合わせレコードに含まれる QualityMetrics を使用して音質に関するトラブルシューティングを行う」を参照してください。