予測スケーリングポリシーの評価 - Amazon EC2 Auto Scaling

翻訳は機械翻訳により提供されています。提供された翻訳内容と英語版の間で齟齬、不一致または矛盾がある場合、英語版が優先します。

予測スケーリングポリシーの評価

予測スケーリングポリシーを使用して Auto Scaling グループをスケーリングする前に、Amazon EC2 Auto Scaling コンソールでポリシーの推奨事項やその他のデータを確認します。予測が正確であることがわかるまで、予測スケーリングポリシーが実際のキャパシティをスケーリングすることが好ましくないため、これは重要です。

Auto Scaling グループが新しい場合、Amazon EC2 Auto Scaling が最初の予測を作成するために 24 時間かかります。

Amazon EC2 Auto Scaling が予測を作成するとき、履歴データを使用します。Auto Scaling グループにまだ最新の履歴データがない場合、Amazon EC2 Auto Scaling は現在利用可能な履歴集計から作成された集計で予測を一時的にバックフィルすることがあります。予測は、ポリシーの作成日より最大 2 週間前にバックフィルされます。

予測スケーリングの推奨事項の表示

分析を効果的に行うには、Amazon EC2 Auto Scaling に比較対象となる予測スケーリングポリシーが少なくとも 2 つ必要です。(ただし、単一ポリシーの結果を確認することはできます) 複数のポリシーを作成するとき、1 つのメトリクスを使用するポリシーを異なるメトリクスを使用するポリシーと比較して評価できます。異なる目標値およびメトリクスの組み合わせによる影響を評価することもできます。予測スケーリングポリシーが作成された後、Amazon EC2 Auto Scaling は、どのポリシーがグループのスケーリングに適しているかについて、すぐに評価を開始します。

Amazon EC2 Auto Scaling コンソールで推奨事項を表示するには
  1. https://console.aws.amazon.com/ec2/ でAmazon EC2 コンソールを開き、ナビゲーションペインで [Auto Scaling グループ] を選択します。

  2. Auto Scaling グループの横にあるチェックボックスを選択します。

    ページの下部にスプリットペインが開きます。

  3. [予測スケーリングポリシー][Auto Scaling] タブで、ポリシーの詳細および推奨事項を表示できます。推奨事項は、予測スケーリングポリシーを使用しない場合よりも優れた性能を発揮するかどうかについて説明します。

    予測スケーリングポリシーがグループに適切かどうかが不明な場合、[可用性への影響] 列および [コストへの影響] 列を確認し、適切なポリシーを選択してください。各列の情報は、ポリシーの影響について説明します。

    • [可用性への影響]: ポリシーを使用しない場合と比較し、ワークロードを処理するために十分なインスタンスをプロビジョニングすることにより、ポリシーが可用性への悪影響を回避できるかどうかについて説明します。

    • [コストへの影響]: ポリシーを使用しない場合と比較し、インスタンスをオーバープロビジョニングしないことにより、ポリシーがコストへの悪影響を回避できるかどうかについて説明します。過度にオーバープロビジョニングすることにより、インスタンスが十分に活用されない、あるいはアイドル状態になり、コストへの影響が増す一方です。

    複数のポリシーがある場合、より低コストで最も可用性のメリットが高いポリシーの名前の横に [最良予測] タグが表示されます。可用性への影響がより重視されます。

  4. (オプション) 推奨結果の必要な期間を選択するには、[評価期間] のドロップダウンから [2 日][1 週間][2 週間][4 週間][6 週間][8 週間] のいずれから希望する値を選択します。デフォルトでは、評価期間は過去の 2 週間です。評価期間が長いほど、推奨結果のデータポイントが増えます。ただし、需要が非常に高い時期の後など、負荷パターンが変化した場合、データポイントを追加しても結果が改善されない可能性があります。この場合、最新のデータを見ることでより焦点を絞った推奨事項を得ることができます。

注記

推奨事項は [予測のみ] モードのポリシーに対してのみ生成されます。推奨機能は、評価期間中にポリシーが [予測のみ] モードのときにより効果的に機能します。ポリシーを [予測とスケーリング] モードで開始し、後で [予測のみ] モードに切り替える場合、そのポリシーの結果に偏りが生じる可能性があります。これは、ポリシーが既に実際のキャパシティに関与しているためです。

予測スケーリングのモニタリンググラフの確認

Amazon EC2 Auto Scaling コンソールでは、以前の日、週間、月の予測を確認し、時間の経過とともにポリシーがどの程度機能しているか視覚化できます。ポリシーが実際のキャパシティをスケーリングするかどうかを決定するとき、この情報を使用して予測の精度を評価できます。

Amazon EC2 Auto Scaling コンソールで予測スケーリングのモニタリンググラフを表示するには
  1. [予測スケーリングポリシー] リストからポリシーを選択します。

  2. [モニタリング] セクションでは、ポリシーの負荷およびキャパシティに関する過去および今後の予測を実際の値と比較できます。[負荷] グラフには、選択した負荷メトリクスの負荷予測および実際の値が表示されます。[キャパシティ] グラフには、ポリシーによって予測されたインスタンスの数が表示されます。実際に起動されたインスタンスの数も含まれます。縦線は履歴の値と今後の予測を区切っています。これらのグラフは、ポリシーの作成後にすぐ利用できます。

  3. (オプション) グラフに表示される履歴データの量を変更するには、ページ上部の [評価期間] のドロップダウンから希望する値を選択します。評価期間はこのページのデータをはいかなる方法で変換することはありません。表示される履歴データの量のみを変更します。

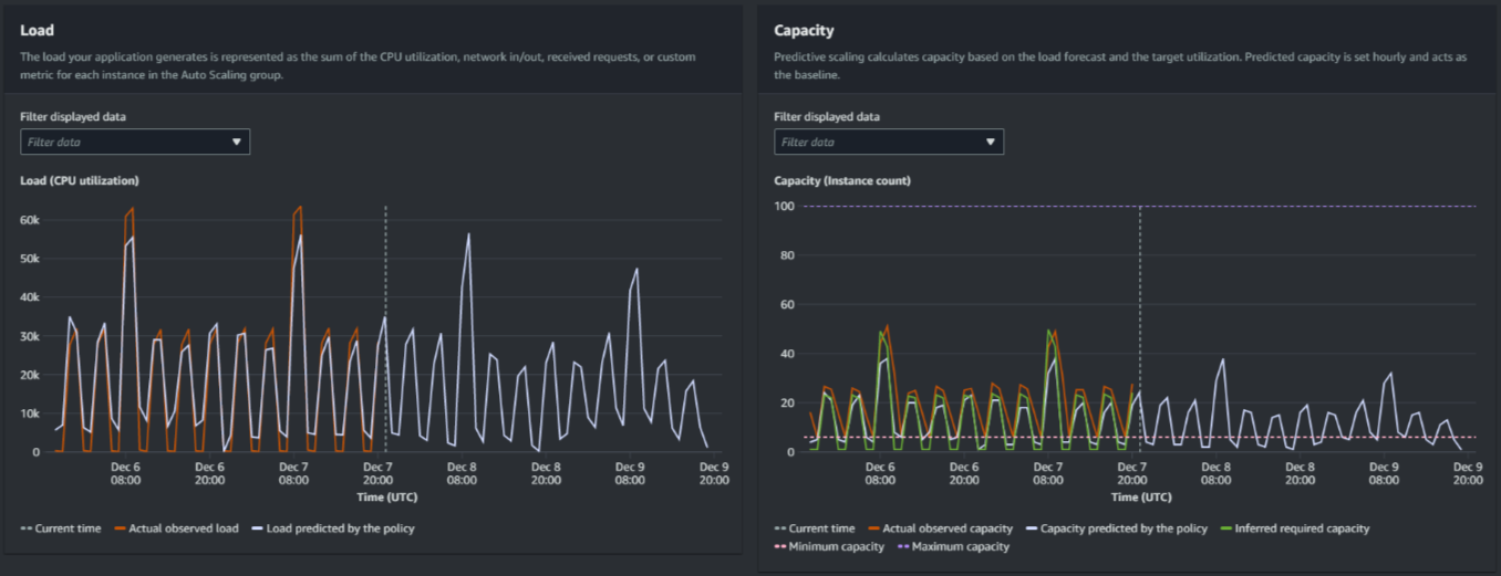
次の画像は、予測が複数回適用された場合の [負荷] グラフおよび [キャパシティ] グラフを表示しています。予測スケーリングは、履歴の負荷データに基づいて負荷を予測します。アプリケーションが生成する負荷は、Auto Scaling グループの各インスタンスの CPU 使用率、ネットワークの入出力、受信したリクエスト、カスタムメトリクスのいずれかの合計として表されます。予測スケーリングは、負荷予測およびスケーリングメトリクスで達成したい目標の使用率に基き、今後のキャパシティのニーズを計算します。

予測スケーリンググラフ
[負荷] グラフのデータを比較

各水平線は、1 時間間隔で報告される異なる一連のデータポイントを表しています。

  1. [実際に観測された負荷] は、選択した負荷メトリクスの SUM 統計を使用し、過去の 1 時間ごとの合計負荷を表示します。

  2. [ポリシーによって予測される負荷] は、1 時間ごとの負荷予測を表示します。この予測は過去 2 週間分の実際の負荷観測に基づいています。

[キャパシティ] グラフのデータの比較

各水平線は、1 時間間隔で報告される異なる一連のデータポイントを表しています。

  1. GroupTotalInstances メトリクスが有効になっている場合、[実際に観測されたキャパシティ] は Auto Scaling グループの過去の実際のキャパシティを示します。このキャパシティは、他のスケーリングポリシーと、選択した期間中の最小グループサイズによって異なります。

  2. [ポリシーによって予測されるキャパシティ] には、ポリシーが [予測とスケーリング] モードになっているときに各時間の開始時に予想されるベースラインキャパシティが表示されます。

  3. [推定必要容量は] には、スケーリング指標を選択した目標値に維持するための理想的な容量を表示します。

  4. [最小容量] には、Auto Scaling グループの最小容量を表示します。

  5. [最大容量] には、Auto Scaling グループの最大容量を表示します。

推定される必要キャパシティを計算するため、最初は各インスタンスが指定された目標値で均等に使用されていると仮定します。実際には、インスタンスは均等に使用されません。ただし、使用率がインスタンス間で均等に分散されていると仮定することにより、必要なキャパシティの量を推定できます。次に、キャパシティ要件は、予測スケーリングポリシーに使用したスケーリングメトリクスに反比例するように計算されます。つまり、キャパシティが増加するにつれ、スケーリングメトリクスは同じ割合で減少します。例えば、キャパシティが 2 倍になった場合、スケーリングメトリクスは半減します。

推定された必要キャパシティの計算式は、次のとおりです。

sum of (actualCapacityUnits*scalingMetricValue)/(targetUtilization)

例えば、特定の時間の actualCapacityUnits (10) および scalingMetricValue (30) を算出します。その後、予測スケーリングポリシー (60) で指定した targetUtilization を使用し、同じ時間に推定される必要キャパシティを計算します。これは 5 の値を返します。これは、スケーリングメトリクスの目標値とは正反比例し、キャパシティを維持するために必要なキャパシティの推定量は 5 であることを意味します。

注記

コスト削減およびアプリケーションの可用性を調整および改善するため、さまざまな手段が用意されています。

  • ベースラインキャパシティに予測スケーリングを使用し、追加のキャパシティに動的スケーリングを使用します。動的スケーリングは予測スケーリングとは独立して動作し、現在の使用率に基づいてスケールインおよびスケールアウトを行います。まず、Amazon EC2 Auto Scaling は、動的スケーリングポリシーごとに推奨されるインスタンスの数を計算します。次に、最も多くのインスタンスを提供するポリシーに基づいてスケーリングします。

  • 負荷が減少したときにスケールインを実行できるようにするには、Auto Scaling グループには、スケールイン部分を有効にした動的スケーリングポリシーが常に少なくとも 1 つ必要です。

  • 最小キャパシティおよび最大キャパシティを制限しすぎないようにすることにより、スケーリングパフォーマンスを向上させることができます。推奨されるインスタンスの数が最小キャパシティおよび最大キャパシティの範囲に収まらないポリシーは、スケールインおよびスケールアウトができなくなります。