Tutorial: crea e testa un'applicazione serverless con AWS Lambda - AWS Toolkit con Amazon Q

Le traduzioni sono generate tramite traduzione automatica. In caso di conflitto tra il contenuto di una traduzione e la versione originale in Inglese, quest'ultima prevarrà.

Tutorial: crea e testa un'applicazione serverless con AWS Lambda

È possibile creare un'applicazione Lambda serverless utilizzando AWS Toolkit for Visual Studio un modello. I modelli di progetto Lambda ne includono uno per un'applicazione AWS serverless, che è l' AWS Toolkit for Visual Studio implementazione del AWS Serverless Application Model (SAM).AWS Utilizzando questo tipo di progetto è possibile sviluppare una raccolta di AWS Lambda funzioni e distribuirle con tutte le AWS risorse necessarie come intera applicazione, utilizzandole per AWS CloudFormation orchestrare la distribuzione.

Per i prerequisiti e informazioni sulla configurazione di AWS Toolkit for Visual Studio, vedi Uso dei modelli AWS Lambda nel Toolkit for AWS Visual Studio.

Crea un nuovo progetto di applicazione serverless AWS

AWS I progetti di applicazioni serverless creano funzioni Lambda con un CloudFormation modello serverless. CloudFormation i modelli consentono di definire risorse aggiuntive come database, aggiungere ruoli IAM e distribuire più funzioni contemporaneamente. Ciò differisce dai progetti AWS Lambda, che si concentrano sullo sviluppo e l'implementazione di una singola funzione Lambda.

La procedura seguente descrive come creare un nuovo AWS progetto di applicazione Serverless.

  1. Da Visual Studio espandi il menu File, espandi Nuovo, quindi scegli Progetto.

  2. Nella finestra di dialogo Nuovo progetto, assicurati che le caselle a discesa Lingua, Piattaforma e Tipo di progetto siano impostate su «Tutto...» e inseriscile aws lambda nel campo Cerca.

  3. Seleziona il modello AWS Serverless Application with Tests (.NET Core - C#).

    Nota

    È possibile che il modello AWS Serverless Application with Tests (.NET Core - C#) non compili nella parte superiore dei risultati.

  4. Fate clic su Avanti per aprire la finestra di dialogo Configura il nuovo progetto.

  5. Dalla finestra di dialogo Configura il tuo nuovo progetto, inserisci ServerlessPowertools il nome, quindi completa i campi rimanenti secondo le tue preferenze. Scegli il pulsante Crea per passare alla finestra di dialogo Seleziona Blueprint.

  6. Dalla finestra di dialogo Seleziona Blueprint scegli Powertools per il AWS Lambda blueprint, quindi scegli Fine per creare il progetto Visual Studio.

Revisione dei file dell'applicazione Serverless

Le seguenti sezioni forniscono una panoramica dettagliata di tre file di applicazioni serverless creati per il progetto:

  1. serverless.template

  2. Functions.cs

  3. aws-lambda-tools-defaults.json

1. template senza server

Un serverless.template file è un AWS CloudFormation modello per dichiarare le funzioni Serverless e altre risorse. AWS Il file incluso in questo progetto contiene una dichiarazione per una singola funzione Lambda che verrà esposta tramite Amazon API Gateway come operazioneHTTP *Get*. Puoi modificare questo modello per personalizzare la funzione esistente o aggiungere altre funzioni e altre risorse richieste dall'applicazione.

Di seguito è riportato un esempio di un file serverless.template:

{ "AWSTemplateFormatVersion": "2010-09-09", "Transform": "AWS::Serverless-2016-10-31", "Description": "An AWS Serverless Application.", "Resources": { "Get": { "Type": "AWS::Serverless::Function", "Properties": { "Architectures": [ "x86_64" ], "Handler": "ServerlessPowertools::ServerlessPowertools.Functions::Get", "Runtime": "dotnet8", "CodeUri": "", "MemorySize": 512, "Timeout": 30, "Role": null, "Policies": [ "AWSLambdaBasicExecutionRole" ], "Environment": { "Variables": { "POWERTOOLS_SERVICE_NAME": "ServerlessGreeting", "POWERTOOLS_LOG_LEVEL": "Info", "POWERTOOLS_LOGGER_CASE": "PascalCase", "POWERTOOLS_TRACER_CAPTURE_RESPONSE": true, "POWERTOOLS_TRACER_CAPTURE_ERROR": true, "POWERTOOLS_METRICS_NAMESPACE": "ServerlessGreeting" } }, "Events": { "RootGet": { "Type": "Api", "Properties": { "Path": "/", "Method": "GET" } } } } } }, "Outputs": { "ApiURL": { "Description": "API endpoint URL for Prod environment", "Value": { "Fn::Sub": "https://${ServerlessRestApi}.execute-api.${AWS::Region}.amazonaws.com/Prod/" } } } }

Nota che molti dei campi di ...AWS:: Serverless::Function... dichiarazione sono simili ai campi della distribuzione di un progetto Lambda. Powertools Logging, Metrics and Tracing sono configurati tramite le seguenti variabili di ambiente:

  • POWERTOOLS_SERVICE_NAME= ServerlessGreeting

  • powertools_log_level=Informazioni

  • POWERTOOLS_LOGGER_CASE= PascalCase

  • PowerTools_Tracer_Capture_Response=Vero

  • powertools_tracer_capture_error=Vero

  • SPAZIO DEI NOMI POWERTOOLS_METRICS= ServerlessGreeting

Per definizioni e dettagli aggiuntivi sulle variabili di ambiente, consultate il sito Web Powertools for References. AWS Lambda

2. Functions.cs

Functions.csè un file di classe contenente un metodo C# mappato a una singola funzione dichiarata nel file modello. La funzione Lambda risponde ai HTTP Get metodi di API Gateway. Di seguito è riportato un esempio del Functions.cs file:

public class Functions { [Logging(LogEvent = true, CorrelationIdPath = CorrelationIdPaths.ApiGatewayRest)] [Metrics(CaptureColdStart = true)] [Tracing(CaptureMode = TracingCaptureMode.ResponseAndError)] public APIGatewayProxyResponse Get(APIGatewayProxyRequest request, ILambdaContext context) { Logger.LogInformation("Get Request"); var greeting = GetGreeting(); var response = new APIGatewayProxyResponse { StatusCode = (int)HttpStatusCode.OK, Body = greeting, Headers = new Dictionary (string, string) { { "Content-Type", "text/plain" } } }; return response; } [Tracing(SegmentName = "GetGreeting Method")] private static string GetGreeting() { Metrics.AddMetric("GetGreeting_Invocations", 1, MetricUnit.Count); return "Hello Powertools for AWS Lambda (.NET)"; } }

3. aws-lambda-tools-defaults.json

aws-lambda-tools-defaults.jsonfornisce i valori predefiniti per la procedura guidata di AWS distribuzione all'interno di Visual Studio e i AWS Lambda comandi aggiunti al.NET Core CLI. Di seguito è riportato un esempio del aws-lambda-tools-defaults.json file incluso in questo progetto:

{ "profile": "Default", "region": "us-east-1", "configuration": "Release", "s3-prefix": "ServerlessPowertools/", "template": "serverless.template", "template-parameters": "" }

Distribuzione dell'applicazione serverless

Per distribuire un'applicazione serverless, completa i seguenti passaggi

  1. Da Solution Explorer, apri il menu contestuale del progetto (fai clic con il pulsante destro del mouse) e scegli Pubblica su AWS Lambda per aprire la finestra di dialogo Pubblica applicazione AWS serverless.

  2. Nella finestra di dialogo Pubblica applicazione AWS serverless, inserisci un nome per il contenitore dello CloudFormation stack nel campo Stack Name.

  3. Nel campo S3 Bucket, scegli un bucket Amazon S3 su cui caricare il pacchetto di applicazioni o scegli il Nuovo... pulsante e inserisci il nome di un nuovo bucket Amazon S3. Quindi scegli Pubblica per pubblicare per distribuire la tua applicazione.

    Nota

    CloudFormation Lo stack e Amazon S3 Bucket devono esistere nella stessa regione. AWS Le impostazioni rimanenti per il progetto sono definite nel file. serverless.template

    Immagine della finestra di dialogo Pubblica applicazione AWS serverless.
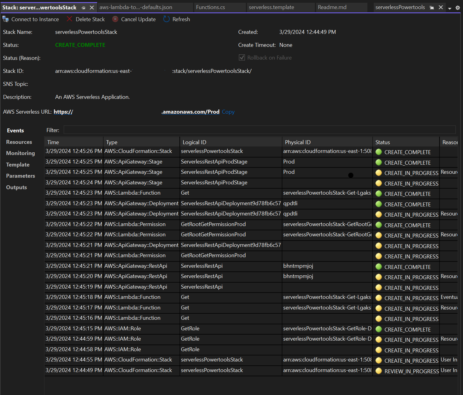
  4. La finestra di visualizzazione dello stack si apre durante il processo di pubblicazione. Una volta completata la distribuzione, viene visualizzato il campo Status:. CREATE_COMPLETE

    Immagine della finestra di visualizzazione dello stack di distribuzione in Visual Studio.

Prova l'applicazione serverless

Una volta completata la creazione dello stack, puoi visualizzare l'applicazione utilizzando l'URL AWS Serverless. Se hai completato questo tutorial senza aggiungere funzioni o parametri aggiuntivi, accedendo al tuo URL AWS serverless viene visualizzata la seguente frase nel tuo browser web:. Hello Powertools for AWS Lambda (.NET)