Utilizzo di query pianificate e dati non elaborati per i drill down - Amazon Timestream

Per funzionalità simili a Amazon Timestream for, prendi in considerazione Amazon Timestream LiveAnalytics per InfluxDB. Offre un'acquisizione semplificata dei dati e tempi di risposta alle query di una sola cifra di millisecondi per analisi in tempo reale. Scopri di più qui.

Le traduzioni sono generate tramite traduzione automatica. In caso di conflitto tra il contenuto di una traduzione e la versione originale in Inglese, quest'ultima prevarrà.

Utilizzo di query pianificate e dati non elaborati per i drill down

Puoi utilizzare le statistiche aggregate del tuo parco macchine per identificare le aree che necessitano di approfondimenti e quindi utilizzare i dati grezzi per approfondire i dati granulari e ottenere informazioni più approfondite.

In questo esempio, vedrete come utilizzare la dashboard aggregata per identificare qualsiasi implementazione (una distribuzione riguarda un determinato microservizio all'interno di una determinata regione, cella, silo e zona di disponibilità) che sembra avere un utilizzo della CPU maggiore rispetto ad altre implementazioni. È quindi possibile approfondire per comprendere meglio l'utilizzo dei dati grezzi. Poiché questi approfondimenti potrebbero essere poco frequenti e accedere solo ai dati pertinenti alla distribuzione, è possibile utilizzare i dati grezzi per questa analisi e non è necessario utilizzare query pianificate.

Drill down per distribuzione

La dashboard seguente fornisce informazioni dettagliate su statistiche più granulari e a livello di server all'interno di una determinata implementazione. Per aiutarti ad analizzare in dettaglio le diverse parti della tua flotta, questa dashboard utilizza variabili come region, cell, silo, microservice e availability_zone. Quindi mostra alcune statistiche aggregate per quella distribuzione.

Dashboard showing deployment statistics with filters for region, cell, silo, and other parameters.
CPU distribution graph showing consistent patterns for avg, p90, p95, and p99 values over 24 hours.

Nella query riportata di seguito, puoi vedere che i valori scelti nell'elenco a discesa delle variabili vengono utilizzati come predicati nella WHERE clausola della query, il che consente di concentrarti solo sui dati per la distribuzione. Quindi il pannello traccia le metriche aggregate della CPU per le istanze di quella distribuzione. È possibile utilizzare i dati grezzi per eseguire questo drill down con la latenza delle query interattive per ottenere informazioni più approfondite.

SELECT bin(time, 5m) as minute, ROUND(AVG(cpu_user), 2) AS avg_value, ROUND(APPROX_PERCENTILE(cpu_user, 0.9), 2) AS p90_value, ROUND(APPROX_PERCENTILE(cpu_user, 0.95), 2) AS p95_value, ROUND(APPROX_PERCENTILE(cpu_user, 0.99), 2) AS p99_value FROM "raw_data"."devops" WHERE time BETWEEN from_milliseconds(1636527099476) AND from_milliseconds(1636613499476) AND region = 'eu-west-1' AND cell = 'eu-west-1-cell-10' AND silo = 'eu-west-1-cell-10-silo-1' AND microservice_name = 'demeter' AND availability_zone = 'eu-west-1-3' AND measure_name = 'metrics' GROUP BY bin(time, 5m) ORDER BY 1

Statistiche a livello di istanza

Questa dashboard calcola ulteriormente un'altra variabile che elenca anche quelle servers/instances con un elevato utilizzo della CPU, ordinate in ordine decrescente di utilizzo. La query utilizzata per calcolare questa variabile viene visualizzata di seguito.

WITH microservice_cell_avg AS ( SELECT AVG(cpu_user) AS microservice_avg_metric FROM "raw_data"."devops" WHERE $__timeFilter AND measure_name = 'metrics' AND region = '${region}' AND cell = '${cell}' AND silo = '${silo}' AND availability_zone = '${availability_zone}' AND microservice_name = '${microservice}' ), instance_avg AS ( SELECT instance_name, AVG(cpu_user) AS instance_avg_metric FROM "raw_data"."devops" WHERE $__timeFilter AND measure_name = 'metrics' AND region = '${region}' AND cell = '${cell}' AND silo = '${silo}' AND microservice_name = '${microservice}' AND availability_zone = '${availability_zone}' GROUP BY availability_zone, instance_name ) SELECT i.instance_name FROM instance_avg i CROSS JOIN microservice_cell_avg m WHERE i.instance_avg_metric > (1 + ${utilization_threshold}) * m.microservice_avg_metric ORDER BY i.instance_avg_metric DESC

Nella query precedente, la variabile viene ricalcolata dinamicamente in base ai valori scelti per le altre variabili. Una volta compilata la variabile per una distribuzione, puoi selezionare singole istanze dall'elenco per visualizzare ulteriormente le metriche di quell'istanza. Puoi scegliere le diverse istanze dal menu a discesa dei nomi delle istanze, come mostrato nell'istantanea qui sotto.

List of Amazon Web Services (AWS) resource identifiers for Demeter instances in eu-west-1 region.
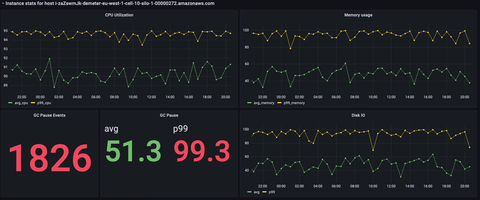
Dashboard showing CPU utilization, memory usage, GC pause events, and disk I/O metrics for an AWS instance.

I pannelli precedenti mostrano le statistiche per l'istanza selezionata e di seguito sono riportate le query utilizzate per recuperare queste statistiche.

SELECT BIN(time, 30m) AS time_bin, AVG(cpu_user) AS avg_cpu, ROUND(APPROX_PERCENTILE(cpu_user, 0.99), 2) as p99_cpu FROM "raw_data"."devops" WHERE time BETWEEN from_milliseconds(1636527099477) AND from_milliseconds(1636613499477) AND measure_name = 'metrics' AND region = 'eu-west-1' AND cell = 'eu-west-1-cell-10' AND silo = 'eu-west-1-cell-10-silo-1' AND availability_zone = 'eu-west-1-3' AND microservice_name = 'demeter' AND instance_name = 'i-zaZswmJk-demeter-eu-west-1-cell-10-silo-1-00000272.amazonaws.com' GROUP BY BIN(time, 30m) ORDER BY time_bin desc
SELECT BIN(time, 30m) AS time_bin, AVG(memory_used) AS avg_memory, ROUND(APPROX_PERCENTILE(memory_used, 0.99), 2) as p99_memory FROM "raw_data"."devops" WHERE time BETWEEN from_milliseconds(1636527099477) AND from_milliseconds(1636613499477) AND measure_name = 'metrics' AND region = 'eu-west-1' AND cell = 'eu-west-1-cell-10' AND silo = 'eu-west-1-cell-10-silo-1' AND availability_zone = 'eu-west-1-3' AND microservice_name = 'demeter' AND instance_name = 'i-zaZswmJk-demeter-eu-west-1-cell-10-silo-1-00000272.amazonaws.com' GROUP BY BIN(time, 30m) ORDER BY time_bin desc
SELECT COUNT(gc_pause) FROM "raw_data"."devops" WHERE time BETWEEN from_milliseconds(1636527099477) AND from_milliseconds(1636613499478) AND measure_name = 'events' AND region = 'eu-west-1' AND cell = 'eu-west-1-cell-10' AND silo = 'eu-west-1-cell-10-silo-1' AND availability_zone = 'eu-west-1-3' AND microservice_name = 'demeter' AND instance_name = 'i-zaZswmJk-demeter-eu-west-1-cell-10-silo-1-00000272.amazonaws.com'
SELECT avg(gc_pause) as avg, round(approx_percentile(gc_pause, 0.99), 2) as p99 FROM "raw_data"."devops" WHERE time BETWEEN from_milliseconds(1636527099478) AND from_milliseconds(1636613499478) AND measure_name = 'events' AND region = 'eu-west-1' AND cell = 'eu-west-1-cell-10' AND silo = 'eu-west-1-cell-10-silo-1' AND availability_zone = 'eu-west-1-3' AND microservice_name = 'demeter' AND instance_name = 'i-zaZswmJk-demeter-eu-west-1-cell-10-silo-1-00000272.amazonaws.com'
SELECT BIN(time, 30m) AS time_bin, AVG(disk_io_reads) AS avg, ROUND(APPROX_PERCENTILE(disk_io_reads, 0.99), 2) as p99 FROM "raw_data"."devops" WHERE time BETWEEN from_milliseconds(1636527099478) AND from_milliseconds(1636613499478) AND measure_name = 'metrics' AND region = 'eu-west-1' AND cell = 'eu-west-1-cell-10' AND silo = 'eu-west-1-cell-10-silo-1' AND availability_zone = 'eu-west-1-3' AND microservice_name = 'demeter' AND instance_name = 'i-zaZswmJk-demeter-eu-west-1-cell-10-silo-1-00000272.amazonaws.com' GROUP BY BIN(time, 30m) ORDER BY time_bin desc