Metriche del dashboard per gli SMS di messaggistica con l'utente AWS finale - AWS SMS di messaggistica per l'utente finale

Le traduzioni sono generate tramite traduzione automatica. In caso di conflitto tra il contenuto di una traduzione e la versione originale in Inglese, quest'ultima prevarrà.

Metriche del dashboard per gli SMS di messaggistica con l'utente AWS finale

La pagina Dashboard contiene diversi grafici e metriche che forniscono una panoramica dell'invio di messaggi, del feedback sui messaggi e dei messaggi valutati da Protect. Per un elenco di tutte le CloudWatch metriche, consulta. CloudWatch metriche Per istruzioni su come impostare un allarme, consultaCrea allarmi CloudWatch .

Metriche di panoramica dell'account: si riferiscono agli ultimi 30 giorni di attività.

  • Invio delle parti del messaggio: il numero totale di parti del messaggio che sono state inviate, ad eccezione della ricevuta di consegna (DLR), che non è ancora stata ricevuta dal corriere.

  • Parti del messaggio consegnate: il numero totale di parti del messaggio che sono state inviate e che hanno ricevuto con successo un DLR.

  • Feedback ricevuto: il numero totale di messaggi che hanno ricevuto feedback sui messaggi.

  • Messaggi inviati con protect: il numero totale di messaggi inviati utilizzando una configurazione di protezione.

Schede metriche

  • Metriche di consegna dei messaggi: metriche relative al numero di messaggi inviati e ai primi dieci paesi di destinazione.

    • Numero di SMS inviati e percentuale di recapitati: il numero di messaggi SMS inviati e la percentuale di tali messaggi recapitati.

    • Le 10 principali destinazioni SMS inviate: il numero di messaggi SMS inviati nei primi 10 paesi.

    • Numero di MMS inviati e percentuale di recapitati: il numero di messaggi MMS inviati e la percentuale di tali messaggi recapitati.

    • Le 10 principali destinazioni MMS inviate: il numero di messaggi MMS inviati nei primi 10 paesi.

    Mostra il numero di messaggi e la percentuale di messaggi inviati e per paese.
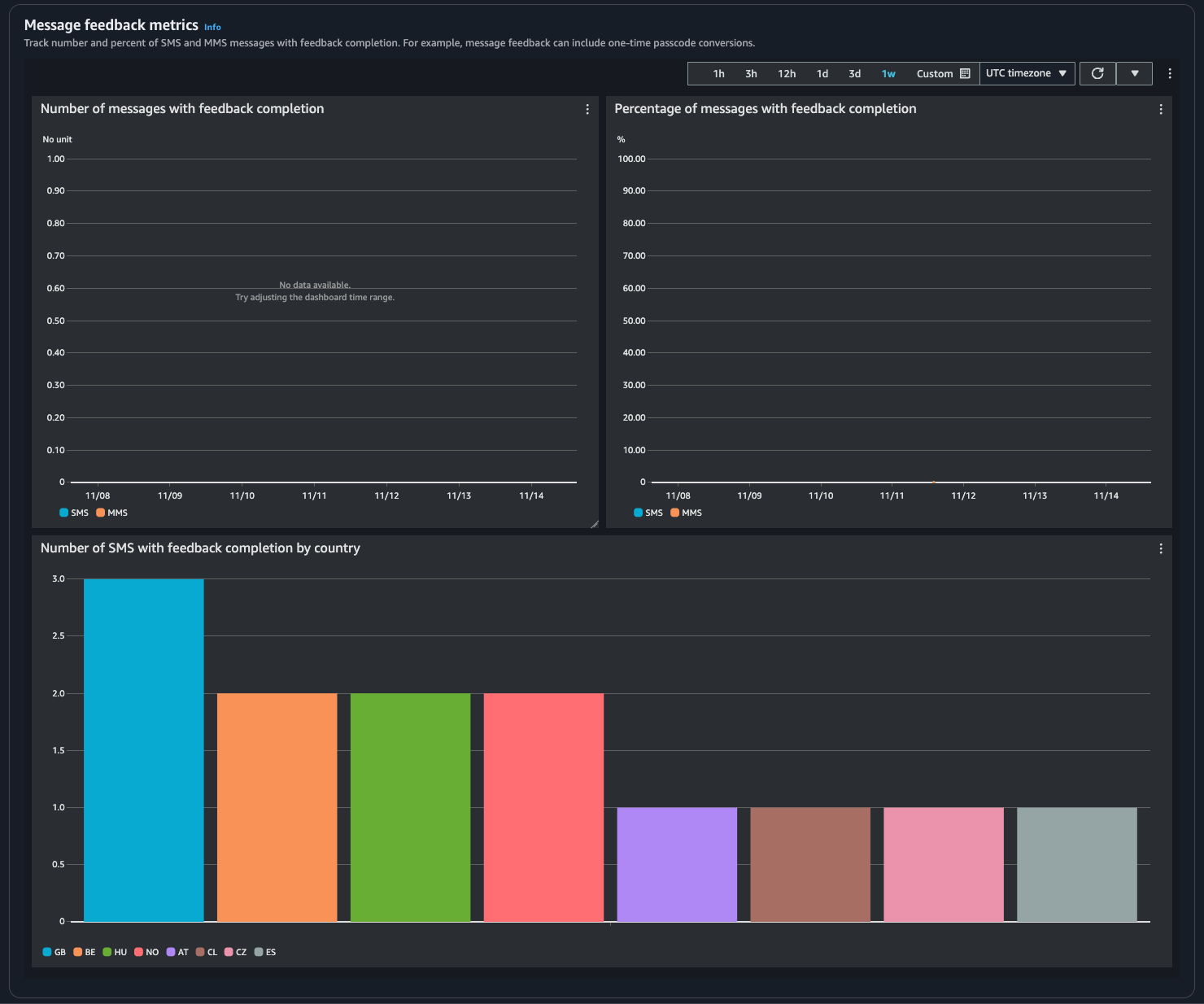
  • Metriche di feedback sui messaggi: metriche relative ai messaggi inviati utilizzando il feedback sui messaggi.

    • Numero di messaggi con feedback completato: il numero di messaggi SMS e MMS su cui è impostato il record di feedback dei messaggi. RECEIVED

    • Percentuale di messaggi con feedback completato: la percentuale di messaggi SMS e MMS su cui è impostato il record di feedback dei messaggi. RECEIVED

    • Numero di SMS con feedback completato per paese: il numero di feedback sui messaggi ricevuti per paese.

    Mostra il numero di messaggi e la percentuale di feedback ricevuti e per Paese.
  • Metriche di protezione: metriche per ogni configurazione di protezione sui messaggi bloccati. Scegli Visualizza dettagli per visualizzare i grafici relativi a una configurazione di protezione.

Puoi accedere alle metriche dalla console SMS di messaggistica per l'utente AWS finale, dalla CloudWatch console, utilizzando o utilizzando l' CloudWatch API. AWS CLI Puoi anche impostare CloudWatch allarmi per le metriche SMS di AWS End User Messaging.

AWS End User Messaging SMS Console
  1. Apri la console SMS di messaggistica con l'utente AWS finale all'indirizzo. https://console.aws.amazon.com/sms-voice/

  2. Nel riquadro di navigazione scegli Dashboard.

  3. Scegli una delle schede per visualizzare le metriche per: Consegna dei messaggi, Conversione dei messaggi o Protezione.

    Puoi trovare ulteriori informazioni su un grafico passando il mouse sull'icona delle informazioni o sulla recensione. Monitoraggio degli SMS di messaggistica degli utenti AWS finali con Amazon CloudWatch

    1. Per modificare l'intervallo di tempo, utilizza il menu a discesa Intervallo di tempo e seleziona l'intervallo di tempo desiderato.

    2. Scegli un grafico per visualizzarne le statistiche aggiuntive.

    3. Nella finestra di dialogo Dettagli di CloudWatch monitoraggio, puoi scegliere una statistica come la somma, la media o il conteggio dei campioni. Per un elenco di statistiche supportate, consulta CloudWatch metriche per AWS End User Messaging (SMS).

    4. Per accedere a CloudWatch funzionalità aggiuntive, scegli Visualizza tutte le CloudWatch metriche e segui le istruzioni nella scheda della CloudWatch console.

CloudWatch Console
  1. Apri la CloudWatch console all'indirizzo https://console.aws.amazon.com/cloudwatch/.

  2. Nel riquadro di navigazione, seleziona Parametri.

  3. Nella scheda Tutte le metriche, scegli AWS/SMSVoice namespace.

  4. Scegli una delle dimensioni metriche disponibili.

  5. Ora puoi ordinare e filtrare la metrica per:

    1. Ordina le metriche utilizzando l'intestazione della colonna

    2. Crea un grafico selezionando la casella di controllo accanto ad esso

    3. Filtra in base a una metrica scegliendo il nome della metrica e scegliendo Aggiungi alla ricerca

    Per ulteriori informazioni e opzioni aggiuntive, consulta Graph Metrics e Using Amazon CloudWatch Dashboards nella Amazon CloudWatch User Guide.

AWS CLI

Per accedere ai parametri SMS di AWS End User Messaging utilizzando AWS CLI, esegui il comando. get-metric-statistics Per ulteriori informazioni, consulta Get Statistics for a Metric nella Amazon CloudWatch User Guide.

CloudWatch API

Per accedere ai parametri SMS di AWS End User Messaging utilizzando l' CloudWatch API, utilizza l'azioneGetMetricStatistics. Per ulteriori informazioni, consulta Get Statistics for a Metric nella Amazon CloudWatch User Guide.