Le traduzioni sono generate tramite traduzione automatica. In caso di conflitto tra il contenuto di una traduzione e la versione originale in Inglese, quest'ultima prevarrà.
Monitoraggio operativo unificato con Cluster Insights
Amazon OpenSearch Service ora include Cluster Insights, una soluzione di monitoraggio che offre una visibilità operativa completa dei cluster tramite un'unica dashboard. Ciò elimina la complessità di dover analizzare e correlare vari log e metriche per identificare potenziali rischi per la disponibilità o le prestazioni del cluster. La soluzione automatizza il consolidamento dei dati operativi critici tra nodi, indici e shard, trasformando la risoluzione dei problemi complessi in un processo semplificato. È possibile rilevare problemi come frammenti di grandi dimensioni e filigrane su disco insufficienti, visualizzare metriche dettagliate a livello di nodo, indice e shard e accedere alle migliori pratiche di sicurezza e resilienza.
Nota
Cluster Insights è disponibile tramite l'interfaccia utente del OpenSearch servizio senza costi aggiuntivi per tutti gli utenti che utilizzano OpenSearch la versione 2.17 o successiva. Inoltre, i domini con OpenSearch le versioni 2.17 e 2.19 devono disporre dell'ultimo aggiornamento del software di servizio.
Vantaggi
Monitoraggio proattivo: monitora lo stato del cluster in modo proattivo con metriche dettagliate delle prestazioni su tutti i componenti, dai singoli nodi e indici agli shard e alle query di ricerca.
Visibilità unificata: consolida i dati di monitoraggio in un'unica dashboard
Consigli pratici: ottieni step-by-step indicazioni per la risoluzione dei problemi
Copertura completa: monitora la sicurezza, la stabilità e la resilienza tra i cluster OpenSearch
Ottimizzazione delle query: identifica le query che richiedono molte risorse e ottimizza le prestazioni
Con Cluster Insights, è possibile mantenere prestazioni ottimali dei cluster, ridurre il sovraccarico operativo e garantire best practice coerenti tra i cluster OpenSearch
Accedi a Cluster Insights tramite Console
Rivedi i consigli su prestazioni e resilienza e apporta le modifiche di configurazione necessarie, il tutto all'interno della stessa console. Nella Console, nella scheda Cluster Health, puoi accedere a Cluster Insights che elenca tutti gli Insights attivi. Fai clic su qualsiasi Insight per visualizzare i consigli.
Screen-1: Cluster Insights nella scheda Cluster Health
Accedi a Cluster Insights e alle metriche dettagliate tramite l'interfaccia utente OpenSearch
Puoi visualizzare le informazioni dettagliate per uno specifico cluster OpenSearch di servizi tramite l'OpenSearch interfaccia utente (dashboard). Nell' OpenSearch interfaccia utente, un'applicazione è semplicemente un costrutto organizzativo come una cartella. Ogni applicazione può connettersi e visualizzare informazioni dettagliate per più cluster OpenSearch di servizi. L'accesso a Cluster Insights richiede un ruolo amministrativo nell'applicazione OpenSearch UI.
Nota
L'accesso a Cluster Insights richiede un ruolo amministrativo nell'applicazione OpenSearch UI.
Crea e configura un'applicazione per visualizzare Cluster Insights
-
Apri la console OpenSearch di servizio all'indirizzo https://console.aws.amazon.com/aos/home
-
Scegli OpenSearch UI (Dashboards) dalla barra di navigazione a sinistra
-
Completa i seguenti passaggi per creare e configurare un'applicazione:
-
Dopo aver completato i due passaggi precedenti, puoi visualizzare Cluster Insights nella dashboard OpenSearch dell'interfaccia utente nella sezione Impostazioni > Amministratore dati > Cluster Insights. L'icona Impostazioni si trova nella parte inferiore sinistra della schermata dell' OpenSearch interfaccia utente.
Screen-2: Accedi a Data Administrator dall'interfaccia utente OpenSearch
Screen-3: Cluster Insights nella sezione Gestisci dati
Comprendere Cluster Insights
Questa sezione descrive i vari approfondimenti disponibili in Cluster Insights.
Dashboard di panoramica
La pagina Panoramica di Cluster Insights, come illustrato nella schermata seguente, offre una panoramica di alto livello dello stato del cluster a livello di applicazione e comprende le seguenti sezioni:
Screen-4: pagina iniziale di Cluster Insights nell'applicazione UI. OpenSearch
Stato attuale del cluster
Un grafico ad anello mostra lo stato di salute del cluster:
Verde: tutti gli shard e le repliche primari sono allocati ai nodi
Giallo: tutti gli shard primari vengono allocati, ma alcune repliche no
Rosso: almeno uno shard primario non è allocato a nessun nodo
Andamento degli approfondimenti
Il grafico delle tendenze tiene traccia dei modelli di problemi degli ultimi 30 giorni, aiutandoti a identificare i problemi emergenti e a monitorare i progressi nella risoluzione.
Informazioni aperte attuali
Un conteggio organizzato in base alla gravità degli approfondimenti aperti negli ultimi 30 giorni.
OpenSearch Cluster di servizi
Questa sezione elenca tutti i OpenSearch cluster con le statistiche chiave, tra cui il numero di nodi, il conteggio degli shard e le query attive.
Le migliori informazioni in base alla gravità
Puoi esaminare gli approfondimenti in tutti i domini della tua applicazione. Questa sezione dà priorità ai problemi che richiedono attenzione immediata (critici e di gravità elevata). Ogni approfondimento include una descrizione e consigli specifici, che possono aiutarti a concentrarti prima sulle questioni critiche.
Dettagli degli approfondimenti
Ogni approfondimento nella sezione Principali approfondimenti per gravità è interattivo e fornisce un'analisi dettagliata. Ad esempio, quando scegli l'analisi Large Shard Size:
Potete vedere quanti shard superano la soglia e quali indici sono interessati.
Una mappa delle risorse identifica ogni frammento sovradimensionato con il relativo indice, ID e dimensione corrente.
La scheda dei consigli fornisce step-by-step indicazioni per la correzione.
La scheda Cronologia mostra una cronologia delle azioni di riparazione delle risorse.
Dettagli del cluster
Quando si seleziona un cluster specifico nella sezione Cluster di OpenSearch servizi, OpenSearch visualizza le informazioni dettagliate relative a quel cluster nelle seguenti schede: Stato del cluster, visualizzazione Nodi, visualizzazione Indice, Visualizzazione Shard e Visualizzazione Query. La scheda Cluster Health mostra le seguenti informazioni:
Panoramica di
Le informazioni chiave includono lo stato del cluster, il conteggio degli shard, il conteggio dei nodi, il conteggio degli indici e le statistiche dei documenti.
Best practice per la configurazione
I grafici Donut mostrano la conformità con le impostazioni consigliate per la resilienza e la sicurezza.
Approfondimenti
Una tabella elenca gli approfondimenti recenti generati per il cluster, con le stesse indicazioni dettagliate sulla suddivisione e la correzione disponibili nella pagina di panoramica.
Screen-5: La panoramica di Cluster Health fornisce metriche chiave, best practice e approfondimenti
Quando fai clic su qualsiasi approfondimento, puoi visualizzare i dettagli, le risorse interessate e i consigli. Inoltre, puoi anche visualizzare la cronologia delle risorse fisse.
Screen-6: dettagli di Insight. Fornisce dettagli, consigli e cronologia storica.
Sezione Metriche
I grafici interattivi in questa sezione mostrano le seguenti metriche del cluster:
Metriche generali sullo stato del cluster, ad esempio Cluster Status, Write status e documenti ricercabili
KPIs (Indicatori chiave di prestazione) come tassi e latenze di indicizzazione e ricerca
Metriche di utilizzo delle risorse come JVM e utilizzo della CPU
Visualizzazioni di nodi, indici e frammenti
Le viste Node, Index e Shard utilizzano le OpenSearch statistiche per fornire una visibilità dettagliata sulle operazioni del cluster. Puoi visualizzare:
Metriche in tempo reale come l'utilizzo della CPU e la pressione della memoria JVM
Ricerca e indicizzazione dei dati sulle prestazioni
Hotspot di risorse tra i componenti del cluster
Diagnostica granulare a livello di nodo
Top shard heap allocato
Screen-7: metriche a livello di nodo, indice e shard
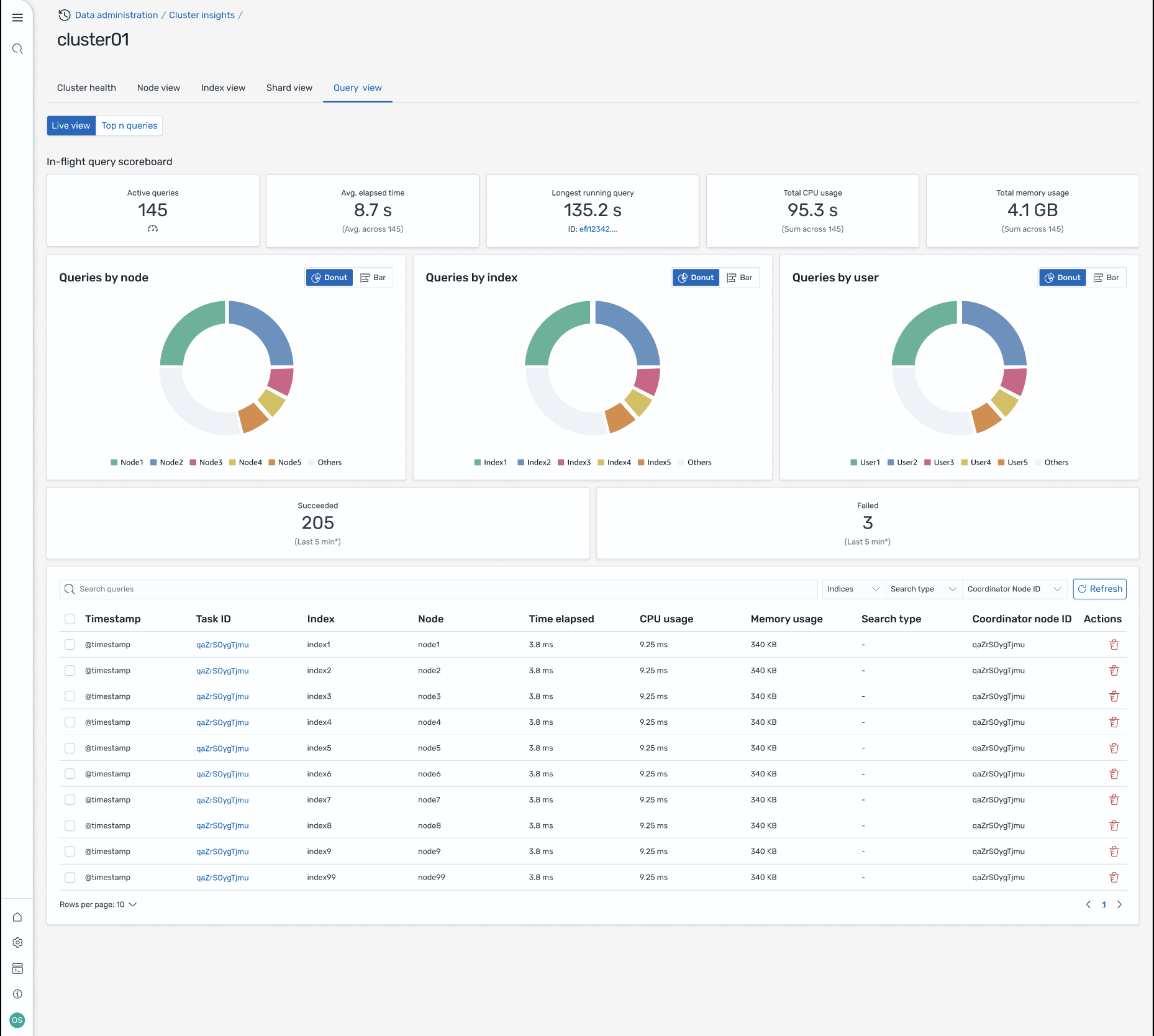
Visualizzazione delle interrogazioni
Nota
La funzionalità Query View è supportata per OpenSearch le versioni 2.19 o successive.
La pagina Query View consente di monitorare le query che richiedono molte risorse con:
Configurazione degli accessi
La visualizzazione delle prime N query richiede autorizzazioni di controllo degli accessi granulari. Assicurati quanto segue:
Il controllo granulare degli accessi è abilitato sul tuo dominio.
Il tuo ruolo IAM (o utente interno) è mappato su un OpenSearch ruolo con le autorizzazioni del cluster richieste per l'analisi delle query.
Per un accesso amministrativo completo, associa l'ARN del tuo ruolo IAM come ruolo di backend a entrambi i ruoli all_access e security_manager. Puoi farlo nelle OpenSearch dashboard in Sicurezza > Ruoli > seleziona il ruolo > Utenti mappati > Gestisci la mappatura o utilizzando l'API di sicurezza (PUT _plugins/_ _access).
security/api/rolesmapping/all
Senza una corretta mappatura dei ruoli, gli utenti potrebbero ricevere 403 errori proibiti quando tentano di accedere ai dati di Query Insights. Per i dettagli, consulta Controllo granulare degli accessi.
Dashboard live
Visualizza le statistiche di esecuzione, l'utilizzo della CPU e della memoria e l'avanzamento del completamento per ogni query.
Query top N
Una tabella classificata mostra le query più significative con dettagli tra cui:
Numero di interrogazioni
Latenza, utilizzo della CPU e della memoria
Tipo di ricerca e nodo coordinatore
Indici di destinazione e numero di frammenti
Dettagli della query
Fate doppio clic su una query per vedere:
Pagamento esatto dell'interrogazione e fasi di esecuzione
Suddivisione della latenza per ogni fase (espansione, interrogazione, recupero)
Consigli per l'ottimizzazione
Screen-8: visualizzazione dal vivo in volo. Puoi anche visualizzare le query Top-N
Accedi a Insights tramite EventBridge eventi Amazon
Puoi monitorare gli approfondimenti tramite Amazon EventBridge Events. Per ulteriori dettagli, consulta le notifiche.